OPLG:新一代云原生可观测最佳实践

787 阅读9分钟

​**简介:**OPLG 体系拥有成熟且富有活力的开源社区生态,同时也经过了大量企业生产环境的实践检验,是当下建设新一代云原生统一可观测平台的热门选择。但是,OPLG 只是提供了一个技术体系,如何灵活运用,解决实际问题,沉淀出通用行业或场景的最佳实践,还需要大家一起来探索。

作者:夏明(涯海)

OPLG 是什么

随着云原生架构的兴起,可观测的边界与分工被重新定义,传统的容器/应用/业务分层监控边界被打破,Dev、Ops、Sec 的分工逐渐模糊。大家意识到 IT 系统作为一个有机的整体,对 IT 系统状态的监测与诊断也需要一体化的方案。经过近几年的摸索与实践,基于 OPLG 的新一代云原生可观测体系,逐步成为了社区与企业的热门选择。

OPLG 是指将 (O)penTelemetry Traces、(P)rometheus Metrics、(L)oki Logs 通过 (G)rafana Dashboards 进行统一展示,满足企业级监控与分析的大部分场景,如下图所示(图片来源于 Youtobe Grafana Labs)。基于 OPLG 体系可以快速构建一套覆盖云原生应用全栈的统一可观测平台,全面监测基础设施、容器、中间件、应用及终端用户体验,将链路、指标、日志、事件有机整合,更高效的达成稳定性运维与商业化分析目标。

OPLG 自建方案

小明加入了一家潮牌买手公司,专门帮助年轻人寻找优质潮牌好货。随着业务规模的不断扩大,系统稳定性及商业化分析对全局可观测的要求也“水涨船高”,底层系统故障直接了影响业务营收与客户满意度。为此,小明所在的 IT 部门通过 OPLG 体系构建了一套全新的可观测平台,具备“快速接入、灵活扩展、无缝迁移、异构融合”等优势。

OPLG 优势

  • 快速接入:由于 OpenTelemetry 和 Prometheus 社区提供的大量成熟的开源 SDK/Agent/Exporter,无需大量代码改造,即可快速接入主流组件与框架的链路追踪与指标监控。
  • 灵活扩展:基于 PromQL/LogQL 灵活的查询语法,与 Grafana 丰富的大盘定制功能,可以满足各个业务线或运维团队的个性化可观测需求。
  • 无缝迁移:考虑到数据安全性及未来海外业务发展规划,可观测平台沉淀的组件埋点、自定义大盘能够在不同云服务商之间无缝迁移。相比于商业化大盘深度锁定用户,Grafana 可以集成多种数据源,真正实现“端到端迁移自由”。
  • **异构融合:**Java、Go、Node.js 等不同语言的应用,以及多云环境的可观测数据能够互联互通,统一展示。

OPLG 挑战

虽然 OPLG 体系具有多种优势,但是企业自建也会面临多重挑战,特别是在深度使用的过程中,许多规模化运维、性能、成本等非功能性问题将逐渐凸显。

  • 组件规模化升级与配置:客户端探针的规模化管理几乎是运维团队的“梦魇”,探针异常引发的各种故障也是屡见不鲜。此外,动态配置下推与功能降级这类“保命大招”,通常也需要企业自建配置中心,自行开发与管理。
  • Traces 全量采集与存储成本:中大型企业生产系统的日均调用量可以达到上亿级别,调用链全量上报和存储的成本是个不小的开销,对哪些链路进行采样成本最优?链路采样导致的指标监控与告警不准问题又该如何解决?
  • Metrics 大体量查询性能:一次查询扫描的指标数越多,查询性能越差。当查询时间范围超过一周或者一个月时,经常会遇到查询卡顿甚至于无法查询出结果。此外,APM Metrics 还会经常遇到 URL / SQL 发散导致的指标线过多,打爆存储与查询层。
  • 海量告警调度时延与性能:每一条告警规则都代表着一个定期轮询任务,当告警规则超过千级别,甚至万级别时,经常会遇到告警延迟发送,甚至无法发送的情况,错失了故障排查的最佳时机。
  • **组件容灾能力弱:**多地域/可用区容灾,是保障服务高可用的重要手段。但是,由于容灾能力建设,需要技术与资源的双重投入,很多企业自建系统都不具备容灾能力。

上述问题都是企业自建可观测体系过程中会遇到的经典问题,这些由于规模带来的性能及可用性问题,需要投入大量研发和时间进行沉淀,大幅增加了企业运维成本。因此,越来越多的企业选择将可观测服务端托管给云服务商,在享受开源方案技术红利的同时,也能得到持续、稳定的服务保障。

OPLG 托管方案

为了降低运维成本,更稳定的提供可观测服务,小明所在的 IT 部门决定采用由阿里云 ARMS 提供的 OPLG 托管方案,该方案在保留开源方案优势的基础上,提供了高性能、高可用、免运维的后端服务,帮助小明团队解决了海量数据场景下的规模化运维难题。此外,通过 eBPF 网络探测、Satellite 边缘计算和 Insights 智能诊断,进一步提升了可观测数据的覆盖度和集成度,如下图所示。

  • 高性能:支持无损统计,数据压缩,连接优化,发散指标自动收敛,DownSample 等技术,大幅降低海量数据场景下的性能开销。
  • 高可用:客户端支持资源限额与自动限流保护,保证高压场景下的集群稳定性;后端服务支持弹性水平扩容,多地域/多可用区容灾,尽最大可能保障服务可用性。
  • 灵活易用:JavaAgent、OT Collector、Grafana Dashboard Template 托管升级,自动适配更新,无需用户管理;支持动态配置下推,实时调整流量开关,调用链采样率,接口过滤与收敛规则等参数。
  • 网络探测:通过 eBPF 无侵入地分析网络请求,自动解析网络协议,构建网络拓扑,展示特定容器之间或容器与特定云产品实例之间的网络性能。
  • 边缘计算:通过 Satellite(OpenTelemetry Collector)实现了可观测数据在用户集群内的边缘采集与计算能力,规范数据格式,统一数据标签,有效提升 Trace/Metrics/Logs 数据之间的关联度。
  • 智能诊断:结合多年沉淀的领域知识库和算法模型,对常见线上故障问题(如慢SQL、流量不均)进行定期巡检,自动给出具体的根因分析与建议。

​ARMS for OpenTelemetry Satellite

近两年 OpenTelemetry 和 SkyWalking 等社区都在大力研发边缘采集与计算 Satellite 方案。ARMS for OpenTelemetry Satellite(简称ARMS Satellite)是一套基于 OpenTelemetry Collector 开发的可观测数据(Traces、Metrics、Logs)边缘侧统一采集与处理平台,具备安全、可靠、易用等特性,适合生产环境接入。

ARMS Satellite 通过边缘侧的数据采集、处理、缓存与路由,可以实现多源异构数据的标准化;增强 Traces、Metrics、Logs 可观测数据间的关联性;支持无损统计,降低数据上报和持久化存储成本等。

适用场景一:全景监控数据一键采集与分析(容器环境)

ARMS Satellite 在容器服务 ACK 环境下,深度集成了阿里云 Kubernetes 监控组件与 Prometheus 监控组件,一键安装完成后,会自动采集 Kubernetes 容器资源层和网络性能数据。结合用户上报的应用层数据(只需修改 Endpoint,无代码改造)与自动预聚合指标,全部上报至全托管的服务端数据中心,再通过 Grafana 进行统一展示。最终实现覆盖应用、容器、网络、云组件的全景监控数据采集与分析。

适用场景二:多云/混合云网络,异构 Tracing 框架数据关联与统一展示

在多云/混合云架构下,不同集群或应用间的链路追踪技术选型可能存在差异,比如 A 采用了 Jaeger,B 采用了 Zipkin,不同链路追踪协议上报的数据格式互不兼容,无法串联,大幅降低了全链路诊断效率。

通过 ARMS Satellite 可以将不同来源的链路统一转化为 OpenTelemetry Trace 格式,并上报至统一的服务端进行处理和存储,用户可以轻松实现跨网络或异构链路框架的联合数据查询与分析。

适用场景三:链路采样+无损统计,低成本实现应用监控告警精准统计

生产系统的日均调用量可以达到亿级别,调用链全量上报和存储的成本是个不小的开销,对调用链执行采样存储是个不错的选择。然而,传统的链路采样会导致链路统计指标的准确性大幅下降,比如一百万次真实调用经过 10% 采样后保留的十万次调用,对其统计得到的结果会产生明显的“样本倾斜”,最终导致监控告警误报率过高,基本处于不可用状态。

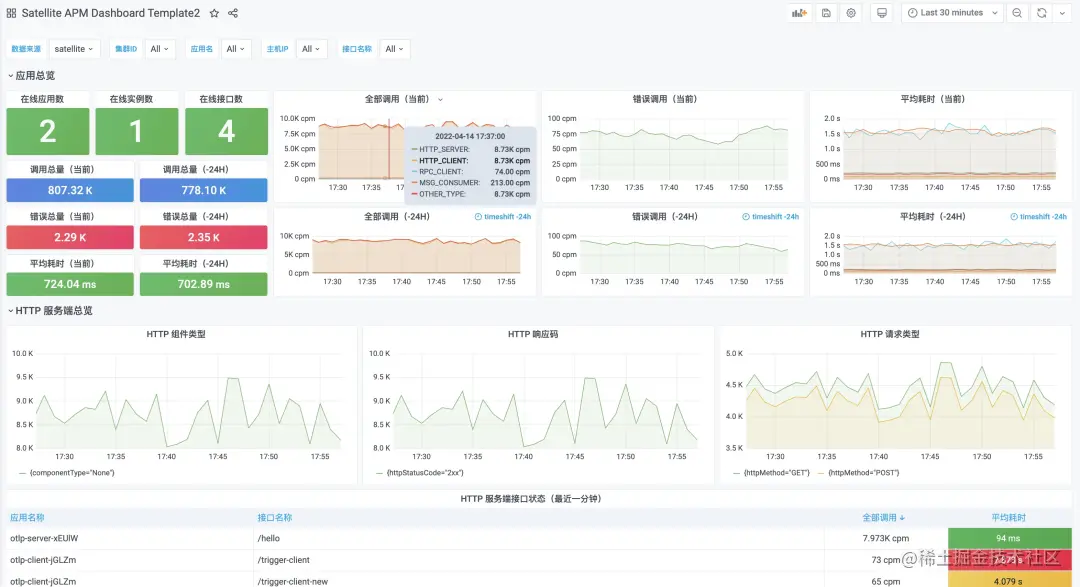
ARMS Satellite 支持 Trace 数据无损统计,对接收到的 Trace 数据自动进行本地预聚合,得到精准的统计结果后再执行链路采样上报,这样在降低网络开销和持久化存储成本的同时,保证了应用监控与告警指标的准确性。默认集成的 Satellite APM Dashboard 如下图所示。

​总结

OPLG 体系拥有成熟且富有活力的开源社区生态,同时也经过了大量企业生产环境的实践检验,是当下建设新一代云原生统一可观测平台的热门选择。但是,OPLG 只是提供了一个技术体系,如何灵活运用,解决实际问题,沉淀出通用行业或场景的最佳实践,还需要大家一起来探索。

原文链接

本文为阿里云原创内容,未经允许不得转载。