JVS开源框架系列:图表引擎-帮助说明「含软开企服的开源地址」

113 阅读1分钟

JVS项目简介

JVS是面向软件开发团队可以快速实现应用的基础开发框架,采用微服务分布式框架,提供丰富的基础功能,集成众多业务引擎,它灵活性强,界面化配置对开发者友好,底层容器化构建,集合持续化构建。

项目仓库:gitee.com/software-mi…

图表引擎介绍

图表引擎用于系统中可视化的数据展示,使用场景:系统登陆后的首页,应用的数据分析等场景等。

配置的方式包含两大步,第一步配置预期的视觉图表页面内,第二步,对不同的数据图表进行数据配置,目前的数据配置通过逻辑引擎来对接。

配置入口

图表引擎界面说明

配置界面包括配置导航栏、配置画布、配置功能按钮、属性配置框

筛选条件配置

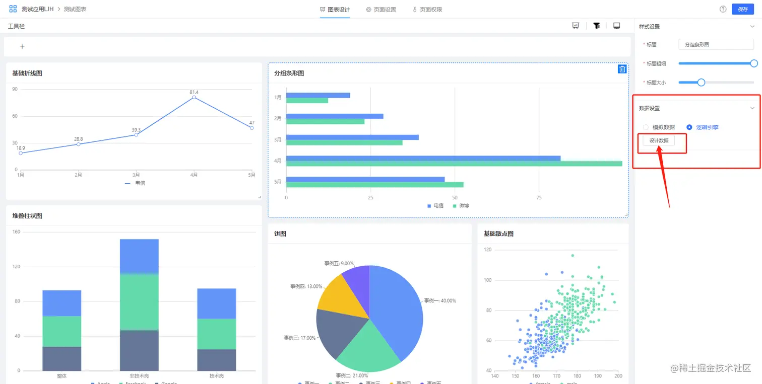
数据来源配置

数据来源有两种方式,一种是系统模拟数据,另外一种是对接逻辑引擎,点击设置跳转逻辑引擎。

下一期预告:​​逻辑引擎帮助说明​