从零开始学Python

255 阅读1分钟

《Python编程,从入门到实践》这本书是美国的Eric Matthes的著作,这本书是一本针对所有层次的Python 读者而作的Python 入门书。通过这本书,我从零基础开始学习Python。

搭建编程环境

1.安装Python

Pyhton的官网地址:www.python.org/。打开Pyhton官网,点击Download,就能下载Python的各个版本。

image.png

2.检查系统是否安装了Python

按住Shift键并点击右键,选择“在此处打开PowerShell窗口”,输入python,出现Python提示符(>>>),就说明系统安装了Python,我使用的是Windows系统,安装的Python3.7.9版本。

image.png

3.安装Visual Studio Code

我用的编辑器是VS Code,它是一个轻量级但功能强大的源代码编辑器,适用于 Windows、macOS 和 Linux。它内置了对 JavaScript、TypeScript 和 Node.js 的支持。

Visual Studio Code的官网地址:code.visualstudio.com/。点击Download for Windows就可以下载然后安装了。

 

image.png

4.编写第一个程序——Hello World

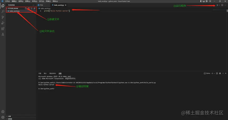
首先,我们需要新建一个文件夹,将其命名为python_work(在文件名和文件夹名中,最好使用小写字母,并用下划线来表示空格,因为这是Python采用的命名约定)。

然后,新建文件,将文件命名为hello_world.py。输入代码如下图,然后运行程序就可以了。最后我们按Ctrl+s就可以保存了。

image.png  

到这里就学完了第一章的内容,之后我还会更新这本书的学习进度。