宝塔Linux面板的安装使用教程

1,367 阅读3分钟

一起养成写作习惯!这是我参与「掘金日新计划 · 4 月更文挑战」的第3天,点击查看活动详情

一、 宝塔Linux面板的功能

宝塔面板是一款服务器管理软件,可以帮助用户建立网站,一键配置服务器环境,使得用户通过web界面就可以轻松的管理安装所用的服务器软件。

二、宝塔Linux面板的安装

宝塔官网地址:www.bt.cn/new/index.h…

1. 访问宝塔官网,点击“立即免费安装”

image.png

2. 点击“安装脚本”

image.png

3. 我这里选择是Centos版本的服务器,所以选择的是Centos安装脚本

image.png

4. 执行命令进行安装

我这里使用的Xshell连接Linux服务器进行安装的

yum install -y wget && wget -O install.sh http://download.bt.cn/install/install_6.0.sh && sh install.sh

image.png

此处询问你“你现在想安装宝塔控制面板吗” 直接输入y按下回车继续安装

image.png

5. 出现下面界面则是已经安装成功,并且要记住宝塔内外网地址和账号密码
  • 外网面板地址: http://124.222.244.61:8888/31dc0a89
  • 内网面板地址: http://124.222.244.61:8888/31dc0a89
  • username: dsqgjgyk
  • password: 966d859f

image.png

6. 服务器安全组添加8888端口规则
6.1 找到需要开启端口的云服务器,依次点击“服务器”、“防火墙”、“添加规则”

我这里以腾讯云为例

image.png

6.2. 创建新的规则

image.png

6.3. 出现下面这个界面就是添加上了

image.png

三、 宝塔Linux面板的基本使用

1. 登录宝塔面板
1.1 访问宝塔Linux面板 在浏览器地址栏中输入所记录的外网地址,例如: http://124.222.244.61:8888/31dc0a89

image.png

1.2. 输入刚才记录的账号和密码,点击“登录”

image.png

1.3. 勾选“我已阅读并同意‘用户协议’”

image.png

1.4. 绑定宝塔账号

第一次登录需要绑定宝塔账号,要是有宝塔账号的直接登录就可以,没有的话就先去注册一个再进行登录

image.png

2. 安装环境套件
2.1. 选择安装套装

首次使用宝塔面板推荐安装一组套件,对于刚接触Linux环境部署的博友们,推荐使用LNMP,采用极速安装、一键安装的方式

LNMP和LAMP环境主要的区别在于web服务器上面,LNMP使用的是Nginx服务器,而LAMP使用的是Apache服务器。Nginx 性能稳定、功能丰富、运维简单、处理静态文件速度快且消耗系统资源极少。

image.png

2.2. 安装环境套件

出现下面界面说明正在安装,根据服务器的配置不同,安装所需要的时间也不一样

image.png

2.3. 环境套件安装完成

点击消息列表,出现下面界面,说明套件已经安装成功了

image.png

3. 宝塔面板初始化界面

image.png

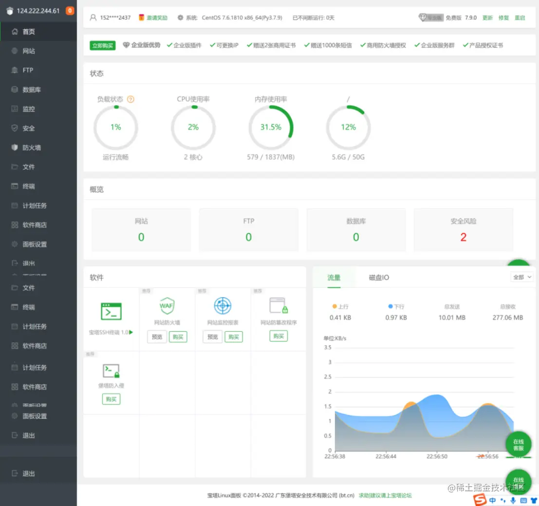
4. 宝塔面板首页的模块介绍

image.png

5. 创建网站站点
5.1. 点击“添加站点”

image.png

image.png

5.2. 站点创建成功

image.png

image.png

5.3. 通过浏览器访问

image.png

6. 上传文件
6.1. 选择要上传文件的站点,点击根目录

image.png

6.2. 点击“上传”

image.png

6.3. 选择“上传文件”或者“上传目录”

此处可以选择是上传一个文件还是项目文件夹,我这里选择的是上传目录

image.png

6.4. 选择要上传的文件夹,点击“上传”

image.png

image.png

6.5. 点击“开始上传”

image.png

6.6. 上传成功

image.png

image.png

制作不易,有帮助的话还希望能给个点赞支持下,谢谢大家。