k8s 集群下应用的各种指标信息监控

227 阅读2分钟

本文已参与「新人创作礼」活动,一起开启掘金创作之路。

今天主要分享下,在 k8s 集群下,微服务的各种状态指标情况的监控,我们都知道Prometheus是做数据监控的,但说白点,其独特格式的数据,其实都是靠一些源来的,那么这些源有哪些呢?已经有了cadvisor、heapster、metric-server,几乎容器运行的所有指标都能拿到,但是下面这种情况却无能为力:


调度了N个replicas?现在可用的有 N 个?
N 个 Pod 是 running/stopped/terminated 状态?
Pod 重启了N次?
我有 N 个job在运行中

而这些则是 kube-state-metrics 提供的内容,它基于client-go开发,轮询Kubernetes API,并将Kubernetes的结构化信息转换为metrics。kube-state-metrics是kubernetes开源的一个插件。

部署教程

下载
  1. 在官网 kube-state-metrics 下载相应的源码以及部署脚本,本次使用release1.9.7,即v1.9.7版本的 kube-state-metrics

  1. 执行 cd /kube-state-metrics/examples/standard,可以看到几个文件:
cluster-role-binding.yaml
cluster-role.yaml
deployment.yaml
prometheus-configmap.yaml
service-account.yaml
service.yaml

如果Prometheus已经部署,且部署在kube-system空间下,则源码中的namespace不需更改,否则可自定义为monitoring。

更新
  1. 首先修改 service.yaml
apiVersion: v1
kind: Service
metadata:
  annotations:
    prometheus.io/scrape: "true"
  labels:
    app.kubernetes.io/name: kube-state-metrics
    app.kubernetes.io/version: v1.9.7
  name: kube-state-metrics
  namespace: kube-system
spec:
  clusterIP: None
  ports:
  - name: http-metrics
    port: 8080
    targetPort: http-metrics
  - name: telemetry
    port: 8081
    targetPort: telemetry
  selector:
    app.kubernetes.io/name: kube-state-metrics

很简单,增加了注解方便后面使用


坑:源码中的角色授权绑定的是其写的kind为ClusterRole的资源,但后来发现部署kube-state-metrics服务时,其无法成功访问k8s的api-server,故需要修改,弃用其ClusterRole,使用k8s系统最高权限cluster-admin。


  1. 更改访问权限

vi cluster-role-binding.yaml

apiVersion: rbac.authorization.k8s.io/v1
kind: ClusterRoleBinding
metadata:
  labels:
    app.kubernetes.io/name: kube-state-metrics
    app.kubernetes.io/version: v1.9.7
  name: kube-state-metrics
roleRef:
  apiGroup: rbac.authorization.k8s.io
  kind: ClusterRole
  name: cluster-admin #kube-state-metrics
subjects:
- kind: ServiceAccount
  name: kube-state-metrics
  namespace: kube-system

部署

cd /kube-state-metrics/examples/standard
kubectl create -f .

此时还需要更新Prometheus的挂载的configMap,因为前面说了只抓取带有prometheus.io/scrape: "true"注解的endpoint


vi prometheus-configmap.yaml

apiVersion: v1
kind: ConfigMap
metadata:
  name: prometheus-config
  namespace: kube-system
data:
  prometheus.yaml: |
    global:
      scrape_interval:     15s
      evaluation_interval: 15s
    scrape_configs:
    - job_name: 'kubernetes-apiservers'
      kubernetes_sd_configs:
      - role: endpoints
      scheme: https
      tls_config:
        ca_file: /var/run/secrets/kubernetes.io/serviceaccount/ca.crt
      bearer_token_file: /var/run/secrets/kubernetes.io/serviceaccount/token
      relabel_configs:
      - source_labels: [__meta_kubernetes_namespace, __meta_kubernetes_service_name, __meta_kubernetes_endpoint_port_name]
        action: keep
        regex: default;kubernetes;https

    - job_name: 'kubernetes-nodes'
      kubernetes_sd_configs:
      - role: node
      scheme: https
      tls_config:
        ca_file: /var/run/secrets/kubernetes.io/serviceaccount/ca.crt
      bearer_token_file: /var/run/secrets/kubernetes.io/serviceaccount/token
      relabel_configs:
      - action: labelmap
        regex: __meta_kubernetes_node_label_(.+)
      - target_label: __address__
        replacement: kubernetes.default.svc:443
      - source_labels: [__meta_kubernetes_node_name]
        regex: (.+)
        target_label: __metrics_path__
        replacement: /api/v1/nodes/${1}/proxy/metrics

    - job_name: 'kubernetes-cadvisor'
      kubernetes_sd_configs:
      - role: node
      scheme: https
      tls_config:
        ca_file: /var/run/secrets/kubernetes.io/serviceaccount/ca.crt
      bearer_token_file: /var/run/secrets/kubernetes.io/serviceaccount/token
      relabel_configs:
      - action: labelmap
        regex: __meta_kubernetes_node_label_(.+)
      - target_label: __address__
        replacement: kubernetes.default.svc:443
      - source_labels: [__meta_kubernetes_node_name]
        regex: (.+)
        target_label: __metrics_path__
        replacement: /api/v1/nodes/${1}/proxy/metrics/cadvisor

    - job_name: 'kubernetes-service-endpoints'
      kubernetes_sd_configs:
      - role: endpoints
      relabel_configs:
      - source_labels: [__meta_kubernetes_service_annotation_prometheus_io_scrape]
        action: keep
        regex: true
      - action: labelmap
        regex: __meta_kubernetes_service_label_(.+)
      - source_labels: [__meta_kubernetes_namespace]
        action: replace
        target_label: kubernetes_namespace
      - source_labels: [__meta_kubernetes_service_name]
        action: replace
        target_label: service_name

    - job_name: 'kubernetes-services'
      kubernetes_sd_configs:
      - role: service
      metrics_path: /probe
      params:
        module: [http_2xx]
      relabel_configs:
      - source_labels: [__meta_kubernetes_service_annotation_prometheus_io_probe]
        action: keep
        regex: true
      - source_labels: [__address__]
        target_label: __param_target
      - target_label: __address__
        replacement: blackbox-exporter.example.com:9115
      - source_labels: [__param_target]
        target_label: instance
      - action: labelmap
        regex: __meta_kubernetes_service_label_(.+)
      - source_labels: [__meta_kubernetes_namespace]
        target_label: kubernetes_namespace
      - source_labels: [__meta_kubernetes_service_name]
        target_label: kubernetes_name

    - job_name: 'kubernetes-ingresses'
      kubernetes_sd_configs:
      - role: ingress
      relabel_configs:
      - source_labels: [__meta_kubernetes_ingress_annotation_prometheus_io_probe]
        action: keep
        regex: true
      - source_labels: [__meta_kubernetes_ingress_scheme,__address__,__meta_kubernetes_ingress_path]
        regex: (.+);(.+);(.+)
        replacement: ${1}://${2}${3}
        target_label: __param_target
      - target_label: __address__
        replacement: blackbox-exporter.example.com:9115
      - source_labels: [__param_target]
        target_label: instance
      - action: labelmap
        regex: __meta_kubernetes_ingress_label_(.+)
      - source_labels: [__meta_kubernetes_namespace]
        target_label: kubernetes_namespace
      - source_labels: [__meta_kubernetes_ingress_name]
        target_label: kubernetes_name

    - job_name: 'kubernetes-pods'
      kubernetes_sd_configs:
      - role: pod
      relabel_configs:
      - source_labels: [__meta_kubernetes_pod_annotation_prometheus_io_scrape]
        action: keep
        regex: true
      - source_labels: [__meta_kubernetes_pod_annotation_prometheus_io_path]
        action: replace
        target_label: __metrics_path__
        regex: (.+)
      - source_labels: [__address__, __meta_kubernetes_pod_annotation_prometheus_io_port]
        action: replace
        regex: ([^:]+)(?::\d+)?;(\d+)
        replacement: $1:$2
        target_label: __address__
      - action: labelmap
        regex: __meta_kubernetes_pod_label_(.+)
      - source_labels: [__meta_kubernetes_namespace]
        action: replace
        target_label: kubernetes_namespace
      - source_labels: [__meta_kubernetes_pod_name]
        action: replace
        target_label: kubernetes_pod_name

更新 configmap 后,需要重启 Prometheus 使其生效,如果没部署,则创建 configmap 后执行脚本部署即可。


导入模板


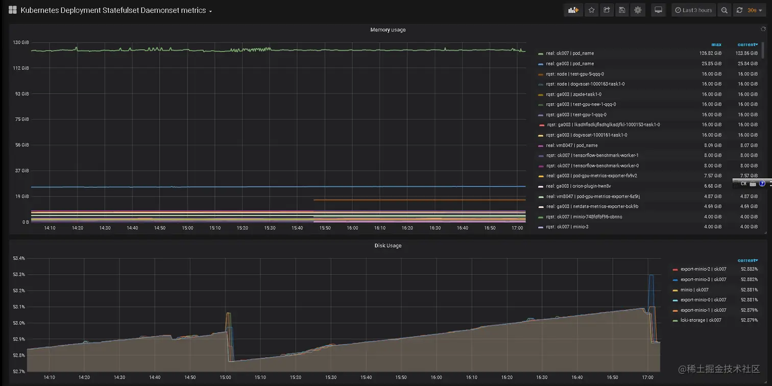
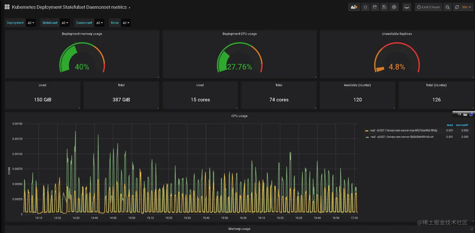
最后从 grafana.com 下载 state-metrics 监控模版导入模板


导入到 grafana 后,即可看到效果咯: