为了快乐的摸鱼,专门写了个网站!

68,660 阅读2分钟

直接进入主题: http://120.76.141.248/

这是鄙人做的网站,目的呢原本是为了摸鱼,把产品那边整的页面快速构建出来,咱们公司用的是比较老的vue2版本,组件库是ant-design-vue,做的系统是一些中规中矩的企业用的办公系统,所以页面都是千篇一律。作为卑微的996社畜,不想被肆无忌惮的压榨,于是有一天,我就琢磨着通过拖拉拽的方式把组件模块组合起来,能快速的响应产品那边朝令夕改的无理要求。

经过将近一个月的鼓捣,小破站也在命运多舛中慢慢走向成熟。

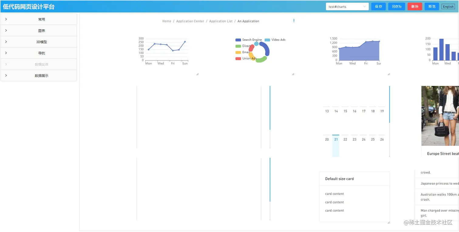
先简单介绍吧,显而易见的操作界面:传统的页眉,低调却不失风采;左侧的手风琴列表,简约而不简单;中控是一个设计器,有了它你可以写出一个出色的网页,而不需要写一行代码(少量代码还是必要的)!

image.png

image.png

image.png

image.png

本小破站还做了国际化、自适应,能基本满足常规的企业系统界面需求,比如传统的ERP/HR/SDM等后台管理系统,页面的顶部有一个下拉框,里面有默认的几个示例,都是通过这种拖拽方式做出来的。

有一个地方需要特别说明,就是组件提供的事件回调函数提供w,w,vm这两个全局参数。w表示当前window全局对象,w表示当前window全局对象,vm则代表全局vm对象,也就是this。通过这两个参数,是可以简单的写出组件间调用的方法的 (可以看看test#table这个例子)。当然,涉及更复杂一点的业务逻辑,则需要做更多的代码复用,以及watch监听等等,这部分功能的话暂时还没有想好怎么实现。

组件有基本的antd组件、echarts组件,还有vue-3d-model组件,为了更方便的编辑属性和代码,用了bin-ace-editor,有了这些大佬们的轮子,转起来确实快乐。

功能还在逐步完善中,最近也没很多时间去写,总之有时间就去补充,日积月累的完善吧。

PS:

小破站带宽是乞丐版的1Mb,鄙人已经尽力做了cdn加速,希望不卡

第一次打开会自动生成3个示例,放在localStorage里面

感谢阅读 ^_^

====2022.04.25更新====

网站升级:新版本介绍