2022 Flutter Performance 性能调试工具 devTools

2,611 阅读3分钟

前言

Flutter Release 发版前肯定需要性能测试的,今天我们就一起来讨论下,这个话题可以聊的很深入,我这里就做个抛砖引玉吧。

本节目标

  • 调试工具使用
    • Performance
    • CPU Profiler
    • Memory
    • Package Size
    • Inspector Widget 描边
  • 性能优化几点建议

视频

www.bilibili.com/video/BV1Tb…

参考

正文

devTools performance 打开方式

调试必须真机!

  • vscode

"flutterMode": "profile" 这个选项打开

命令模式打开 open devTools

选择在浏览器中打开

  • android studio / intellij

一键进入 profile 模式,很简单

点击 Open devTools 直接进入浏览器

performance cpu 排查

  • 加入测试代码
  void imBusy() {
    for (var i = 0; i < 9999999; i++) {}
  }

  @override
  Widget build(BuildContext context) {
    imBusy();
    ...
  • 视图

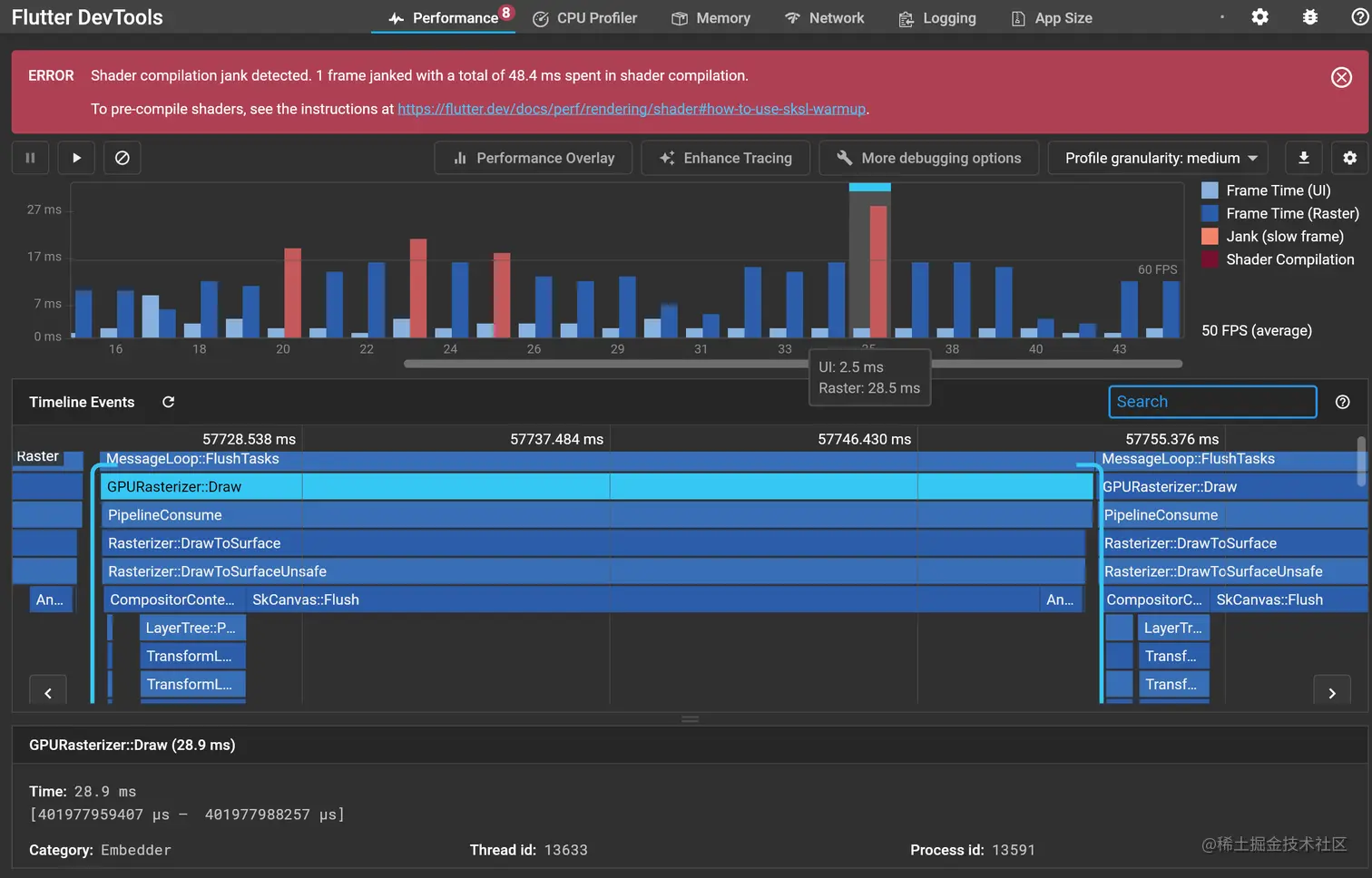
UI 一般就是 cpu 了 Raster 可以理解成 gpu 颜色偏红就是耗时长 Timeline 最下面的一条就是你的代码栈

为了方便排查 勾选这三个项目,剩下的就是你自己的函数 Cpu Profile > Cpu Flame Chart 图标能查看具体的函数

CPU Profiler 排查

需要点击 Record , 然后你操作界面, 记得 Stop

这边也是过滤掉系统的 ,三个都勾选上

64% 都消耗在了 imBusy 这个函数上,没啥好说了,还告诉你文件的位置

Memory 视图

我们准备 2 张大图载入

  Widget _buildBigAssetsPicture() {
    return Image.asset("assets/cafe.jpg");
  }

  Widget _buildBigAssetsPicture2() {
    return Image.asset("assets/love.jpg");
  }

  ...

    body: Center(
    child: Column(
      mainAxisAlignment: MainAxisAlignment.center,
      children: <Widget>[
        // 载入大图
        _buildBigAssetsPicture(),
        _buildBigAssetsPicture2(),

        ...

Raster 这块耗时就很厉害了, 性能面板都友好的提示你这是错误了

点击 Performance Overlay 后 app 界面上会出来两个图标 上面的 Raster 就是 gpu 下面的 UI 就是你的 cpu 可以发现我载入两张图片后,平均每 71 ms / 帧,太耗时了,卡 cpu 还可以 平均 2.1 ms / 帧

Memory 分析

打开 Android Memory 选项,可以看的更详细 可以发现 Graphics 占用偏高 注意这个 Events 告诉你具体哪个资源,你可以参考

包文件大小分析

  • 生成 snapshot.arm64-v8a.json 文件
> flutter build apk --analyze-size --target-platform=android-arm64
  • 分析清单
app-release.apk (total compressed)                                          9 MB
━━━━━━━━━━━━━━━━━━━━━━━━━━━━━━━━━━━━━━━━━━━━━━━━━━━━━━━━━━━━━━━━━━━━━━━━━━━━━━━━
  res/
    mipmap-xxxhdpi-v4                                                       1 KB
  META-INF/
    MANIFEST.MF                                                             2 KB
    kotlinx-coroutines-core.kotlin_module                                   1 KB
    CERT.SF                                                                 3 KB
    kotlin-stdlib.kotlin_module                                             3 KB
    CERT.RSA                                                              1013 B
  lib/
    arm64-v8a                                                               5 MB
    Dart AOT symbols accounted decompressed size                            3 MB
      package:flutter                                                       1 MB
      dart:core                                                           234 KB
      dart:typed_data                                                     193 KB
      dart:ui                                                             170 KB
      dart:collection                                                     117 KB
      dart:async                                                           76 KB
      dart:convert                                                         50 KB
      dart:io                                                              40 KB
      dart:isolate                                                         29 KB
      package:vector_math/
        vector_math_64.dart                                                23 KB
      dart:ffi                                                             11 KB
      dart:developer                                                        8 KB
      package:typed_data/
        src/
          typed_buffer.dart                                                 5 KB
      package:flutter_application_performance/
        main.dart                                                           2 KB
      package:collection/
        src/
          priority_queue.dart                                               2 KB
      dart:vmservice_io                                                    635 B
      dart:mirrors                                                         492 B
      dart:math                                                            475 B
      dart:nativewrappers                                                  186 B
      void/
        <optimized out>                                                     44 B
  assets/
    flutter_assets                                                          3 MB
  kotlin/
    reflect                                                                 1 KB
    collections                                                             1 KB
    kotlin.kotlin_builtins                                                  4 KB
  resources.arsc                                                           24 KB
  AndroidManifest.xml                                                       1 KB
  classes.dex                                                             250 KB
▒▒▒▒▒▒▒▒▒▒▒▒▒▒▒▒▒▒▒▒▒▒▒▒▒▒▒▒▒▒▒▒▒▒▒▒▒▒▒▒▒▒▒▒▒▒▒▒▒▒▒▒▒▒▒▒▒▒▒▒▒▒▒▒▒▒▒▒▒▒▒▒▒▒▒▒▒▒▒▒
A summary of your APK analysis can be found at: /Users/ducafecat/.flutter-devtools/apk-code-size-analysis_02.json

分析结果文件 /Users/ducafecat/.flutter-devtools/apk-code-size-analysis_02.json flutter_assets 3 MB , 可以发现这个资源文件有点大了,需要优化 arm64-v8a 5 MB 核心必须 Dart AOT symbols accounted decompressed size 3 MB 核心必须

  • 上传 snapshot.arm64-v8a.json 文件

文件位置 build/flutter_size_04/snapshot.arm64-v8a.json

点击分析文件后,可以看到这样的图标,很直观

Widget Inspector 开启描边功能

如果一个 widget 被反复重绘,描边加深

可以发现图片的这两张都发紫了 你可以采用局部刷新的技巧来优化 GlobalKey 状态订阅

总结

通过上面的两个例子,让大家知道如何查看 cpu gpu 的性能,包文件大小分析。

在开发中的一些建议:

  • 影响性能分析的原因很多,比如你的手机本身就很卡,内存很小
  • 要多次在可疑的地方进行反复测试
  • 如果你自己感觉卡的话,可以用排除法,逐步找到原因
  • 不要在 build 的时候去做耗时运算
  • 资源要瘦身优化,尺寸大小
  • 排查的时候要区分清楚 cpu gpu 的问题
  • 布局优化用 key 加速性能
  • 内存优化 const 实例化,现在 ide 都有提示了
  • 高延迟可以 network 查看

end


© 猫哥