Grafana+influxdb采集jmeter压测指标数据

478 阅读2分钟

Grafana+influxdb显示jmeter压测指标数据

组件简介

  • Grafana

Grafana是一个图形化工具, 它可以从很多种数据源(例如Prometheus)中读取数据信息, 使用很漂亮的图表来展示数据, 并且有很多开源的dashborad可以使用,可以快速地搭建起一个非常精美的监控平台。它与Prometheus的关系就类似于Kibana与ElasticSearch。

  • influxdb

InfluxDB是一个由InfluxData开发的开源时序型数据。它由Go写成,着力于高性能地查询与存储时序型数据。InfluxDB被广泛应用于存储系统的监控数据,IoT行业的实时数据等场景。

安装Influxdb

  • tar.gz安装包安装
wget https://dl.influxdata.com/influxdb/releases/influxdb-1.8.4_linux_amd64.tar.gz
​
[root@iZ8vb7u9c6qu93ecd45frhZ media]# ll
total 289780
-rw-r--r-- 1 root root 83911070 Mar  1 21:36 grafana-enterprise-8.4.2.linux-amd64.tar.gz
-rw-r--r-- 1 root root 63153191 May  6  2021 influxdb-1.7.9.x86_64.rpm
-rw-r--r-- 1 root root 64420310 Jan 28  2021 influxdb-1.8.4_linux_amd64.tar.gz
-rw-r--r-- 1 root root  9033415 Dec  8 16:52 node_exporter-1.3.1.linux-amd64.tar.gz
-rw-r--r-- 1 root root 76202164 Feb 28 23:58 prometheus-2.34.0-rc.0.linux-amd64.tar.gz

解压并移动到/usr/local

tar -zxvf influxdb-1.8.4_linux_amd64.tar.gz
mv influxdb-1.8.4_linux_amd64  /usr/local/influxdb

设置软连接

ln -s /usr/local/influxdb/usr/bin/influx /usr/local/bin/influx
ln -s /usr/local/influxdb/usr/bin/influx /usr/local/bin/influxd

启动influxdb

#启动
influxd
​
#进入数据库命令行
influx

进入数据库命令行创建数据库、用户、密码为空

influx
>create database jmeter
>show databases
>use jmeter
>CREATE USER "root" WITH PASSWORD 'root' WITH ALL PRIVILEGES 
>exit
  • rpm包安装

下载安装包

wget https://dl.influxdata.com/influxdb/releases/influxdb-1.7.9.x86_64.rpm
​
[root@iZ8vb7u9c6qu93ecd45frhZ media]# ll
total 289780
-rw-r--r-- 1 root root 83911070 Mar  1 21:36 grafana-enterprise-8.4.2.linux-amd64.tar.gz
-rw-r--r-- 1 root root 63153191 May  6  2021 influxdb-1.7.9.x86_64.rpm
-rw-r--r-- 1 root root 64420310 Jan 28  2021 influxdb-1.8.4_linux_amd64.tar.gz
-rw-r--r-- 1 root root  9033415 Dec  8 16:52 node_exporter-1.3.1.linux-amd64.tar.gz
-rw-r--r-- 1 root root 76202164 Feb 28 23:58 prometheus-2.34.0-rc.0.linux-amd64.tar.gz

安装

yum localinstall -y grafana-6.5.1-1.x86_64.rpm

启动influxdb

systemctl start influxd &

安装启动后同样需要创建数据库及账号,同上

配置Grafana

安装Grafana过程请查看上一篇文章!!!!!!

Grafana添加数据源

grafana2.png

填写influxdb安装地址

grafana3.png

填写数据库及账号密码(根据实际创建填写)后点击,save&test

grafana4.png

Granfana导入jmeter面板

grafana5.png

选择一个写好的面板grafana.com/grafana/das…导入即可

grafana6.png

填写数据库类型及数据库名称,点击import

grafana7.png

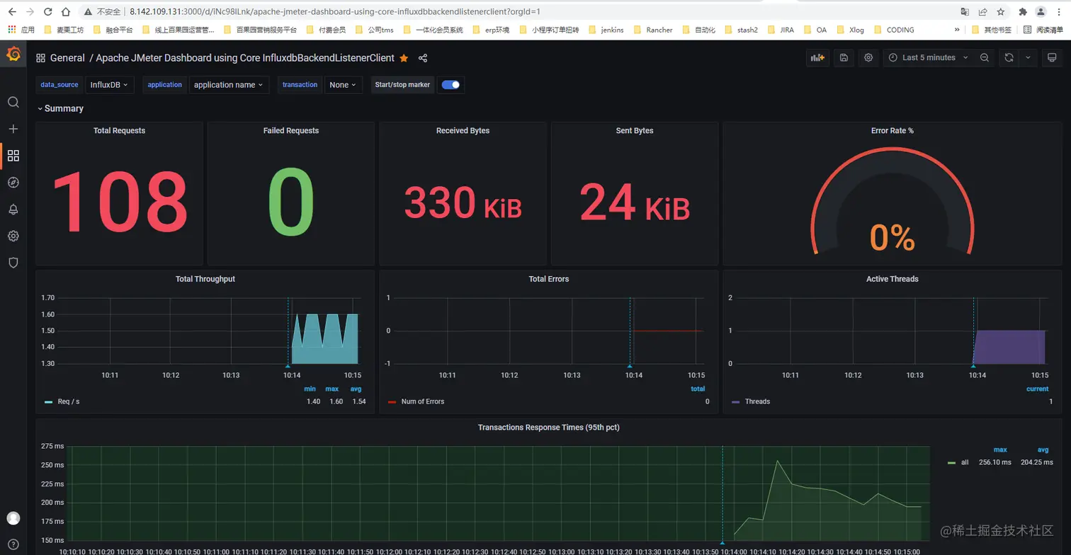
面板展示

grafana8.png

配置Jmeter

在Jmeter中添加后端监听器配置如图,启动jmeter后查看Grafana面板数据

Jmeter1.png

Grafana面板数据

grafana9.png 欢迎大家关注我的订阅号,会定期分享一些关于测试相关的文章,有问题也欢迎一起讨论学习!
在这里插入图片描述