项目介绍
JeecgBoot是一款企业级的低代码平台!前后端分离架构 SpringBoot2.x,SpringCloud,Ant Design&Vue,Mybatis-plus,Shiro,JWT 支持微服务。强大的代码生成器让前后端代码一键生成! JeecgBoot引领低代码开发模式(OnlineCoding-> 代码生成-> 手工MERGE), 帮助解决Java项目70%的重复工作,让开发更多关注业务。既能快速提高效率,节省成本,同时又不失灵活性!
当前版本:v3.1.0 | 2021-03-01
源码下载
技术文档
- 官方网站: www.jeecg.com
- 技术文档: doc.jeecg.com
- 在线演示: boot.jeecg.com
- 新手入门: jeecg.com/doc/quickst…
升级日志
此版本历经两个月的打版测试工作,是一个阶段性重要的稳定版本,重点巩固了vue2版本功能,加强了国产数据库兼容和大数据的支撑 (后续工作会针对vue3开展,vue2的前端进入稳定期)
重点升级
- 达梦数据库深度测试,兼容工作
- Postgres数据库深度测试,兼容工作
- 代码生成器,支持uniapp端列表和表单生成
- 严重安全漏洞修复
- 前端集成qiankun,支持微前端开发
- 新增分库分表示例和分布式事务示例代码
- 前端添加config配置文件,支持打包部署后修改配置
- 进一步重构调整后台接口,vue3兼容工作
- 积木报表、autopoi升级到最新版
- 代码生成器模板升级,增加vue3的支持
- Online报表支持大数据导出,分sheet
- Online表单java增强重构,拆分独立导入增强接口
- 系统管理等基础模块,一系列细节优化
- 反馈的issue问题处理
功能升级
- 添加扫码登录逻辑
- 分类字典导入错误信息处理
- 我的部门系列问题优化
- 通知公告列表查询优化
- 枚举首页设置,支持顺序权重
- 同步到本地的部门,子部门的机构类型不对
- 定时任务功能导出,导出人写死了
- 修复企业微信、钉钉工号同步失败的问题
- 自定义树查询条件查不出数据
- @dict注解支持 dicttable 设置where条件
- 代码生成一对多TAB,时间组件有遮挡
- 升级autopoi版本、解决Log4j2爆雷漏洞问题
- 为了支持模块单独启动,引用system模块的类改成懒加载@Lazy
- 针对接口字典翻译,新增注解方式@AutoDict
- 树表单功能测试无法删除数据
- 新增示例:表格合计新的写法
- 固定tinymce版本号,解决富文本框JEditor,属性设置下拉选层级显示问题
- JEditableTable,slot新增buildProps参数
- 菜单搜索里点击跳转的菜单,无法将Token信息传递过去
- 通讯录 选中某个部门查询部门人员,想再取消选中查全部,无法取消
- 前端密码控件可以查看密码
- 磁盘监控没有加载效果
- 退出登录体验不好
- 数据规则,选择自定义SQL 规则值无法输入空格
- issues/3331 SQL injection vulnerability
- online单表不允许设置外键给提醒
- online菜单如果配置成一级菜单 权限查询不到
- online报表带参数的菜单配置数据权限无效
- online表单字段db类型,区分年月日和年月日时分秒
- online表单默认字段排序规则改造
- online表单导入,校验不起作用
- Online表单,部门选择、用户选择、多行文本优化禁用效果
- Online表单一对多子表,没有按钮权限
- Online表单一对多tab风格,最大化,高度有问题
- online自定义按钮未激活状态下,sql/JAVA增强列表显示出问题
- Online报表查询 会出现java.lang.OutOfMemoryError: Java heap space
Issues处理
- gitee.com/jeecg/jeecg…
- gitee.com/jeecg/jeecg…
- github.com/jeecgboot/j…
- gitee.com/jeecg/jeecg…
- gitee.com/jeecg/jeecg…
- github.com/jeecgboot/j…
- gitee.com/jeecg/jeecg…
- github.com/jeecgboot/j…
- github.com/jeecgboot/j…
- github.com/jeecgboot/j…
- github.com/jeecgboot/j…
- gitee.com/jeecg/jeecg…
- github.com/jeecgboot/j…
- gitee.com/jeecg/jeecg…
- gitee.com/jeecg/jeecg…
- github.com/jeecgboot/j…
- github.com/jeecgboot/j…
- gitee.com/jeecg/jeecg…
- gitee.com/jeecg/jeecg…
- github.com/jeecgboot/j…
- github.com/jeecgboot/j…
- gitee.com/jeecg/jeecg…
- gitee.com/jeecg/jeecg…
- gitee.com/jeecg/jeecg…
- gitee.com/jeecg/jeecg…
- gitee.com/jeecg/jeecg…
- github.com/jeecgboot/j…
- github.com/jeecgboot/j…
- gitee.com/jeecg/jeecg…
- github.com/jeecgboot/j…
- github.com/jeecgboot/j…
- github.com/jeecgboot/j…
- github.com/jeecgboot/j…
- gitee.com/jeecg/jeecg…
- github.com/jeecgboot/j…
- github.com/jeecgboot/j…
- gitee.com/jeecg/jeecg…
- gitee.com/jeecg/jeecg…
- github.com/jeecgboot/j…
- gitee.com/jeecg/jeecg…
- gitee.com/jeecg/jeecg…
- github.com/jeecgboot/j…
- github.com/jeecgboot/j…
- github.com/jeecgboot/j…
- github.com/jeecgboot/j…
- gitee.com/jeecg/jeecg…
- gitee.com/jeecg/jeecg…
- github.com/jeecgboot/j…
- gitee.com/jeecg/jeecg…
- github.com/jeecgboot/j…
- github.com/jeecgboot/j…
为什么选择 JeecgBoot?
开源界“小普元”超越传统商业平台。引领低代码开发模式(OnlineCoding-> 代码生成器 -> 手工MERGE),低代码开发同时又支持灵活编码, 可以帮助解决Java项目70%的重复工作,让开发更多关注业务。既能快速提高开发效率,节省成本,同时又不失灵活性。
- 采用最新主流前后分离框架(SpringBoot+Mybatis-plus+Ant-Design+Vue),容易上手; 代码生成器依赖性低,灵活的扩展能力,可灵活实现二次开发;
- 开发效率很高,采用代码生成器,单表数据模型和一对多(父子表)、树列表等数据模型,增删改查功能自动生成,菜单配置直接使用(前端代码和后端代码都一键生成);
- 代码生成器提供强大模板机制,支持自定义模板风格。目前提供四套风格模板(单表两套、一对多两套)
- 封装完善的用户、角色、菜单、组织机构、数据字典、在线定时任务等基础功能。强大的权限机制,支持访问授权、按钮权限、数据权限、表单权限等
- 零代码在线开发能力,在线配置表单、在线配置报表、在线配置图表、在线设计表单
- 常用共通封装,各种工具类(定时任务,短信接口,邮件发送,Excel导入导出等),基本满足80%项目需求
- 简易Excel导入导出,支持单表导出和一对多表模式导出,生成的代码自带导入导出功能
- 集成简易报表工具,图像报表和数据导出非常方便,可极其方便的生成图形报表、pdf、excel、word等报表;
- 采用前后分离技术,页面UI精美,针对常用组件做了封装:时间、行表格控件、截取显示控件、报表组件,编辑器等等
- 查询过滤器:查询功能自动生成,后台动态拼SQL追加查询条件;支持多种匹配方式(全匹配/模糊查询/包含查询/不匹配查询);
- 数据权限(精细化数据权限控制,控制到行级,列表级,表单字段级,实现不同人看不同数据,不同人对同一个页面操作不同字段
- 在线配置报表(无需编码,通过在线配置方式,实现曲线图,柱状图,数据等报表)
- 页面校验自动生成(必须输入、数字校验、金额校验、时间空间等);
- 提供单点登录CAS集成方案,项目中已经提供完善的对接代码
- 表单设计器,支持用户自定义表单布局,支持单表,一对多表单、支持select、radio、checkbox、textarea、date、popup、列表、宏等控件
- 专业接口对接机制,统一采用restful接口方式,集成swagger-ui在线接口文档,Jwt token安全验证,方便客户端对接
- 接口安全机制,可细化控制接口授权,非常简便实现不同客户端只看自己数据等控制
- 高级组合查询功能,在线配置支持主子表关联查询,可保存查询历史
- 提供各种系统监控,实时跟踪系统运行情况(监控 Redis、Tomcat、jvm、服务器信息、请求追踪、SQL监控)
- 消息中心(支持短信、邮件、微信推送等等)
- 集成Websocket消息通知机制
- 提供APP发布方案:
- 支持多语言,提供国际化方案;
- 数据变更记录日志,可记录数据每次变更内容,通过版本对比功能查看历史变化
- 平台UI强大,实现了移动自适应
- 平台首页风格,提供多种组合模式,支持自定义风格
- 提供简单易用的打印插件,支持谷歌、IE浏览器等各种浏览器
- 示例代码丰富,提供很多学习案例参考
- 采用maven分模块开发方式
- 支持菜单动态路由
- 权限控制采用 RBAC(Role-Based Access Control,基于角色的访问控制)
系统功能模块
├─系统管理
│ ├─用户管理
│ ├─角色管理
│ ├─菜单管理
│ ├─权限设置(支持按钮权限、数据权限)
│ ├─表单权限(控制字段禁用、隐藏)
│ ├─部门管理
│ ├─我的部门(二级管理员)
│ └─字典管理
│ └─分类字典
│ └─系统公告
│ └─职务管理
│ └─通讯录
│ └─多租户管理
├─Online在线开发(低代码)
│ ├─Online在线表单 - 功能已开放
│ ├─Online代码生成器 - 功能已开放
│ ├─Online在线报表 - 功能已开放
│ ├─Online在线图表(暂不开源)
│ ├─Online图表模板配置(暂不开源)
│ ├─Online布局设计(暂不开源)
│ ├─多数据源管理 - 功能已开放
├─积木报表设计器(低代码)
│ ├─打印设计器 - 功能已开放
│ ├─数据报表设计 - 功能已开放
│ ├─图形报表设计(支持Echart) - 功能已开放
│ ├─大屏设计器(暂不开源)
├─消息中心
│ ├─消息管理
│ ├─模板管理
├─代码生成器(低代码)
│ ├─代码生成器功能(一键生成前后端代码,生成后无需修改直接用,绝对是后端开发福音)
│ ├─代码生成器模板(提供4套模板,分别支持单表和一对多模型,不同风格选择)
│ ├─代码生成器模板(生成代码,自带excel导入导出)
│ ├─查询过滤器(查询逻辑无需编码,系统根据页面配置自动生成)
│ ├─高级查询器(弹窗自动组合查询条件)
│ ├─Excel导入导出工具集成(支持单表,一对多 导入导出)
│ ├─平台移动自适应支持
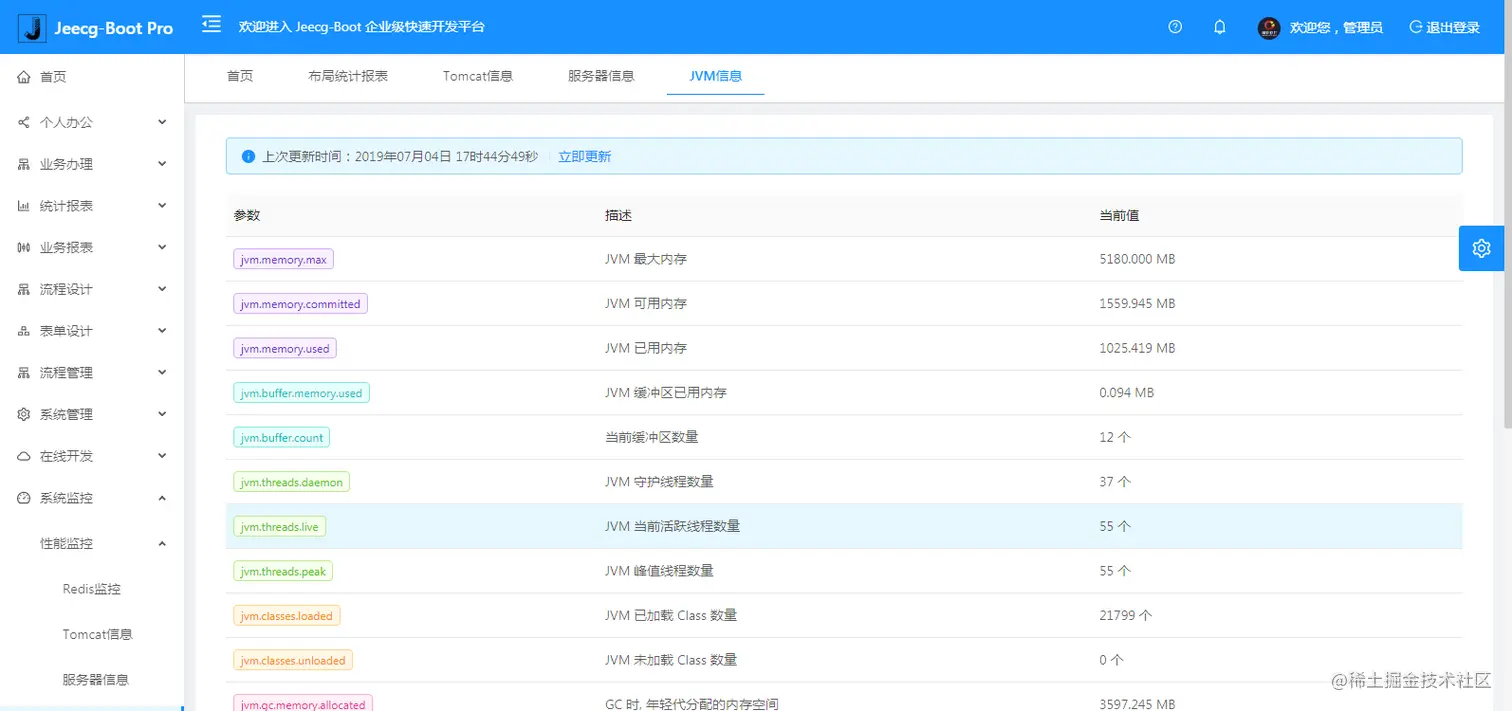
├─系统监控
│ ├─Gateway路由网关
│ ├─性能扫描监控
│ │ ├─监控 Redis
│ │ ├─Tomcat
│ │ ├─jvm
│ │ ├─服务器信息
│ │ ├─请求追踪
│ │ ├─磁盘监控
│ ├─定时任务
│ ├─系统日志
│ ├─消息中心(支持短信、邮件、微信推送等等)
│ ├─数据日志(记录数据快照,可对比快照,查看数据变更情况)
│ ├─系统通知
│ ├─SQL监控
│ ├─swagger-ui(在线接口文档)
│─报表示例
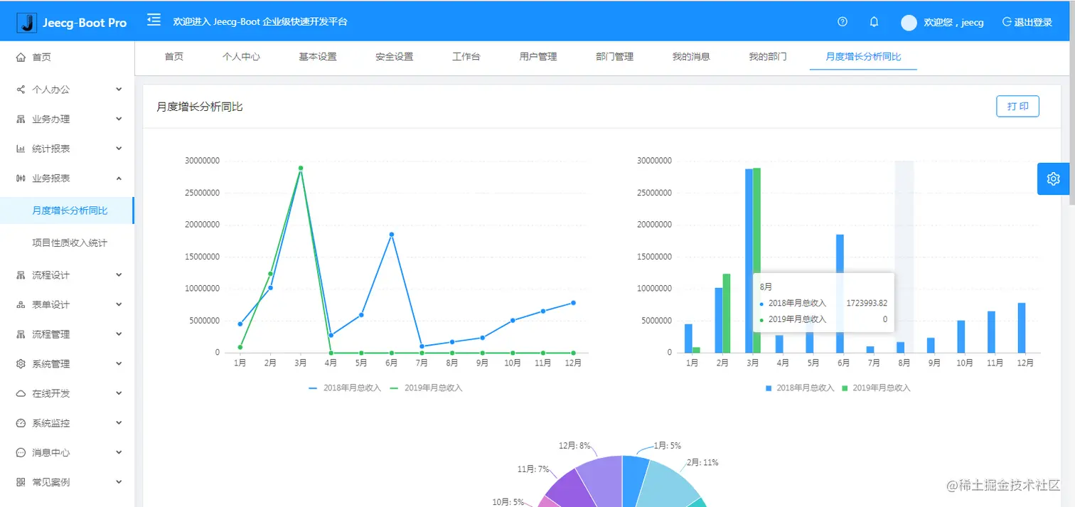
│ ├─曲线图
│ └─饼状图
│ └─柱状图
│ └─折线图
│ └─面积图
│ └─雷达图
│ └─仪表图
│ └─进度条
│ └─排名列表
│ └─等等
│─大屏模板
│ ├─作战指挥中心大屏
│ └─物流服务中心大屏
│─常用示例
│ ├─自定义组件
│ ├─对象存储(对接阿里云)
│ ├─JVXETable示例(各种复杂ERP布局示例)
│ ├─单表模型例子
│ └─一对多模型例子
│ └─打印例子
│ └─一对多TAB例子
│ └─内嵌table例子
│ └─常用选择组件
│ └─异步树table
│ └─接口模拟测试
│ └─表格合计示例
│ └─异步树列表示例
│ └─一对多JEditable
│ └─JEditable组件示例
│ └─图片拖拽排序
│ └─图片翻页
│ └─图片预览
│ └─PDF预览
│ └─分屏功能
│─封装通用组件
│ ├─行编辑表格JEditableTable
│ └─省略显示组件
│ └─时间控件
│ └─高级查询
│ └─用户选择组件
│ └─报表组件封装
│ └─字典组件
│ └─下拉多选组件
│ └─选人组件
│ └─选部门组件
│ └─通过部门选人组件
│ └─封装曲线、柱状图、饼状图、折线图等等报表的组件(经过封装,使用简单)
│ └─在线code编辑器
│ └─上传文件组件
│ └─验证码组件
│ └─树列表组件
│ └─表单禁用组件
│ └─等等
│─更多页面模板
│ ├─各种高级表单
│ ├─各种列表效果
│ └─结果页面
│ └─异常页面
│ └─个人页面
├─高级功能
│ ├─系统编码规则
│ ├─提供单点登录CAS集成方案
│ ├─提供APP发布方案
│ ├─集成Websocket消息通知机制
│─流程模块功能 (暂不开源)
│ ├─流程设计器
│ ├─在线表单设计
│ └─我的任务
│ └─历史流程
│ └─历史流程
│ └─流程实例管理
│ └─流程监听管理
│ └─流程表达式
│ └─我发起的流程
│ └─我的抄送
│ └─流程委派、抄送、跳转
│ └─。。。
└─其他模块
└─更多功能开发中。。
系统截图
PC端
手机端
PAD端
报表效果
大屏效果
欢迎吐槽,欢迎star~