每日开源 | 分布式 JVM 监控工具,非常实用!

258 阅读2分钟

1、介绍

该项目为了方便开发者更快监控多个远程主机jvm,如果你的项目是Spring boot那么很方便集成,jar包引入即可,不是Spring boot也不用气馁,你可以快速自行初始化一个Spirng boot程序引入jar包即可

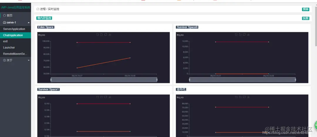
2、效果展示

图片

3、整体架构

图片

4、git地址

5、使用前提

需要机器中有JDK,不仅仅是JRE,配置好java path,程序中依靠ExcuteCmd找寻jdk基本命令

6、手把手教你用

克隆monitor-server
git clone https://github.com/xk4848123/monitor-server.git

图片

idea -> Project from Existing Sources…

图片

选中项目pom.xml

图片

修改resources/application.properties

图片

monitor.serve[0].name=serve-1  monitor.serve[0].address=http://127.0.0.1:8081/monitor(这里需要与客户端的monitor.path对应)monitor.serve[1].name=serve-2  monitor.serve[1].address=http://127.0.0.1:8082(同上)....

这里可以配置多个监控主机,格式注意下

run monitor-server

图片

有异常没关系,我们把监控客户端也部起来就好了

说在前面

一个操作系统内部署一个监控客户端就好,当你有个多个jvm程序时,只要有一个部署就可以监控

下载Release

github.com/xk4848123/m…

图片

进入Release列表,下载jar

图片

本地mvn install(等到博主把jar传到中心仓库就不用这么么麻烦了)

cmd执行以下命令

mvn install:install-file -DgroupId=com.github.xk4848123 -DartifactId=monitor-spring-boot-starter -Dversion=2.3.1 -Dpackaging=jar -Dfile=C:\Users\Administrator\Downloads\monitor-spring-boot-starter.jar

图片

在任意一个Spring boot项目中使用,我这里打开我本地一个叫chat的项目

图片

在resources/application.properties增加属性

#决定访问路径,可以自行定义monitor.path=monitor#决定是否启动监控客户端monitor.enable=true

图片

pom.xml引入

图片

跑起项目

图片

OK!

我们现在访问monitor-server(我当下部署的在http://127.0.0.1:8888,大家根据自己的配置访问)

图片

PS:防止找不到本篇文章,可以收藏点赞,方便翻阅查找哦