Kibana:Kibana 入门 (二)

423 阅读3分钟

这篇文章是是上一篇文章 “Kibana:Kibana 入门 (一)” 的续篇。在阅读这篇文章之前,请先阅读上面的这篇文章。

下载数据并保存到 CSV 文件中

有时,你可能希望把你可视化中的数据进行导出。事实上,你甚至可以把你所有的 Lens 可视化里的数据都导出来并保存到 CSV 文件中。CSV 是一种以 , 分隔的值。你可以用你们所熟悉的工具进行打开并进行分析。

我们还是打开我们之前创建的 Flights Dashboard,并选中其中的一个可视化:

 

点击上面的 Download as CSV 菜单:

 

我们点击上面的 untiled.csv 文件:

 

依赖于不同的系统,不同的应用会用来打开这个 csv 文件。

截止目前为止,我们已经成功地运用 Lens 创建了一些最基本的可视化图。在接下来的练习中,我们将创建更为高级的一些可视化图。最终的结果会像是如下的图:

多层及多个索引

单个可视化可以由多个层组成,例如组合来自多个层的数据源到一个可视化。在接下来的练习中,我们将使用多个数据源并把它们集成到一个可视化中。我们来创建一个新的 Dashboard:

 

 

 

 

 

 

 

 

 

 

 

 

 

 

 

 

 

点击上面的 Save and return。这样我们就完成了由两个不同索引而形成的包含有两个 layers 的可视化图。

  

Sub-buckets

在上面的练习中,我们可以使用一个字段的值来对图表进行分组。有时有必要进一步对数据进行分组。 你可以为此使用支持子存储桶的可视化。Pie chart 是一个很好的工具。它可以通过一个环套一个环来对数据进行多长分组。

在上面的 Dashboard 中,我们再次点击 Create visualizations:

首先,我们选择 kibana_sample_data_flights 索引,并设置 chart type 为 Pie。拖拽 FlightDelay 进入工作区。 

 

 

点击 Save and return。这样我们就生成了我们的第二个可视化图:

  

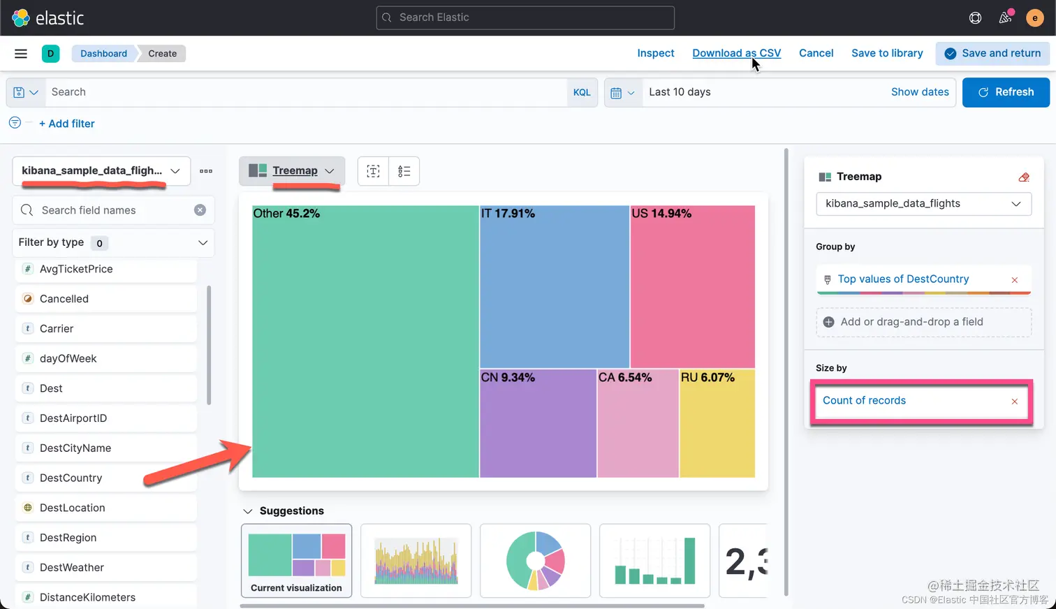
Treemap 

你还可以使用 Lens 可视化分层数据。 例如,你可以使用树状图或饼图来显示首选目的地国家/地区。 接下来,对于每个国家/地区,你可以进一步细分主要目的地机场。

 我们点击上面 Dashboard 中的 Create visualizations:

 树形图的矩形大小表示记录的数量。 你可以改用其他指标,例如票价的平均值。 点击右侧的 Count of records:

 

拖拽 DestAirportID 到右侧的区域:

 

点击上面的 Save and return。这样我们就生成了我们的第三个可视化图:

 

Formulas 

公式使你能够可视化对数据进行数学运算的结果。

点击上面的 Create visualizations:

 

 

 

 

 

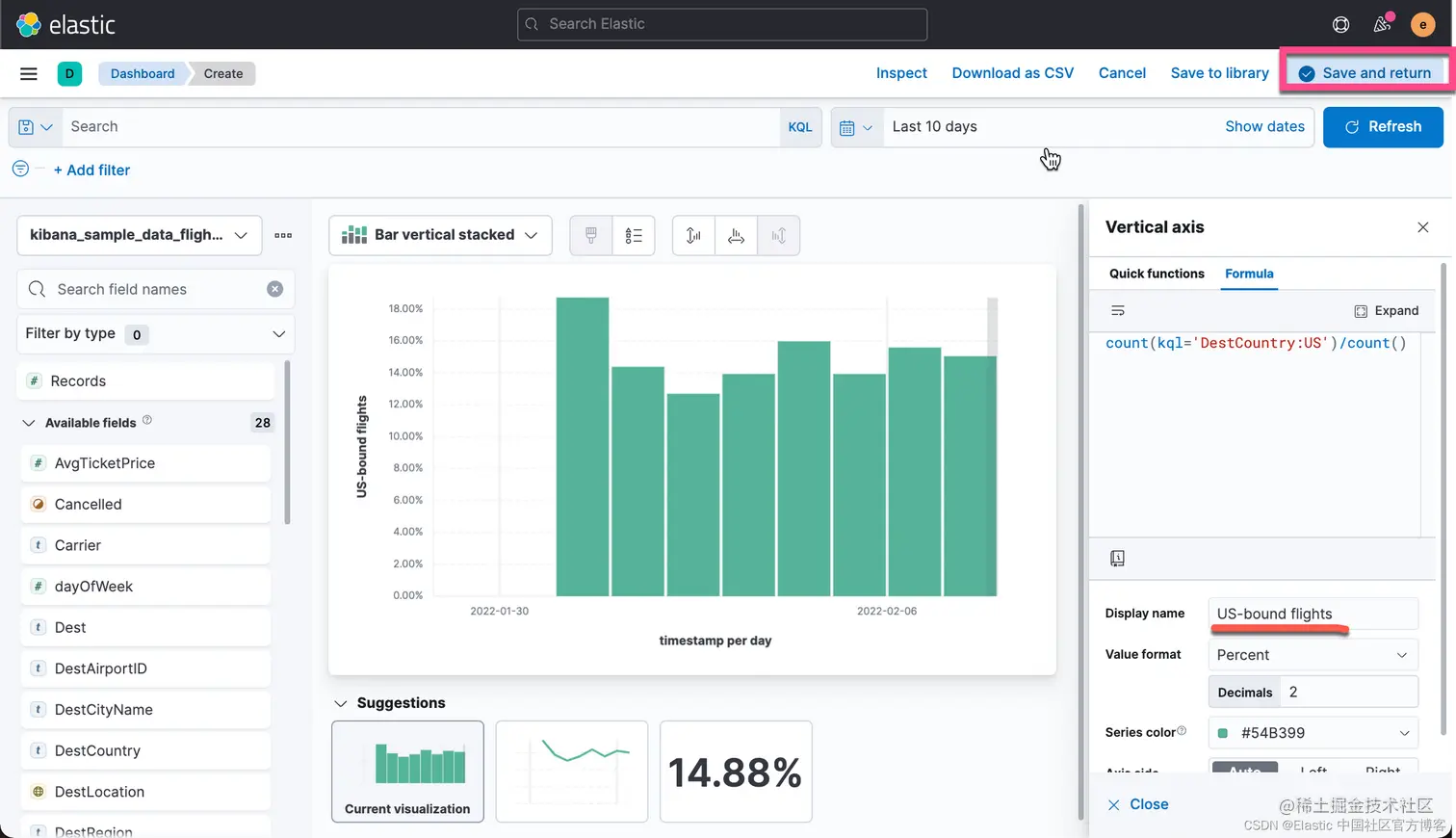
我们可以定制我们的函数。函数可以代入一些参数。比如,你可以使用 kql 参数来传入一个查询到一个函数里。这里的 kql 也就是我们所说的 KQL 查询,也是在 Discover 里的搜索框里默认的查询。如果大家对这个不是很熟的话,请参考我之前的文章 “Kibana: 如何使用 Search Bar”。如果我们使用定制的函数的话,那么搜索的结果就是按照这个函数返回的值来进行计算的。比如,我们把 fomula 定义为:

count(kql='DestCountry:US')

那么返回的数值就是 DestCountry 是 US 的所有文档。如果我们想要计算 DestCountry:US 文档数占总数的比例,那么我们可以使用如下的公式:

count(kql='DestCountry:US')/count()

 

 

 

点击上面的 Save and return。这样我们就完成了第四个可视化图的制作:

 

点击上面的 Save 按钮:

 

 

这样就完成了我们的 Demo dashboard 的制作。