EasyDSS如何通过API接口调用指定时间段的录像播放视频?

131 阅读1分钟

互联网视频云服务EasyDSS可支持视频直播、点播,在视频直播上最多可分为十六屏进行实时直播;在视频点播上则有视频点播广场便于用户自由点播,视频能力及灵活性非常强大,可满足用户的多场景需求。

为了便于用户二次开发与集成,TSINGSEE青犀视频旗下的各大视频平台均支持API接口调用,用户可以根据自己的需求,参考对应平台的接口调用文档即可。(EasyDSS接口文档地址:demo.easydss.com:10086/apidoc/)

在今天的文章中,我们来和大家分享一下:EasyDSS如何通过API接口调用指定时间段的录像播放视频。

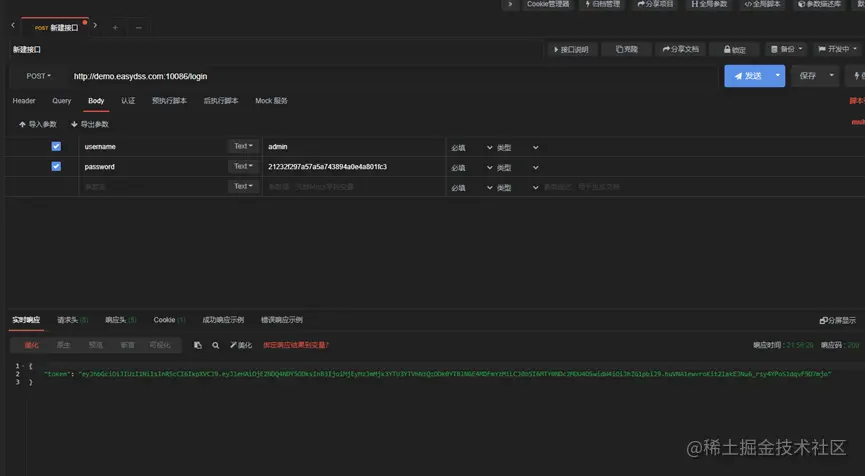
1)首先,在apipost中调用登录接口,如图:

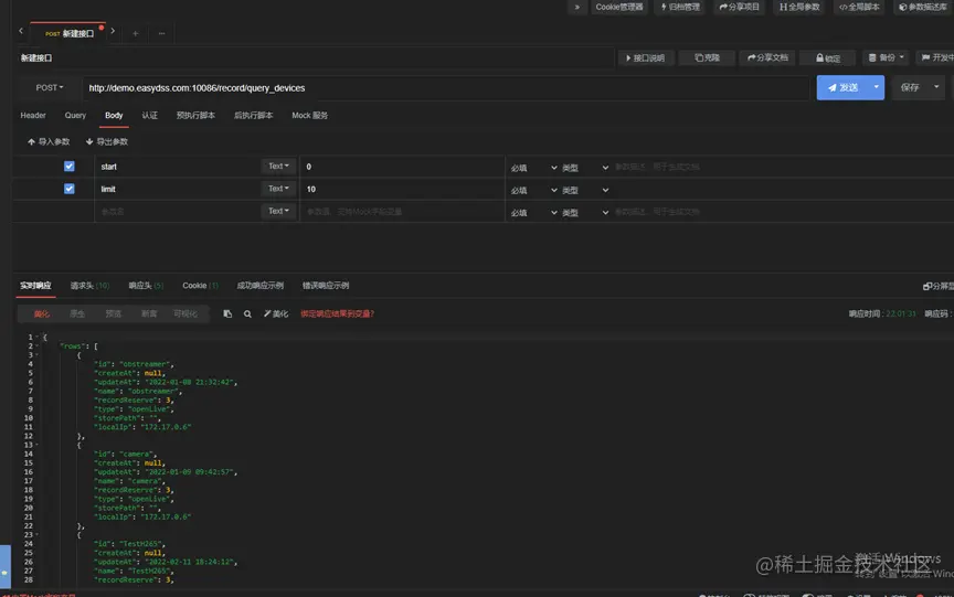
2)接着,开始调用查询有录像设备的接口,注意要用post请求:

3)再调用按日查询所有录像的录像视频:

4)最后调用指定时间段的录像播放接口,将之前的参数带入进去,即可完成。

随着视频直播领域的火热发展,视频直播点播平台EasyDSS稳定流畅的推拉流与直播、点播等功能,在行业领域中也得到广泛应用,如智慧课堂、智慧教育、城市慢直播、智慧文旅等,欢迎关注我们的更新。