【性能测试实战】jmeter+k8s+微服务+skywalking+efk,测试都在学的热门技术

360 阅读4分钟

原文持续更新完善:www.cnblogs.com/uncleyong/p…

前言:测试为什么要学习容器技术及k8s

详见:www.cnblogs.com/uncleyong/p…

本实战项目用到的技术栈

需要提前具备的知识

linux基础:www.cnblogs.com/uncleyong/p…

shell基础:www.cnblogs.com/uncleyong/p…

docker基础:www.cnblogs.com/uncleyong/p…

k8s基础:www.cnblogs.com/uncleyong/p…

mysql基础:www.cnblogs.com/uncleyong/p…

jmeter基础、相关技术栈监控、分析、调优:www.cnblogs.com/uncleyong/p…

微服务项目架构

项目:礼品兑换中心

背景介绍:略

架构示意图:

微服务项目开发、调试

项目开发:略

windows下安装skywalking8.6.0(用于本地开发、调试代码):www.cnblogs.com/uncleyong/p…

微服务项目部署:k8s安装等

基础环境

虚拟机安装:www.cnblogs.com/uncleyong/p…

k8s基础环境配置:www.cnblogs.com/uncleyong/p…

k8s环境规划及安装

安装k8s:www.cnblogs.com/uncleyong/p…

高可用集群

由于资源有限,这里暂时不安装高可用(haproxy+lvs)集群

1个master,2个node

k8s管理平台:rancher

详见:www.cnblogs.com/uncleyong/p…

安装打包环境

安装jdk:www.cnblogs.com/uncleyong/p…

安装maven:www.cnblogs.com/uncleyong/p…

安装镜像仓库

安装harbor以及使用:www.cnblogs.com/uncleyong/p…

mysql安装、配置

详见:www.cnblogs.com/uncleyong/p…

建库、建表、造数据

详见:www.cnblogs.com/uncleyong/p…

服务检查脚本

详见:www.cnblogs.com/uncleyong/p…

项目配置、打包项目镜像并推送到镜像仓库

详见:www.cnblogs.com/uncleyong/p…

安装ingress-controller

详见:www.cnblogs.com/uncleyong/p…

编写资源yaml文件、部署应用、压力机配置hosts

Deployment/StatefulSet/DaemonSet、Service、Ingress等

详见:www.cnblogs.com/uncleyong/p…

部署应用:kubectl apply -f .

压力机配置hosts

详见:www.cnblogs.com/uncleyong/p…

k8s搭建监控:安装metrics server和dashboard

详见:www.cnblogs.com/uncleyong/p…

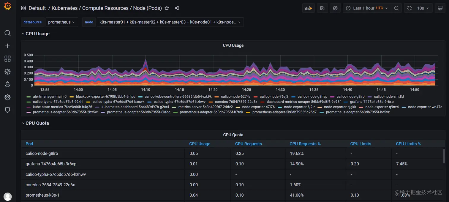
k8s内搭建监控:prometheus监控k8s资源

可以监控k8s各种资源

详见:www.cnblogs.com/uncleyong/p…

node资源

指定node下的pod

k8s内搭建监控:prometheus监控java项目(jvm等)

详见:www.cnblogs.com/uncleyong/p…

在k8s中使用性能分析神器:arthas

详见:www.cnblogs.com/uncleyong/p…

使用jvisualvm监控k8s内java项目

详见:www.cnblogs.com/uncleyong/p…

暴露端口

线程

k8s内搭建监控:prometheus监控k8s外部mysql

mysql安装在k8s外部

详见:www.cnblogs.com/uncleyong/p…

k8s内搭建链路监控:skywalking

详见:www.cnblogs.com/uncleyong/p…

k8s内搭建日志系统:efk/elfk

elk性能弱,实际工作中基本上不使用,这里我们使用efk

详见:www.cnblogs.com/uncleyong/p…

bak草稿:www.cnblogs.com/uncleyong/p…

可视化性能测试监控平台搭建:JMeter+Grafana+Influxdb

详见:www.cnblogs.com/uncleyong/p…

性能测试需求

详见:www.cnblogs.com/uncleyong/p…

性能测试场景设计之:单场景

详见:www.cnblogs.com/uncleyong/p…

性能测试场景设计之:混合场景

详见:www.cnblogs.com/uncleyong/p…

性能测试场景设计之:稳定性场景

详见:www.cnblogs.com/uncleyong/p…

性能测试场景设计之:异常场景

暂未考虑

性能监控、分析、调优、回归

详见:www.cnblogs.com/uncleyong/p…

性能测试报告

参考网盘模板

“k8s + 微服务” 搭建过程遇到的坑

1、ingress未添加注解

导致配置未加载到ingress-controller,无法域名访问服务

2、【k8s中无法使用jstack和arthas的解决方案】1: Unable to get pid of LinuxThreads manager thread

其它:草稿:www.cnblogs.com/uncleyong/p…

最后:你该跳槽了,祝你成功,助你加薪

韧哥提醒您:
1、不要裸辞:务必找到下家了才辞职
2、不要裸面:面试前先准备2个月,如果你平时有良好的学习、总结习惯,准备1周也是没问题的
3、不要脱产:就是全职学习,极其不推荐,这样成本太大,每天坚持学习2小时以上即可
4、不要海投:有针对性的投简历,这样才好有针对性的准备面试

简历参考:www.cnblogs.com/uncleyong/p…

一些笔试题:www.cnblogs.com/uncleyong/p…

附:告别点点点,测试提升自学路线

详见:www.processon.com/view/link/6…,可领资料、进群

其它热文推荐一:性能测试实战

1、jmeter+k8s+微服务+skywalking+efk,测试都在学的热门技术:www.cnblogs.com/uncleyong/p…

2、jmeter & 性能测试,从0到实战(实操易用):www.cnblogs.com/uncleyong/p…

其它热文推荐二:自动化测试实战

1、接口自动化测试实战(加V信获取自动化框架):www.cnblogs.com/uncleyong/p…

2、自动化测试框架(汇总):www.cnblogs.com/uncleyong/p…

其它热文推荐三:上班正确的摸鱼方式

上班累了,"摸鱼"放松一下吧!“摸鱼”是为了更好的服务于工作,so,别闲聊浪费时间了

适用于手机低头族、办公室电脑族的颈部保健操:

1、轻松自我肩颈按摩:www.cnblogs.com/uncleyong/p…

2、每一位测试都有必要知道的保健操:www.cnblogs.com/uncleyong/p…

也可以悄悄学习:

2019-2020测试实用干货精选汇总:mp.weixin.qq.com/s/vWP_m-mWv…

2016-2022测试分享汇总:www.cnblogs.com/uncleyong/p…

2019-2021:测试实用干货精选汇总:www.cnblogs.com/uncleyong/p…

其它热文推荐四:简历笔试

1、简历:深度剖析:为啥你的面试邀请那么少?www.cnblogs.com/uncleyong/p…

2、一些笔试题:www.cnblogs.com/uncleyong/p…

其它热文推荐五:职业规划

只要路走对了,就不怕遥远。方向不对,努力白费。

1、测试提升方向:你是选自动化测试?测试开发?性能测试?还是安全测试?语言选python还是java?www.cnblogs.com/uncleyong/p…

2、35岁焦虑症,互联网只能做到35岁?www.cnblogs.com/uncleyong/p…

3、书籍推荐:www.cnblogs.com/uncleyong/p…