使用 Frp 和 Docker 通过远程桌面和 SSH 来远程控制 Windows(反向代理)

1,300 阅读5分钟

最新博客文章链接


大体思路

使用 Docker 容器,在云服务器上部署 Frps 容器来中转流量,在被控制的 Windows 上部署 Frpc 容器来暴露内网的服务,在主控制端的 Windows 上直接运行 Frpc,来连接要访问的服务到本地。

主控制端中转服务器被控制端
Frp 类型FrpcFrpsFrpc
SSH 端口600022
远程桌面端口33903389
转发 IP127.0.0.1(本地 IP)192.168.1.7(容器外部宿主,局域网 IP)

用到的东西

  • 反向代理

    反向代理在电脑网络中是代理服务器的一种。服务器根据客户端的请求,从其关系的一组或多组后端服务器(如Web服务器)上获取资源,然后再将这些资源返回给客户端,客户端只会得知反向代理的IP地址,而不知道在代理服务器后面的服务器集群的存在。

  • Frp

    frp 采用 C/S 模式,将服务端部署在具有公网 IP 的机器上,客户端部署在内网或防火墙内的机器上,通过访问暴露在服务器上的端口,反向代理到处于内网的服务。 在此基础上,frp 支持 TCP, UDP, HTTP, HTTPS 等多种协议,提供了加密、压缩,身份认证,代理限速,负载均衡等众多能力。

    https://p3-juejin.byteimg.com/tos-cn-i-k3u1fbpfcp/d7b858fbcb7e47768925a9ed00720dee~tplv-k3u1fbpfcp-zoom-1.image

Frp 配置文件

主要是参考官方教程,根据需要增删内容

先是去官方的 Github 仓库下载相应版本的 Frp 软件,然后解压

服务器端配置文件

记得在云服务器后台,放行相应的端口

# frps.ini

# 固定段落,用于配置通用参数
[common]
# 服务器监听端口
bind_port = 7000
bind_udp_port = 7000
token = 123456
# 服务器 dashboard
dashboard_port = 7500
dashboard_user = admin
dashboard_pwd = admin
# 每个客户端的连接数量上限
max_pool_count = 5
# kcp 绑定的是 udp 端口,可以和 bind_port 一样(kcp 可能会连接不上)
# kcp_bind_port = 7000

客户端(被控制端)配置文件

# frpc.ini(被控制端)

[common]
server_addr = x.x.x.x
server_port = 7000
token = 123456
# 客户端指定,预创建的连接数量
pool_count = 1
# server_port 指定为 frps 的 kcp_bind_port
# server_port = 7000
# 使用kcp协议(kcp 可能会连接不上)
# protocol = kcp
use_encryption = true
use_compression = true

# 代理名称(必须唯一)
[secure_ssh]
# 协议类型
# stcp 或 sudp 协议可以不在服务器暴露端口,
# 所以可以省略 remote_port 选项
type = stcp
# 安全角色(用于stcp、sudp)(只能填 server 或 visitor)
role = server
# 安全角色密钥
sk = abcdefg
# 指定远程登陆地址为,被控制主机的局域网 IP 地址
#(如果 frpc 没有部署在 docker 上则可使用 127.0.0.1)
local_ip = 192.168.1.7
local_port = 22

# 远程桌面 tcp 端口
[remote_tcp]
type = stcp
role = server
sk = abcdefg
local_ip = 192.168.1.7
local_port = 3389

# 远程桌面 udp 端口
[remote_udp]
type = sudp
role = server
sk = abcdefg
local_ip = 192.168.1.7
local_port = 3389

客户端(主控制端)配置文件

# frpc.ini(主控制的机器)

[common]
server_addr = x.x.x.x
server_port = 7000
token = 123456
# 本地绑定地址
bind_addr = 127.0.0.1
use_encryption = true
use_compression = true

[secure_ssh_visitor]
type = stcp
# 要访问的代理名称
server_name = secure_ssh
sk = abcdefg
role = visitor
# 本地绑定端口
bind_port = 6000

[remote_tcp_visitor]
type = stcp
server_name = remote_tcp
sk = abcdefg
role = visitor
bind_port = 3390

# UDP 连接可能会卡顿,估计是容易被运营商 QoS
# [remote_udp_visitor]
# type = sudp
# server_name = remote_udp
# sk = abcdefg
# role = visitor
# bind_port = 3390

其他配置和部署连接

在配置时可以用 docker logs frpsdocker logs frpc 来查看调试信息

https://p3-juejin.byteimg.com/tos-cn-i-k3u1fbpfcp/9a3566c4f8884df0bf6610f04f280ac7~tplv-k3u1fbpfcp-zoom-1.image

被控制端本地 SSH 设置

微软官方 | 通过 SSH 进行 PowerShell 远程处理

  1. 先安装 OpenSSH,最新的 PowerShell 里就内置了 OpenSSH,可以直接去 Windows 商店里下载

  2. 将 SSH 默认 shell 改为 powershell.exe

    New-ItemProperty -Path "HKLM:\SOFTWARE\OpenSSH" -Name DefaultShell -Value "C:\Windows\System32\WindowsPowerShell\v1.0\powershell.exe" -PropertyType String -Force

  3. 我没有给电脑设置登录密码,所以要开启免密登陆

    C:\ProgramData\ssh\sshd_config 中的 PermitEmptyPasswords 选项,取消注释并设置为 PermitEmptyPasswords yes

  4. 最后再重启 sshd 服务 Restart-Service sshd

配置 Windows 远程桌面

微软官方 | 如何使用远程桌面

在被控制的电脑上开启远程桌面,然后在主控制端连接

部署 Frp

在服务器端部署 frps 容器,服务器的配置文件我放在了 ~/frp/frps.ini

docker run --network host --restart=always -d -v ~/frp/frps.ini:/etc/frp/frps.ini --name frps snowdreamtech/frps

在客户端(被控制端)部署 frpc 容器,被控制端的配置文件我放在了 C:\Stand_alone\frp\frpc.ini

docker run --network host --restart=always -d -v C:\Stand_alone\frp\frpc.ini:/etc/frp/frpc.ini --name frpc snowdreamtech/frpc

连接 Frp

在客户端(主控制端)运行 frpc,主控制端的配置文件我放在了 C:\Stand_alone\frp\frpc.ini

C:\Stand_alone\frp\frpc.exe -c C:\Stand_alone\frp\frpc.ini

最后就可以直接访问 SSH(localhost:6000) 和远程桌面(localhost:3389)了

https://p3-juejin.byteimg.com/tos-cn-i-k3u1fbpfcp/3a5576bb83264666b908694d526c1fdc~tplv-k3u1fbpfcp-zoom-1.image

https://p3-juejin.byteimg.com/tos-cn-i-k3u1fbpfcp/782d8a107c3b4babb187f0a023d268c9~tplv-k3u1fbpfcp-zoom-1.image

可替代方案:Sakura Frp

如果嫌麻烦,以及不太强调安全的话,可以使用 Sakura Frp

原理和普通的 Frp 一样,不过配置起来更方便。你可以在被控制端直接下载一个 Sakura Frp 官方的启动器,或者用 Frpc 或 Docker 来连接到 Sakura Frp 的服务器。

配置的步骤比较简单,直接看官方的教程就行了。

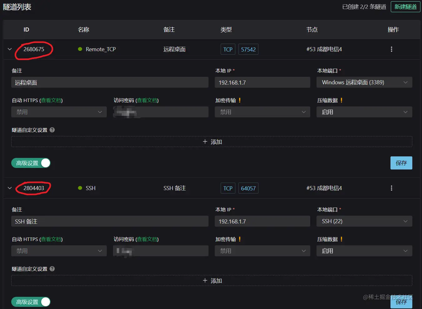
我是用的 Docker 方式部署,这里我列一下我自己的配置:

节点成都电信
隧道类型TCP
端口自动生成
本地 IP192.168.1.7
访问密码xxxxxx
加密传输禁用
压缩数据启用

被控制端 Docker 的配置

docker run -d --restart=always --name=frpc_sakura natfrp/frpc -f abcdefghijklmnop:2680675,2804403 --remote_control yyyyyy

  • abcdefghijklmnop :Sakura Frp 账号的总访问密钥
  • 2680675 :远程桌面的隧道 ID
  • 2804403 :SSH 的隧道 ID
  • yyyyyy :设置在 Sakura Frp 官网网页上远程管理隧道的密码(不是访问密码)

如果被控制端的 Docker 运行正常的话,官网上的隧道颜色,会由灰色变成绿色。之后就可以在官网上对相应的隧道进行授权,一般就授权本地的 IP 地址。完成过后就可以连接 Sakura Frp 官网的代理服务器的域名和相应端口,来进行远程控制了。如果自己有已备案的域名的话,可以用 DNS 的 CNAME 解析,把自己的域名映射到 Sakura Frp 的代理服务器,方便隧道节点的更换。


本文由 Tsanfer's Blog 发布!