可直接拿来用的kafka+prometheus+grafana监控告警配置

3,675 阅读1分钟

这是我参与2022首次更文挑战的第5天,活动详情查看:2022首次更文挑战

Kafka配置jmx_exporter

点击:github.com/prometheus/…,选择下面的jar包下载:

将下载好的这个agent jar包上传到kafka的broker节点所在服务器上,每个broker都需要,比如上传到如下路径:

/opt/agent/jmx_prometheus_javaagent-0.16.1.jar

修改kafka启动脚本: bin/kafka-server-start.sh,在脚本首部,增加java agent变量如下:

export JMX_EXPORTER_OPTS="-javaagent:/opt/agent/jmx_prometheus_javaagent-0.16.1.jar=9095:/opt/agent/kafka_broker.yml"

修改kafka的脚本 bin/kafka-run-class.sh,增加下面几行代码,使变量生效:

if [ $JMX_EXPORTER_OPTS ]; then
        KAFKA_JMX_OPTS="$KAFKA_JMX_OPTS $JMX_EXPORTER_OPTS"
fi

这几行代码可以放在kafka-run-class.sh的最下面这个位置,在启动代码前即可:

image.png

在代理配置中指定了9095作为指标采集的端口,如果端口冲突,请更换其它端口,jmx_exporter用到的kafka_broker.yml 配置如下:github.com/xxd76379515… 

将kafka集群的每个broker实例都这样配置,重启kafka。

启动完成后可以查看kafka是否有启动报错日志,或者访问:http://kafka-host:9095/metrics ,看下是否有相关监控指标信息来确认配置是否成功。

Prometheus配置

修改prometheus的配置文件prometheus.yml,增加如下配置:

  - job_name: 'kafka'
    metrics_path: /metrics
    static_configs:
    - targets: ['kafka1:9095', 'kafka2:9095', 'kafka3:9095']
      labels:
         env: "test"

p.s. 注意job_name不要修改,值就是"kafka",要不我下面的grafana不能直接用,还需要每个面板依次修改。如果对这一套比较熟悉,可以自己再进行相关调整。

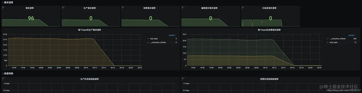
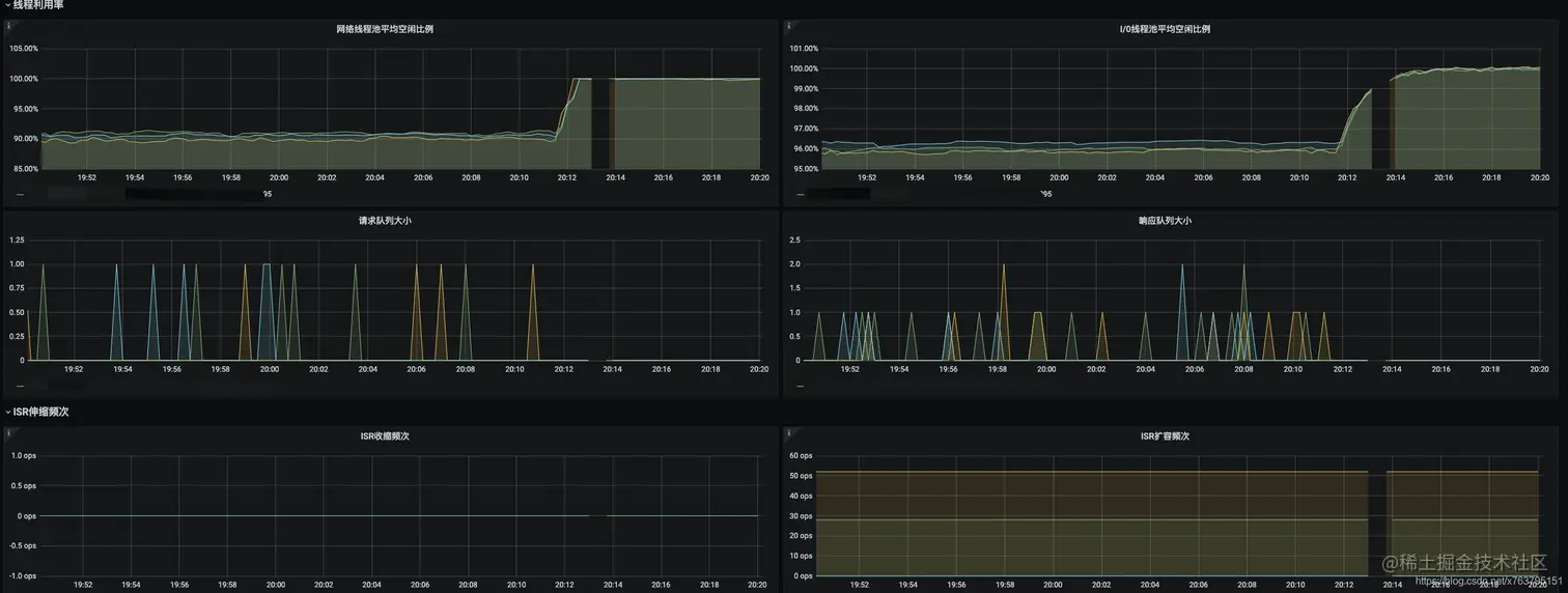
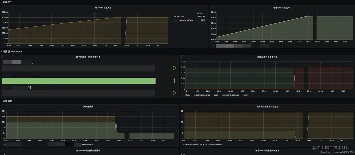
Grafana配置

下面的Grafana面板我已经配置好,可以直接拿来用,之后可以根据需要增加或删除相关面板:github.com/xxd76379515…

贴几个截图:

​ 

 

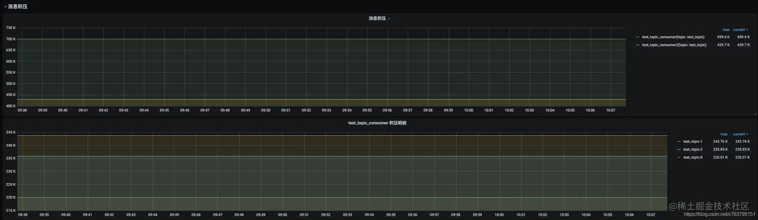
消息积压

在kafka的broker端无法直接获取消息积压等指标信息,这些数据在消费端上,我们也不太可能去连接所有的消费端获取监控信息。

所以,我单独写了一个kafka-exporter可以获取消息积压的监控指标:github.com/xxd76379515…

点击这个链接进入github仓库后,根据说明进行部署并配置启动后,然后在prometheus.yml再增加如下配置:

  - job_name: 'kafka-exporter'
    metrics_path: /prometheus
    static_configs:
    - targets: ['kafka-expoter-host:9097']
      labels:
         env: "test"

上面的grafana配置里已经包含了消息积压的面板:

如果后续有其它指标在jmx里提供,也可以继续补充kafka-exporter,刮取更多需要的metrics。

告警

最新的配置代码会提交在这里: github.com/xxd76379515…

示例如下:

groups:
  - name: Kafka测试集群告警
    rules:
      - alert: "kafka集群,出现脑裂"
        expr: sum(kafka_controller_kafkacontroller_activecontrollercount{env="test"}) by (env) > 1
        for: 0m
        labels:
          severity: warning
        annotations:
          description: '激活状态的控制器数量为{{$value}},集群可能出现脑裂'
          summary: '{{$labels.env}} 集群出现脑裂,请检查集群之前的网络'
      - alert: "kafka集群没有活跃的控制器"
        expr: sum(kafka_controller_kafkacontroller_activecontrollercount{env="test"}) by (env) < 1
        for: 0m
        labels:
          severity: warning
        annotations:
          description: '激活状态的控制器数量为{{$value}},没有活跃的控制器'
          summary: '{{$labels.env}} 集群没有活跃的控制器,集群可能无法正常管理'
      - alert: "kafka节点挂了"
        expr: count(kafka_server_replicamanager_leadercount{env="test"}) by (env) < 3
        for: 0m
        labels:
          severity: warning
        annotations:
          description: '{{$labels.env}} 集群的节点挂了,当前可用节点:{{$value}}'
          summary: '{{$labels.env}} 集群的节点挂了'
      - alert: "kafka集群出现leader不在首选副本上的分区"
        expr: sum(kafka_controller_kafkacontroller_preferredreplicaimbalancecount{env="test"}) by (env) > 0
        for: 1m
        labels:
          severity: warning
        annotations:
          description: '{{$labels.env}} 集群出现leader不在首选副本上的分区,数量:{{$value}}'
          summary: '{{$labels.env}} 集群出现leader不在首选副本上的分区,分区副本负载不均衡,考虑使用kafka-preferred-replica-election脚本校正'
      - alert: "kafka集群离线分区数量大于0"
        expr: sum(kafka_controller_kafkacontroller_offlinepartitionscount{env="test"}) by (env) > 0
        for: 0m
        labels:
          severity: warning
        annotations:
          description: '{{$labels.env}} 集群离线分区数量大于0,数量:{{$value}}'
          summary: '{{$labels.env}} 集群离线分区数量大于0'
      - alert: "kafka集群未保持同步的分区数大于0"
        expr: sum(kafka_server_replicamanager_underreplicatedpartitions{env="test"}) by (env) > 0
        for: 0m
        labels:
          severity: warning
        annotations:
          description: '{{$labels.env}} 集群未保持同步的分区数大于0,数量:{{$value}}'
          summary: '{{$labels.env}} 集群未保持同步的分区数大于0,可能丢失消息'
      - alert: "kafka节点所在主机的CPU使用率过高"
        expr: irate(process_cpu_seconds_total{env="test"}[5m])*100 > 50
        for: 10s
        labels:
          severity: warning
        annotations:
          description: '{{$labels.env}} 集群CPU使用率过高,主机:{{$labels.instance}},当前CPU使用率:{{$value}}'
          summary: '{{$labels.env}} 集群CPU使用率过高'
      - alert: "kafka节点YCG太频繁"
        expr: jvm_gc_collection_seconds_count{env="test", gc=~'.*Young.*'} - jvm_gc_collection_seconds_count{env="test", gc=~'.*Young.*'} offset 1m > 30
        for: 0s
        labels:
          severity: warning
        annotations:
          description: '{{$labels.env}} 集群节点YCG太频繁,主机:{{$labels.instance}},最近1分钟YGC次数:{{$value}}'
          summary: '{{$labels.env}} 集群节点YCG太频繁'
      - alert: "kafka集群消息积压告警"
        expr: sum(consumer_lag{env="test"}) by (groupId, topic, env) > 20000
        for: 30s
        labels:
          severity: warning
        annotations:
          description: '{{$labels.env}} 集群出现消息积压,消费组:{{$labels.groupId}},topic:{{$labels.topic}},当前积压值:{{$value}}'
          summary: '{{$labels.env}} 集群出现消息积压'
      - alert: "kafka集群网络处理繁忙"
        expr: kafka_network_socketserver_networkprocessoravgidlepercent{env="test"} < 0.3
        for: 0s
        labels:
          severity: warning
        annotations:
          description: '{{$labels.env}} 集群网络线程池不太空闲,可能网络处理压力太大,主机:{{$labels.instance}},当前空闲值:{{$value}}'
          summary: '{{$labels.env}} 集群网络处理繁忙'
      - alert: "kafka集群IO处理繁忙"
        expr: kafka_server_kafkarequesthandlerpool_requesthandleravgidlepercent_total{env="test"} < 0.3
        for: 0s
        labels:
          severity: warning
        annotations:
          description: '{{$labels.env}} 集群IO线程池不太空闲,可能处理压力太大,需要调整线程数,主机:{{$labels.instance}},当前空闲值:{{$value}}'
          summary: '{{$labels.env}} 集群IO处理繁忙'

末语

我从grafana 官方上搜索了几个dashboard,但指标实在太少。感谢从这篇博文里找到的grafana配置可以参考,提供了很多指标的面板,可以让我对着kafka官方监控jmx说明进行整理,让我在grafana面板的配置上,省了一半的功夫:

www.confluent.io/blog/monito…