Kibana:在 Kibana 中使用参考线可视化目标 - 7.16 发行版

152 阅读3分钟

我们知道在之前的版本中,可视化图中添加一个参考线以表示一个阈值或者目标(target)使用 Lens 或者使用 aggregation based 可视化都不可以添加一个参考线。在之前的教程 “Kibana:为可视化图添加一个 static 线” 我使用 TSVB 来实现这个。随着 7.16 发布版的发行,我们可以在 Lens 中也方便地实现添加一个 static 线,我们甚至可以动态地添加这个 static 线。除此之外,7.16 还推出更多的功能。

在今天的展示中,我将使用 7.16 发布版。

准备数据

在今天的展示中,我将使用 Kibana 自带的数据来进行展示。我将使用一个网路服务器的日志信息为例:

 

这样我们就在 Elasticsearch 中生成了一个叫做 kibana_sample_data_logs 的索引。

创建参考线

我们打开 Kibana:

创建 static 参考线

在上面,我选择 Lens 来做我们的可视化。

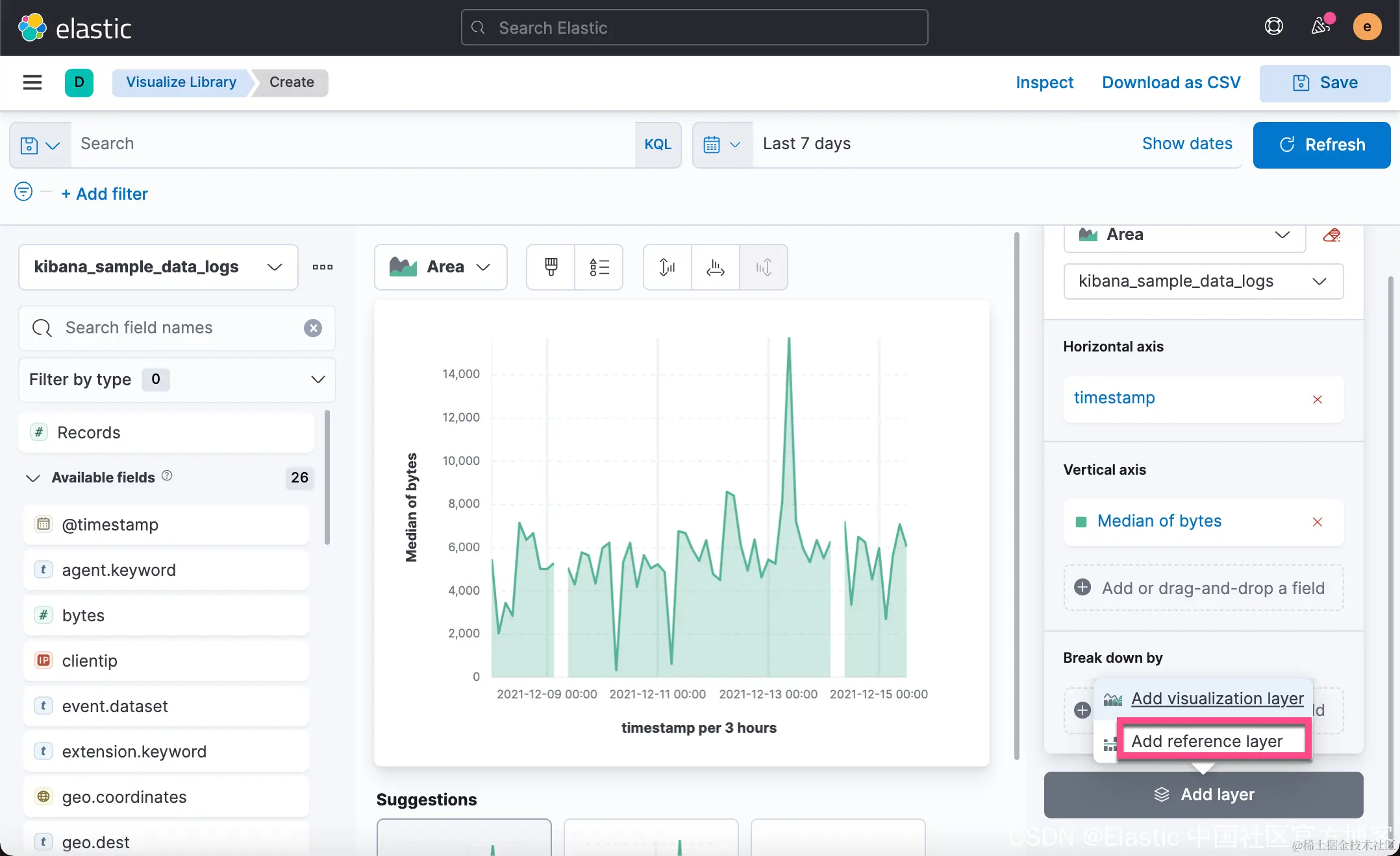
 我们把 Records 拖动到中央的可视化区,并选择推荐的 Line chart。在默认的情况下,这个是以 horizontal axis 为时间轴的可视化图。Vertical axis 上显示的是事件的数量。我们点击右下角的 Add layer:

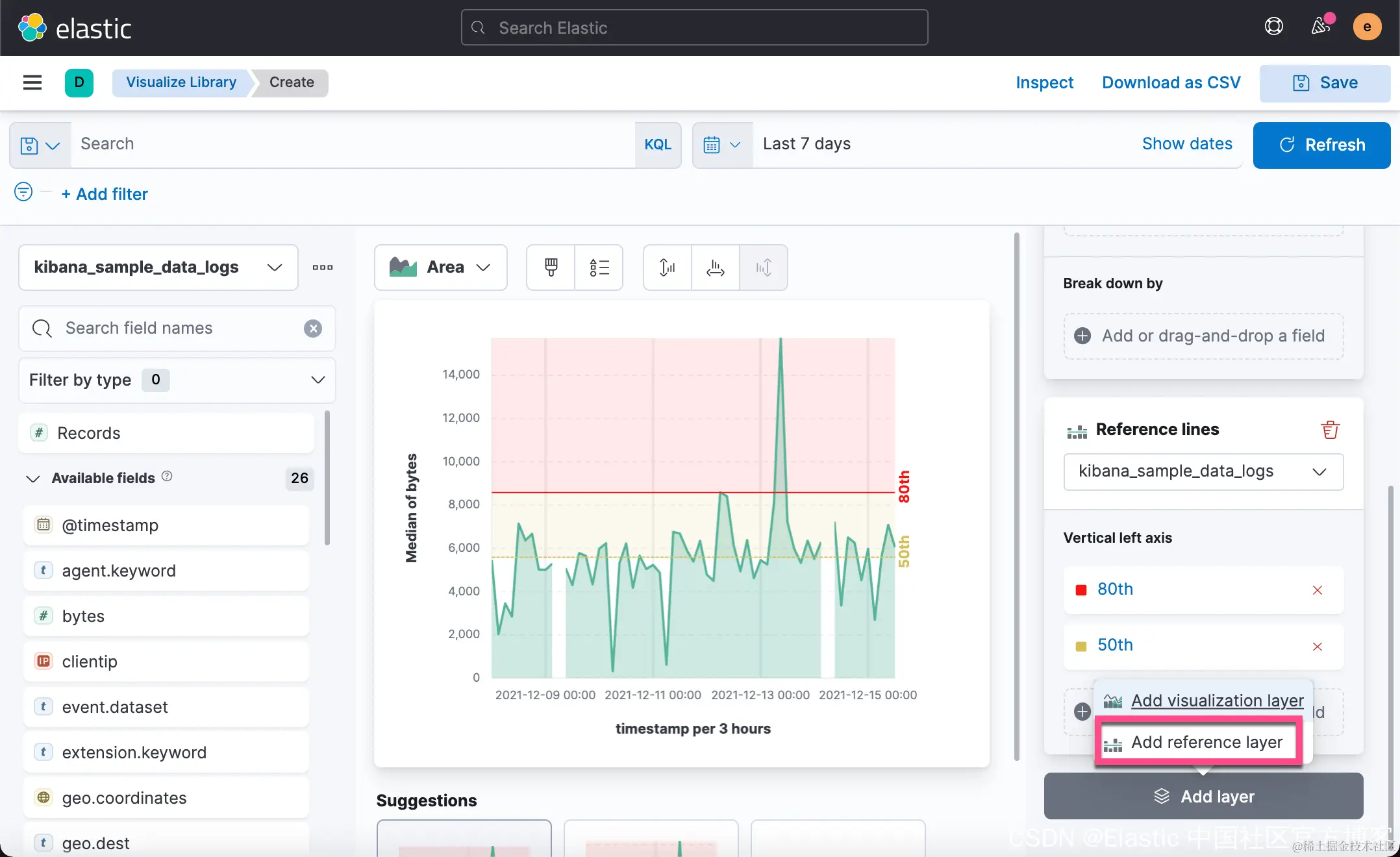
选择 Add reference layer:

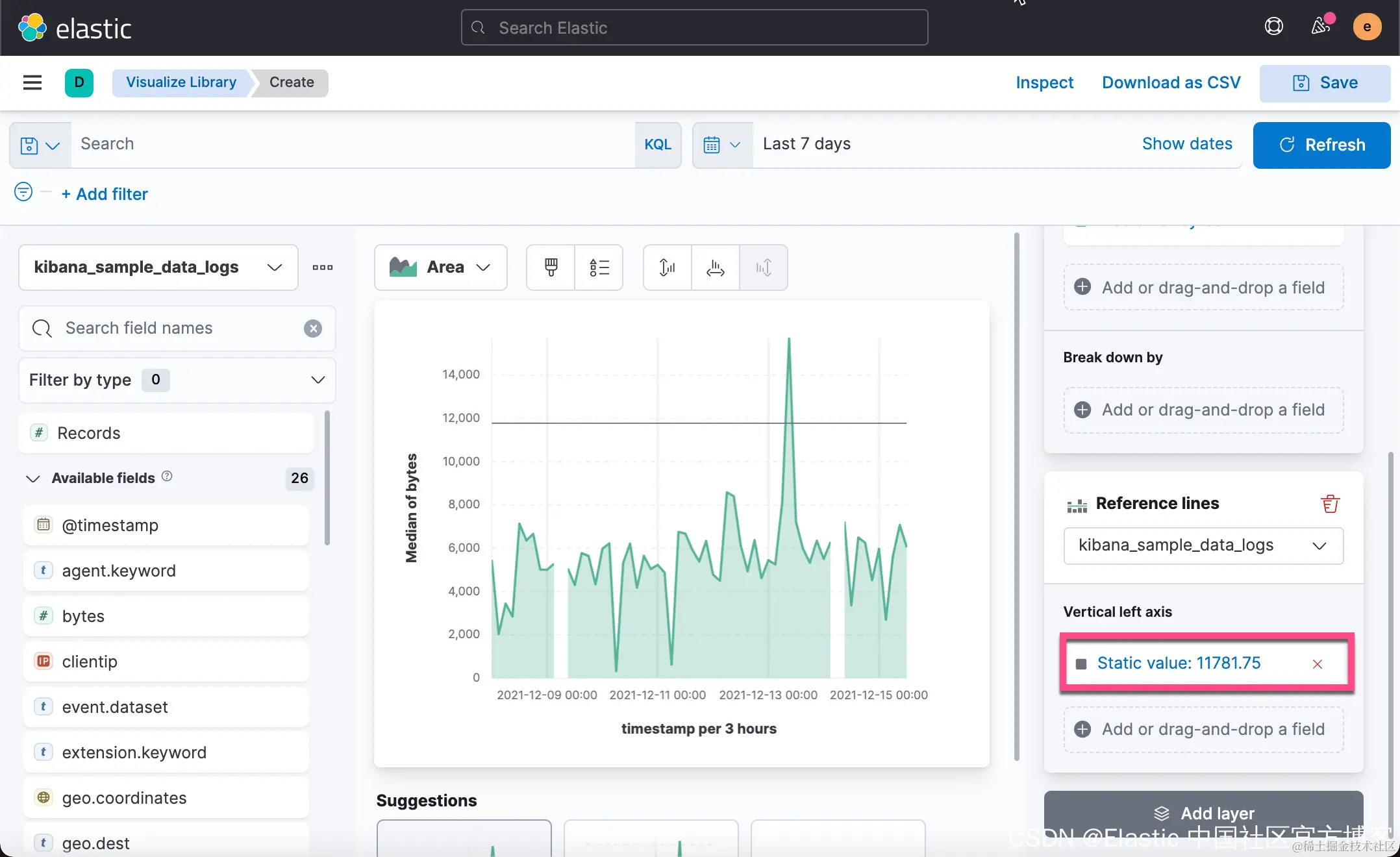
我们定义一个 static 参考线。在上面,我们可以看到有一个事件为 10 的参考线。 

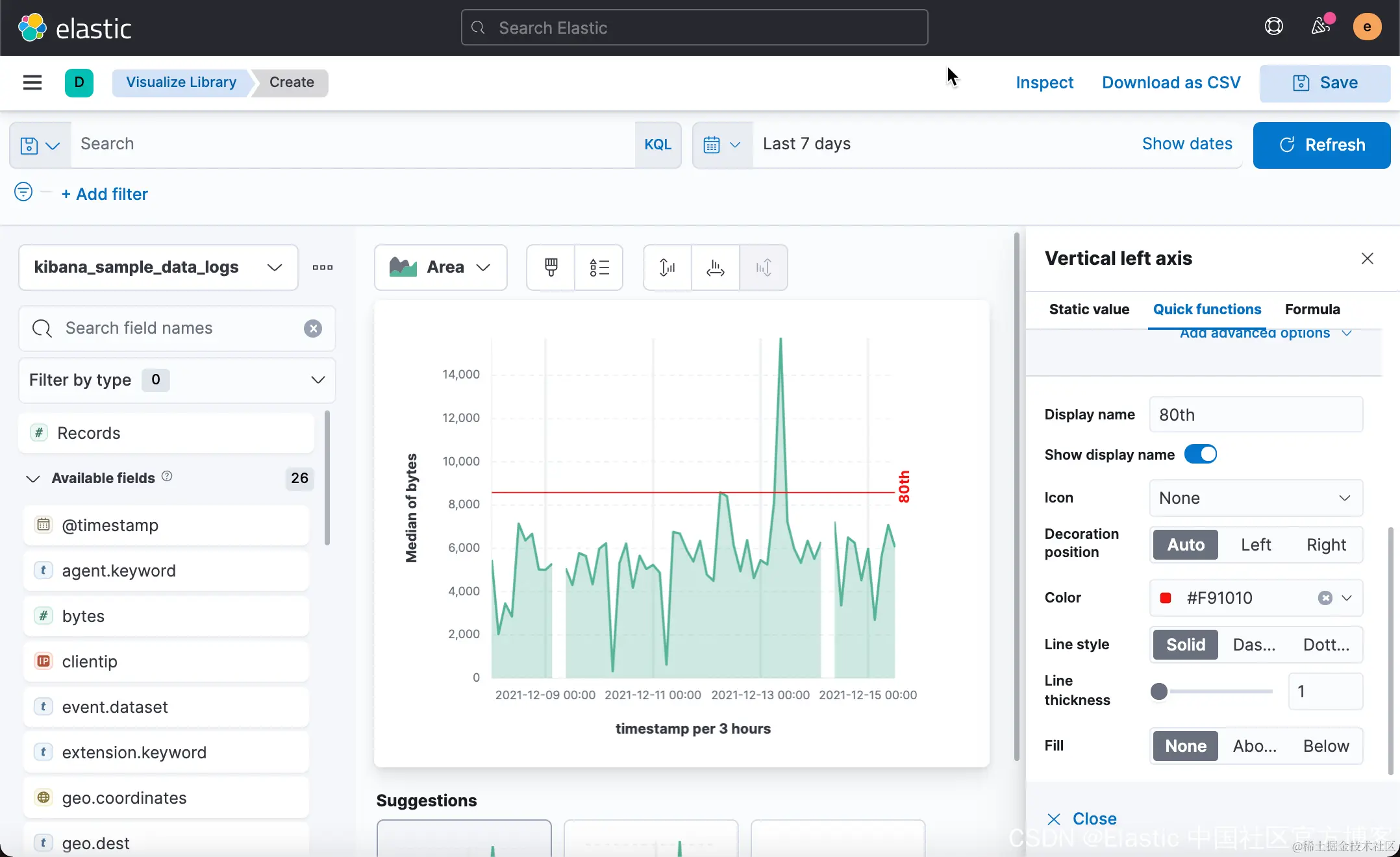
使用 function 来创建参考线

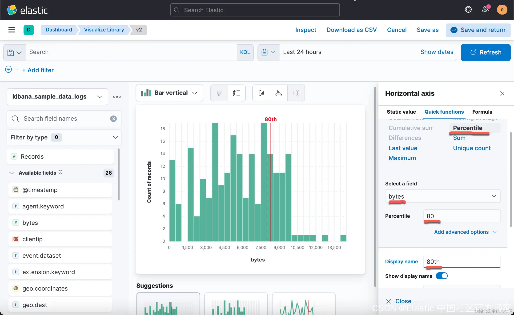
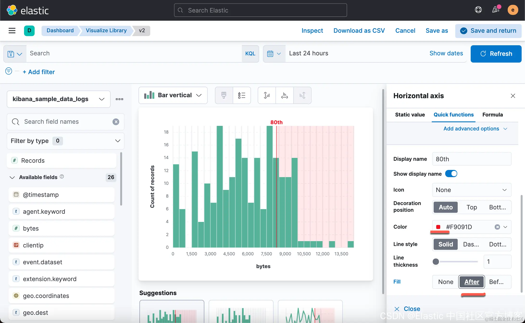
我们重新选择 bytes 来创建一个可视化图:

  

 向下滚动,我们可以做一些跟多的配置:

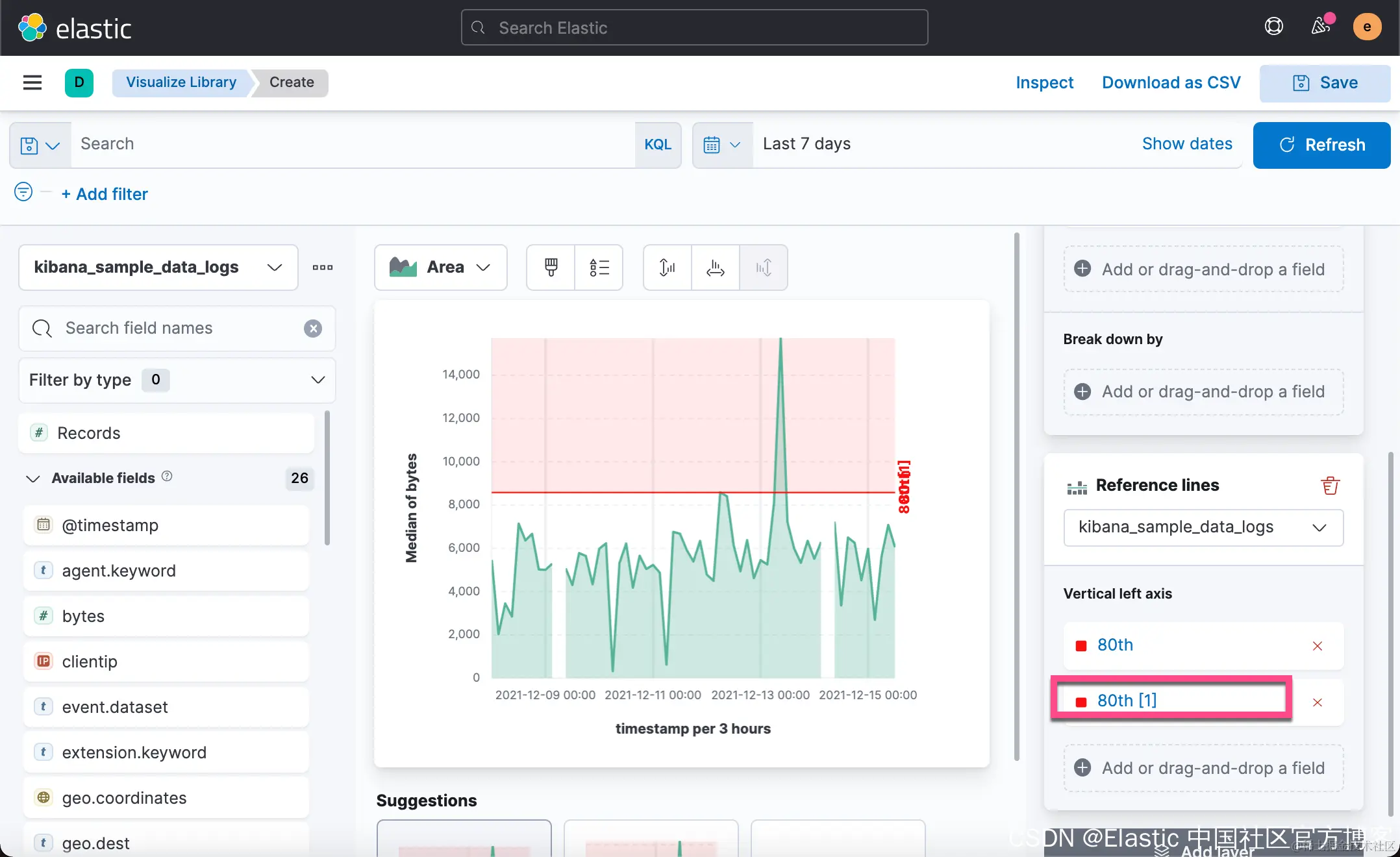
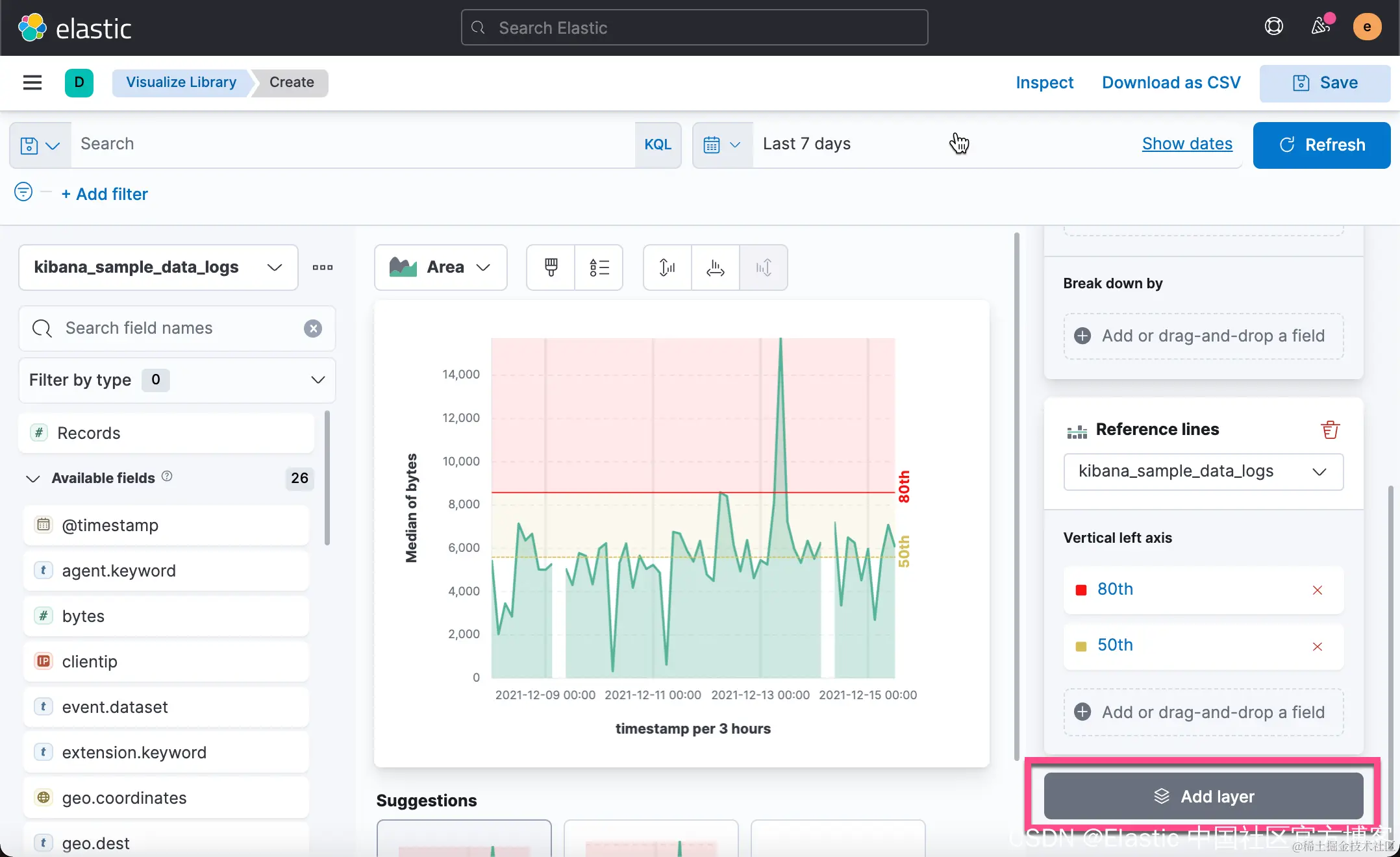
上面显示一条 80% 的 percentile 线,也即中位线。同样,我们可以拷贝这条线,做出一个 50% 的中位线:

  

 在上面,我们添加了一条 50% 的中位线。

使用第三方索引提供参考线值

为了能使得我们的参考线可以是动态的,我们可以使用第三方的索引来提供这个数值。这个值可以由 API 来进行修改,从而实现动态的参考线值。

在我们的 Dev Tools 中,我们打入如下的命令:

PUT _ingest/pipeline/add-timestamp
{
  "processors": [
    {
      "set": {
        "field": "@timestamp",
        "value": "{{_ingest.timestamp}}"
      }
    }
  ]
}


PUT my_index/_doc/1?pipeline=add-timestamp
{
  "threshold": 5000
}

上面的两个命令将创建一个叫做 my_index 的索引。它含有一个叫做 threshold 的字段:

GET my_index/_mapping

上面的命令返回的结果为:

{
  "my_index" : {
    "mappings" : {
      "properties" : {
        "@timestamp" : {
          "type" : "date"
        },
        "threshold" : {
          "type" : "long"
        }
      }
    }
  }
}

在创建的过程中,我们使用 add_timestamp 来把当前电脑的时间标签写入到文档中。我们为这个 my_index 的索引创建一个索引模式 my_index*。

然后我们回到之前的 Lens 中:

 

为了说明问题的方便,我把上面的时间范围设置为 Last 24 hours。 

 我们在 Dev Tools 中修改这个值为2000:

PUT my_index/_doc/1?pipeline=add-timestamp
{
  "threshold": 2000
}

我们再次重新刷新可视化,我们可以看到:

那么这个阈值现在也跟着变化了。也就是说我们可以动态地修改这个值。

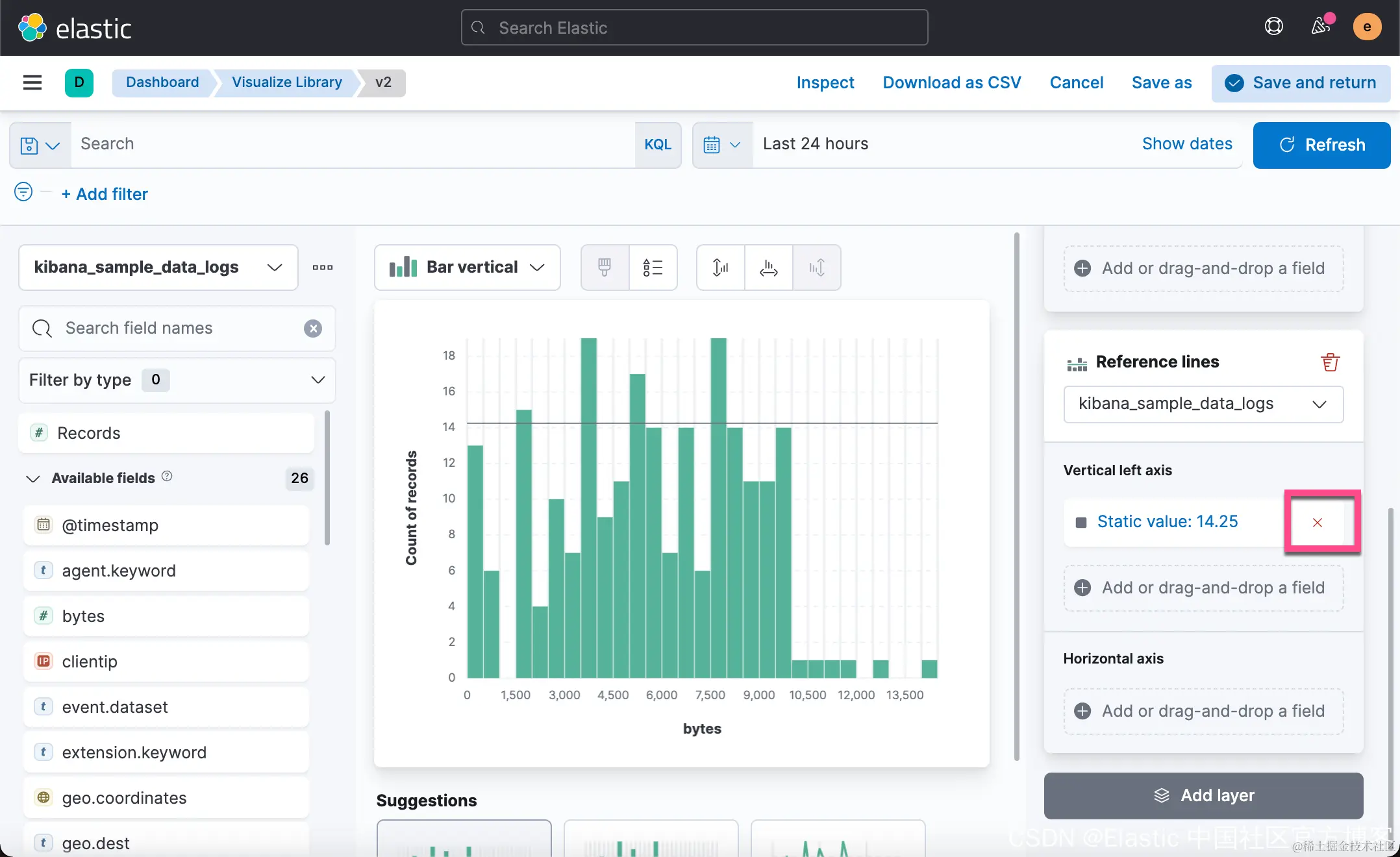
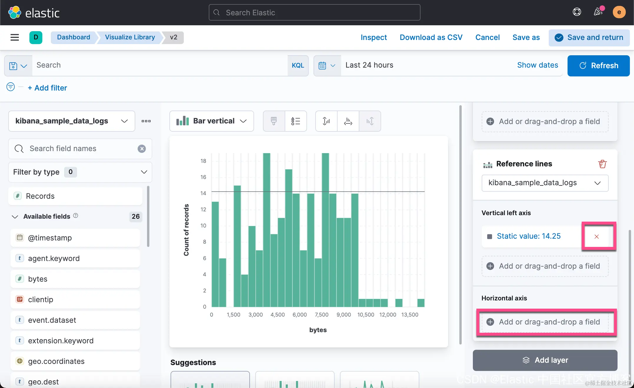
创建 Vertical 参考线  

在上面,我们创建了一个水平的

在上面的可视化中,X 轴代表 bytes 的范围,而 Y 轴 代表事件的多少。我们想找出来 80% 的中位线在哪个地方。点击上面的 Add layer:

我们首先去掉 Vertical left axis:

我们向下滚动做更进一步的配置:

也就是说 80% 的下载平均值是低于 8000 bytes 的。