使用blackbox_exporter进行黑盒监控

1,261 阅读4分钟

微信公众号:运维开发故事,作者:乔克 概述 --

在监控体系里面,通常我们认为监控分为:白盒监控和黑盒监控。

图片

黑盒监控:主要关注的现象,一般都是正在发生的东西,例如出现一个告警,业务接口不正常,那么这种监控就是站在用户的角度能看到的监控,重点在于能对正在发生的故障进行告警。

白盒监控:主要关注的是原因,也就是系统内部暴露的一些指标,例如 redis 的 info 中显示 redis slave down,这个就是 redis info 显示的一个内部的指标,重点在于原因,可能是在黑盒监控中看到 redis down,而查看内部信息的时候,显示 redis port is refused connection。

Blackbox Exporter

Blackbox Exporter 是 Prometheus 社区提供的官方黑盒监控解决方案,其允许用户通过:HTTP、HTTPS、DNS、TCP 以及 ICMP 的方式对网络进行探测。

1、HTTP 测试

  • 定义 Request Header 信息

  • 判断 Http status / Http Respones Header / Http Body 内容

2、TCP 测试

  • 业务组件端口状态监听

  • 应用层协议定义与监听

3、ICMP 测试

  • 主机探活机制

4、POST 测试

  • 接口联通性

5、SSL 证书过期时间

安装Blackbox Exporter

(1)创建YAML配置文件(blackbox-deploymeny.yaml)

apiVersion: v1
kind: Service
metadata:
  name: blackbox
  namespace: monitoring
  labels:
    app: blackbox
spec:
  selector:
    app: blackbox
  ports:
  - port: 9115
    targetPort: 9115
---
apiVersion: v1
kind: ConfigMap
metadata:
  name: blackbox-config
  namespace: monitoring
data:
  blackbox.yaml: |-
    modules:
      http_2xx:
        prober: http
        timeout: 10s
        http:
          valid_http_versions: ["HTTP/1.1""HTTP/2"]
          valid_status_codes: [200]
          method: GET
          preferred_ip_protocol: "ip4"
      http_post_2xx:
        prober: http
        timeout: 10s
        http:
          valid_http_versions: ["HTTP/1.1""HTTP/2"]
          valid_status_codes: [200]
          method: POST
          preferred_ip_protocol: "ip4"
      tcp_connect:
         prober: tcp
         timeout: 10s
      ping:
        prober: icmp
        timeout: 5s
        icmp:
          preferred_ip_protocol: "ip4"
      dns:
         prober: dns
         dns:
           transport_protocol: "tcp"
           preferred_ip_protocol: "ip4"
           query_name: "kubernetes.defalut.svc.cluster.local"
---
apiVersion: apps/v1
kind: Deployment
metadata:
  name: blackbox
  namespace: monitoring
spec:
  selector:
    matchLabels:
      app: blackbox
  template:
    metadata:
      labels:
        app: blackbox
    spec:
      containers:
      - name: blackbox
        image: prom/blackbox-exporter:v0.18.0
        args:
        - "--config.file=/etc/blackbox_exporter/blackbox.yaml"
        - "--log.level=error"
        ports:
        - containerPort: 9115
        volumeMounts:
        - name: config
          mountPath: /etc/blackbox_exporter
      volumes:
      - name: config
        configMap:
          name: blackbox-config

(2)创建即可

kubectl apply -f blackbox-deploymeny.yaml

配置监控

由于集群是用的Prometheus Operator方式部署的,所以就以additional的形式添加配置。

(1)创建prometheus-additional.yaml文件,定义内容如下:

- job_name: "ingress-endpoint-status"
  metrics_path: /probe
  params:
    module: [http_2xx]  # Look for a HTTP 200 response.
  static_configs:
    - targets:
      - http://172.17.100.134/healthz
      labels:
        group: nginx-ingress
  relabel_configs:
    - source_labels: [__address__]
      target_label: __param_target
    - source_labels: [__param_target]
      target_label: instance
    - target_label: __address__
      replacement: blackbox.monitoring:9115
- job_name: "kubernetes-service-dns"
  metrics_path: /probe
  params:
    module: [dns]
  static_configs:
  - targets:
    - kube-dns.kube-system:53
  relabel_configs:
  - source_labels: [__address__]
    target_label: __param_target
  - source_labels: [__param_target]
    target_label: instance
  - target_label: __address__
    replacement: blackbox.monitoring:9115
- job_name: "node-icmp-status"

(2)创建secret

kubectl -n monitoring create secret generic additional-config --from-file=prometheus-additional.yaml

(3)修改prometheus的配置,文件prometheus-prometheus.yaml

添加以下三行内容:

additionalScrapeConfigs:
  name: additional-config 
  key: prometheus-additional.yaml

完整配置如下:

apiVersion: monitoring.coreos.com/v1
kind: Prometheus
metadata:
  labels:
    prometheus: k8s
  name: k8s
  namespace: monitoring
spec:
  alerting:
    alertmanagers:
    - name: alertmanager-main
      namespace: monitoring
      port: web
  baseImage: quay.io/prometheus/prometheus
  nodeSelector:
    kubernetes.io/os: linux
  podMonitorNamespaceSelector: {}
  podMonitorSelector: {}
  replicas: 2
  resources:
    requests:
      memory: 400Mi
  ruleSelector:
    matchLabels:
      prometheus: k8s
      role: alert-rules
  securityContext:
    fsGroup: 2000
    runAsNonRoot: true
    runAsUser: 1000
  additionalScrapeConfigs:
    name: additional-config 
    key: prometheus-additional.yaml 
  serviceAccountName: prometheus-k8s
  serviceMonitorNamespaceSelector: {}
  serviceMonitorSelector: {}
  version: v2.11.0
  storage:
    volumeClaimTemplate:
      spec:
        storageClassName: managed-nfs-storage 
        resources:
          requests:
            storage: 10Gi

(4)重新apply配置

kubectl apply -f prometheus-prometheus.yaml

(5)reload prometheus

先找到svc的IP

# kubectl get svc -n monitoring -l prometheus=k8s
NAME             TYPE        CLUSTER-IP     EXTERNAL-IP   PORT(S)    AGE
prometheus-k8s   ClusterIP   10.99.93.157   <none>        9090/TCP   33m

使用以下命令reload

curl -X POST "http://10.99.93.157:9090/-/reload"

后面修改配置文件,使用以下三条命令即可

kubectl delete secret additional-config -n monitoring
kubectl -n monitoring create secret generic additional-config --from-file=prometheus-additional.yaml
curl -X POST "http://10.99.93.157:9090/-/reload"

等待一段时间,即可在prometheus的web界面看到如下target

图片

image.png

ICMP监控

ICMP主要是通过ping命令来检测目的主机的连通性。

配置如下:

- job_name: "node-icmp-status"
  metrics_path: /probe
  params:
    module: [ping]  # Look for a HTTP 200 response.
  static_configs:
    - targets:
      - 172.17.100.134
      - 172.17.100.50
      - 172.17.100.135
      - 172.17.100.136
      - 172.17.100.137
      - 172.17.100.138
      labels:
        group: k8s-node-ping
  relabel_configs:
    - source_labels: [__address__]
      target_label: __param_target
    - source_labels: [__param_target]
      target_label: instance
    - target_label: __address__
      replacement: blackbox.monitoring:9115

然后重载配置文件

kubectl delete secret additional-config -n monitoring
kubectl -n monitoring create secret generic additional-config --from-file=prometheus-additional.yaml
curl -X POST "http://10.99.93.157:9090/-/reload"

接下来可以看到监控成功,如下:

图片

image.png

HTTP监控

HTTP就是通过GET或者POST的方式来检测应用是否正常。

这里配置GET方式。

- job_name: "check-web-status"
  metrics_path: /probe
  params:
    module: [http_2xx]  # Look for a HTTP 200 response.
  static_configs:
    - targets:
      - https://www.coolops.cn
      - https://www.baidu.com
      labels:
        group: web-url
  relabel_configs:
    - source_labels: [__address__]
      target_label: __param_target
    - source_labels: [__param_target]
      target_label: instance
    - target_label: __address__
      replacement: blackbox.monitoring:9115

重载配置后可以看到监控如下:

图片

image.png

TCP监控

TCP监控主要是通过类似于Telnet的方式进行检测,配置如下:

- job_name: "check-middleware-tcp"
  metrics_path: /probe
  params:
    module: [tcp_connect]  # Look for a HTTP 200 response.
  static_configs:
    - targets:
      - 172.17.100.135:80
      - 172.17.100.74:3306
      - 172.17.100.25:3306
      - 172.17.100.8:3306
      - 172.17.100.75:3306
      - 172.17.100.72:3306
      - 172.17.100.73:3306
      labels:
        group: middleware-tcp
  relabel_configs:
    - source_labels: [__address__]
      target_label: __param_target
    - source_labels: [__param_target]
      target_label: instance
    - target_label: __address__
      replacement: blackbox.monitoring:9115

重载配置文件后监控如下:

图片

image.png

告警规则

1、业务正常性

  • icmp、tcp、http、post 监测是否正常可以观察probe_success 这一指标

  • probe_success == 0 ##联通性异常

  • probe_success == 1 ##联通性正常

  • 告警也是判断这个指标是否等于0,如等于0 则触发异常报警

图片

image.png

2、通过 http 模块我们可以获取证书的过期时间,可以根据过期时间添加相关告警

probe_ssl_earliest_cert_expiry :可以查询证书到期时间。

图片

image.png

经过单位转换我们可以得到一下,按天来计算:(probe_ssl_earliest_cert_expiry - time())/86400

图片

image.png

3、所以我们结合上面的配置可以定制如下告警规则

groups:
- name: blackbox_network_stats
  rules:
  - alert: blackbox_network_stats
    expr: probe_success == 0
    for: 1m
    labels:
      severity: critical
    annotations:
      summary: "接口/主机/端口连通异常告警"
      description: "接口/主机/端口 {{ $labels.instance }}  连通异常"

ssl检测

groups:
- name: check_ssl_status
  rules:
  - alert: "ssl证书过期警告"
    expr: (probe_ssl_earliest_cert_expiry - time())/86400 <30
    for: 1h
    labels:
      severity: warn
    annotations:
      description: '域名{{$labels.instance}}的证书还有{{ printf "%.1f" $value }}天就过期了,请尽快更新证书'
      summary: "ssl证书过期警告"

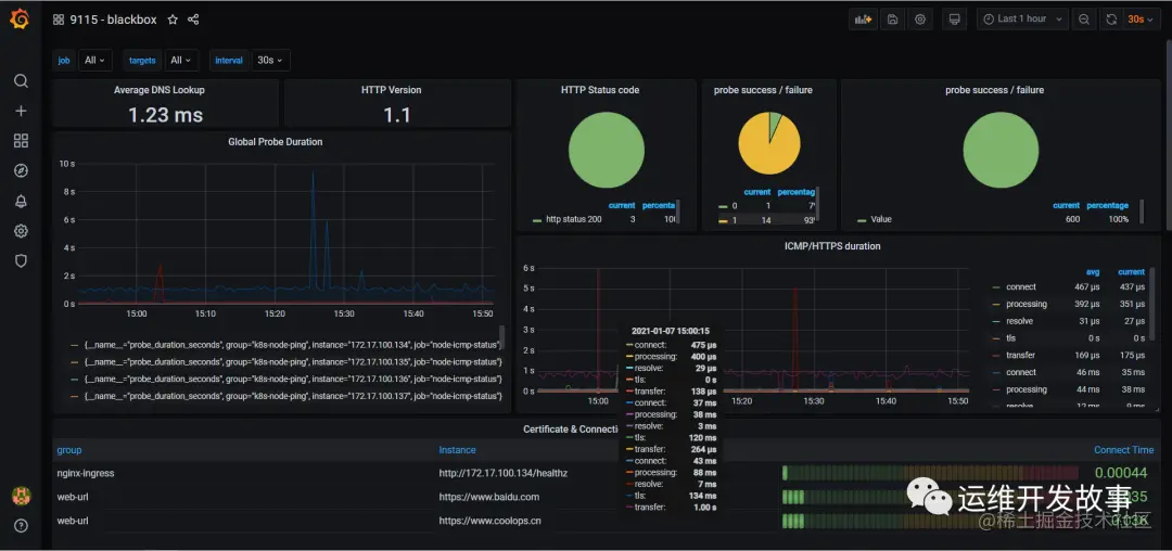
Grafana面板

直接使用12559,导入即可。

图片

image.png

导入后就是这个样子。

图片

image.png

公众号:运维开发故事

github:github.com/orgs/sunsha…

爱生活,爱运维