一、简介
笔者最近看到很多公众号在推荐QingScan这款扫描器平台,也好奇了起来,花了半小时将QingScan搭建了起来;
搭建起来之后,进入控制台中看了下QingScan的功能列表,发现除了公众号介绍的黑盒扫描功能外其实还有不少功能,我比较喜欢的是里面的白盒审计功能,里面集成了fortify、semgrep、河马webshell、kunlun-m、sonarqube、PHP依赖、Python依赖、java依赖的扫描工具,所以写下这篇文章跟大家分享一下~
二、功能概览
我安装好QingScan后,进入QingScan控制台,最先看到的是黑盒扫描和白盒审计的统计图,以及上方的导航栏。
2.1 图表分析
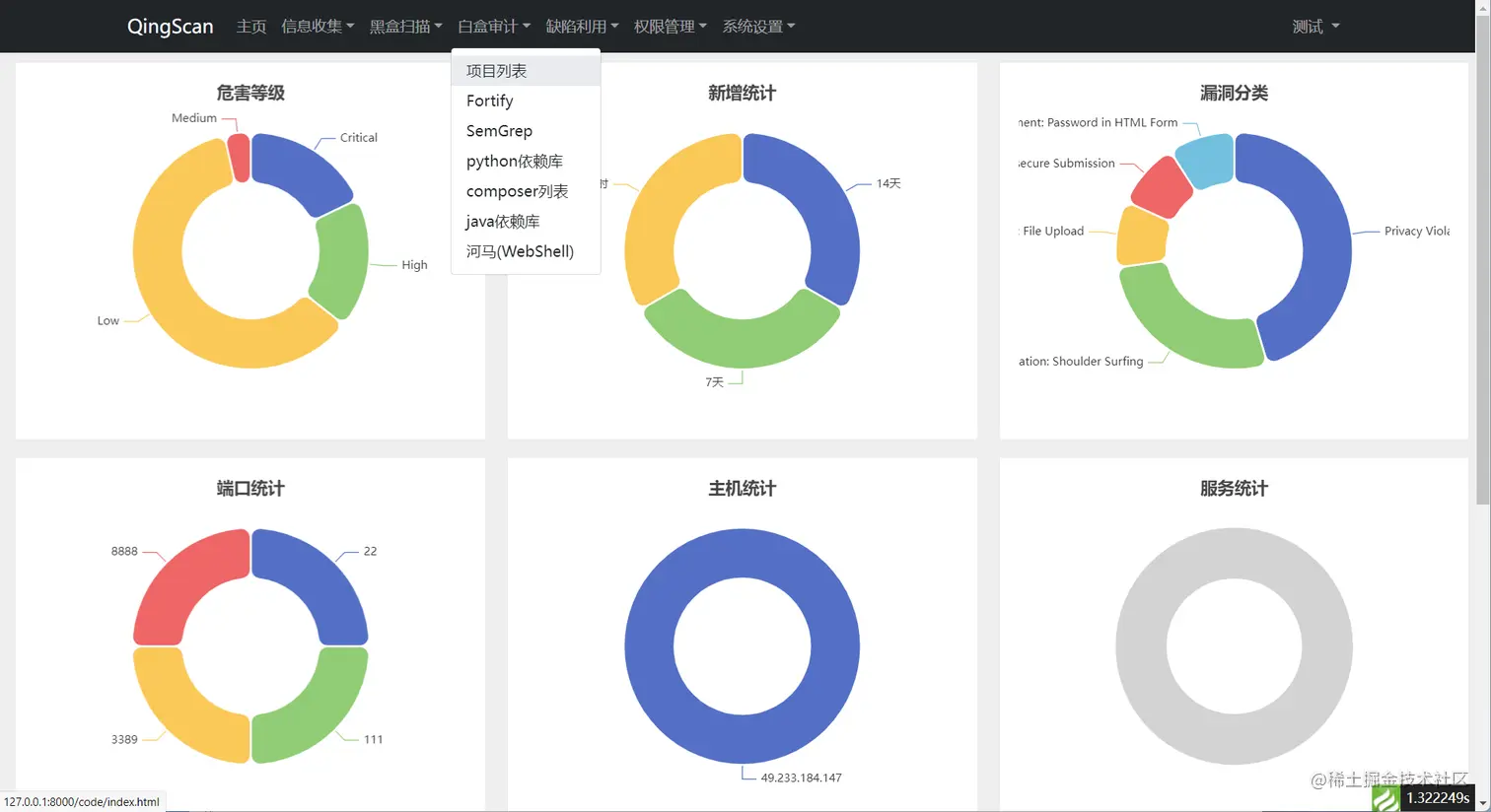
统计图分为了两类,如下图所示:
在上图中可以看到,
第一类是白盒审计结果统计,展示了扫描结果中的高中低漏洞比例和按照日期扫描到的结果,以及按照漏洞分类统计的比例。
第二类是主机扫描的统计结果,展示了扫描出的端口比例,以及主机端口比例,还有一个应该是根据端口识别成组件的统计结果。
2.2 添加项目
我根据自己感兴趣的功能,点击了导航栏上的白盒审计->项目列表->添加项目,会弹出一个添加项目的窗口,经过尝试发现只需要填写项目名称和地址即可,其他都是选填项,如下图所示
在上图中填写完资料后,结果会添加到项目列表,在图中可以看到已经添加了一个项目。
三、结果分析
3.1 项目内部
添加完项目之后,在项目列表中会发现各种工具对应的数字增长了,如下图所示
将鼠标放到数字位置上方会看到对应工具的扫描完成时间,点击链接会跳转到对应的工具列表,这里就不展开说明了。
3.2 详情页
我惦记了查看按钮,发现进入了详情页,在详情页可以看到项目的一些基本信息,以及各种工具的一部分扫描结果,如下图所示
在上图中可以看到基本信息中包含了添加项目时候填写的信息,工具动态中的时间是指各种工具扫描完成的时间。
3.3 fortify扫描结果
往详情页下面可以看到fortify的部分扫描结果,如下图所
在上图中可以看到图中展示了漏洞类型、危害等级、参数污染来源、执行位置、以及审核状态等信息,审核状态是一个下拉组件,可以直接进行审核操作。
3.3 semgrep扫描结果
往详情页下滚动鼠标,还可以看到semgrep对项目的扫描结果,如下图所示
同样展示了漏洞类型、危害等级、执行位置、以及审核状态等信息,审核状态是一个下拉组件,也可以直接进行审核操作。
3.4 依赖扫描
四、工具介绍
下面是我将QingScan的一部分介绍复制过来的
4.1 介绍
QingScan 是一款聚合扫描器,本身不生产安全扫描功能,但会作为一个安全扫描工具的搬运工; 当添加一个目标后,QingScan会自动调用各种扫描器对目标进行扫描,并将扫描结果录入到QingScan平台中进行聚合展示
- GitHub:github.com/78778443/Qi…
- 码云地址:gitee.com/songboy/Qin…
- 详细文档:wiki.qingscan.songboy.site
- 哔哩哔哩:space.bilibili.com/437273065
- 官网地址:qingscan.songboy.site/
4.2 在线演示
在线体验地址:txy8g.songboy.site:8112/ 用户名:admin 密码:admin
注:在线体验地址为功能演示,不会对目标实际扫描~
4.3 靶场系统
您在安装之后请不要对未获得足够授权的目标进行扫描,同时为了让你能够快速上手,我们搭建了一些靶场系统授权你进行安全扫描:
- txy8g.songboy.site:8888/home/index.… 轻松渗透测试系统测试
作者:汤青松
微信:songboy8888
日期:2022年1月9日