记一次线上jvm问题的处理

151 阅读46分钟

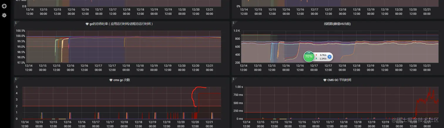
       某日清晨,拖着迷糊的睡眼刚走进办公室,慢吞吞打开电脑,便收到多个运维小哥哥的”亲切招呼“,我们的某个服务节点频繁告警,这可是重大问题

1.通过grafana 监控平台发现 openapi-new-64f47dd4-rrb59 prod

持续GC ,判定该节点有问题。

2.联系运维小哥哥进行查看

发现该prod 内存已将近10个g ,系内存泄漏。

短期手段:

运维协助对该prod 进行kill, 重新启动一个新实例。

3.在kill 之前 ,通过sre 已将dump prof 文件下载下来, 文件大小约4.5G

4.首先通过jdk 自带 工具 jvisualvm结合内存分析工具MAT(Memory Analyzer Tool)对

dump 进行分析

5.通过对报告进行分析,以及存活大对象进行排查,发现 util类中 ConcurrentHashMap 对象主要影响内存,约占总内存90% 以上,定位到项目代码

一.发现该对象实际上没有用到,但是每次调用Util 类都会实例化 tokenMap,当机立断干掉这块代码。

为了彻底搞清楚ConcurrentHashMap导致原因所在,又对其进行了分析验证:

public class MapTest {

    public static void main(String[] args) {
        System.out.println("Before allocate map, free memory is " + Runtime.getRuntime().freeMemory()/(1024*1024) + "M");
        Map<String, String> map = new ConcurrentHashMap<String, String>(2000000000);
        System.out.println("After allocate map, free memory is " + Runtime.getRuntime().freeMemory()/(1024*1024) + "M");

        int i = 0;
        try {
            while (i < 1000000) {
                System.out.println("Before put the " + (i + 1) + " element, free memory is " + Runtime.getRuntime().freeMemory()/(1024*1024) + "M");
                map.put(String.valueOf(i), String.valueOf(i));
                System.out.println("After put the " + (i + 1) + " element, free memory is " + Runtime.getRuntime().freeMemory()/(1024*1024) + "M");
                i++;
            }
        } catch (Exception e) {
            e.printStackTrace();
        } catch (Throwable t) {
            t.printStackTrace();
        } finally {
            System.out.println("map size is " + map.size());
        }
    }

}

 执行时加上jvm执行参数 -Xms512m -Xmx512m ,执行结果:

Before allocate map, free memory is 483M
After allocate map, free memory is 227M
Before put 0 element, free memory is 227M
java.lang.OutOfMemoryError: Java heap space
    at java.util.concurrent.ConcurrentHashMap.ensureSegment(ConcurrentHashMap.java:746)
    at java.util.concurrent.ConcurrentHashMap.put(ConcurrentHashMap.java:1129)
    at com.test.MapTest.main(MapTest.java:21)
    at sun.reflect.NativeMethodAccessorImpl.invoke0(Native Method)
    at sun.reflect.NativeMethodAccessorImpl.invoke(NativeMethodAccessorImpl.java:57)
    at sun.reflect.DelegatingMethodAccessorImpl.invoke(DelegatingMethodAccessorImpl.java:43)
    at java.lang.reflect.Method.invoke(Method.java:606)
    at com.intellij.rt.execution.application.AppMain.main(AppMain.java:144)
map size is 0

     最开始的代码是没有加入一些日志打印的,当时就很奇怪,为什么只往map里放一个元素就报了OutOfMemoryError了。

       于是就加了上述打印日志,发现在创建map的时候已经占用了二百多兆的空间,然后往里面put一个元素,put前都还有二百多兆,put时就报了OutOfMemoryError, 那就更奇怪了,初始化map的时候会占用一定空间,可以理解,但是只是往里面put一个很小的元素,为什么就会OutOfMemoryError呢?

排查过程

1、第一步,将第一段代码中的

Map<String, String> map = new ConcurrentHashMap<String, String>(2000000000);修改为Map<String, String> map = new ConcurrentHashMap<String, String>(2000000000);

,这次运行正常。(没有找到问题根因,但是以后使用ConcurrentHashMap得注意:1、尽量不初始化;2、如果需要初始化,尽量给一个比较合适的值)

2、第二步,执行时加上jvm参数

-Xms512m -Xmx512m -XX:+HeapDumpOnOutOfMemoryError -XX:HeapDumpPath=D:\gc.hprof

,后面两个参数主要作用是当程序内存溢出时会打印堆快照文件,已便于我们来分析内存。生成gc.hprof文件后,采用Eclipse Memory Analyzer来分析,结果如下图,可见ConcurrentHashMap中的HashEntry占用了大量内存(关于Eclipse Memory Analyzer分析待补充)。此时只是找到了哪个对象占用空间,但是为什么为出现这种情况不得而知。

3、第三步,分析ConcurrentHashMap源代码,首先,了解一下ConcurrentHashMap的结构,它是由多个Segment组成(每个Segment拥有一把锁,也是ConcurrentHashMap线程安全的保证,不是本文讨论的重点),每个Segment由一个HashEntry数组组成,出问题就在这个HashEntry上面。

4、第四步,查看ConcurrentHashMap的初始化方法,可以看出第27行,初始化了Segment[0]的HashEntry数组,数组的长度为cap值,这个值为67108864

cap的计算过程(可以针对于初始化过程进行调试)

  1)initialCapacity为2,000,000,000,而MAXIMUM_CAPACITY的默认值(也即ConcurrentHashMap支持的最大值是1<<30,即230=1,073,741,824),initialCapacity的值大于MAXIMUM_CAPACITY,即initialCapacity=1,073,741,824

  2)c的值计算为 initialCapacity/ssize=67108864

  3)cap为 大于等于c的第一个2的n次方数 也即67108864

 1     public ConcurrentHashMap(int initialCapacity,
 2                              float loadFactor, int concurrencyLevel) {
 3         if (!(loadFactor > 0) || initialCapacity < 0 || concurrencyLevel <= 0)
 4             throw new IllegalArgumentException();
 5         if (concurrencyLevel > MAX_SEGMENTS)
 6             concurrencyLevel = MAX_SEGMENTS;
 7         // Find power-of-two sizes best matching arguments
 8         int sshift = 0;
 9         int ssize = 1;
10         while (ssize < concurrencyLevel) {
11             ++sshift;
12             ssize <<= 1;
13         }
14         this.segmentShift = 32 - sshift;
15         this.segmentMask = ssize - 1;
16         if (initialCapacity > MAXIMUM_CAPACITY)
17             initialCapacity = MAXIMUM_CAPACITY;
18         int c = initialCapacity / ssize;
19         if (c * ssize < initialCapacity)
20             ++c;
21         int cap = MIN_SEGMENT_TABLE_CAPACITY;
22         while (cap < c)
23             cap <<= 1;
24         // create segments and segments[0]
25         Segment<K,V> s0 =
26             new Segment<K,V>(loadFactor, (int)(cap * loadFactor),
27                              (HashEntry<K,V>[])new HashEntry[cap]);
28         Segment<K,V>[] ss = (Segment<K,V>[])new Segment[ssize];
29         UNSAFE.putOrderedObject(ss, SBASE, s0); // ordered write of segments[0]
30         this.segments = ss;
31     }

5、第五步,查看ConcurrentHashMap的put方法,可以看出在put一个元素的时候,

  1)计算当前key的hash值,查看当前key所在的semgment有没有初始化,若果有,则执行后续的put操作。

  2)如果没有去执行ensureSement()方法,而在ensureSement()方法中又会初始化了一个HashEntry数组,数组的长度和第一个初始化的Segment的HashEntry的长度一致,可以从代码行的18、19行看出。

 1     public V put(K key, V value) {
 2         Segment<K,V> s;
 3         if (value == null)
 4             throw new NullPointerException();
 5         int hash = hash(key);
 6         int j = (hash >>> segmentShift) & segmentMask;
 7         if ((s = (Segment<K,V>)UNSAFE.getObject          // nonvolatile; recheck
 8              (segments, (j << SSHIFT) + SBASE)) == null) //  in ensureSegment
 9             s = ensureSegment(j);
10         return s.put(key, hash, value, false);
11     }
12 
13     private Segment<K,V> ensureSegment(int k) {
14         final Segment<K,V>[] ss = this.segments;
15         long u = (k << SSHIFT) + SBASE; // raw offset
16         Segment<K,V> seg;
17         if ((seg = (Segment<K,V>)UNSAFE.getObjectVolatile(ss, u)) == null) {
18             Segment<K,V> proto = ss[0]; // use segment 0 as prototype
19             int cap = proto.table.length;
20             float lf = proto.loadFactor;
21             int threshold = (int)(cap * lf);
22             HashEntry<K,V>[] tab = (HashEntry<K,V>[])new HashEntry[cap];
23             if ((seg = (Segment<K,V>)UNSAFE.getObjectVolatile(ss, u))
24                 == null) { // recheck
25                 Segment<K,V> s = new Segment<K,V>(lf, threshold, tab);
26                 while ((seg = (Segment<K,V>)UNSAFE.getObjectVolatile(ss, u))
27                        == null) {
28                     if (UNSAFE.compareAndSwapObject(ss, u, null, seg = s))
29                         break;
30                 }
31             }
32         }
33         return seg;
34     }

6、这个时候能定位到是因为put一个元素的时候创建了一个长度为67103684的HashEntry数组,而这个HashEntry数组会占用67108864*4byte=256M,和上面的测试结果能对应起来。为什么数组会占用这么大的空间,很多同学可能会有疑问,那来看一下数组的初始化 而数组初始化会在堆内存创建一个HashEntry引用的数组,且长度为67103684,而每个HashEntry引用(所引用的对象都为null)都占用4个字节。

问题总结

1、ConcurrentHashMap初始化时要指定合理的初始化参数(当然本人做了一个小测试,指定初始化参数暂时没有发现性能上的提升,所以待各位看客自己来评估)

2.另外引入了 jfxrt.jar 这个里面AnimationPulse类有一个 对象
private final Queue pulseDataQueue = new ConcurrentLinkedQueue<>();
那pulseDataQueue 这个对象是一直添加,没有清除里面的节点,但是根据比率发现该对象不是主要原因影响

备注:关于如何使用内存分析工具MAT(Memory Analyzer Tool)可参考:

关于如何使用内存分析工具MAT(Memory Analyzer Tool)可参考:

blog.csdn.net/m0_37450089…