报表功能升级|新增的这4项图表组件太太太好用了吧!

790 阅读2分钟

简介:你们要的交叉透视表、词云、日历热力图、雷达图安排上啦~

宜搭3.0上线已满一月,大家体验如何呢?

为了让大家更好地实现一站式数据加工处理及展示,我们近期针对报表板块做了升级。

我们新上线了4项大家在社区呼声较高的图表组件:交叉透视表、词云、日历热力图、雷达图。

通过此次升级,可以为大家展示业务数据提供更丰富的形式,此外,我们还对多项体验类缺陷进行了修复。

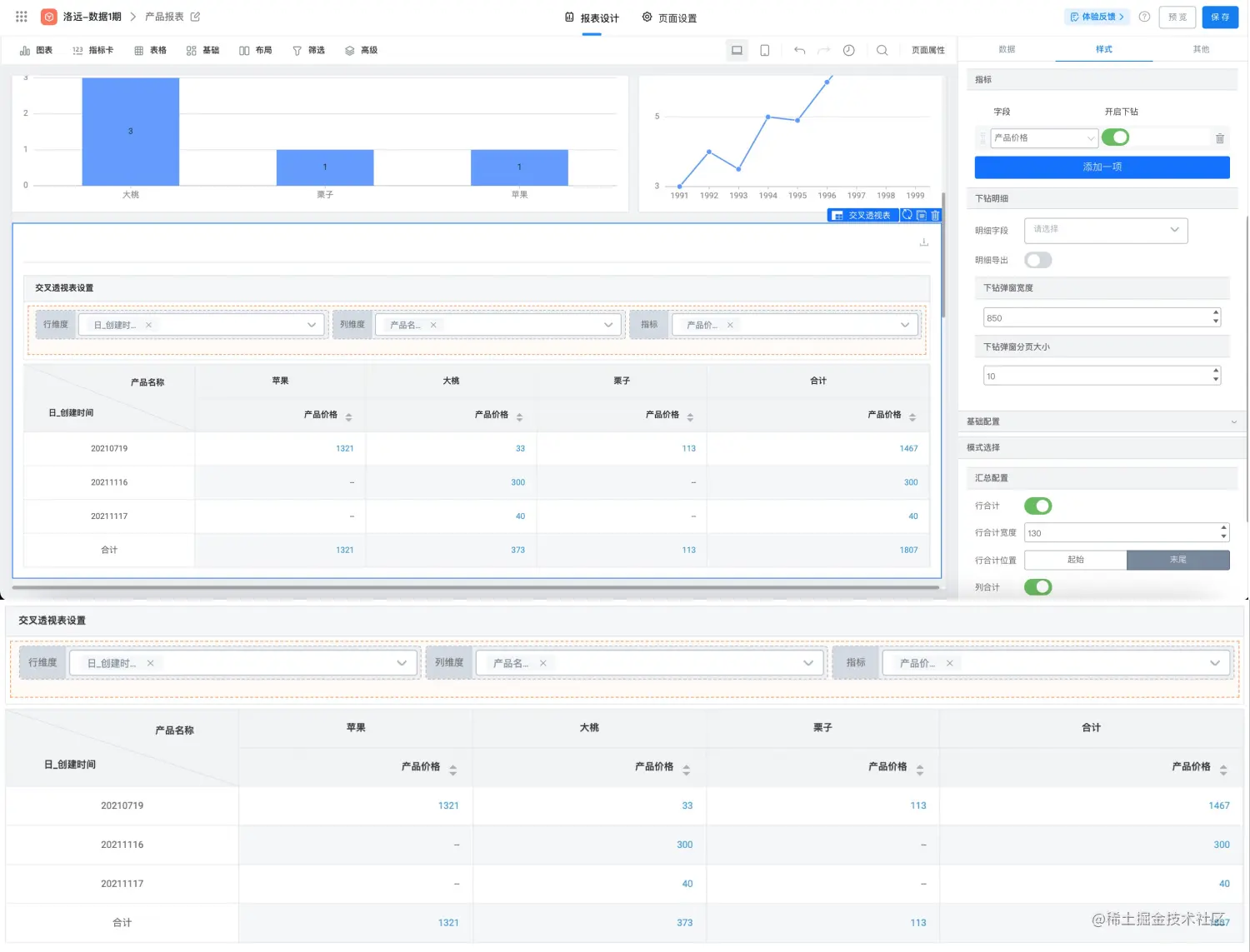
交叉透视表

**「交叉透视表」**是日常分析中非常常用的可视化形式之一,提供了多级透视、指标合计、快捷过滤等功能,可以帮助大家更快捷地分析数据。

词云

通过【词】和【权重】的设置,并自定义文字大小、形状和颜色,还可配置【下钻】和【链接】来查看内容跳转,做出热词效果分布

日历热力图

根据日历展示不同时间的进展情况,不同指标进行配色调整,适用于回顾时间周期内工作业绩、工作情况等场景,让你的工作日历一图掌握。

雷达图

通过从中心向外散射不同维度的叠加,展示一个综合的维度分析,是人才素质可视化、hrm管理、环比评判的可视化好帮手。

修复优化

我们还带来了报表、数据集、视图表的升级优化:

近期上线预告

**视图表:**多表关联的数据提升,标准版支持3个表关联,尊享版支持5个表关联。

**数据集:**支持外部数据源,覆盖企业常用的SQLServer、Oracle、Mysql等数据库。

**流程分析:**提供应用内的流程效能分析,审批效能数字化,全方位提高数字化过程效率。

未来,宜搭还会持续不断地推陈出新,给用户更好的体验!

原文链接

本文为阿里云原创内容,未经允许不得转载。