Prometheus 快速入门-01

526 阅读3分钟

Prometheus 是什么

PrometheusSoundCloud 公司开源的系统监控告警工具。2016 年,继 k8s 后,作为第二个托管项目加入了云原生计算基金会。这个项目拥有着非常活跃的开发者和用户社区,随着云原生和 k8s的推广,越来越多的公司的运维都是使用 Prometheus + Grafana(可视化) 的这一套。

Prometheus 以时序数据的形式收集和存储其指标,同时支持添加自定义 label 的可选键值对

监控对象

  1. 硬件状态:电源状态、CPU 状态、机器温度、风扇状态...
  2. 服务器基础:CPU,内存,磁盘,网络 使用情况
  3. 数据库: MySQL, ES ...
  4. 中间件:Nginx, MQ..
  5. 应用:QPS,接口延时,线程数...

Prometheus 优势

其他方案

  • Zabbix: 1998 年诞生... 属于传统主机监控,主要用于物理主机,交换机,网络等监控
  • Graphite: 专注于两件事,存储时序数据, 可视化数据, 其它功能都要安装插件实现, Prometheus 功能丰富:趋势,查询...
  • InfluxDB: 时序数据库... 监控部分自己搞,prometheus 不仅仅局限于存储时序数据
  • Nagios:90 年代诞生...
  • Sensu :可以看作 Nagiosde 的升级版本
  • Open-falcon:小米开源,社区活跃度一般

优势

  • 云原生支持好,K8s 和 Etcd 等一列项目都提供了对 Prometheus 的原生支持,是目前容器监控最流行的方案
  • Prometheus 属于一站式监控告警平台,依赖少,功能齐全。
  • 多维数据模型,聚合统计更方便
  • 强大的查询语句

劣势

  • 数据存储扩展性不够好

Prometheus 架构

  1. Sever:抓取(pull 模式)和存储时序数据,提供查询接口
  2. Exporter:服务监控上报数据,如 MySQL、Redis、Node Exporter
  3. AlertManger:告警通知
  4. Pushgetaway: 支持主动向 Sever push 数据,适用于生命周期短暂的批处理的任务。

Prometheus architecture

安装与使用

安装 官方教程

走过的一个坑

  • Prometheus 使用 docker 安装,node exporter 在本机跑,网络不通。建议不使用 docker 安装

前提

image-20211206203629854

默认有两个 label: jobinstance,

  • job 指的监控对象,这里 node exporter 是官方提供的监控机器状态的
  • instance 是监控服务地址,一个 job 一般对应多个 instance。

node exporter 提供的监控数据都以 node_开头,下图是 Prometheus 页面中展示的 cpu 负载情况看板。prometheus 提供的可视化功能比较弱,一般搭载 Grafana 使用

image-20211206204535450

image-20211207143641726

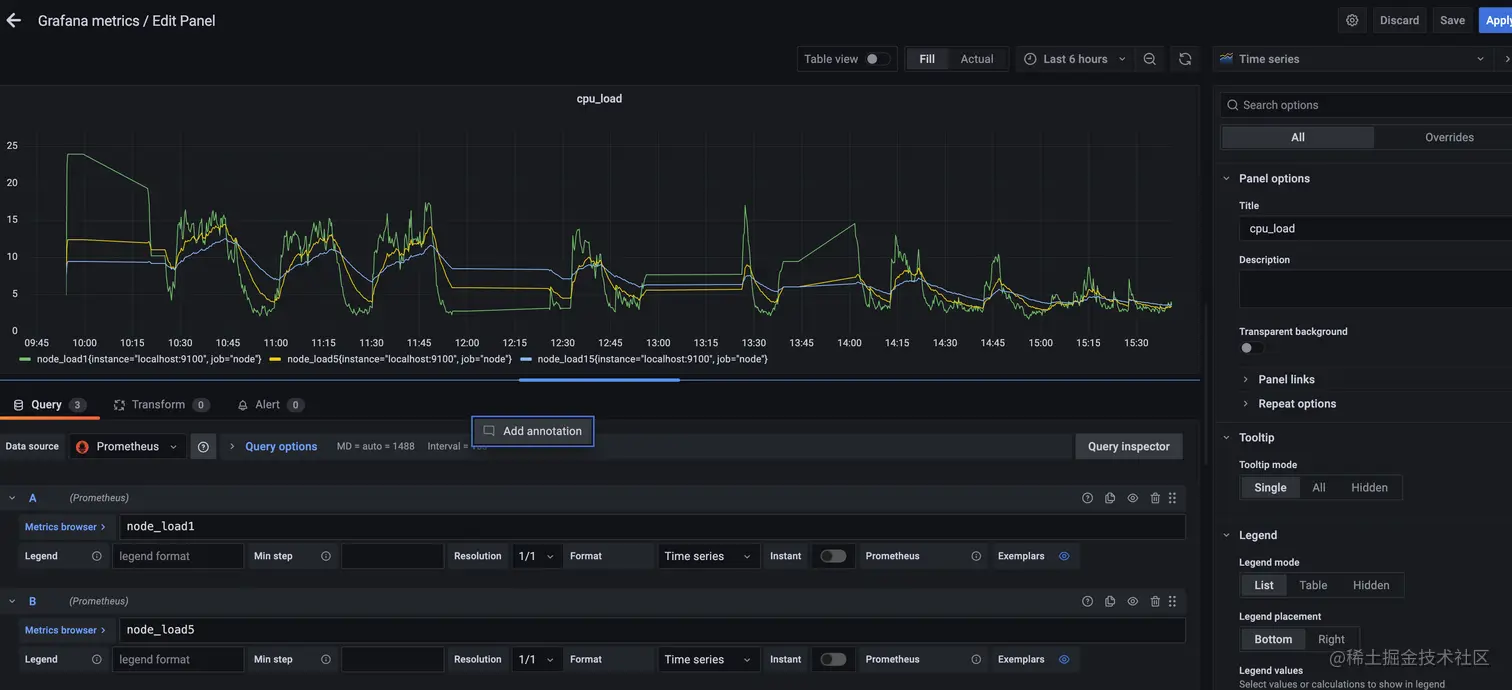
  • Add panel, 如下图,我在 Grafana 中增加了 cpu_load 的监控看板,可视化功能强大不少

image-20211207154341339

  • 手动添加看板比较麻烦,可以使用 Grafana 模版库

    1. 模版库中搜索 node_exporter, 复制 ID

    2. 在 Grafana 界面操作: + -> import -> 粘贴 ID -> 选择导入的 prometheus 数据源

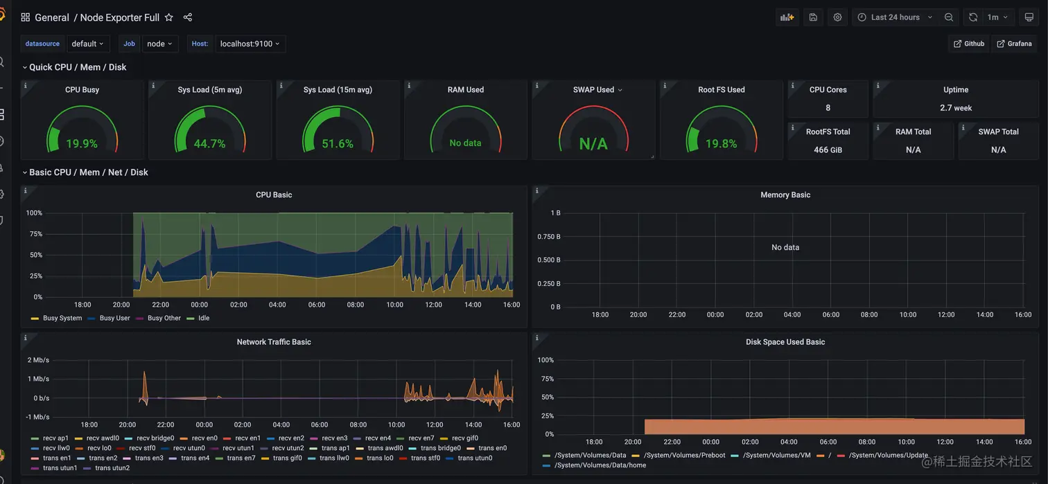
    一个监控主机数据的完整监控看板就诞生了!

    image-20211207160620537

总结

  1. 介绍了 Prometheus 是什么,它流行的原因
  2. 介绍了 Prometheus 的总体架构
  3. 利用 Prometheus、Grafana 、node exporter 展示了快速搭建一个监控看板的过程

下期预告

  1. Prometheus 数据类型介绍
  2. Prometheus 查询语句 PromQL 介绍

参考

  1. prometheus.io/
  2. www.cncf.io/
  3. songjiayang.gitbooks.io/prometheus/…