prometheus+grafana替代Zabbix监控springboot

1,964 阅读2分钟

这是我参与11月更文挑战的第26天,活动详情查看:2021最后一次更文挑战

1.下载可视化模板

通过上文可知grafana为显示页面,所以本文提供一份监控springboot的json页面供大家下载。

链接:pan.baidu.com/s/1h5yrTsqU… 提取码:ehbv

2.配置SpringBoot

1.修改pom

<?xml version="1.0" encoding="UTF-8"?>
<project xmlns="http://maven.apache.org/POM/4.0.0" xmlns:xsi="http://www.w3.org/2001/XMLSchema-instance"
	xsi:schemaLocation="http://maven.apache.org/POM/4.0.0 http://maven.apache.org/xsd/maven-4.0.0.xsd">
	<modelVersion>4.0.0</modelVersion>
	<parent>
		<groupId>org.springframework.boot</groupId>
		<artifactId>spring-boot-starter-parent</artifactId>
		<version>2.1.3.RELEASE</version>
		<relativePath/> <!-- lookup parent from repository -->
	</parent>
	<groupId>com.dalaoyang</groupId>
	<artifactId>springboot2_prometheus</artifactId>
	<version>0.0.1-SNAPSHOT</version>
	<name>springboot2_prometheus</name>
	<description>springboot2_prometheus</description>

	<properties>
		<java.version>1.8</java.version>
	</properties>

	<dependencies>
		<dependency>
			<groupId>org.springframework.boot</groupId>
			<artifactId>spring-boot-starter-actuator</artifactId>
		</dependency>
		<dependency>
			<groupId>org.springframework.boot</groupId>
			<artifactId>spring-boot-starter-web</artifactId>
		</dependency>
		<dependency>
			<groupId>org.springframework.boot</groupId>
			<artifactId>spring-boot-starter-test</artifactId>
			<scope>test</scope>
		</dependency>
		<dependency>
			<groupId>io.micrometer</groupId>
			<artifactId>micrometer-registry-prometheus</artifactId>
			<version>1.1.3</version>
		</dependency>
	</dependencies>


	<build>
		<plugins>
			<plugin>
				<groupId>org.springframework.boot</groupId>
				<artifactId>spring-boot-maven-plugin</artifactId>
			</plugin>
		</plugins>
	</build>

</project>

2.修改application.yml

management:
  endpoints:
    web:
      exposure:
        include: '*'
  metrics:
    tags:
      application: ${spring.application.name}
  health:
    redis:
      enabled: false

3.设置application

在启动问价中加入以下代码。 在这里插入图片描述

    @Bean
    MeterRegistryCustomizer<MeterRegistry> configurer(@Value("${spring.application.name}") String applicationName) {
        return (registry) -> registry.config().commonTags("application", applicationName);
    }

SpringBoot项目到这里就配置完成了,启动项目,访问http://ip:8080/actuator/prometheus即可看到返回值,这些值就是spring boot返回在前台页面的信息。 在这里插入图片描述

3.Prometheus配置

在prometheus配置监控我们的SpringBoot应用,完整配置如下所示。找到配置文件替换即可。

# my global config
global:
  scrape_interval:     15s # Set the scrape interval to every 15 seconds. Default is every 1 minute.
  evaluation_interval: 15s # Evaluate rules every 15 seconds. The default is every 1 minute.
  # scrape_timeout is set to the global default (10s).

# Alertmanager configuration
alerting:
  alertmanagers:
  - static_configs:
    - targets:
      # - alertmanager:9093

# Load rules once and periodically evaluate them according to the global 'evaluation_interval'.
rule_files:
  # - "first_rules.yml"
  # - "second_rules.yml"

# A scrape configuration containing exactly one endpoint to scrape:
# Here it's Prometheus itself.
scrape_configs:
  # The job name is added as a label `job=<job_name>` to any timeseries scraped from this config.
  - job_name: 'prometheus'
    static_configs:
    - targets: ['localhost:9090']
  - job_name: 'springboot_system' #监控任务名称
    scrape_interval: 5s
    metrics_path: '/actuator/prometheus'
    static_configs:
      - targets: ['localhost:8088']    #springboot端口号

启动Prometheus ,访问 ip:9090,然后按照下图操作,即可看到已经注册到Prometheus 的监控任务。 在这里插入图片描述

4.Grafana配置

输入ip:3000,可以进入grafana的可视化界面。

1.配置prometheus数据源 (ip:9090)

在这里插入图片描述 在这里插入图片描述

上图填写你prometheus地址,端口切记填写9090,点击save后,如果失败会有提示 。

2.导入可视化模板

然后导入上文下载好的可视化界面模板。 在这里插入图片描述

选择上文配置好的数据源,prometheus选项就是上文配置的数据源。 在这里插入图片描述

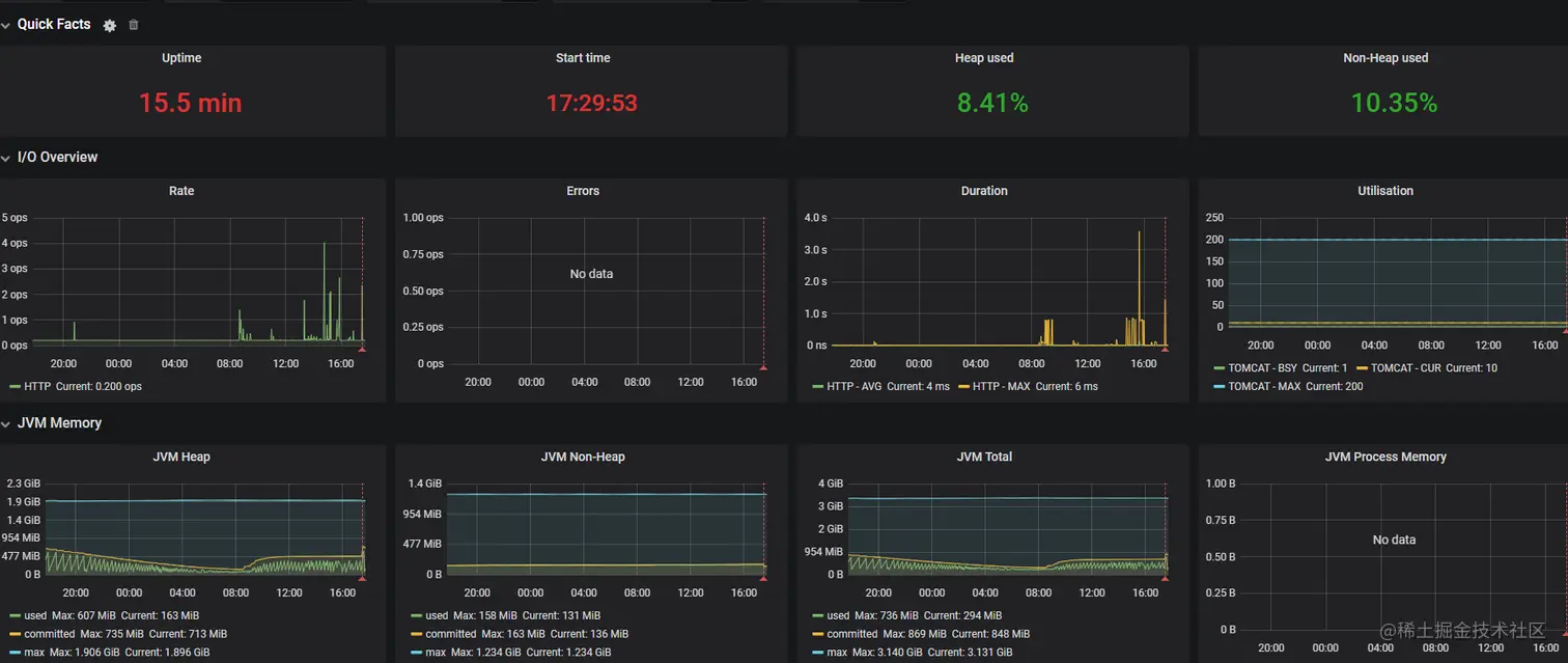
3.验证

在这里插入图片描述

出现以上画面 配置完成!