都2021年了你还不会java部署吗

152 阅读4分钟

今年双十一在不断的剁手,相信小伙伴们一定薅了不少服务器,本人也买了几台,前脚上车248,后脚又来了个11.11,直接被背刺,不过本人有幸抢到一台,嘿嘿!(不过现在新用户上车248只需要198)不多说,下边直奔主题,11.11有了,248有了,我们总不能让它们闲着,本人是一枚地道的Java搬砖工,下边就用这个248搭建一个之前学习的代码,下边是我的搭建笔记。

讲一下项目概述,对与大多数的开发者来说,项目中绝大多数都需要进行用户权限管理、认证、鉴权、加密、解密。这些功能整体实现思路基本一致,但是大部分项目都需要实现一次,这无形中就形成了巨大的资源浪费。本项目就是针对这个问题,提供了一套通用的权限解决方案-通用的权限管理系统。有了这个基础的架构之后,我们写代码可以直接二次开发这个项目,很大程度上可以减少我们的工作量,提高工作效率,这次正好趁着这个活动分享下我使用轻量服务器搭建项目的过程,做个简单的笔记记录。

1.工具准备

常言道,工欲善其事,必先利其器,首先上咱们的重中之重,配置为正宗2核4G8M带宽的腾讯云轻量服务器(ps,我参加的是轻量无忧计划),剩下的是1套Java的服务器环境配置。

image.png

首先讲一下环境,由于本人比较懒,用的是win的服务器,对于不擅长linux的人来说,相对的比较简单,贴一下需要准备的环境。

Mysql 5.7

Nacos1.14

Java1.8

Nginx1.18

​Redis​

在windows平台安装Java+Mysql+Redis+Nacos这些东西都比较简单,这里就不一一介绍了。

image.png

2.Nocos启动配置导入

2.1启动

前置条件:github下载nacos的包解压好。

进入nacos的bin目录,点击startup.cmd启动nacos,接着在服务器后台放行nocos端口8848,我们来浏览器打开,我的地址如下,

默认的user 和 password 是nacos/nacos

http://x.x.x.x:8848/nacos/#/login

image.png

2.2导入配置

登录nacos后台,新建命名空间pinda-dev,然后在配置列表,导入配置信息,尽管配置信息修改好了,我们还需要去修改配置信息中的mysql的连接信息,改成我们本机的mysql连接信息。

nacos配置信息

image.png 第二呢,我们需要去将我们的sql文件导入的mysql服务器中,在我们的服务器后台开放3306端口,使用本地的sql管理工具连接上,导入我们的初始的数据库信息,这样项目所需要的配置信息,我们就全部准备完毕了。

数据库信息

3.配置后端java服务

前置条件:服务器需要安装好java的环境并配置环境变量。

本项目后端主要有2个模块,1个是网关模块,1个是后台权限服务模块,java环境就不说如何安装了,直接在命令行输入命令启动项目

java -Dfile.encoding=UTF-8 -jar pd-auth-server.jar
java -Dfile.encoding=UTF-8 -jar pd-gateway.jar

运行cmd命令,依次启动2个服务

网关项目启动

image.png 权限服务启动

image.png

4.安装配置Nginx

前置条件:从网上下载nginx windows版本

将我们本地打包好的前端vue项目上传到服务器,放入到和nginx同目录下,接着我们需要去修改nginx的配置信息,在如下目录

image.png 修改端口为8080 (记得在服务器防火墙放行8080端口)

修改前端vue项目路径信息

修改后端的api接口,不过这里并没有使用到,我是在vue项目中直接打包的服务器的接口地址。

image.png

接着切换路径到如下目录,执行命令启动nginx

nginx.exe

image.png

前端项目已经启动好了,我们可以去打开看看能访问不!

我的已经正常访问了,如果部署的后端项目没问题的话,​​验证码​​是可以正常加载出来的,点击验证码可以切换验证码,下面我们测试使用

账户和password  登录。

http://x.x.x.x:8080

image.png

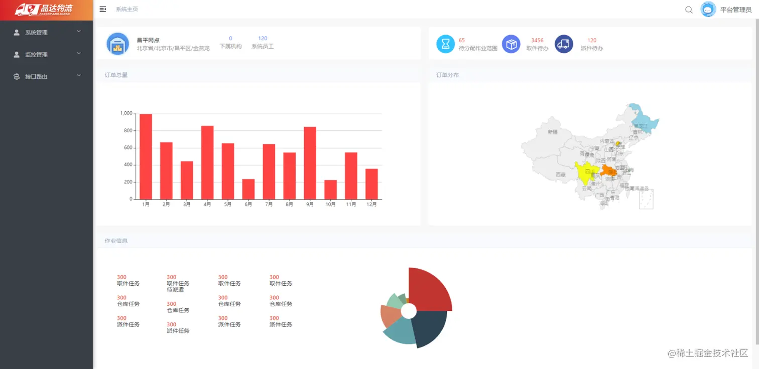
登录成功后后台首页展示

image.png

登录日志

image.png

以上只是学习的记录,特此发布出来,希望可以帮助到小伙伴们!

如果你也想这样搭建项目,那肯定需要1台和我1样配置的服务器。如果你没有服务器,腾讯云现有就有活动,新用户去购买248只需要198元,活动链接:​​https://curl.qcloud.com/sR6KJoH0​

上边就是我的轻量使用教程,多谢小伙伴的观看。如有不对,还请指教。