推荐一款基于nodejs+koa+vue开发的开源智慧物业系统

23,468 阅读2分钟

logo.jpg

「e家宜业」开源智慧物业系统

无加密,无阉割,来一次真正的开源!

项目介绍

「e家宜业」是一整套智慧物业解决方案。实现了微信公众号、小程序、PC、H5、智能硬件多端打通,旨在提升物业公司效率、规范物业服务流程、提升物业服务满意度、加强小区智慧化建设、便捷业主服务。 后端采用Koa + Typescript轻量级构建,支持分布式部署;前端使用vue + view-design开发。

希望通过开源促进产品的发展,能够结识有趣的灵魂,有想法的朋友。

项目地址:gitee.com/chowa/ejyy github.com/chowa/ejyy

官网地址:ejyy.chowa.cn

QQ交流群

技术亮点

  • 自主独立研发,无阉割、无加密、真正的开源
  • web中台页面采用view-design开发,清爽易用
  • 轻量级开发方案,借助node.js高io、异步、cluster等特性
  • 完善的权限管理,精细到每一个菜单
  • 对接公众号和小程序,数据打通
  • 精细的ui界面和流畅的交互动画
  • 前后分离,二次开发方便
  • 支持定时任务和长连接
  • 可对接小区硬件设备

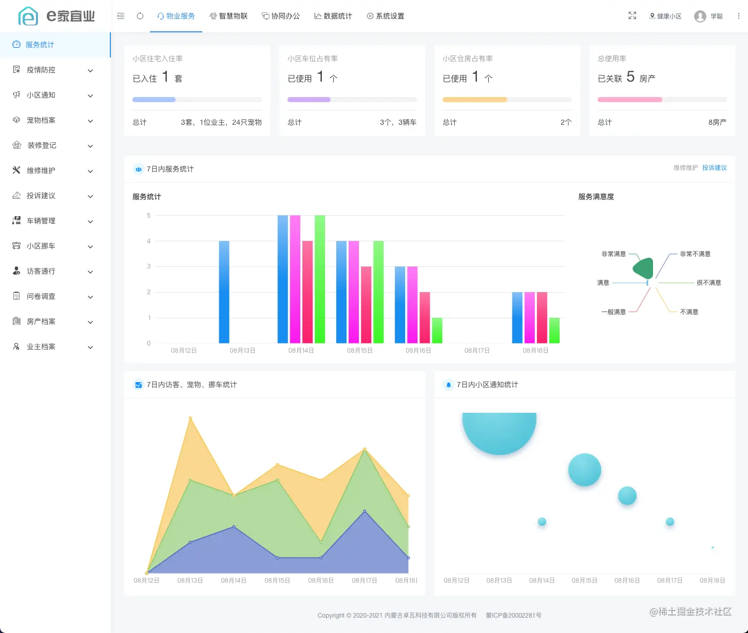
页面展示

web端

web1.png

web2.jpg

web3.jpg

web4.jpg

web5.jpg

web6.jpg

web7.jpg

web8.jpg

web9.jpg

web10.jpg

web11.jpg

业主端

员工端

如何部署

服务器环境推荐要求

  • Nignx
  • Node.js 12.1.0
  • MySQL 5.7
  • Redis

部署文档

智能硬件

门禁类产品推荐使用凯帕斯(K-pass)

演示

web中台

演示版为saas多物业公司版本,小区开通上略有差异

pc.ejyy.chowa.cn

微信扫描下方二维码,关注公众号后,输入“e家宜业”获取体验账号和密码

chowa-qrcode.jpg

注意!!!!!!!!!!
该环境仅用来体验,我们会定时清理、重置数据!
请勿修改体验账号的密码!
不要在体验环境中发垃圾信息!尤其是一串随意敲打的英文和数字!!!
请勿在环境中添加、发布不良信息!发布不良信息会封IP

如无法访问,请查看是否被封了IP,封禁IP列表

微信公众号

oa-qrcode.jpg

业主小程序

ump-qrcode.jpg

物业员工小程序

pmp-qrcode.jpg

参与开发

欢迎反馈问题 欢迎提交代码