低代码平台,JeecgBoot v3.0版本发布—新里程牌开始,迎接VUE3版本到来

1,633 阅读13分钟

项目介绍

JeecgBoot是一款基于代码生成器的低代码平台!前后端分离架构 SpringBoot2.x,SpringCloud,Ant Design&Vue,Mybatis-plus,Shiro,JWT 支持微服务。强大的代码生成器让前后端代码一键生成! JeecgBoot引领低代码开发模式(OnlineCoding-> 代码生成-> 手工MERGE), 帮助解决Java项目70%的重复工作,让开发更多关注业务。既能快速提高效率,节省成本,同时又不失灵活性!

当前版本:v3.0 | 2021-11-01

源码下载

技术文档

升级日志

迎接VUE3到来的衔接版本,后台为VUE3兼容做了一些优化和升级工作,并彻底重构了Online查询逻辑,支持更多数据库含国产和解决SQL漏洞问题。Vue3.0新版研发工作进入尾声,2022年将是JeecgBoot的VUE3里程碑元年。

严重Bug修复

  • Online三级联动组件,列表翻译有问题
  • Online表单权限控制页面打开报错 I4E0NO
  • Online功能测试详情里的ID隐藏
  • Online表单重复rowKey属性定义,导致IE11不兼容
  • Online js增强点击无效 #2912
  • WebMvcConfiguration升级,后端将long转为string后,导致分页报错和时间类型等问题 #3058 #3057 #3051 #3041 I4BNGY
  • 升级mybatisPlus后,多租户插件导致SqlServer兼容问题,sql解析多了一个字段column #2915

低代码升级

  • 升级积木报表到最新版本 1.4.0
  • 升级代码生成器,支持vue3页面的生成,vue3版本即将出炉!
  • 升级Minidao 支持配置多数据源
  • 为了VU3新版UI出炉,后端做了兼容性改造(相关请求、代码生成器、生成器模板、权限接口等)
  • 重构Online表单、Online报表查询逻辑,兼容更多数据库(包括国产数据库)
  • 重构Online表单同步逻辑,兼容更多数据库(包括国产数据库)
  • 解决Online表单和Online报表的查询SQL注入漏洞问题
  • Online表单java增强新增http模式
  • Online表单关联查询问题,只勾选一个附表,结果生成了两个附表的sql
  • Online报表配置SQL解析,不支持 “ >= ”
  • Online子表增加组件textarea
  • Online 用户组件,支持唯一校验
  • Online存在服务器目录遍历漏洞,限制只有admin用户才有权限 #3060
  • online单表加入外键修改失败问题 I4BXOH I49F81
  • Online报表支持安全模式配置,数据源选择在安全模式下为必填
  • 【Online表单】修复ERP风格不能保存的问题
  • 【Online报表】字典和href互斥
  • online表单,附表用户选择组件支持属性 {“multiSelect”:false}
  • 前端地域翻译写法简化
  • JVXETable新增后台查询三级联动示例
  • JVXETable新增多级联动
  • ShiroToken验证异常AuthorizationException不能被Spring统一拦截(过滤器异常)I40JKA
  • 代码生成器一对多,子表组件支持选择部门、选择用户控件生成
  • Online表单支持自定义弹出表单宽度
  • 升级Mysql驱动包,解决MySQL JDBC XXE漏洞(CVE-2021-2471)

Issues修复

  • Online表单对接积木报表接口参数不匹配问题 #3106 #3072 #2994
  • 授权首页菜单后,自定义首页功能不生效 #3069
  • 第三方APP消息测试问题 “字段太长,超出数据库字段的长度” 解决方案 #2898
  • SQL to parse以后与sqlserver不兼容 #2915
  • online java 增强当设置的增强过多时,显示异常 #2880
  • online文本太长时,会遮挡页面 issues/I44F0R
  • oline在线内嵌子表主表与附表,设置扩展参数限制宽度不起作用 #2881
  • online点击详情,出现id,好难看 #2922
  • 升级2.4.6后Online表单开发无法使用“一对多”的“ERP主题” I468JY
  • JVXETable联动展示与选择BUG #2867
  • 2.4.6 钉钉人员同步时手机号未能正确同步 I471XE
  • 微服务版集成企业微信单点登录 #2959
  • JEditable 下子表 addBefore()方法,在其中自定义调用其他方法不生效如何解决 #2939
  • 字段label设置过长被遮盖怎么解决? #3046
  • Online表单,两个在线表单tab之间切换,产生多余查询 #3016
  • 在线表单功能,内嵌主题“高级查询”按钮权限设置完不起作用 #3020
  • 自定义按钮如何选多条数据?? #3032
  • online表单用户组件控件类型 支持唯一性校验规则 #2949
  • online在线表单加载字典错误导致页面崩溃 #I49F4F
  • 在多数据源管理,添加新数据源时mysql5.7和Postgresql冲突 #2918
  • 数据库脚本中,sys_dict_item表“数据库类型”的item_value值重复问题 #2914
  • JTreeSelect在树结构没有子节点的情况下依然显示展开箭头 #2885
  • 扩展配置的弹窗宽度和默认全屏对 内嵌子表 和 TAB主题 无效 I46AQR
  • Online报表配置-SQL解析,不支持 “ >= ” #2985
  • 同步钉钉人员到本地错误 #2990
  • ShiroToken验证异常AuthorizationException不能被Spring统一拦截(过滤器异常)#I40JKA
  • 联动组件显示问题 #3084
  • 导入定时任务,并不会被启动和调度,需要手动点击启动,才会加入调度任务中 #2986
  • Online表单如果是附表,控件类型选项缺少了多行文本、富文本框等 #2948
  • 【Online表单开发】移除表单,没有删除关联表数据 #2988
  • 省市三级联动列表无法显示 I48I0E
  • 【2.4.6】在线开发的排序存在打开新页面tab而带前面tab页有点击过排序字段会导致报错 I47FEZ
  • JEditableTable 表头多选框如何默认选中 I49IE7
  • 消息队列中报微服务Feign异常 I49ENE
  • Online在线表单保存失败问题 I49F81
  • online表单权限控制页面打开报错 I4E0NO
  • 附表部门、用户控件有问题 #3088
  • autopoi模板导出,赋值的方法建议增加空判断或抛出异常说明。 #3005
  • jpopup 表格key重复BUG #3121
  • oracle路由网关新增小bug I4EV2J
  • Online 存在SQL注入问题 #3075
  • online 报表中类型配置为日期(yyyy-MM-dd ),但是实际展示为日期时间格式(yyyy-MM-dd HH:mm:ss) #3042
  • online表单,附表用户选择器{"multiSelect":false}不生效,单表可以生效 #3036
  • 字典表翻译注解缓存未更新 #3061
  • 附表控件类型没有时间控件 I4C854
  • online报表查询条件配置了数据字典情况下首次选择下拉框的值,查询后,无法清空查询值 I4C23E
  • websocket报错 I4C0MU
  • 网关动态更新路由报错 I4C5QR
  • 微服务下路由网关删除或禁用某项,仍可以从网关路由到对应的服务中 I47DEM
  • 路由网关禁用Demo配置后,系统仍可以通过网关路由到Demo服务。I49457

Online重构兼容数据库

  • mysql 、mariadb 、oracle 、db2 、h2 、hsql 、sqlite 、postgresql 、sqlserver
  • 达梦数据库 、虚谷数据库 、人大金仓 、南大通用
  • Phoenix 、presto 、Gauss 、Firebird、clickhouse 、 OceanBase

为什么选择 JeecgBoot?

开源界“小普元”超越传统商业平台。引领低代码开发模式(OnlineCoding-> 代码生成器 -> 手工MERGE),低代码开发同时又支持灵活编码, 可以帮助解决Java项目70%的重复工作,让开发更多关注业务。既能快速提高开发效率,节省成本,同时又不失灵活性。

  • 采用最新主流前后分离框架(SpringBoot+Mybatis-plus+Ant-Design+Vue),容易上手; 代码生成器依赖性低,灵活的扩展能力,可灵活实现二次开发;
  • 开发效率很高,采用代码生成器,单表数据模型和一对多(父子表)、树列表等数据模型,增删改查功能自动生成,菜单配置直接使用(前端代码和后端代码都一键生成);
  • 代码生成器提供强大模板机制,支持自定义模板风格。目前提供四套风格模板(单表两套、一对多两套)
  • 封装完善的用户、角色、菜单、组织机构、数据字典、在线定时任务等基础功能。强大的权限机制,支持访问授权、按钮权限、数据权限、表单权限等
  • 零代码在线开发能力,在线配置表单、在线配置报表、在线配置图表、在线设计表单
  • 常用共通封装,各种工具类(定时任务,短信接口,邮件发送,Excel导入导出等),基本满足80%项目需求
  • 简易Excel导入导出,支持单表导出和一对多表模式导出,生成的代码自带导入导出功能
  • 集成简易报表工具,图像报表和数据导出非常方便,可极其方便的生成图形报表、pdf、excel、word等报表;
  • 采用前后分离技术,页面UI精美,针对常用组件做了封装:时间、行表格控件、截取显示控件、报表组件,编辑器等等
  • 查询过滤器:查询功能自动生成,后台动态拼SQL追加查询条件;支持多种匹配方式(全匹配/模糊查询/包含查询/不匹配查询);
  • 数据权限(精细化数据权限控制,控制到行级,列表级,表单字段级,实现不同人看不同数据,不同人对同一个页面操作不同字段
  • 在线配置报表(无需编码,通过在线配置方式,实现曲线图,柱状图,数据等报表)
  • 页面校验自动生成(必须输入、数字校验、金额校验、时间空间等);
  • 提供单点登录CAS集成方案,项目中已经提供完善的对接代码
  • 表单设计器,支持用户自定义表单布局,支持单表,一对多表单、支持select、radio、checkbox、textarea、date、popup、列表、宏等控件
  • 专业接口对接机制,统一采用restful接口方式,集成swagger-ui在线接口文档,Jwt token安全验证,方便客户端对接
  • 接口安全机制,可细化控制接口授权,非常简便实现不同客户端只看自己数据等控制
  • 高级组合查询功能,在线配置支持主子表关联查询,可保存查询历史
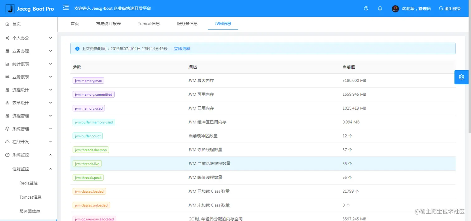
  • 提供各种系统监控,实时跟踪系统运行情况(监控 Redis、Tomcat、jvm、服务器信息、请求追踪、SQL监控)
  • 消息中心(支持短信、邮件、微信推送等等)
  • 集成Websocket消息通知机制
  • 提供APP发布方案:
  • 支持多语言,提供国际化方案;
  • 数据变更记录日志,可记录数据每次变更内容,通过版本对比功能查看历史变化
  • 平台UI强大,实现了移动自适应
  • 平台首页风格,提供多种组合模式,支持自定义风格
  • 提供简单易用的打印插件,支持谷歌、IE浏览器等各种浏览器
  • 示例代码丰富,提供很多学习案例参考
  • 采用maven分模块开发方式
  • 支持菜单动态路由
  • 权限控制采用 RBAC(Role-Based Access Control,基于角色的访问控制)

系统功能模块

├─系统管理
│  ├─用户管理
│  ├─角色管理
│  ├─菜单管理
│  ├─权限设置(支持按钮权限、数据权限)
│  ├─表单权限(控制字段禁用、隐藏)
│  ├─部门管理
│  ├─我的部门(二级管理员)
│  └─字典管理
│  └─分类字典
│  └─系统公告
│  └─职务管理
│  └─通讯录
│  └─多租户管理
├─Online在线开发(低代码)
│  ├─Online在线表单 - 功能已开放
│  ├─Online代码生成器 - 功能已开放
│  ├─Online在线报表 - 功能已开放
│  ├─Online在线图表(暂不开源)
│  ├─Online图表模板配置(暂不开源)
│  ├─Online布局设计(暂不开源)
│  ├─多数据源管理 - 功能已开放
├─积木报表设计器(低代码)
│  ├─打印设计器 - 功能已开放
│  ├─数据报表设计 - 功能已开放
│  ├─图形报表设计(支持Echart) - 功能已开放
│  ├─大屏设计器(暂不开源)
├─消息中心
│  ├─消息管理
│  ├─模板管理
├─代码生成器(低代码)
│  ├─代码生成器功能(一键生成前后端代码,生成后无需修改直接用,绝对是后端开发福音)
│  ├─代码生成器模板(提供4套模板,分别支持单表和一对多模型,不同风格选择)
│  ├─代码生成器模板(生成代码,自带excel导入导出)
│  ├─查询过滤器(查询逻辑无需编码,系统根据页面配置自动生成)
│  ├─高级查询器(弹窗自动组合查询条件)
│  ├─Excel导入导出工具集成(支持单表,一对多 导入导出)
│  ├─平台移动自适应支持
├─系统监控
│  ├─Gateway路由网关
│  ├─性能扫描监控
│  │  ├─监控 Redis
│  │  ├─Tomcat
│  │  ├─jvm
│  │  ├─服务器信息
│  │  ├─请求追踪
│  │  ├─磁盘监控
│  ├─定时任务
│  ├─系统日志
│  ├─消息中心(支持短信、邮件、微信推送等等)
│  ├─数据日志(记录数据快照,可对比快照,查看数据变更情况)
│  ├─系统通知
│  ├─SQL监控
│  ├─swagger-ui(在线接口文档)
│─报表示例
│  ├─曲线图
│  └─饼状图
│  └─柱状图
│  └─折线图
│  └─面积图
│  └─雷达图
│  └─仪表图
│  └─进度条
│  └─排名列表
│  └─等等
│─大屏模板
│  ├─作战指挥中心大屏
│  └─物流服务中心大屏
│─常用示例
│  ├─自定义组件
│  ├─对象存储(对接阿里云)
│  ├─JVXETable示例(各种复杂ERP布局示例)
│  ├─单表模型例子
│  └─一对多模型例子
│  └─打印例子
│  └─一对多TAB例子
│  └─内嵌table例子
│  └─常用选择组件
│  └─异步树table
│  └─接口模拟测试
│  └─表格合计示例
│  └─异步树列表示例
│  └─一对多JEditable
│  └─JEditable组件示例
│  └─图片拖拽排序
│  └─图片翻页
│  └─图片预览
│  └─PDF预览
│  └─分屏功能
│─封装通用组件	
│  ├─行编辑表格JEditableTable
│  └─省略显示组件
│  └─时间控件
│  └─高级查询
│  └─用户选择组件
│  └─报表组件封装
│  └─字典组件
│  └─下拉多选组件
│  └─选人组件
│  └─选部门组件
│  └─通过部门选人组件
│  └─封装曲线、柱状图、饼状图、折线图等等报表的组件(经过封装,使用简单)
│  └─在线code编辑器
│  └─上传文件组件
│  └─验证码组件
│  └─树列表组件
│  └─表单禁用组件
│  └─等等
│─更多页面模板
│  ├─各种高级表单
│  ├─各种列表效果
│  └─结果页面
│  └─异常页面
│  └─个人页面
├─高级功能
│  ├─系统编码规则
│  ├─提供单点登录CAS集成方案
│  ├─提供APP发布方案
│  ├─集成Websocket消息通知机制
│─流程模块功能 (暂不开源)
│  ├─流程设计器
│  ├─在线表单设计
│  └─我的任务
│  └─历史流程
│  └─历史流程
│  └─流程实例管理
│  └─流程监听管理
│  └─流程表达式
│  └─我发起的流程
│  └─我的抄送
│  └─流程委派、抄送、跳转
│  └─。。。
└─其他模块
   └─更多功能开发中。。

系统截图

PC端

手机端

PAD端

报表效果

大屏效果

欢迎吐槽,欢迎star~