7-TDengine集成Grafana实现日志数据可视化

1,664 阅读1分钟

背景

目前我们已经使用 TDengine 存储了大量的数据,这些数据一般要求以各种方式呈现给用户或者统计后传给上层业务。作为一款时序数据库,非常适合存储结构化的日志数据,类似于 InfluxDBTDengine 可以方便地与 Grafana 进行集成,整个过程无需任何代码开发, TDengine 中数据表的内容可以在仪表盘上进行可视化展现。这次我们先以 TDengine 自行记录的日志以及官方提供的 tdengine-grafana.json 数据屏来演示。

Note: TDengine 2.1.2.0 服务运行在 CentOS7 虚拟机上, Grafana 6.2.5 安装在 Windows 操作系统(Win10)上。

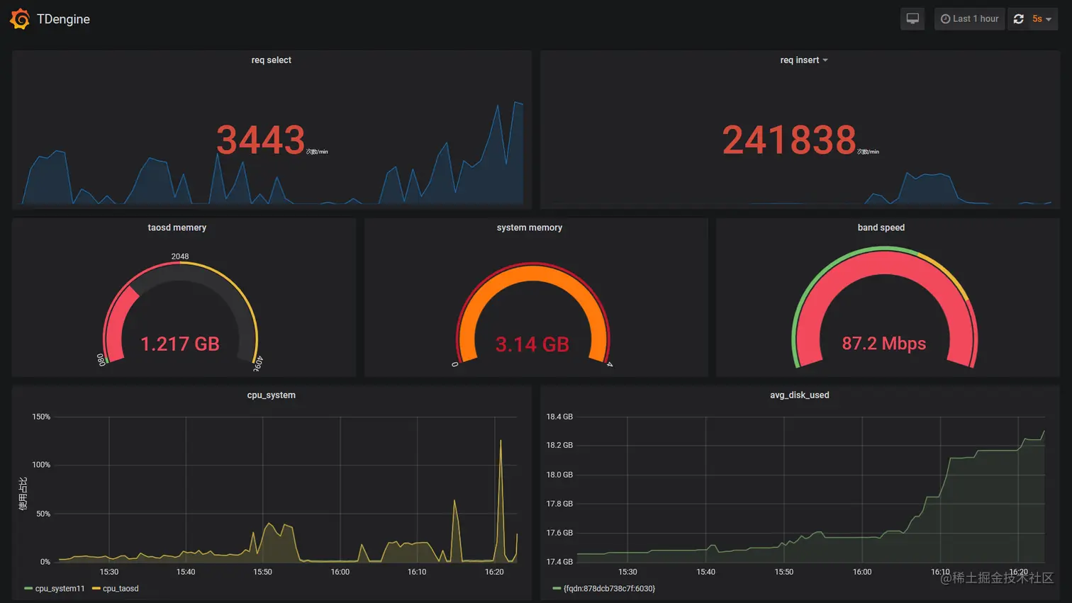
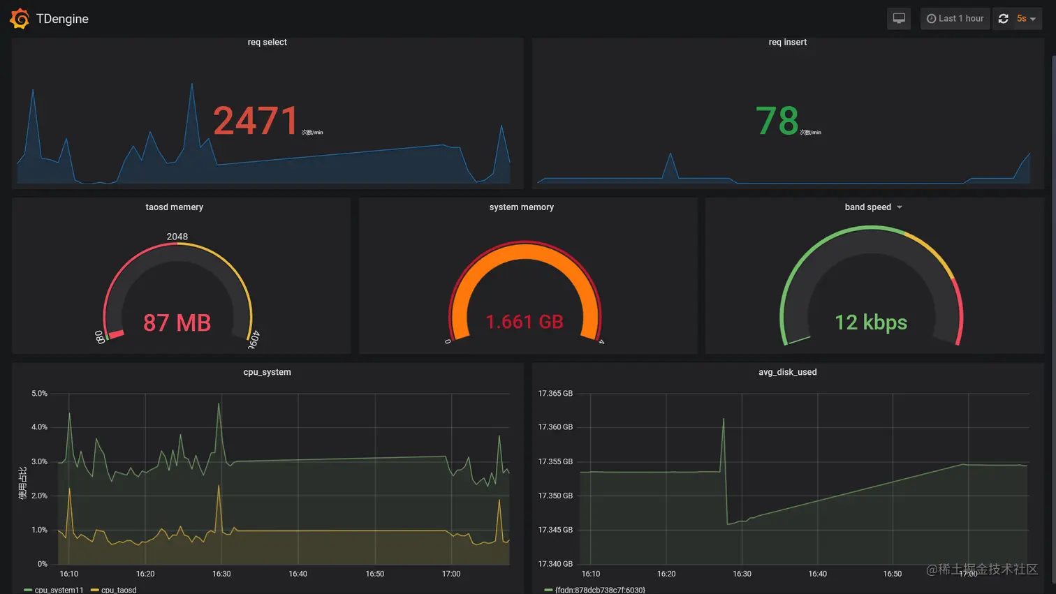
先看下效果

2021-08-02-GrafnaDashboard.jpg

TDengine的Grafana插件

  • 添加插件 将 TDengineGrafana 插件 /usr/local/taos/connector/grafanaplugin 目录拷贝到 D:\Applications\grafana-6.2.5\data\plugins\tdengine 目录

2021-08-02-Plugin.jpg

  • 启动Grafana

双击 D:\Applications\grafana-6.2.5\bin\grafana-server.exe

配置使用TDengine数据源

2021-08-02-TDengine.jpg

2021-08-02-Authentication.jpg

导入Dashboard

导入插件目录下的 tdengine-grafana.jsonD:\Applications\grafana-6.2.5\data\plugins\tdengine\dashboard\tdengine-grafana.json

2021-08-02-LoadJSON.jpg

2021-08-02-Log.jpg

2021-08-02-GrafanaDashboardInsert.jpg

TDengine的日志在Grafana中展示时用到的SQL

-- req_select
select sum(req_select) from log.dn where ts >= now-1h and ts < now interval(1m)

-- req_insert
select sum(req_insert) from log.dn where ts >= now-1h and ts < now interval(1m)

-- mem_taosd
select  max(mem_taosd)  from log.dn where ts >= now -10m and ts < now

-- mem_system
select  max(mem_system)  from log.dn where ts >= now -10h and ts < now

-- band_speed
select avg(band_speed)  from log.dn where ts >= now-1h and ts < now interval(1m)

-- cpu_system11
select  avg(cpu_system) from log.dn where ts >= now-1h and ts < now  interval(1s)

-- cpu_taosd
select  avg(cpu_taosd) from log.dn where ts >= now-1h and ts < now  interval(1s)

-- avg_disk_used
select avg(disk_used)  disk_used from log.dn where ts >= '2021-07-29T01:01:46.744Z' and ts < '2021-07-29T02:01:46.744Z' interval(1s) group by fqdn

遇到的问题

在上一步的 导入Dashboard 中,浏览器报错:

2021-08-02-ImportJSONError.jpg

解决方法:通过源码仓库的Issues查到了类似的问题,使用更新后的 tdengine-grafana.json 导入即可。

github.com/taosdata/TD…

github.com/taosdata/gr…

Reference


If you have any questions or any bugs are found, please feel free to contact me.

Your comments and suggestions are welcome!

本文已参与「新人创作礼」活动,一起开启掘金创作之路。