【弄nèng - Grafana】入门篇(三) —— Elasticsearch数据源绘制Graph

2,337 阅读5分钟

小知识,大挑战!本文正在参与“程序员必备小知识”创作活动

本文同时参与「掘力星计划」,赢取创作大礼包,挑战创作激励金

Graph panel 用来显示折线图,点图,柱状图等。 参考官网和Grafana---graph传送门 官网传送门

在这里插入图片描述

1. General

点击Title -- Edit进入编辑界面 进入如下界面: 在这里插入图片描述 属性解释

  • Repeat: 可以选择变量,根据变量增加减少图形(之后博客会详解复制)。
  • detail link: 可以添加http链接或者dashboard链接。
  • Title: 可以使用变量(之后博客会详解变量)

1.1 Drilldown / detail link

dashboard和超链接属性不同 在这里插入图片描述

absolute使用 在这里插入图片描述 配置好后返回主页面,点击图形右上角进行跳转,生成的连接是 www.baidu.com/?from=now-6… 在这里插入图片描述 dashboard使用 在这里插入图片描述 Dashboard填写系统中已存在的dashboard名称,参数用var-*格式,可以自动填充到变量中。

2. Metrics

指标配置,每个数据源提供不同的选项,我这里用的是Elasticsearch。 在这里插入图片描述

2.1 Query

使用lucene查询语句。lucene语法可以参看传送门 语法中也可以使用变量。 为了测试我们先创建一个level变量(详细变量使用之后博客会详解)

es变量语法:

语法描述
{“find”: “fields”, “type”: “keyword”}返回索引类型为的字段名称列表keyword。
{“find”: “terms”, “field”: “@hostname”, “size”: 1000}返回指定字段的值列表。查询将使用当前仪表板时间范围作为查询时间范围。
{“find”: “terms”, “field”: “@hostname”, “query”: ‘“’}使用术语聚合和指定的lucene查询过滤器返回指定字段的值列表。查询将使用当前仪表板时间范围作为查询时间范围。

在这里插入图片描述 我们创建了一个level变量。在Query中使用变量查询。 在这里插入图片描述 如上配置,是查询level = 变量选择的并且 appname=itcloud_test 的文档。之后根据时间聚合,查询每个聚合的文档数。

2.2 Metrics指标

可选指标如下: 在这里插入图片描述

  • Unique Count: 根据某个字段去重的意思,例如统计IP数。

2.3 Group by

聚合分组方式,每个指标属性不同 在这里插入图片描述

Date Histogram 在这里插入图片描述 Terms 在这里插入图片描述

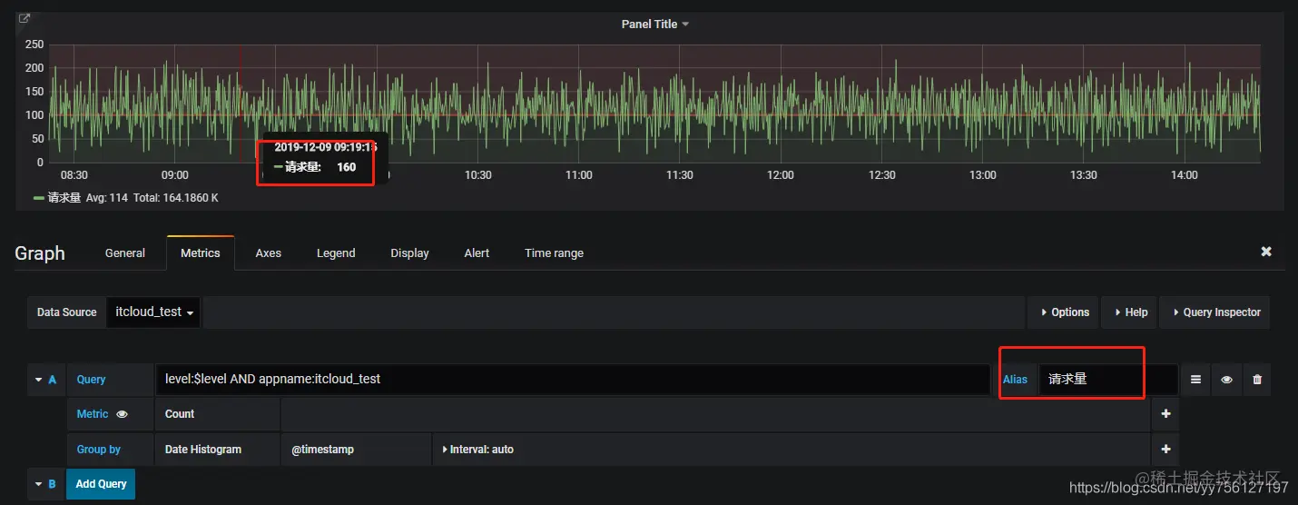
2.4 别名使用

1.固定值,一般用于多个query,例如一个图标中同时显示请求量和相应耗时 在这里插入图片描述

  1. 使用分组变量 在这里插入图片描述

3.Axes

在这里插入图片描述

3.1 Left Y/Right Y

可以使用以下方式自定义“Left Y”和“Right Y”:

  • Unit -Y值的显示单位
  • Scale-Y轴的间隔度。选择“log base 2”以double的速度递增,(0、1、2、4、8.。。),选择“log base 32”,就是(0、1、32.....)
  • Y-Min-最小Y值。(默认为自动)
  • Y-Max-最大Y值。(默认为自动)
  • 小Decimals -控制Y值显示多少个小数位(默认为自动)
  • Label -Y轴标签(默认为“”) 也可以通过在Show中取消选中相应的框来隐藏轴。

3.2 X-Axis

  • show: 是否显示
  • Mode: 有三个模式,Time, Series, Histogram,默认为Time。

Series模式 如果是时间聚合就根据metrics进行分组展示,如果是terms聚合就根据聚合桶进行展示。 在这里插入图片描述 Histogram模式 直方图模式,根据区间内值得范围分割成直方图 在这里插入图片描述

3.3 Y-Axes

  • Align -选中以按值对齐左右Y轴(默认为未选中/ false)
  • Level- 选中“ 对齐”时可用。从Y = 0(默认值0)开始,用于左右Y轴对齐的值

4. Legend

在这里插入图片描述 Options

  • show:是否显示图例
  • as table:作为表格样式显示
  • to the right:显示在右边

Values

  • 可以在图例名称旁边显示其他值:
  • Min -指标查询返回的所有值的最小值
  • Max-指标查询返回的所有值的最大值
  • Avg-指标查询返回的所有值的平均值
  • Current -指标查询返回的最后一个值
  • Total-指标查询返回的所有值的总和
  • Decimals -控制多少小数显示图例值(和图形悬停提示)

Hide series 隐藏序列null或者0,默认不选择

  • With only nulls - Value=null (default unchecked)
  • With only zeros - Value=zero (default unchecked)

5. Display

显示样式控制图形的视觉属性。

5.1 Draw option

在这里插入图片描述 Draw Modes Bars(柱状图)、lline(拆线图)、Points(点)

Mode Options Fill(充满区域透明度),Line Width(线宽度),Staircase(是否阶梯)

Hover tooltip

  • Mode - 控制将鼠标悬停在某个时间点上时“所有系列”或“单个”(默认为“所有系列”)在工具提示中显示多少个系列。
  • 排序顺序 -控制工具提示中显示的序列的排序方式(无,升序或降序)(默认为无)。

stacking&Null value

  1. stack: 多series是否堆叠显示
  2. percent: 百分比
  3. Null value: 空值怎么显示(connected:null值被忽略,直线直接跳转到下一个值,null:空值被保留为空,这将在图中留下空白区域,null as zero:空值被绘制为零值)

5.2 Series overrides

本部分允许系列的呈现方式与其他系列不同。例如图形中有多个折线图,可以单独设置每个折线图属性。 在这里插入图片描述

5.3 Thresholds

阈值 :可以写多条阈值在界面上显示,在图表中更容易查看。

在这里插入图片描述

5.4 Time regions

时间区域使您可以突出显示图表中的某些时间区域,以使其更易于查看,例如周末,工作时间和/或下班时间。 在这里插入图片描述

6. Alert

告警,使用该功能需要配置邮箱(后续详解)

7. Time range

时间范围,时间范围允许你覆盖全局时间,使该图形不跟随全局时间改变 在这里插入图片描述

  • Override relative time: 使该图标不随全局时间改变,例如1h,代表始终显示now-1h之间的数据
  • Add time shift: 时移,将现在时间减去设定时间 如图的意思是,先now- 30m 到 now- 30m再减去1h。最后的时间范围是(now-30m-1h)~(now-30m)

8. 多个值案例

8.1 Metrics

在这里插入图片描述

8.2 Axes

在这里插入图片描述

8.3 Display

在这里插入图片描述 在这里插入图片描述

8.4 效果

在这里插入图片描述