Prometheus玩转K8S监控+应用监控

503 阅读3分钟

小知识,大挑战!本文正在参与“程序员必备小知识”创作活动。

背景

我们项目虽然使用k8s帮助我们践行任务编排已经有一年多了,k8s使用的是阿里云的(毕竟没有运维),阿里云自带免费的一些监控比较有限,于是我们决定自己来搭建一套完整的k8s监控体系

选型

面对众多的监控选择,我们选择了云原生监控Prometheus Operator + Grafana = kube-prometheus stack 来帮助我们构建监控体系

实践

kube-prometheus stack基本要求为

  • Kubernetes 1.16+
  • Helm 3+

1. 添加helm仓库

helm repo add prometheus-community https://prometheus-community.github.io/helm-charts
helm repo update

2. 拉取prometheus-stack包

helm  pull prometheus-community/kube-prometheus-stack
tar xf kube-prometheus-stack.tar.gz

3. 更改一些仓库源

解压后可以看到如下文件

image.png 我们需要去cat values.yaml | grep 'k8s.gcr.io'找出官方的镜像包,替换为国内能访问的资源

patch:
      enabled: true
      image:
        repository: k8s.gcr.io/ingress-nginx/kube-webhook-certgen
        tag: v1.0
        sha: "f3b6b39a6062328c095337b4cadcefd1612348fdd5190b1dcbcb9b9e90bd8068"
        pullPolicy: IfNotPresent
      resources: {}
      ......

我们将找到如上所示,将其替换为 registry.aliyuncs.com/google_containers/kube-webhook-certgen

对 charts 文件夹下做同样的操作

4. 对资源做一些调整

根据 values.yaml 对相关的一些资源可以针对自己机器情况做出一些调整,对各个资源如下的配置做一些调整

resources:
   limits:
     cpu: 200m
     memory: 50Mi
   requests:
     cpu: 100m
     memory: 30Mi

对于需要暴露的 grafana prometheus等资源需要暴露的开启 ingress,对于数据需要持久化的配置

持久化配置,举grafana为例,其它的对应的创建,并在相应的机器上创建对应的路径

apiVersion: storage.k8s.io/v1
kind: StorageClass
metadata:
  name: grafana-storage
provisioner: kubernetes.io/no-provisioner
reclaimPolicy: Delete
volumeBindingMode: WaitForFirstConsumer
---
apiVersion: v1
kind: PersistentVolume
metadata:
  finalizers:
  - kubernetes.io/pv-protection
  name: grafana-storage-pv
spec:
  accessModes:
  - ReadWriteOnce
  capacity:
    storage: 20Gi
  local:
    path: /opt/data/grafana
  nodeAffinity:
    required:
      nodeSelectorTerms:
      - matchExpressions:
        - key: category
          operator: In
          values:
          - monitoring
  persistentVolumeReclaimPolicy: Delete 
  storageClassName: grafana-storage
  volumeMode: Filesystem

对应的存储配置

alertmanager:
  config:
    global:
      resolve_timeout: 5m
    templates:
    - '/etc/alertmanager/config/*.tmpl'
    route:
      group_by: ['job']
      group_wait: 30s
      group_interval: 5m
      repeat_interval: 12h
      receiver: webhook
      routes:
      - match:
          alertname: Watchdog
        receiver: 'webhook'
    receivers:
    - name: webhook
      webhook_configs:
      - url: "http://prometheus-alter-webhook.monitoring.svc:9000"
        send_resolved: false
  ingress:
    enabled: true
    hosts:
    - altermanager.domian.com
  alertmanagerSpec:
    image:
      repository: quay.io/prometheus/alertmanager
      tag: v0.21.0
      sha: ""
    replicas: 1
    storage:
      volumeClaimTemplate:
        spec:
          storageClassName: alertmanager-storage
          accessModes: ["ReadWriteOnce"]
          resources:
            requests:
              storage: 50Gi
    affinity: 
      nodeAffinity:
        requiredDuringSchedulingIgnoredDuringExecution:
          nodeSelectorTerms:
          - matchExpressions:
            - key: category
              operator: In
              values:
              - monitoring
grafana:
  adminPassword: aaaaaaa
  ingress:
    enabled: true
    hosts:
    - grafana.domain.com
  persistence:
    type: pvc
    enabled: true
    storageClassName: grafana-storage
    accessModes:
      - ReadWriteOnce
    size: 20Gi
prometheusOperator:
  affinity: 
    nodeAffinity:
      requiredDuringSchedulingIgnoredDuringExecution:
        nodeSelectorTerms:
        - matchExpressions:
          - key: category
            operator: In
            values:
            - monitoring
prometheus:
  ingress:
    enabled: true
    hosts:
    - prometheus.domain.com
   
  prometheusSpec:
    affinity: 
      nodeAffinity:
        requiredDuringSchedulingIgnoredDuringExecution:
          nodeSelectorTerms:
          - matchExpressions:
            - key: category
              operator: In
              values:
              - monitoring
    storageSpec: 
      volumeClaimTemplate:
        spec:
          storageClassName: prometheus-storage
          accessModes: ["ReadWriteOnce"]
          resources:
            requests:
              storage: 400Gi

基于服务发现配置应用

    additionalScrapeConfigs:
      - job_name: eureka-ds
        eureka_sd_configs:
          - server : 'eureka 地址'
        relabel_configs:
          - source_labels: ["__meta_eureka_app_instance_metadata_prometheus_path"]
            action: replace
            target_label: __metrics_path__
            regex: (.+)
          - source_labels: [__address__, __meta_eureka_app_instance_metadata_prometheus_port]
            action: replace
            regex: ([^:]+)(?::\d+)?;(\d+)
            replacement: $1:$2
            target_label: __address__

springboot应用配置

eureka.instance.metadata-map.prometheus.scrape = true
eureka.instance.metadata-map.prometheus.path = ${server.servlet.context-path}/actuator/prometheus
management.endpoints.web.exposure.include = *
management.metrics.tags.application = ${spring.application.name}

引入相应的pom

<dependency>
    <groupId>org.springframework.boot</groupId>
    <artifactId>spring-boot-starter-actuator</artifactId>
</dependency>
<dependency>
    <groupId>io.micrometer</groupId>
    <artifactId>micrometer-registry-prometheus</artifactId>
</dependency>

5. 启动部署

创建 namespace

kubectl create ns monitoring

启动

helm install mon -n monitoring kube-prometheus-stack --debug

启动完成后,将会看到如下效果

image.png

k8s dashboard,自己切换相应的dashboard

image.png

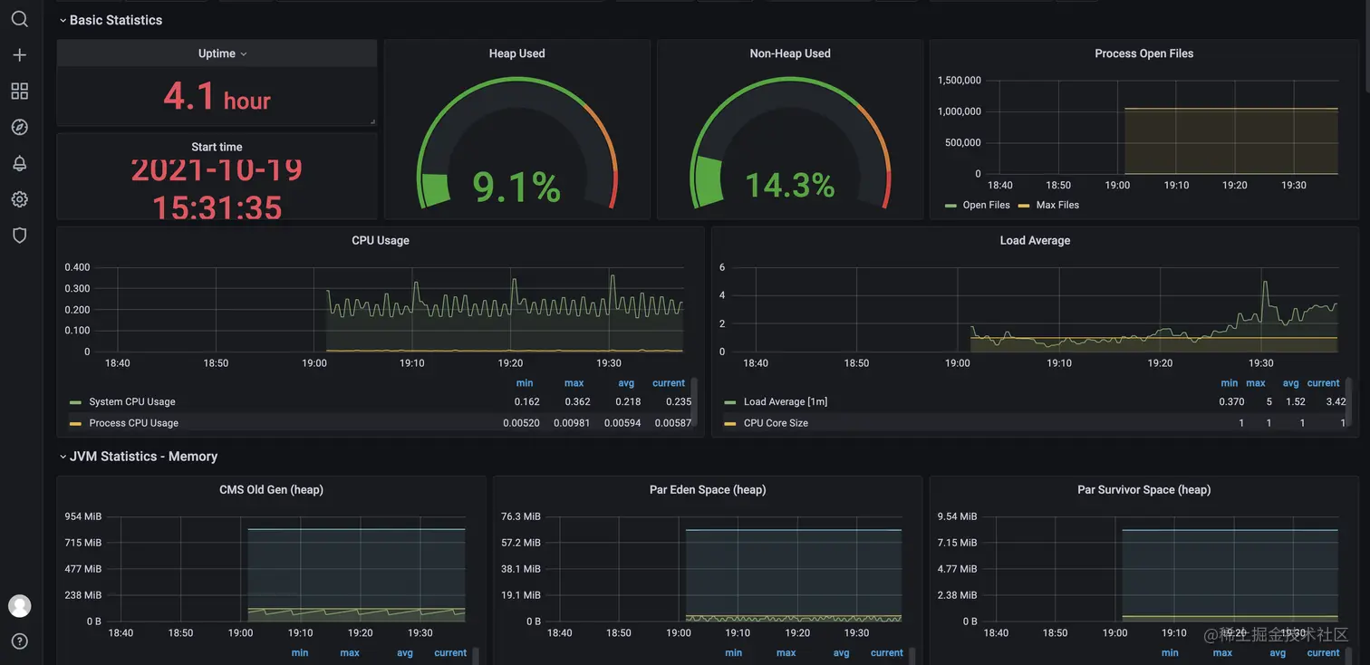
应用的dashboard

image.png

如果发现创建失败,多检查一些文件的配置,删除已经创建的一些资源,然后删除namespace,最后记住要删除一些权限信息,不然还是会失败

kubectl get validatingwebhookconfigurations.admissionregistration.k8s.io
kubectl delete validatingwebhookconfiguration mon-kube-prometheus-st-admission
kubectl delete mutatingwebhookconfiguration/mon-kube-prometheus-st-admission -A

总结

现在我们便可以对整个k8s的基础监控,应用的一些监控有了一定的了解,方便了我们日常对问题的定位分析,对于业务监控来说,可以使用micrometer 来自定义一些业务指标监控micrometer-registry-prometheus