一款新的性能测试工具:PerfDog的基本入门使用

676 阅读2分钟

PerfDog是一款新兴的移动应用性能测试工具

  作为腾讯内部研发测试工具商店-WeTest的一款产品可以安排安卓与iOS双端的移动手机,操作方便,通俗易懂测试人员可以快速了解该软件以及学习如何使用。

  1. 那么首先就是如何登录了?

  自然也是需要腾讯下的企业微信或者TAPD账号登录。

 2.用户界面也是看起来简洁且易懂

  用户头像下方选择设备 和 测试的APP(安卓设备需要打开开发者模式以及USB调试)。

  优点:安卓无需root iOS无需越狱。

  缺点:不明原因会出现无法连接的情况(一般重启设备或者重新插拔USB线可恢复正常使用)。

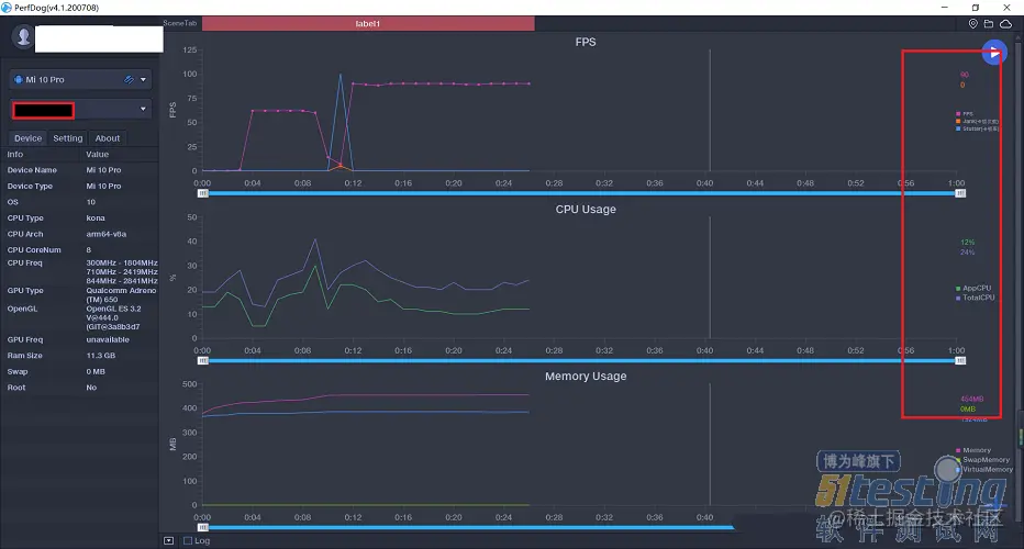
  3.测试数据更加完整

  性能测试:一部分是后台服务的性能测试(API的响应时间和响应报文大小),一部分是应用自身的性能情况(占用CPU、内存、I/O、电量情况,如果是游戏或动画,还要保证能够在一定的帧率以上)。

  perfdog优点:支持所有APP应用、游戏、小程序、小游戏、H5、web等都可以用perfdog。

  4.数据可分享且保密性高

  数据的分享比较保密,且可以选择分享时间的长短,这样对数据的保密有更加严格的追求。

  5.总结

  因为perfdog的随用随插,随走随拔,所以这个软件在手机中占用很小的cpu,因此对于数据的准确性也就更高,整个测试过程中几乎感觉不到测试工具对手机性能的影响,测试数据精确。

文章转载:www.51testing.com/html/06/n-4…