proxmox ve6+influxdb+grafana 集群监控

2,015 阅读2分钟

pve支持将自身运行状态发送至第三方服务器

0 环境介绍

root@pve143:~# pveversion -v
proxmox-ve: 6.2-1 (running kernel: 5.4.34-1-pve)

软件部署环境:Centos7.8
influxdb 1.8
Grafana 7.0

1 安装&配置influxdb

1.1官网下载&安装:portal.influxdata.com/downloads/

wget https://dl.influxdata.com/influxdb/releases/influxdb-1.8.0.x86_64.rpm
sudo yum localinstall influxdb-1.8.0.x86_64.rpm

1.2 配置influxdb

#编辑influxdb配置,添加proxmox数据库,并设置8089接收pve数据: #vim /etc/influxdb/influxdb.conf

[meta]
    dir = "/var/lib/influxdb/meta"
[data]
    dir = "/var/lib/influxdb/data"
    wal-dir = "/var/lib/influxdb/wal"
[http]
    # The bind address used by the HTTP service.
    # bind-address = ":8086"
[[udp]]
    enabled = true
    bind-address = "0.0.0.0:8089"
    database = "proxmox"
    batch-size = 1000
    batch-timeout = "1s"

1.3 重启并验证influxdb是否正常

#设置开机启动及重启数据库

systemctl enable influxdb
systemctl restart influxdb

#验证数据库

[root@centos7 ~]# influx
Connected to http://localhost:8086 version 1.8.0
InfluxDB shell version: 1.8.0
> use proxmox
Using database proxmox
> show measurements
name: measurements
name
----
blockstat
cpustat
memory
nics
system

2 安装&配置grafana

2.1官网下载&安装:grafana.com/grafana/dow…

wget https://dl.grafana.com/oss/release/grafana-7.0.1-1.x86_64.rpm
sudo yum install grafana-7.0.1-1.x86_64.rpm

1.2 重启并验证grafana是否正常

#设置开机启动及重启数据库

systemctl enable grafana-server
systemctl restart grafana-server

#验证web,启动后可以直接在浏览器访问:http://ip:3000 #首次登陆修改密码,默认用户名/密码:admin/admin

3 配置Proxmox VE

#新建配置,配置pve上报的数据库相关配置,按照以下配置如实修改后保存退出: #vim /etc/pve/status.cfg

influxdb:proxmox
    server 192.168.31.88 #(influxdb server)
    port 8089 #(1.2前面配置的端口)

#如果是通过telegraf监控的可以考虑加下以下配置(可选)

#安装硬盘监控软件
apt-get install hddtemp
systemctl enable hddtemp
systemctl start hddtemp
#安装ipmitool
apt-get install ipmitool
#编辑配置文件规则
#vim /etc/udev/rules.d/52-telegraf-ipmi.rules  #添加以下内容
KERNEL=="ipmi*", MODE="660", GROUP="telegraf"
#给telegraf赋权
chown :telegraf /dev/ipmi*
chmod g+rw /dev/ipmi*

4 grafana配置

4.1 grafana创建Data Sources

#根据下图配置,并保存退出 在这里插入图片描述

4.2 import dashboard

#选择导入模板 10048,并点击load 在这里插入图片描述 #填写选择刚刚创建的datasource, dashboard name随便设置,点击import 在这里插入图片描述

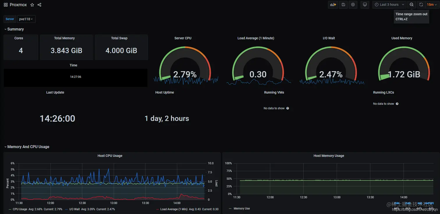
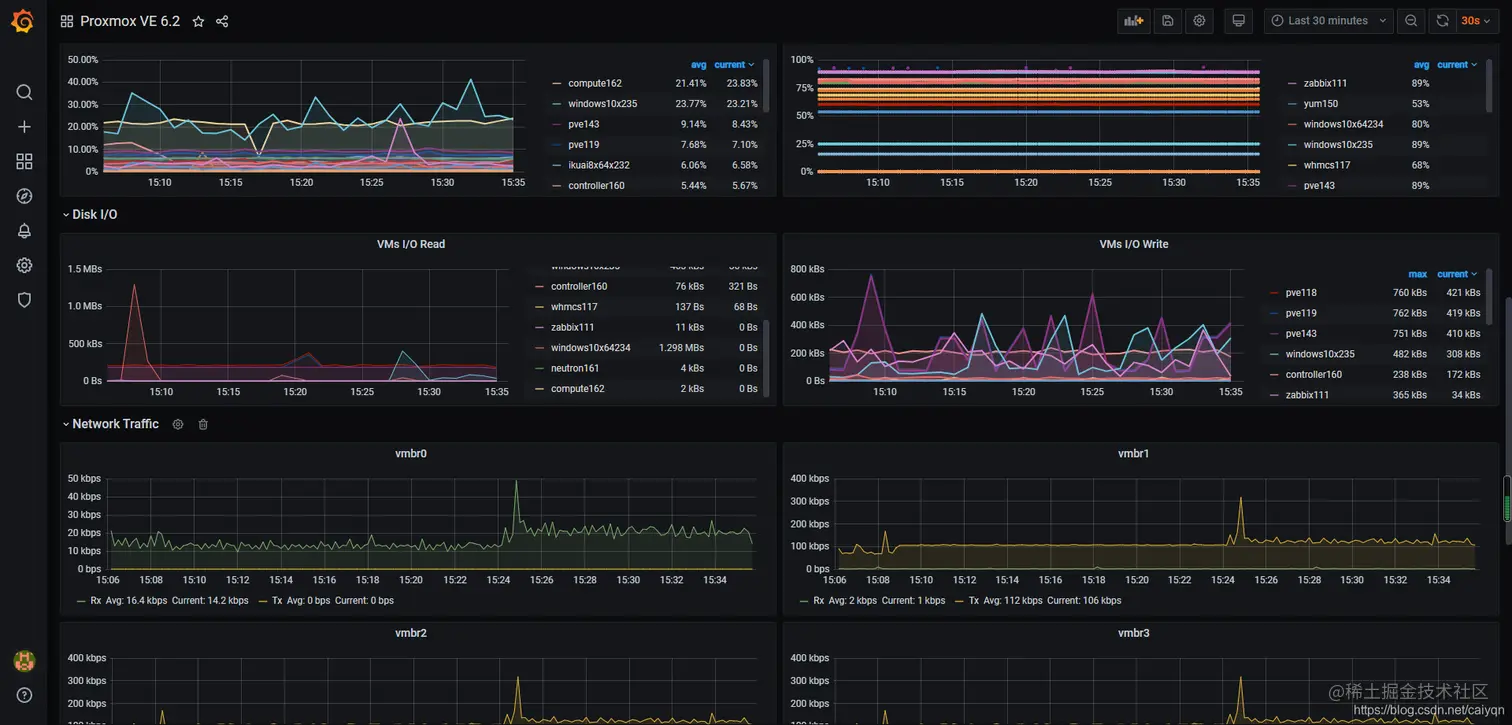
4.3 验证最终效果

在这里插入图片描述 在这里插入图片描述 在这里插入图片描述 在这里插入图片描述