微信账单分析项目 | Python 主题月

2,060 阅读1分钟

​ 今天给大家分享一个两年前自研的Python项目," 微信账单分析项目" 主要功能是将微信的月度账单或年度账单导出,该项目会将导出的csv文件进行数据分析, 统计出消费的类别等不同的报表展示,可直观看出每个人的消费路线,我们一起看看项目效果图吧~~

项目展示

项目源码地址 github.com/hltfaith/we…

登录页面

login_html.png

账单文件上传

upload_html.png

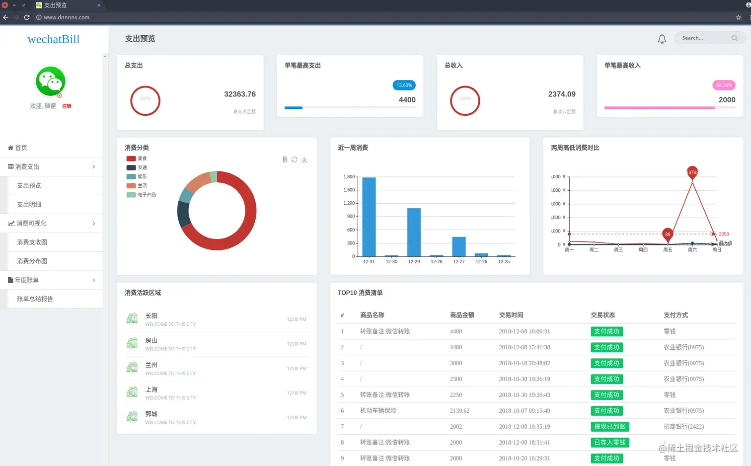
支出预览页

index_html.png

支出明细页

zcmx_html.png

消费分布页

bzt_html.png

消费支出页

txt_html.png

账单页(上)

bill1_html.png

账单页(下)

bill2.png

项目介绍

主要功能

  1. Echart 图标展示
  2. 预测功能
  3. 报表生成
  4. 词库中心
  5. 支持分析账单文件导出

技术栈

  • Flask
  • Python3.x
  • Sqlite3
  • Bootstrap

​ 欢迎小伙伴们来使用呀,该项目已经两年已经没有维护啦,若有问题bug欢迎指正~~ 一直在学习的路上, 加油~~~ all