知乎 | 基于 SIMD 指令优化 Rucene

2,276 阅读8分钟

Rucene,是知乎搜索技术团队基于 Lucene、使用 Rust 语言重写的一套搜索引擎核心库。对外,Rucene 负责知乎搜索和推荐两大核心业务的召回;对内,Rucene 支撑了知乎公司级的 Logging 服务。2019 年,我们已将 Rucene 开源到 Github,项目地址:github.com/zhihu/rucen…

SIMD,即 Single Instruction Multiple Data,单指令多数据,通俗来讲,就是借助现代 CPU 架构中提供的扩展指令集,比如 SSEAVX 等,通过一条 CPU SIMD 指令,一次对多个数据进行并行存取和计算。

目前,在中文互联网上,很少有文章针对具体业务介绍 SIMD 优化的,具体到 Rust 语言,就更是少之又少。本文基于知乎搜索团队对 Rucene 的一些优化实践,总结下如何利用 SIMD 指令优化 Rust 程序。

利用 SIMD 优化程序,大体有三个主要途径:一是让编译器去做优化,这是一种尽力而为的行径,也依赖于编译器具体实现(笔者在调研 SIMD 过程中了解到,Java 中要使用 SIMD 需要按照一些约定来编写程序,然后可以让 JVM 去尽量做 SIMD 优化,对 Java 中使用 SIMD 感兴趣的同学可以参考下 Lucene 最新版本中关于这个话题的讨论); 二是使用第三方库,借助别人封装好的库,通过简单调用,针对一些特定场景做 SIMD 优化,比如 simdjsonRust 中的 faster 库等;三是直接手撕 SIMD 指令,针对具体的业务特点,有时很难直接调用封装库来使用 SIMD,这种情况只能自己编写调用 SIMD 指令的程序。接下来,本文将从这三个方面做下介绍。

Rust 编译器参数调优

我们翻阅了 Rust 官方提供的 rustccargo 的相关文档,没有发现和 SIMD 优化相关的内容,但在这个过程中,我们发现有三个编译参数,通过合理配置,可以明显提升 Rucene 的性能,其使用方式如下所示,每个参数的具体含义可以参考官方文档,这里不做详细介绍。

#使用方式一:配置 Cargo.toml
[profile.release]
lto=true
opt_level=3
codegen_units=1

#使用方式二:通过环境变量传递给 cargo
CARGO_PROFILE_RELEASE_LTO=true \
CARGO_PROFILE_RELEASE_OPT_LEVEL=3 \
CARGO_PROFILE_RELEASE_CODEGEN_UNITS=1 \
cargo build --release

使用这三个参数配置有两点需要注意:一是编译过程会变得非常慢,我们的解决方法是使用第二种方式,仅在镜像发布构建时使用;二是并不是所有程序都会有效,我们的一些简单服务使用这三个参数没有任何效果,反而增加了编译时间。因此,当你的 Rust 程序相对复杂的时候,我们建议你尝试使用这三个参数来优化程序性能。

使用 faster 库优化 Embbeding 计算

2020 年,我们尝试在引擎端做 Embbeding 召回提权,当时灰度上线后,P95 上涨明显,我们用 faster 库做向量计算优化后,P95 上涨控制在了可接受范围。大家不用关心什么是 Embbeding,需要解决的问题就是优化向量内积计算。以下第一段代码是普通的内积计算,第二段代码是使用 faster 利用 SIMD 指令的编写方式。随着向量维度的增加,SIMD 的方式性能优势会非常明显。faster 库的具体使用,大家可以参考相关文档。

// 简单的内积计算示例
fn main() {
    let mut score = 0.0;
    let dots1: Vec<f32> = vec![1.04177, 0.28162, 2.02021];
    let dots2: Vec<f32> = vec![1.59189, 1.94172, 1.02021];
    for i in 0..dots1.len() {
        score += dots1[i] * dots2[i];
    }
    println!("score={}", score);
}
use faster::{f32s, IntoSIMDRefIterator, IntoSIMDZip, SIMDZippedIterator};
// 使用 faster SIMD 库优化向量内积计算
fn main() {
    let dots1: Vec<f32> = vec![1.04177, 0.28162, 2.02021];
    let dots2: Vec<f32> = vec![1.59189, 1.94172, 1.02021];
    let score = (dots1.simd_iter(f32s(0.0)), dots2.simd_iter(f32s(0.0)))
        .zip()
        .simd_reduce(f32s(0.0), |acc, (a, b)| acc + a * b)
        .sum();
    println!("score = {}", score);
}

使用 SIMD 指令优化倒排链的解压缩性能

Rucene 的高效检索基于倒排索引,倒排索引中的倒排链按文档 ID 升序排列,128 个文档 ID 组成一个压缩的 block。搜索引擎提供在线检索服务时,大量 block 的解压操作是引擎的一个主要性能瓶颈点。接下来,我们撇开搜索引擎,将问题描述的更直白一些。

一个 block 中存 128 个整数,升序,以前 8 个数为例: 1,3,8,15,19,31,58,100,…

相邻数字相减,差值称为 delta,第一个数减去上一个 block 的最后一个数,假使这是第一个块,第一个数减去 0,得到以下 delta 序列: 1,2,5,7,4,12,27,42,…

假使 128 个 delta 之中 42 是最大值,其二进制表示 101010,共计 6 个有效位,那么128 个 delta 值全部用 6 个 bit 位存储。

原先的存储方案:一个挨着一个串行存储 1 2 5 7 4 12 27 42 … 000001 000010 000101 000111 000100 001100 011011 101010 ...

SIMD 存储方案:并行存储,前 4 个数存储在紧邻的 4 个 i32 的低 6 位,后 4 个数存储在这 4 个i32 的第 7~第 12 个 bit 位上

→ 第一个 i32 ← | –> 第二个 i32 ← | –> 第三个 i32 ← | –> 第四个 i32 ← | 000001 000100 ... 000010 001100 ... 000101 011011 ... 000111 101010 ... ...... 1 4 2 12 5 27 7 42 …

下面的示意图应该会更清晰些

image.png

4 个 i32 作为一个存储单元,第一个数存储在第一个 i32 的低六位,第二个数存储在第二个 i32 的低六位,第三个数存储在第三个 i32 的低六位,第四个数存储在第四个 i32 的低六位,第五个数存储在第一个 i32 的第二个六位,依次类推。1 至 32 的位宽都可以用 4n 个 i32 存下,1 位的位宽需要 4 个 i32,32 位的位宽需要 128 个 i32 存储。数据是对齐的,不存在 4 个 i32 中有些 i32 存满了,有些没存满的情况,非常适合并行操作。

解决完如何存储,剩下的解压操作就相对简单了。用一条 SIMD 加载指令读取 4 个 i32,用 SIMD 的按位与操作,取 4 个 i32 的低 6 位,获取前 4 个整数值,然后,4 个 i32 同时右移 6 个 bit,再做按位与操作,又获取 4 个整数值,依此类推。下图列出示例代码片段和 SIMD 优化中用到的几个主要指令。详细 SIMD 指令介绍可以查看 Rust 标准库文档或 Intel 的官方指令集文档,具体的代码实现可以查看 Rucene 的对应 MR

MRgithub.com/zhihu/rucen…

//解压前4个i32的伪代码:
mask = _mm_set1_epi32(0b111111)                      // 设置掩码
values = _mm_lddqu_si128(block_ptr)                  // 加载4个i32
new_values = _mm_and_si128(values, mask)             // 还原4个i32
//主要用到的sse指令(共10条):
_mm_set1_epi32        // 4个i32设为同一个值
_mm_lddqu_si128       // 加载4个i32到寄存器
_mm_storeu_si128      // 存储4个i32到内存
_mm_and_si128         // 128位按位与操作 
_mm_or_si128          // 128位按位或操作
_mm_slli_epi32        // 4个i32同时左移指定位数
_mm_srli_epi32        // 4个i32同时右移指定位数
_mm_sub_epi32         // 4个i32对另外4个i32做减法操作
_mm_add_epi32         // 4个i32对另外4个i32做加法操作
_mm_cvtsi128_si32     // 取4个i32中最右边的一个

优化效果

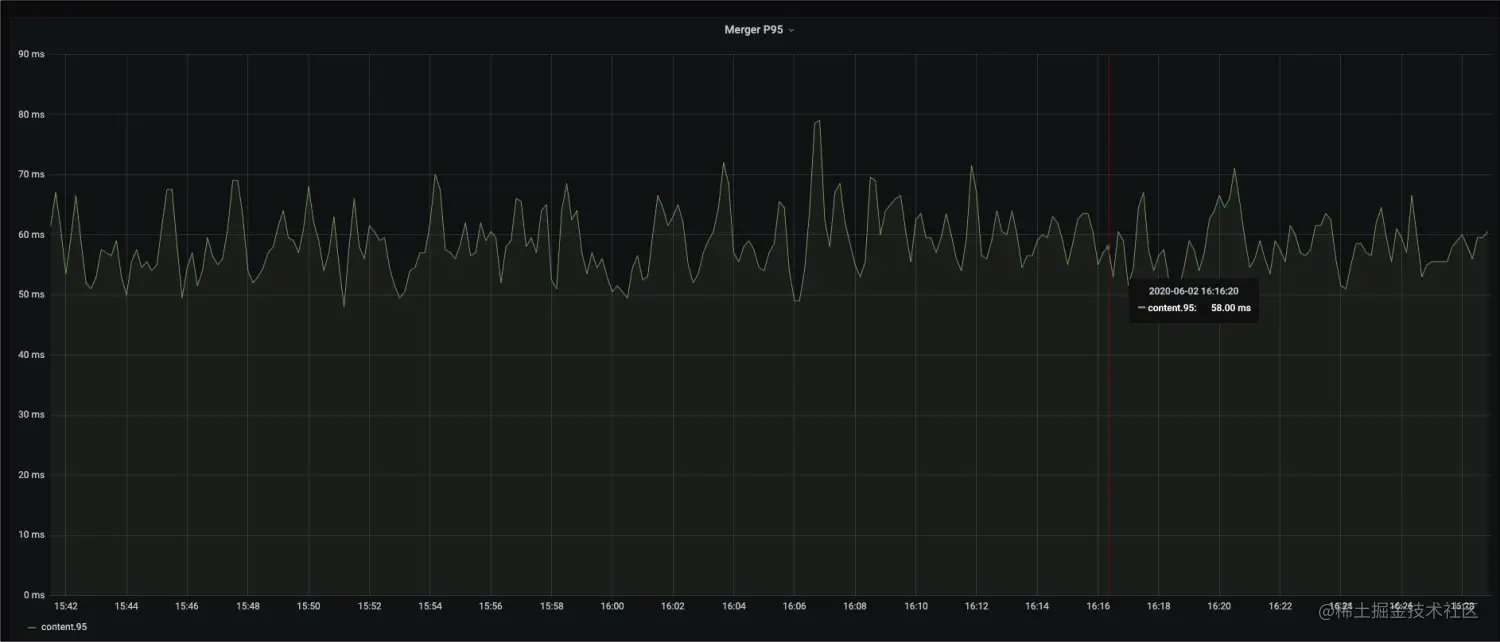
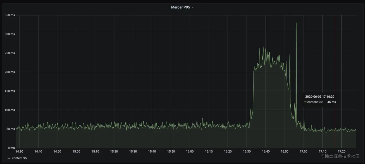
我们先后上线了两个优化版本:一个是部分解压 + 编译器参数调优版本,这个版本,单就编译器参数调优这一点,大概有 10% 的性能提升;第二个是 SIMD 的优化版本,这个版本在第一个优化基础上,大概又有 15% 的性能提升。总体来看,benchmark 测试,性能提升明显,引擎 Merger P95 总体下降 30%+。以下是一些性能表现截图:

版本说明:

Rucene-stdbaseRucene 基线版本 Rucene-partial: 按需解压 + 编译器参数调优版本 Rucene-simdnewSIMD 优化版本

image.png

image.png

image.png

image.png

image.png

image.png

总结

本文结合程序中使用 SIMD 技术的三种可能途径,概述了知乎搜索技术团队在 Rucene 优化中落地 SIMD 优化的一些实践经验。我们自身对 CPU 指令集相关技术的了解也比较有限,也是摸着石头过河,文中如有谬误之处,欢迎读者批评指正。

参考资料

  1. 基于 SIMD 指令的 PFOR-DELTA 解压和查找:zhuanlan.zhihu.com/p/63662886
  2. 索引压缩算法New PForDelta简介以及使用SIMD技术的优化:yq.aliyun.com/articles/56…
  3. SIMD应用:www.zhihu.com/market/pub/…
  4. intrinsics guide:software.intel.com/sites/landi…

招聘信息

知乎搜索技术团队目前在招前端、后端、搜索引擎开发人员,欢迎感兴趣的同学踊跃投递简历,邮箱 wangjingjing@zhihu.com