Kibana:treemap 可视化介绍

511 阅读2分钟

treemap 提供了数据的层次结构视图,非常适合可视化部分与整体关系。在 treemap 之前,我们可以通过 Pie 可视化来表达这种关系,但是不是非常直接,明了。treemap 是 Elastic 7.8 发行版的一个新的功能,只在 Lens 里提供。在今天的文章中,我们来展示如果创建一个 treemap 的可视化。

Kibana 中 的 treemap 可视化介绍

准备数据

在今天的教程中,我们将使用 Kibana 自带的索引来进行展示。打开 Kibana 界面:

点击 Add data:

这样我们的样本数据就导入进 Elasticsearch 了。通过上面的操作,我们在 Elasticsearch 中将生成一个叫做 kibana_sample_data_flights 的索引。

 

创建 treemap 可视化

我们打开 Kibana 的 Visualization:

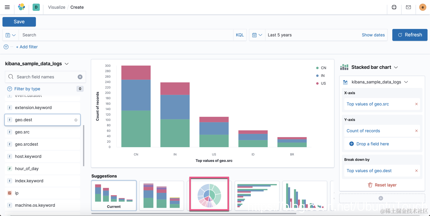
我们首先把 geo.src 拖拽到中间的显示区:

我们接着拖拽 geo.dest 这个字段到显示区:

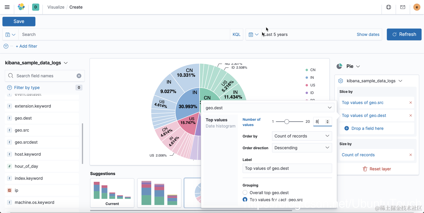
我们现在 Pie 可视化话图,并同时调整显示条目的个数:

从上面的图我们可以看到在每个 geo.src 下的最高8个 geo.dest 的国家。这个图在很多的情况下非常有用,但是我们必须把鼠标放到每个小的扇形区域才能看到具体的值的大小。显示的值非常不直观。

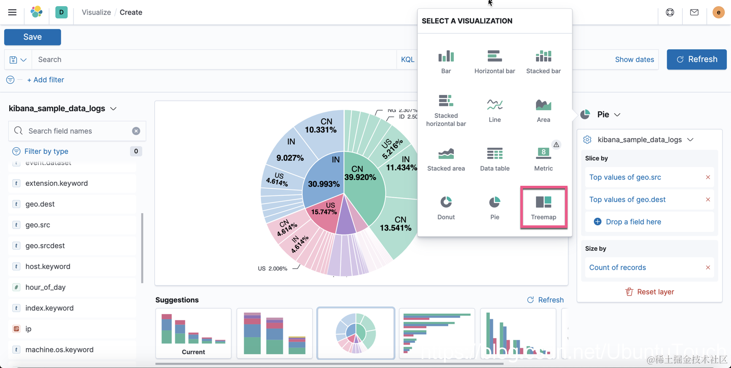
我们可以选择 treemap 来展示这个数据:

那么 treemap 给我们的展示的效果就是:

在上面,我们可以清楚地看到 CN 作为 geo.src 占用 40.040%的比例,而这个部分的 geo.dest 再细分,我们可以看到 CN 是最大的 geo.dest 国家,占用 13.61%的比例,而 IN 这个国家的 geo.dest 战友 11.411%的比例。这个图还展示了其它的国家的数据。如果大家对数据感兴趣的话,那么这个将是一个非常好的展示方式。相比较 Pie 可视化来说,我们不需要把鼠标放到每个扇形的区域才能看到具体的值。