Kibana:Kibana Lens 入门

363 阅读6分钟

Elastic 在7.5的发行版中加入了一个重量级的发布,也就是Lens。在我之前的文章“Elastic Stack 7.5.0 重磅发布”有一些介绍。在今天的练习中,我将简单地介绍一下如何使用Elastic Lens来简化我们创建可视化。Kibana Lens 的特点:

  • Lens 的设计十分直观,即使您之前没有任何技术经验,对 Elasticsearch 毫无了解,也能够基于原始数据,快速地制作出含义丰富的可视化呈现
  • Lens 实现了崭新的拖拽式体验,而且通过 Lens ,您可以轻松在不同图表类型和索引模式之间切换
  • Lens 会为您提供智能建议,为您展示数据的其他视图

在没有Lens之前,如果我们想做一个很有意义的可视化图,但是在没有Elasticsearch aggregation的基本知识,很难做出很漂亮的统计图表。

那么我们就开始我们的Kibana Lens之旅吧。

准备数据

在进行我们的练习之前,我们必须按照我之前的教程“Elastic:菜鸟上手指南” 安装好我们的Elasticsearch及Kibana,并启动它们。我们打开Kibana:

我们点击上面的“Load a data set and a Kibana dashboard”链接:

我们点击上面的Add data按钮。这样就完成了我们的kibana_sample_data_logs索引数据的导入。

 

Lens 实战练习

接着我们来对刚刚导入的kibana_sample_data_logs索引进行Lens的可视化。我们首先点击visualization:

点击上面的Create visualization:

在通常的情况下,我们会现在左边的Visualization来可视化我们的数据。如上图所示,这次我们选择Go to Lens。它可以为我们创建一个更为直观的可视化方法。通常这可以发生在我们一开始并不知道我们想要什么,也许就是通过拖拽的方法来生成一些可以供我们分析的洞察。另外这种方法也使用于对Elasicsearch毫无了解的一些人。点击上面的Go to Lens:

在上面我们选择Kibana_sample_data_logs来作为我们的索引,并点击Show all fields来展开索引的字段:

这样我们就可以看到上面的这个界面了。在左边它显示了索引的所有的字段。在探索数据之前,我们必须使用time picker来选择我们喜欢的时间段。否则我们可能没有数据可以进行查看。

探索数据

在一开始我们也许并不知道我们想要什么样的数据分析。我们可以对通过Lens来对我们的数据进行探索。我们点击任何一个字段:

在上面我们点击bytes这个字段,它立马给我们展示了当前字段的一个统计的图给我们。下面是我们点击extension.keyword字段的统计图:

通过这样简单的点击,我们可以立马对我们的数据有一个初步的认识。

拖拽进行可视化

在上面我们已经对我们的数据有一个简单的探索。接下来,我们通过拖拽的方式来对我们的数据进行可视化。

我们把上面的bytes这个字段通过拖拽的方式把它拖到中间的“Drop some fields here to start”区域:

在上面我们立即可以看到当前的这个bytes的时间系列分布图。Lens自动为我们进行了这个可视化。我们可以对当前的数据进行时间段的选择,也可以对它进行搜索:

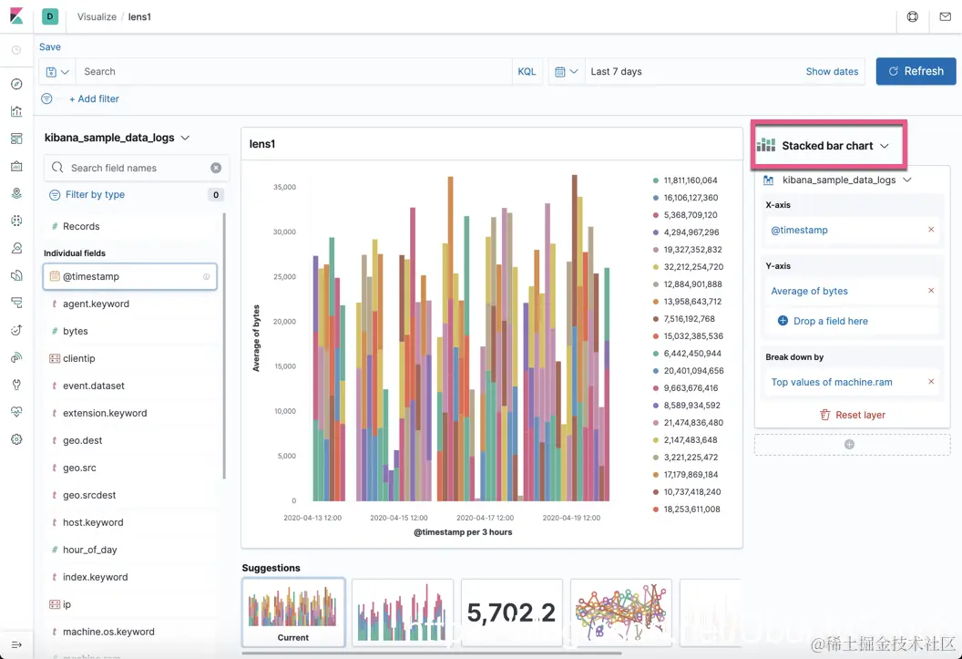
同时在上面图的中间的下方,有一个可提供可视化参考的统计图。它可以让我们进行选择我们需要的可视化方式。如果你对当前的可视化比较满意的话,你甚至可以点击左上方的Save链接进行保存:

到目前为止,我们是不是觉得不可思议啊?我们计划没有做任何的东西,甚至我们对Elaticsearch不是很了解的情况下,我们对数据进行了可视化,并为我们的数据提供洞察。值得一提的是,我们还可以对Y-axis进行选择和定制:

 

更进一步的分析

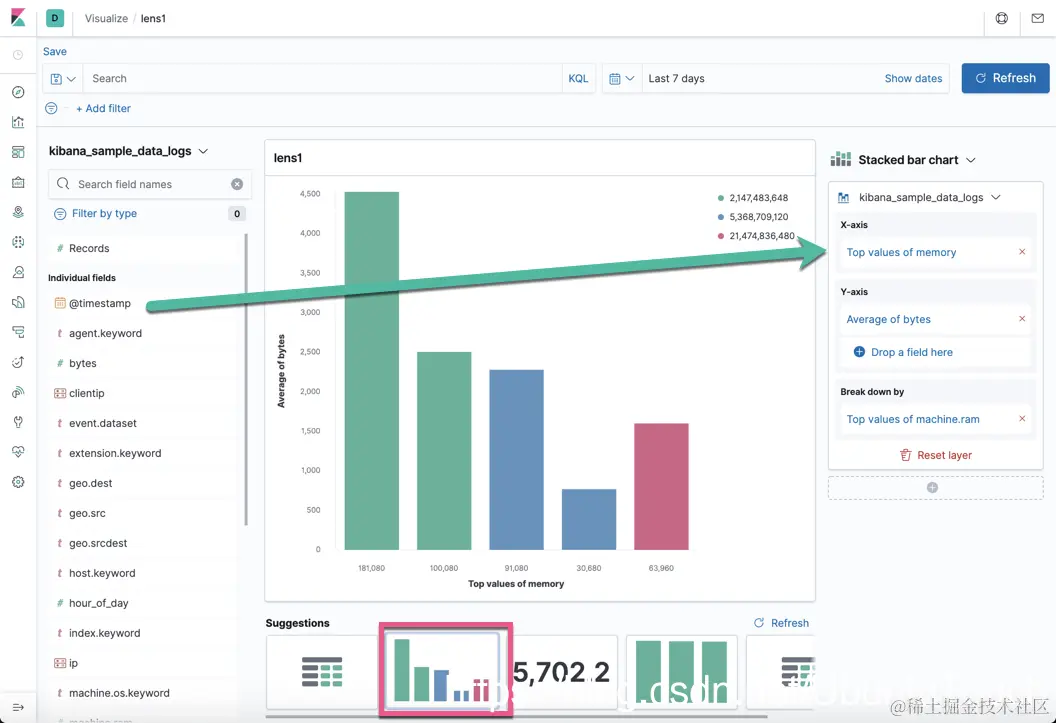
上面我们针对bytes字段进行了分析。但是Lens不仅仅至于这样的分析,我们甚至可以在上面的可视化区域拖拽更多的字段来进行分析。我们拖拽另外一个叫做extension.keyword的字段:

我们可以看到如的可视化:

很显然,在上面的可视化中,我们使用了两个字段bytes及extensions.keyword。在上面的图中,我们可以看到每个时间的按照extensions.keyword的分布大小。这样更直观给我们可视化的分析。同样地,在下面的suggestions区域,我们可以看到各种不同的可视化选择供我们进行选择。

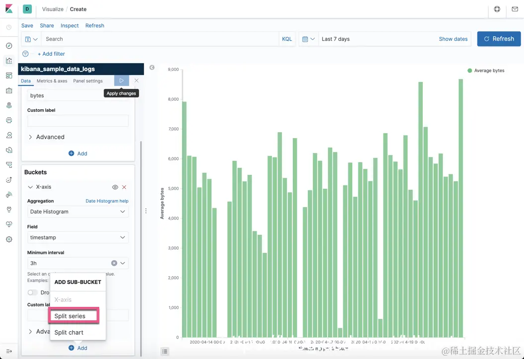
我们要知道,在之前没有Elastic Lens之前,我们需要如下复杂的步骤来实现这个,并且你还必须对Elasticsearch有一个比较深入的了解才可以。为了实现上面的可视化,我们可以选择一个Vertical Bar:

 

为了得到第二次添加extension.keyword的效果,我们还必须添加一个Y-axis:

通过上面的操作,我们可以看到和之前在Lens里基本像类似的效果图。但是在这个可视化的过程中,我们需要很强的对Elasticsearch的理解及对aggregation有比较深刻的理解才可以。Lens大大地简化了我们对对数据的分析,并提供了多种可以供我们参考的数据化分析的选择。

Lens 建议

我们在可视化区域的下面可以看到被建议的可视化图:

我们可以选择我们所希望的可视化化图形进行对数据的分析。同时,我们甚至可以拖拽更多的字段到右边的Y-axis “Drop a field here”:

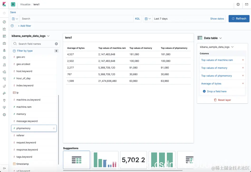
我们选择最右边的table可视化化:

我们可以通过拖拽更多的感兴趣的字段到右边的Drop a field here区域。我们也可以把不感兴趣的字段比如timestamp去掉。

在上面,我们可以对我们感兴趣的字段进行制表。

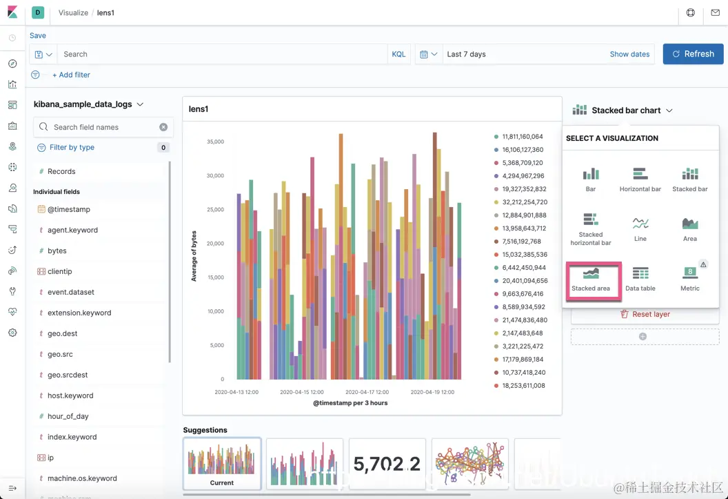
Lens 的灵活性

Lens的可视化非常灵活。我们可以随时随地的进行动态调整。为了说明的方便,我们选择上面图中的第二个可视化图:

我们现在重新把之前去掉的timestamp拖拽回来:

选择上面的“Stacked area”:

从上面我们可以看到完全不一样的一个可视化的展示。我们可以随时随地地自由地变化,并定制我们的可视化。你可以随时随地地进行搜索数据:

是不是Elastic Lens很酷啊。它非常简单实用。让我们一起尝试吧。目前还处于Beta测试阶段。如果你有好的建议,让我们一起改进这个产品吧!