jmeter压测简单

1,011 阅读1分钟

脚本准备

step1:安装jmeter

下载地址

step2:创建测试计划

编写断言

生成随机变量

ramp-up period字段含义

step3: 创建后端监听器 backend listener (此步骤应用于在grafana上直接展示压测结果)

grafana配置详见

image.png

step3.1: 后端监听器实现

后端监听器实现,选择influxDB

image.png

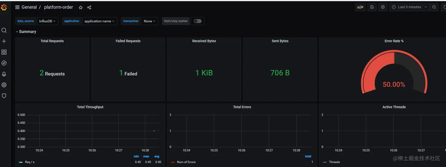
服务器上执行测试脚本后,即可在grafana上查看测试报告

image.png

相较于下面步骤中的step3 ,界面更直观美观,操作更方便,不需要将报告导出,就可以查看。

linux服务器环境准备

选择一台压测服务器

step1:在linux指定目录下安装jmeter

step2:导入测试脚本到jmeter目录下

rz

image.png

启动测试 参考

step1:进入jmeter/bin目录

执行脚本:

./jmeter -n -t orderandpay.jmx -l order_result2000.jtl

修改脚本内容

vim order.jmx

image.png

step2: 导出报告到windows

sz order_result2000.jtl

step3: 查看报告

在windows中创建预期类型的监听器,导入jtl文件,即可以查看到对应结果

image.png

image.png

聚合报告字段含义: 参考《全栈性能测试修炼宝典-JMeter实战》

Lable:请求别名

Samples:执行了多少次取样

Average: 平均响应时间,单位毫秒

Median: 响应时间中间值

90%Line:90%事务响应时间范围

Min:最小响应时间

Max:最大响应时间

Error%:出错率

Throughput: 吞吐量,可以理解成TPS

KB/sec:数据传输量,单位KB

聚合报告及汇总报告字段含义

导出html报告参考

./jmeter -g order_result2000.jtl -o order_result2000_reports

在浏览器中打开reports中的html文件,即可看到汇总的测试报告

导出报告到windows