vika 维格表:可能是最理想的敏捷研发项目管理工具

379 阅读10分钟

vika

hi~ 这里又是你们的老船长维卡比

今天我们来简单聊一下「研发项目管理」这件事情。

开始这趟旅程前,我们先来做一个体温检测选择题:

如果你是一个研发项目的负责人,你会倾向于选择哪种工具进行项目协作?

A. 看板式工具

B. Excel表格或文档

C. Jira、zoho、自主研发工具

D. 我全都要

维卡比相信每个人做出的选择都不同。

这也是大多数产品经理、软件工程师在选择研发项目管理工具时,会面临的困境:工具跳动。

有人喜欢用看板、有人喜欢用文档、有人喜欢用拖拽……随着项目的推进,各种工具带来文件、资料、版本的混乱,让人摸不着头脑:究竟哪个工具里的任务,才是真正要做的事情。

研发项目成员内心自述:

我一个研发每天辛勤愉快地拖动着「看板」,项目经理突然丢来一个Excel表,叫我「填工时」,真是S了他的心都有了……

那有没有一种新型工具,可以既像 Excel 表格般易用、又能基于表格生成看板,还能支持 API ,连接我们的 Gitlab?

有,那就是 vika 维格表。

vika vika 维格表的研发项目仪表盘示意图

维格表能妥善解决研发项目管理几乎一切问题,已被华为、腾讯、顺丰等大厂 pick 为敏捷项目工具。

而第一批使用 vika 维格表进行研发项目管理的某vika公司,在成立一年内就完成了 4 轮融资,公测上线 3 个月即获全球 3000+ 企业青睐。不得不说「协作工具选得好,融资没烦恼」。

该公司的产品经理曾经发出这样的真诚评价:

自从用了vika维格表

准时下班没烦恼

每天上班三个表

需求池里逛一遭

分组标签再打星

一天工作做完辽

版本迭代协作多

文件花样真不少

还好我有维格表

神奇关联与引用

bug需求好轮回

还有测试自动化

一招 API handle啦

vika维格表

产品用了都说好

谁用谁知道

点击下方图片👇

获取成立 1 年即完成 4 轮融资公司的同款 vika 维格表

vika

vika

vika 维格表:让研发项目管理更敏捷

vika维格表,面向 API 的新一代团队数据协作和项目管理神器。

在 vika 维格表中,项目可实现在一个空间站中搞定从需求👉研发👉测试👉缺陷一站式聚合管理。

vika

并通过独有的「神奇关联」实现跨部门、跨项目、跨阶段的数据串联,只要轻松一点,就能够得到全局关联的信息,包含:项目时间、详情、阶段节点和负责人等信息。

vika

不仅如此,vika 维格表还拥有国际标准的 API 接口,与 Testhub、Git、DevOps 工具链无缝集成多平台数据流转互通,让项目实现完美闭环。

听起来是不是很酷?

维格表模板中心就有一款现成的「研发项目管理」系统,供大家保存使用、体验、上手。

但如果你想解锁更多高级玩法,就跟着维卡比往下看看吧。

vika

里程碑控制:享受每个阶段胜利的喜悦

在 vika 维格表中,你可以根据自身的项目要求,DIY 出自己的里程碑控制台,让团队中的每一个成员都可以清晰的掌握研发目标、项目结果,以更快更高效的协同,确保按时、顺利完成项目研发,实现项目交付。

vika

通过维格表的「招牌功能」——神奇关联,可以与其他维格表的内容关联起来,例如项目的进度、版本迭代的规划、项目需求、缺陷记录、研发任务等等。

让暗中观察的老板可以直接通过这一个表,获取整个项目所需要的所有信息。

一句话:用了维格表,也不用做日报、周报、月报、季报……任何项目汇报啦!

知识点:什么是神奇关联?👇

vika

需求管理:再也不用写文档写到头秃

说到需求管理,在维卡比心中,vika 维格表可能是最完美适配需求池管理的工具了~

1)需求收集

一键生成需求表,将通过各种途径提交的需求快速记录收集起来,自动汇总到需求池中,为下一次迭代充当燃料~

vika

你甚至可以通过 vika 维格表的开放 API 连接 IM 工具,自动化收集社群、用户的反馈,高效、便捷地收集需求,让每一朵浪花的声音都被聆听。

2)需求初筛

通过 vika 维格表收集到大量繁杂无章的需求时,就到了彩虹标签发挥作用的时刻:使用多选、单选为单行数据打上标签,或是通过「评分」维格列完成数据分类。

vika

无效数据得以剔除,通过看板、相册等多种视图合理呈现需求,整个需求池实现轻松「治理」,井然有序~

3)实时投票,精选需求

下一步,如何区分有效需求呢?

别忘了,维格表可是支持多人在线协作的多维表格,通过多成员协作与公式搭配,可以为每一个需求进行投票,并自动化统计与显示需求的「受欢迎程度」等——以此作为优先级的参考。

vika

维卡比小贴士:想要解锁投票高级玩法,获取全部研发项目管理玩法,点击👇下图填写信息,会有专人联系您,为您提供产品演示哦~

vika

投票维度和人员权限等,可以自行设定。需要强调的是,通过维格表可以快速调整、自定义「项目系统」的结构,进一步筛选研发或迭代的精准需求,不用代码增删查改,方便又省心。

4)需求评审

经过筛选、投票后,真实有效并具有高优先级的需求就现身了~

在这个阶段,你可以通过维格表组织成员开需求评审会议,通过维格表「评论」功能,在每个需求记录旁边「就事论事」,开始你的需求圆桌会议吧:

vika

产品经理只需要点击单个需求,就能回溯到需求产生的全部流程:需求提出者、需求背景、用户诉求、跟进人员、附加需求、截止时间、优先级等等…

会议成员在讨论过程中,辩证需求的真伪,并通过维格表记录评估需求合理性的全过程。

通过评审的需求,加入到需求列表中,开始执行下一阶段动作:安排优先级,并选择负责人员等。

vika

对异常需求可通过「单选」标签进行快速处理:搁置、下一版本等动作。

5)加入需求列表

综合投票和评审的结果,作为项目研发、迭代的重要参考,最后由产品负责人决定是否加入到 sprint 需求列表中,并通过 vika 维格表「神奇关联」功能,将需求与任务、版本迭代互相关联,并分配到执行人。

vika

6)多维视图展示项目进度

vika 维格表拥有一键变换看板、相册、甘特图**(未来)、日历图(未来)**等多种视图形态。

你可以在「看板」视图中享受「拖拽即编辑」的舒适感:一次拖动,就完成了任务阶段的调整。

vika

你可以在维格视图中,尽享 Excel 般丝滑易用的表格式操作体验。

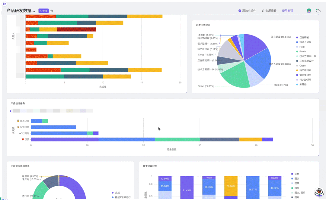
你还可以在仪表盘内新增一个「BI 大屏」,用折线图、饼状图、柱状图等可视化统计视图展现项目进度、完成度。

vika

同一张维格表中,可以创建多个视图,充分满足场景不同、团队角色不同的全部协作需求。

总有一款视图能获得你的青睐~

vika

迭代:水到自然渠成

在研发项目管理中,vika 维格表既是你的系统、协作工具,还可以是你的产研数据库。

数据的有效沉淀,在研发项目管理中带来最直观地效果是:迭代变得分外轻松

vika

vika维格表的「附件」维格列支持图片、视频、文档等各种文件存放,结构化地混排各种多媒体信息,妥善解决项目中常出现的数据割裂问题。

不同于传统版本迭代中,由负责人撰写需求、用大量的 Excel 表格或文档记录,耗时又累人。迭代在 vika 维格表中非常敏捷与迅速,用四个字来形容,就是:

水到渠成。

vika 维格表具备覆盖开发全流程的项目管理功能,可以将研发任务与需求、版本、测试、缺陷相互关联,同时还支持连接 GitLab、GitHub、SVN等代码托管平台,将构建、部署状态整合到一起,极大提升管理和开发的效率。说人话:就是内行~

vika

缺陷追踪和管理:自动化测试从未如此简单

在研发项目的缺陷追踪和管理上,vika 维格表可以让你花费过去十分之一的时间、百分之一的成本,就可以实现别人通过复杂代码研发,才能换来的自动化测试:

vika

点击这里,填表获取「维格表自动化测试」相关产品信息演示

首先,通过按需制定测试执行表、测试任务分配表,并配置测试用例库,利用 API 将部分测试行为转为机器自动化执行,在迭代过程中随时跟进自动化测试结果,便于研发人员追踪和分析测试用例的通过率、执行状态、失败节点等信息。

而且,在 vika 维格表中,业务方和产品、研发可以多人协同记录 bug 缺陷,分配优先级,并与测试计划、研发任务相关联,通过 API 将 bug 实时推送至钉钉/邮箱/企业微信等任何平台,并提醒相应负责人,可以使得缺陷在测试和研发之间高效流转。

是不是很酷!

vika

维卡比的碎碎念

很多企业的研发项目管理软件,要么是采购各种固化式的程序,要么是自研。

但无论是哪一种,其人力成本、学习成本都非常高昂。而且又是基于某些需求,还无法得到满足,久而久之,这些系统慢慢又回到了 Excel 表上,流程不减反增。

vika 维格表既做到了像 Excel 一样简单易用,又能自定义、灵活配置各种管理流程,为各种中、大型研发团队节省了大笔的研发项目管理软件的费用。在执行上,真正让研发项目管理变成一把披荆斩棘的利器~

你说,这样一个管理工具,怎能不爱呢?

更何况,除了产品研发管理外,vika 维格表还可以连接各项运营工作,包括产品运营、市场端的需求反馈记录、产品数据监控,打造端到端的全生命周期敏捷。

如果你觉得很难上手,或者不知道业务场景是否适合使用维格表,可以点击下图填写信息,预约免费产品演示哦~

点击下图获取

帮你节省百万开发费用的研发项目管理工具【vika 维格表】产品演示👇

vikavika维格表(vika.cn)正在限时免费公测中~