使用KubeNurse进行集群网络监控

385 阅读3分钟

前言

在Kubernetes中,网络是通过第三方网络插件来提供,这些三方插件本身的实现就比较复杂,以至于在排查网络问题时常常碰壁。那么有没有什么方式来监控集群中所有的网络连接呢?

kubenurse就是这样一个项目,它通过监视集群中的所有网络连接,并提供监控指标供Prometheus采集。

Kubenurse

kubenurse的部署非常简单,使用Daemonset形式部署到集群节点上,Yaml文件在项目的example目录下。

部署成功后,每5秒钟会对/alive发一次检查请求,然后其内部会运行各种方法全方位对集群网络进行检测,为了防止过多的网络流量,会对检查结果缓存3秒。其检测机制如下: 从上图可以看出,kubenurse会对ingress、dns、apiserver、kube-proxy进行网络探测。

所有的检查都会创建公开的指标,这些指标可用于检测:

  • SDN网络延迟以及错误
  • Kubelet之间的网络延迟以及错误
  • Pod与apiserver通信问题
  • Ingress往返网络延迟以及错误
  • Service往返网络延迟以及错误(kube-proxy)
  • Kube-apiserver问题
  • Kube-dns(CoreDns)错误
  • 外部DNS解析错误(ingress url解析)

然后这些数据主要通过两个监控指标来体现:

  • kubenurse_errors_total:按错误类型划分的错误计数器
  • kubenurse_request_duration:按类型划分的请求时间分布

这些指标都是通过Type类型进行标识,对应几种不同的检测目标:

  • api_server_direct:从节点直接检测 API Server
  • api_server_dns:从节点通过 DNS 检测 API Server
  • me_ingress:通过 Ingress 检测本服务 Service
  • me_service:使用 Service 检测本服务 Service
  • path_$KUBELET_HOSTNAME:节点之间的互相检测

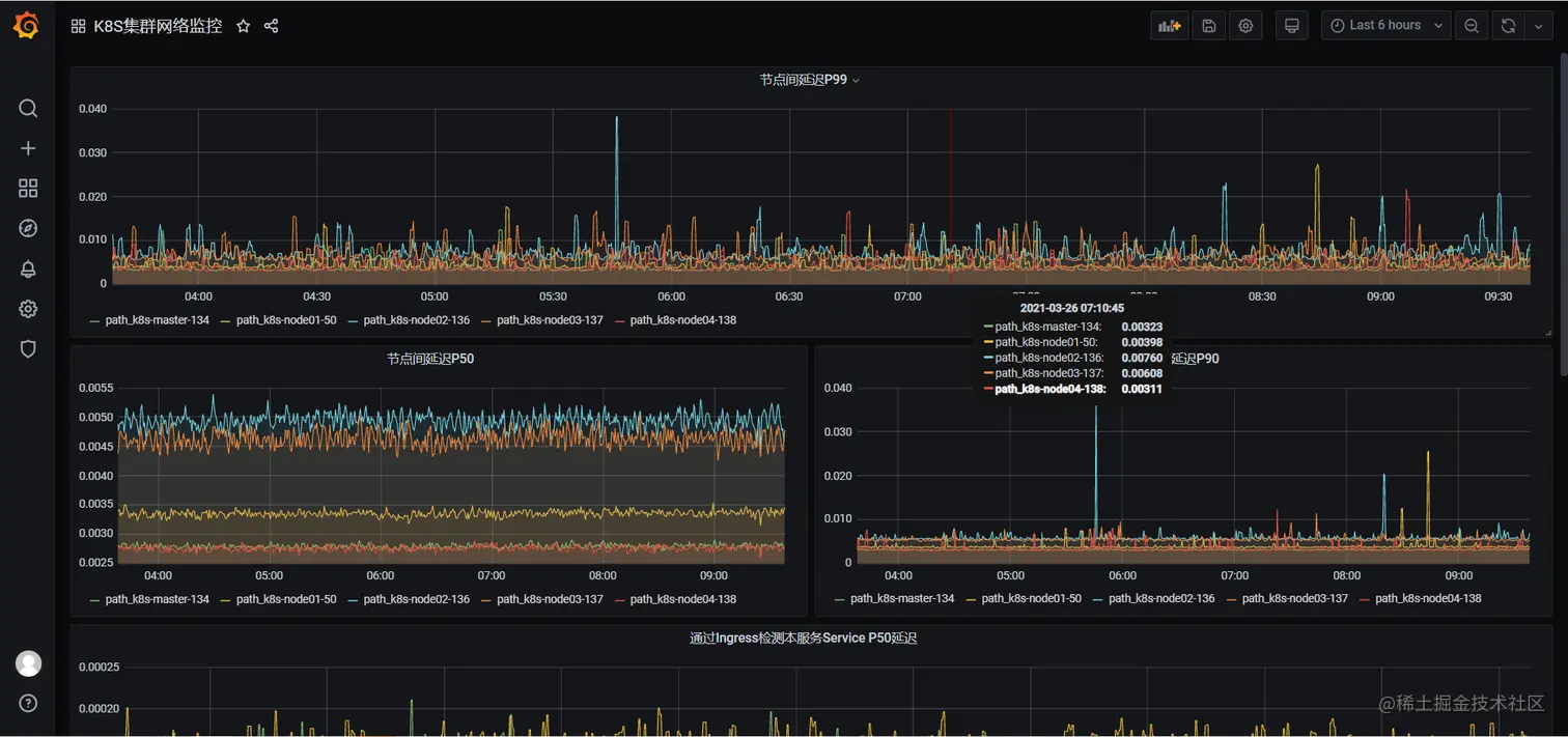
然后这些指标分别按P50,P90,P99分位数进行划分,就可以根据不同的情况来确认集群网络状况了。

安装部署

这里直接使用官方的部署文件进行部署。不过需要更改几个地方。 (1)首先将代码clone到本地

git clone https://github.com/postfinance/kubenurse.git

(2)进入example目录,修改ingress.yaml配置,主要是添加域名,如下。

---
apiVersion: extensions/v1beta1
kind: Ingress
metadata:
  annotations:
    kubernetes.io/ingress.class: nginx
  name: kubenurse
  namespace: kube-system
spec:
  rules:
  - host: kubenurse-test.coolops.cn
    http:
      paths:
      - backend:
          serviceName: kubenurse
          servicePort: 8080

(2)更新daemonset.yaml配置,主要是更改ingress的入口域名,如下。

---
apiVersion: apps/v1
kind: DaemonSet
metadata:
  labels:
    app: kubenurse
  name: kubenurse
  namespace: kube-system
spec:
  selector:
    matchLabels:
      app: kubenurse
  template:
    metadata:
      labels:
        app: kubenurse
      annotations:
        prometheus.io/path: "/metrics"
        prometheus.io/port: "8080"
        prometheus.io/scheme: "http"
        prometheus.io/scrape: "true"
    spec:
      serviceAccountName: nurse
      containers:
      - name: kubenurse
        env:
        - name: KUBENURSE_INGRESS_URL
          value: kubenurse-test.coolops.cn      # 需要更改的地方
        - name: KUBENURSE_SERVICE_URL
          value: http://kubenurse.kube-system.svc.cluster.local:8080
        - name: KUBENURSE_NAMESPACE
          value: kube-system
        - name: KUBENURSE_NEIGHBOUR_FILTER
          value: "app=kubenurse"
        image: "postfinance/kubenurse:v1.2.0"
        ports:
        - containerPort: 8080
          protocol: TCP
      tolerations:
      - effect: NoSchedule
        key: node-role.kubernetes.io/master
        operator: Equal
      - effect: NoSchedule
        key: node-role.kubernetes.io/control-plane
        operator: Equal

(4)新创建一个ServiceMonitor,用于获取指标数据,如下:

apiVersion: monitoring.coreos.com/v1
kind: ServiceMonitor
metadata:
  name: kubenurse
  namespace: monitoring
  labels:
    k8s-app: kubenurse
spec:
  jobLabel: k8s-app
  endpoints:
  - port: "8080-8080" 
    interval: 30s
    scheme: http
  selector:
    matchLabels:
     app: kubenurse
  namespaceSelector:
    matchNames:
    - kube-system

(5)部署应用,在example目录下执行以下命令。

kubectl apply -f .

(6)等待所有应用变成running,如下。

# kubectl get all -n kube-system -l app=kubenurse
NAME                  READY   STATUS    RESTARTS   AGE
pod/kubenurse-fznsw   1/1     Running   0          17h
pod/kubenurse-n52rq   1/1     Running   0          17h
pod/kubenurse-nwtl4   1/1     Running   0          17h
pod/kubenurse-xp92p   1/1     Running   0          17h
pod/kubenurse-z2ksz   1/1     Running   0          17h

NAME                TYPE        CLUSTER-IP      EXTERNAL-IP   PORT(S)    AGE
service/kubenurse   ClusterIP   10.96.229.244   <none>        8080/TCP   17h

NAME                       DESIRED   CURRENT   READY   UP-TO-DATE   AVAILABLE   NODE SELECTOR   AGE
daemonset.apps/kubenurse   5         5         5       5            5           <none>          17h

(7)到prometheus上查看是否正常获取数据。 image.png 查看指标是否正常。 image.png image.png (8)这时候就可以在grafana上画图,展示监控数据了,如下。 image.png

参考文档

【1】github.com/postfinance… 【2】github.com/postfinance…