监控系统prometheus环境搭建&实践
1. 组件准备和安装
以下软件均使用docker安装,有关docker命令可以看docker--从入门到实践
1.1 prometheus+clickhouse 安装
# prometheus安装并启动,访问地址localhost:9090
docker pull prom/prometheus
docker run -d -p 9090:9090 prom/prometheus
# 或者指定配置路径
docker run -d -p 9090:9090 -v /home/webedit/monitoring/prometheus/config:/etc/prometheus prom/prometheus
# alertmanager安装并启动,访问地址localhost:9093
docker pull prom/alertmanager
docker run --name alertmanager -d -p 9093:9093 quay.io/prometheus/alertmanager
# grafana安装并启动, 访问地址localhost:3000
docker pull grafana/grafana
docker run -d -p 3000:3000 grafana/grafana
# pushgateway安装并启动,访问地址localhost:9091
docker pull prom/pushgateway
docker run -d -p 9091:9091 prom/pushgateway
# clickhouse安装并启动,用于grafana读取。外网访问地址ip:8123。用于测试grafana集成clickhouse
docker pull yandex/clickhouse-server
docker pull yandex/clickhouse-client
docker run -d --name clickhouse-server -p 8123:8123 -p 9009:9009 -p 9000:9000 --ulimit nofile=262144:262144 --volume=/home/webedit/monitoring/clickhouse/clickhouse-db:/var/lib/clickhouse yandex/clickhouse-server
# 使用clickhouse-client连接
docker run -it --rm --link clickhouse-server:clickhouse-server yandex/clickhouse-client --host clickhouse-server
# 以上组件/软件安装启动后可以先访问下地址看看有没有异常
1.2 grafana安装插件
# grafana默认是没有clickhouse的数据源插件的,需要安装
# 进入grafana容器,使用grafana-cli plugins install命令安装插件,然后重启容器生效
docker exec -it `docker container ls | grep grafana | awk -F' ' '{print $1}'` bash
grafana-cli plugins install vertamedia-clickhouse-datasource
docker restart `docker container ls | grep grafana | awk -F' ' '{print $1}'`
在grafana添加数据源,选择clickhouse. 如果使用的都是默认的配置,填写url和user就好了,url:(ip:8123),user:default
2. prometheus使用案例
2.1 案例1:系统监控 node-exporter
- 在要监控的机器上启动node-exporter
# 按照上面的流程启动完后,已经可以监控一些指标了。
# 另外再加一个官方案例:使用NODE EXPORTER监视LINUX主机指标
docker pull prom/node-exporter
docker run -d -p 9100:9100 \
-v "/proc:/host/proc:ro" \
-v "/sys:/host/sys:ro" \
-v "/:/rootfs:ro" \
--net="host" \
--restart=always \
--name node-exporter \
prom/node-exporter
- 配置监控指标抓取 prometheus.yml (prometheus、alertmanager、pushgateway本身也会暴露指标数据,一起加上~)
# prometheus指标抓取配置
# 全局配置
global:
# 抓取周期
scrape_interval: 15s
# 默认抓取超时 [ scrape_timeout: <duration> | default = 10s ]
# 估算规则的默认周期 # 每15秒计算一次规则。默认1分钟 [ evaluation_interval: <duration> | default = 1m ]
# 和外部系统(例如AlertManager)通信时为时间序列或者警情(Alert)强制添加的标签列表
external_labels:
monitor: 'gucha-monitor'
# 规则文件列表
rule_files:
- 'prometheus.rules.yml'
# 抓取配置列表
scrape_configs:
# 监控自身指标
- job_name: 'prometheus'
# 抓取的时间间隔
scrape_interval: 5s
# 静态指定服务地址。生产环境一般用服务发现,这里用于演示
static_configs:
- targets: ['10.224.192.113:9090']
# node-exporter 指标
- job_name: 'node'
# 指定job的抓取时间周期,可以覆盖全局配置
scrape_interval: 5s
static_configs:
# 这里加了两个不存在的服务,测试prometheus健康检查
- targets: ['localhost:8080', 'localhost:8081']
labels:
group: 'not_exist'
- targets: ['10.224.192.113:9100']
labels:
group: 'node_demo'
- job_name: 'pushgateway'
static_configs:
- targets: ['10.224.192.113:9091']
labels:
instance: pushgateway
- job_name: 'alertmanager'
static_configs:
- targets: ['10.224.192.113:9093']
labels:
instance: alertmanager
- 现在,我们拿node-exporter+grafana整合一个好看的系统指标监控Dashboard
1. 在grafana官网中找个好看的dashboard模板,[dashboard](https://grafana.com/grafana/dashboards). 找到自己喜欢的,点进去会有个模板id. 这里找了一个8919的[模板](https://grafana.com/grafana/dashboards/8919)
2. 在grafana中import模板,并选择prometheus数据源,就生成了一个很好看的dashboard了

2.2 案例2:应用监控 clickhouse-exporter
- 启动clickhouse-exporter 并配置下clickhouse的url,以及添加抓取job
# 启动clickhouse-exporter
docker pull f1yegor/clickhouse-exporter
docker run -d -p 9116:9116 f1yegor/clickhouse-exporter -scrape_uri=http://10.224.192.113:8123/
# 添加抓取工作
- job_name: 'clickhouse-metrics'
static_configs:
- targets: ['10.224.192.113:9116']
labels:
instance: clickhouse
- grafana官网中找个好看的dashboard模板,id:882
2.3 案例3:监控SpringBoot 基于eureka实现
-
prometheus.yml中添加服务发现
# 使用eureka_sd_configs做服务发现。 缺点:需要在项目里改点配置 - job_name: 'eureka' metrics_path: '/admin/prometheus' # Scrape Eureka itself to discover new services. eureka_sd_configs: - server: http://10.224.192.92:1111/eureka relabel_configs: - source_labels: [__address__, __meta_eureka_app_instance_metadata_prometheus_port] action: replace regex: ([^:]+)(?::\d+)?;(\d+) replacement: $1:$2 target_label: __address__ -
SpringBoot项目引入包
# SpirngBoot项目引入包 <!-- 第三方开源工具包 --> <dependency> <groupId>io.micrometer</groupId> <artifactId>micrometer-registry-prometheus</artifactId> <version>1.1.2</version> </dependency> <dependency> <groupId>io.micrometer</groupId> <artifactId>micrometer-core</artifactId> <version>1.1.2</version> </dependency> -
指定指标应用名称
# 指定指标应用名和管理端口 management.metrics.tags.application=${spring.application.name} -
指定管理端口(因为服务发现默认发现的是服务端口,SprintBoot暴露的管理端口是另一个)
eureka: instance: metadataMap: "prometheus.port": "${management.server.port}" -
另一种配置方式。使用consul_sd_configs做服务发现[未实践]- job_name: 'consul-prometheus' scheme: http metrics_path: '/admin/prometheus' consul_sd_configs: #consul 地址 - server: '10.224.192.92:1111' scheme: http services: [SPRINGBOOT_PROMETHEUS_CLIENT] -
grafana官网中找个好看的dashboard模板,比如id:11378
3. prometheus搭配alertmanager使用案例
-
配置告警规则prometheus.rule.yml
-
10.224.192.113:9100实例下的磁盘30s写速率持续1分钟超过60。触发条件后,生成的报警记录添加一些可用的标签 比如severity: slight,方便后续分组。
-
10.224.192.113:9100实例下的磁盘30s写速率持续1分钟超过70。触发条件后,生成的报警记录添加一些可用的标签 比如severity: critical,方便后续分组。
-
其余配置~ 看注释
-
groups:
- name: example
rules:
# 告警名称
- alert: node_disk_reads_completed_total
# promQL 10.224.192.113:9100实例下的磁盘30s写速率超过60
expr: rate(node_disk_writes_completed_total{instance="10.224.192.113:9100"}[30s]) > 60
# 持续1分钟
for: 1m
# 标签,比如加个严重程度
labels:
severity: slight
# 告警模板内容
annotations:
summary: "summary test {{ $labels.instance }} slight"
description: "{{ $labels.instance }} rate(node_disk_writes_completed_total) = {{ $value }})"
- alert: node_disk_reads_completed_total
# promQL 10.224.192.113:9100实例下的磁盘30s写速率超过70
expr: rate(node_disk_writes_completed_total{instance="10.224.192.113:9100"}[30s]) > 70
# 持续1分钟
for: 1m
# 标签
labels:
severity: critical
annotations:
summary: "summary test {{ $labels.instance }} critical"
description: "{{ $labels.instance }} rate(node_disk_writes_completed_total) = {{ $value }})"
- alertmanager配置 alertmanager.yml
global:
smtp_smarthost: 'smtp.163.com:25'
smtp_from: 'lcf_test01@163.com'
smtp_auth_username: 'lcf_test01@163.com'
smtp_auth_password: 'FAMAPDNAOUPJMMOV'
smtp_require_tls: false
route: #每个输入警报进入根路由
receiver: 'team-b' #根路由不得包含任何匹配项,因为它是所有警报的入口点
group_by: ['alertname', 'instance'] #将传入警报分组的标签。例如,将alertname和instance值相同的分为同一个组
group_wait: 30s #当传入的警报创建了一组新的警报时,请至少等待多少秒发送初始通知
group_interval: 5m #发送第一个通知时,请等待多少分钟发送一批已开始为该组触发的新警报
repeat_interval: 3h #如果警报已成功发送,请等待多少小时以重新发送警报
routes: #子路由,父路由的所有属性都会被子路由继承
- match_re: #此路由在警报标签上执行正则表达式匹配,以捕获与服务列表相关的警报
severity: ^(slight|critical)$
receiver: team-a
routes: #服务有严重警报,任何警报子路径不匹配,即通过父路由配置直接发送给收件人
- match:
severity: critical
receiver: team-b
#如果另一个警报正在触发,则禁止规则允许将一组警报静音,如果同一警报已经严重,我们将使用此选项禁用任何警告级别的通知
inhibit_rules:
- source_match:
severity: 'critical'
target_match:
severity: 'slight'
equal: ['alertname']
#如果警报名称相同,则应用抑制,如果源警报和目标警报中均缺少“equal”中列出的所有标签名称,则将应用禁止规则!
receivers:
- name: 'team-a'
email_configs:
- to: 'lcf_test01@163.com,lcf_test02@163.com'
- name: 'team-b'
email_configs:
- to: 'lcf_test01@163.com'
# 配置钩子,扩展通知方式
# webhook_configs:
# - url: 'http://prometheus-webhook-dingtalk.kube-ops.svc.cluster.local:8060/dingtalk/webhook1/send'
# send_resolved: true
- 使用配置启动alertmanager,指定配置文件
docker run -d -p 9093:9093 -v /home/webedit/monitoring/alertmanager/config/alertmanager.yml:/etc/alertmanager/config.yml --name alertmanager quay.io/prometheus/alertmanager --config.file=/etc/alertmanager/config.yml
- 关联prometheus和alertmanger. 在prometheus.yml中添加
alerting:
alertmanagers:
- static_configs:
- targets: ['10.224.192.113:9093']
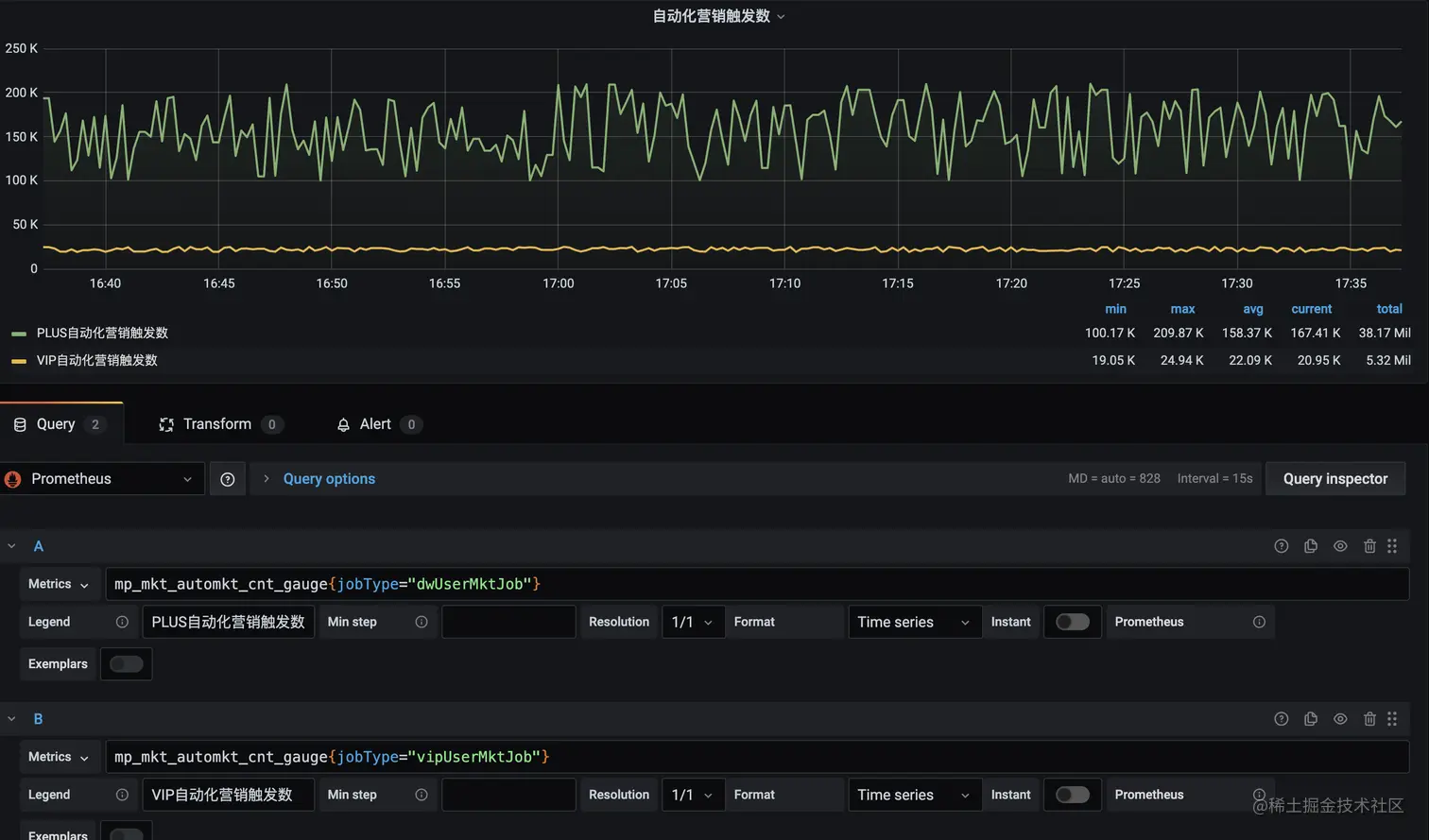
4. 业务指标监控案例
- 基于SpringBoot+eureka的demo案例。需要引入的包和配置跟上方的“监控SpringBoot 基于eureka实现”一致
// 上报瞬时指标,这段代码可以周期运行。等待prometheus server拉取。
Metrics.gauge("mp.mkt.automkt.cnt.gauge", ImmutableList.of(new ImmutableTag("jobType", "vipUserMktJob")),
RandomUtil.randomLong(19000, 25000)));
Metrics.gauge("mp.mkt.automkt.cnt.gauge", ImmutableList.of(new ImmutableTag("jobType", "dwUserMktJob")),
RandomUtil.randomLong(19000, 25000)));
- grafana添加视图
- 配置告警规则,作用看注释~
# 营销系统业务告警
- alert: mkt-alert
# promQL vip自动化营销触发数,过去5分钟平均值小于2w
expr: avg(mp_mkt_automkt_cnt_gauge{jobType="vipUserMktJob"}[5m]) < 25000
# 添加告警标签
labels:
severity: slight
type: automkt
annotations:
summary: "vip自动化营销近5分钟内平均触发数低于25000,severity: slight"
description: "vip自动化营销近5分钟内平均触发数 = {{ $value }})"
- alert: mkt-alert
# promQL
expr: avg(mp_mkt_automkt_cnt_gauge{jobType="vipUserMktJob"}[5m]) < 20000
# 持续1分钟
for: 1m
# 标签
labels:
severity: critical
type: automkt
annotations:
summary: "vip自动化营销近5分钟内平均触发数低于20000,severity: critical"
description: "vip自动化营销近5分钟内平均触发数 = {{ $value }})"
- alert: mkt-alert
# promQL
expr: avg(mp_mkt_automkt_cnt_gauge{jobType="dwUserMktJob"}[5m]) < 200000
# 持续1分钟
for: 1m
# 标签
labels:
severity: slight
type: automkt
annotations:
summary: "plus自动化营销数据异常,severity: slight"
description: "触发数:{{ $value }})"
- 告警配置,基于上一个配置做部分修改。
global:
smtp_smarthost: 'smtp.163.com:25'
smtp_from: 'lcf_test01@163.com'
smtp_auth_username: 'lcf_test01@163.com'
smtp_auth_password: 'FAMAPDNAOUPJMMOV'
smtp_require_tls: false
route: #每个输入警报进入根路由
receiver: 'team-b' #根路由不得包含任何匹配项,因为它是所有警报的入口点
group_by: ['alertname', 'instance'] #将传入警报分组的标签。将alertname和instance值相同的分为同一个组
group_wait: 30s #等待30秒发送初始通知,用于聚合同一个分组的报警信息
group_interval: 5m #分组执行报警逻辑的时间周期
repeat_interval: 3h #如果警报已成功发送,请等待多少小时以重新发送警报
routes: #子路由,父路由的所有属性都会被子路由继承
- match_re: #正则匹配 标签severity=slight或者critical
severity: ^(slight|critical)$
receiver: team-a
routes: #严重警报,通知给team-b
- match:
severity: critical
receiver: team-b
routes: #自动化营销的严重报警,通知给team-automkt
- match:
alertname: mkt-alert
type: automkt
receiver: team-automkt
#同一个alertname,如果已经出过严重的报警,就屏蔽轻微的报警
#抑制规则
inhibit_rules:
- source_match:
severity: 'critical'
target_match:
severity: 'slight'
equal: ['alertname']
#如果警报名称相同,则应用抑制,如果源警报和目标警报中均缺少“equal”中列出的所有标签名称,则将应用禁止规则!
receivers:
- name: 'team-a'
email_configs:
- to: 'lcf_test01@163.com,lcf_test02@163.com'
- name: 'team-b'
email_configs:
- to: 'lcf_test01@163.com'
# 自动化营销相关负责人
- name: 'team-automkt'
email_configs:
- to: 'lcf_test03@163.com,lcf_test04@163.com'
# 配置钩子,扩展通知方式
# webhook_configs:
# - url: '短信 popo'
# send_resolved: true
- alertmanager报警示例。可以在后台展示(这个后台还可以配置静默规则)
5. pushgateway的使用案例
<!-- 引入包 -->
<dependency>
<groupId>io.prometheus</groupId>
<artifactId>simpleclient_pushgateway</artifactId>
<version>0.10.0</version>
</dependency>
String url = "10.224.192.113:9091";
CollectorRegistry registry = new CollectorRegistry();
Gauge guage = Gauge.build("my_custom_metric", "This is my custom metric.").create();
guage.set(23.12);
guage.register(registry);
PushGateway pg = new PushGateway(url);
Map<String, String> groupingKey = new HashMap<String, String>();
groupingKey.put("instance", "my_instance");
pg.pushAdd(registry, "my_job", groupingKey);
String url = "10.224.192.113:9091";
CollectorRegistry registry = new CollectorRegistry();
Gauge guage = Gauge.build("my_custom_metric", "This is my custom metric.").labelNames("app", "date").create();
String date = new SimpleDateFormat("yyyy-mm-dd HH:mm:ss").format(new Date());
guage.labels("my-pushgateway-test-0", date).set(25);
guage.labels("my-pushgateway-test-1", date).dec();
guage.labels("my-pushgateway-test-2", date).dec(2);
guage.labels("my-pushgateway-test-3", date).inc();
guage.labels("my-pushgateway-test-4", date).inc(5);
guage.register(registry);
PushGateway pg = new PushGateway(url);
Map<String, String> groupingKey = new HashMap<>();
groupingKey.put("instance", "my_instance");
pg.pushAdd(registry, "my_job", groupingKey);
备注:
prometheus.rule.yml和alertmanager.yml配置有点麻烦
grafana可以配置alertmanager报警