【HMS Core案例分享】华为分析 X 江湖游戏 | 揭秘塔防游戏的增长秘籍

205 阅读7分钟

江湖游戏是一家集网络游戏发行、运营和服务于一体的公司,于2018年成立,是国内新兴的游戏发行商之一。江湖游戏凭借着3D欧美卡通塔防巨作《塔塔帝国》,以及诙谐幽默的《泡面三国》,曾创下月收入不菲的流水,并多次获得核心渠道的深入合作与精品推荐。为持续打造精品游戏、提升产品竞争力,江湖游戏携手华为分析,深度探索用户行为,基于数据分析优化产品及运营策略,致力于打造用户极致体验。

下面将结合江湖游戏旗下一款塔防游戏《塔塔帝国》使用华为分析进行数据驱动的精细化运营实战案例,深入揭秘塔防游戏的增长秘籍。

“与华为分析合作前,我们的产品设计和运营决策只能凭经验,或根据竞争对手动作做出调整,无法通过数据量化产品迭代、运营举措效果,而自建数据分析平台代价太大,每年需要数百万的投入。华为分析这样一个成熟的、一站式分析平台只需简单集成SDK,打点上报业务数据后,业务运营团队就可以通过可视化数据报告快速验证假设,优化策略,真正落地数据驱动的业务增长闭环。”江湖游戏首席运营官杨嘉松表示。

素材测试+实时监控,把握吸量法则

在竞争激烈的手游领域,一款新产品初入市场,首要问题必然是如何“吸量”,影响量的因素有很多,塔塔帝国把其分为两大环节——曝光到下载、下载到注册。

曝光到下载:从玩家在各大应用市场推荐位看到游戏,到游戏名称和ICON是否吸引他们,再到对详情页内容是否满意,最后才会决定是否下载。

下载到注册:包体大小、网速、隐私权限、功能授权、文件解压速度、更新、各类闪屏、动画、SDK加载、实名认证等都会影响注册成功率。

整个过程呈漏斗状,想要获得更多量,必须先从包装吸量开始,于是他们对ICON进行了研究。

“当我们要使用ICON进行包装发行时,首先在公司内部进行了一次投票,投票结果选出了两个人物头像类型的ICON,两个都比较有特色,故事性强、有张力,偏向欧美风。但我们知道票选结果只是内部小范围人群喜好,不代表用户意见,需要进行市场验证。”塔塔帝国运营负责人如是说。

之后其运营团队使用A/B测试+华为分析的实时监控功能,实时观察不同ICON上线后的新用户增长趋势,发现10点素材上线后量级有一个明显的增长,但到了午休时间,增幅却不如预期,于是快速进行素材更换,晚上的新用户量级如期爆发了。

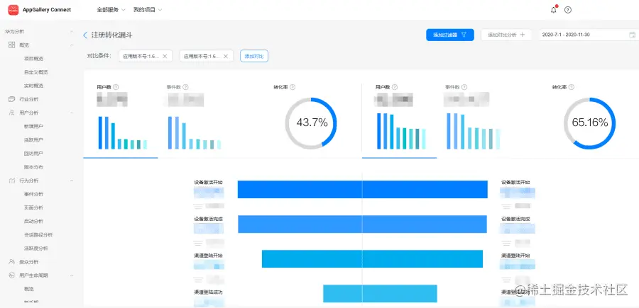
漏斗定位流失根因,提升转化

为了解用户从安装到注册各环节的转化情况,有的放矢地制定注册转化率提升策略,塔塔帝国的运营团队将用户注册的关键路径创建为了漏斗,通过漏斗分析模型发现用户在“加载”和“闪屏”环节流失明显,导致由安装到最终成功注册的玩家不足50%,严重影响新增用户转化。

通过将流失用户存为受众,结合受众分析、事件分析,发现流失用户多集中在价格较便宜的低端机型,后又通过真机测试发现低端机型开启游戏的速度非常慢,于是在新版本中砍掉了动画、闪屏、过场等,尽量减少玩家等待时间。新版本上线后,通过华为分析的漏斗分析进行版本对比,发现新版本的转化率达到了65.16%,提升了20%多,达到了初步期望。

新增用户 ≠ 留存用户,“拉新”与“留存”两手抓

塔塔帝国的运营团队深知“新增用户≠ 留存用户”,在玩家下载游戏后,他们更为关注玩家的关键流程转化、各渠道用户的留存差异、用户生命周期各阶段的转化趋势,深入洞察用户行为特征,以提升用户体验与粘性。

甄别拉新渠道,精准拉新

留存和付费是体现用户质量的核心指标,通过华为分析的留存分析报告和事件分析报告,塔塔帝国的运营团队发现目前渠道拉新来的用户留存率和付费率都低于平均水平,初步判断是拉新用户不精准所致。

过往他们更多是从游戏风格、题材、养成内容出发,素材主要以人物头像为主,突出玩法方向为辅,为了找到与游戏更匹配的用户,决定调整方向,使用更突出塔防元素的“防御塔系列”素材。测试结果发现防御塔系列曝光点击率非常出色,吸量能力强劲。另一方面,通过留存分析对比,发现通过防御塔素材吸引来的新用户留存率有明显提升。

△ 图中数据为虚拟

于是马上把防御塔素材拓展到了“箭塔、炮塔”等,逐步积累了更加稳定、精准的用户群。

灵活开放的受众细分,助力精准营销

华为分析支持通过用户属性、行为事件灵活创建受众,比如挖掘活跃用户行为特征,精准推送Push消息、结合应用内消息进行情景式触达,提高用户活跃度、促进转化。

支持一键保存留存分析结果,可针对一段时间未使用用户周期性推送,挽回流失用户。

漏斗流失用户也可一键存为受众,通过短信、应用内消息、Push等多渠道触达,提升转化。

江湖游戏首席运营官杨嘉松表示:“华为分析严格遵循GDPR要求,满足了我们对数据安全的管控需求,同时支持多端用户数据全面打通、多维下钻分析、灵活受众细分及多种触达渠道,给出了闭环的精细化运营方案,使我们的业务运营团队实现了数据驱动的科学决策,也减轻了技术同学工作量,让团队更专注于数据的深度分析挖掘与产品迭代、策略优化,不断提升产品竞争力、实现用户稳步增长。”

华为分析,是面向企业跨部门、跨角色人员的一站式数智化分析平台,贴合业务场景,提供数据采集、数据管理、数据分析、数据应用的一体化解决方案,驱动企业化数据洞察为业务增长。

欲了解更多详情,请参阅:

华为分析官网
华为分析演示DEMO

获取开发指导文档:
Android SDK集成文档
iOS SDK集成文档
Web SDK集成文档
快应用SDK集成文档