Percona监控和管理概述
Percona监控和管理(PMM)是一个用于管理和监控MySQL和MongoDB性能的开源平台。 它由Percona与托管数据库服务,支持和咨询领域的专家合作开发。 PMM是一个免费的开源解决方案,您可以在自己的环境中运行,以实现最大的安全性和可靠性。 它为MySQL和MongoDB服务器提供全面的基于时间的分析,以确保您的数据尽可能高效地工作。
Percona监控和管理架构
PMM平台基于简单的客户端 - 服务器模型,可实现高效的可扩展性。它包括以下模块:
- PMM Client安装在您要监视的每个数据库主机上。它收集服务器指标,一般系统指标和查询分析数据,以获得完整的性能概述。收集的数据发送到PMM服务器。
- PMM Server是PMM的核心部分,它聚合收集的数据,并以Web界面的表格,仪表板和图形的形式呈现。
PMM是旨在无缝协同工作的工具集合。一些是由Percona开发的,一些是第三方开源工具。
- 下图说明了PMM当前的结构:

这里写图片描述
PMM Client
PMM客户端软件包适用于大多数流行的Linux发行版:
- Red Hat Enterprise Linux衍生产品的RPM(包括CentOS,Oracle Linux,Amazon Linux等)
- DEB用于基于Debian的发行版(包括Ubuntu等)
PMM客户端软件包包含以下内容:
- pmm-admin是用于管理PMM客户端的命令行工具,例如,添加和删除要监视的数据库实例。
- percona-qan-agent是一种在收集查询性能数据时管理查询分析(QAN)代理的服务。它还与PMM服务器中的QAN API连接,并发送收集的数据。
- node_exporter是收集一般系统指标的Prometheus exporter。有关详细信息,请参阅https://github.com/prometheus/node_exporter。
- mysqld_exporter是收集MySQL服务器指标的Prometheus exporter。有关详细信息,请参阅https://github.com/percona/mysqld_exporter。
- mongodb_exporter是收集MongoDB服务器指标的Prometheus exporter。有关详细信息,请参阅https://github.com/percona/mongodb_exporter。
- proxysql_exporter是收集ProxySQL性能指标的Prometheus exporter。有关详细信息,请参阅https://github.com/percona/proxysql_exporter。
PMM Server
PMM服务器将作为您的中央监控主机的机器运行。它通过以下方式作为设备分发:
- 可以用于运行容器的Docker映像
- 可以在VirtualBox或其他管理程序中运行
- 可以通过Amazon Web Services(AWS)运行的Amazon Machine Image(AMI)
PMM服务器由以下工具组成:
-
查询分析(QAN)使您能够在一段时间内分析MySQL查询性能。除客户端QAN代理外,还包括以下内容:
- QAN API是用于存储和访问在PMM客户端上运行的percona-qan-agent收集的查询数据的后端
- QAN Web App是用于可视化收集的Query Analytics数据的Web应用程序。
-
度量监视器(MM)提供对MySQL或MongoDB服务器实例至关重要的度量的历史视图。它包括以下内容:
- Prometheus是一个第三方时间序列数据库,连接到在PMM客户端上运行的出口商,并汇总了收集的指标.
- Consul提供一个PMM客户端可以远程列出,添加和删除Prometheus主机的API。
- Grafana是一个第三方仪表板和图形构建器,用于在直观的Web界面中可视化由Prometheus汇总的数据.
- Percona仪表板是由Percona开发的Grafana仪表板
-
Orchestrator是MySQL复制拓扑管理和可视化工具。
部署方案(https://www.percona.com/doc/percona-monitoring-and-management/architecture.html#id13)
参考:
[1] https://prometheus.io/docs/introduction/overview/
[2] https://www.consul.io/docs/
[3] https://www.consul.io/docs/
[4] https://github.com/outbrain/orchestrator/wiki/Orchestrator-Manual
部署Percona监控和管理
以下过程介绍如何正确部署PMM:
-
在主机上运行PMM Server,用于访问收集的数据,查看基于时间的图表,并执行性能分析。
以下选项可用:
- 使用Docker运行PMM服务器
- 使用VirtualBox运行PMM服务器
- 使用Amazon Machine Image(AMI)运行PMM服务器
安装运行PMM Server(使用Docker运行PMM服务器)
- 使用docker运行PMM Server
PMM服务器的Docker映像公开托管在https://hub.docker.com/r/percona/pmm-server/ 。 如果要从Docker映像运行PMM Server,则主机必须能够运行Docker 1.13或更高版本,并具有网络访问权限。 有关使用Docker的更多信息,请参阅Docker文档(https://docs.docker.com/ )。
- CentOS 6 安装Docker
yum --enablerepo=epel -y install docker-io
/etc/rc.d/init.d/docker start
chkconfig docker on
注:使用pmm-server映像时,请使用特定的版本标签,而不是最新的标签。目前的稳定版本是1.1.3。
第一步. 创建一个PMM数据容器
- 要创建持久PMM数据的容器,请运行以下命令:
docker create \
-v /opt/prometheus/data \
-v /opt/consul-data \
-v /var/lib/mysql \
-v /var/lib/grafana \
--name pmm-data \
percona/pmm-server:1.1.3 /bin/true
- 此容器不运行,只需升级到较新的pmm服务器映像时,确保您保留所有PMM数据。不要删除或重新创建此容器,除非您打算清除所有PMM数据并重新开始。
第二步、创建并运行PMM服务器容器
- 要运行PMM服务器,请使用以下命令:
docker run -d \
-p 666:80 \
--volumes-from pmm-data \
--name pmm-server \
--restart always \
percona/pmm-server:1.1.3
注意:这里666端口是自定义的,因为笔者实验机80已被占用
确认PMM 安装运行是否正确
通过使用运行容器的主机的IP地址连接到PMM Web界面来验证PMM服务器是否正在运行,然后在要监视的所有数据库主机上安装PMM Client
|Component|URL|
|------- |---|
|PMM landing page|*http://192.168.0.99:port|
|Query Analytics (QAN web app)|http://192.168.0.99/qan/|
*|Metrics Monitor (Grafana)|http://192.168.0.99/graph/User name: admin Password: admin|
|Orchestrator|http://192.168.0.99/orchestrator|
删除PMM服务器
在停止和删除PMM服务器之前,请确保相关的PMM客户端不通过删除所有监视的实例来收集任何数据,如删除监控服务中所述。
docker stop pmm-server && docker rm pmm-server
docker rm pmm-data # 删除pmm数据容器
升级PMM服务器
docker stop pmm-server # 先停
docker rm pmm-server # 再删,如果如要保留收集数据,不要执行此操作
docker run -d \
-p 999:80 \
--volumes-from pmm-data \
--name pmm-server \
--restart always \
--init \
percona/pmm-server:1.1.3
在Red Hat和CentOS上安装PMM客户端
PMM客户端是安装在您要监视的MySQL或MongoDB主机上的一组代理和出口商。 组件收集关于一般系统和数据库性能的各种数据,并将该数据发送到相应的PMM服务器组件。
注:不应该在具有相同主机名的数据库服务器上安装代理,因为PMM服务器使用主机名来标识收集的数据。
安装PMM客户端
PMM客户端应该运行在任何现代的Linux发行版上,但是Percona提供的PMM客户端软件包只能从最受欢迎的Linux发行版的软件仓库进行自动安装:
- 系统事先无percona的yum源,需要新增
sudo yum install https://www.percona.com/redir/downloads/percona-release/redhat/latest/percona-release-0.1-4.noarch.rpm
- 安装pmm-client软件包
sudo yum install pmm-client -y
将PMM客户端连接到PMM服务器
使用pmm-admin config --help,查看帮助
[root@backup-server ~]# sudo pmm-admin config --server 192.168.0.99:666
OK, PMM server is alive.
PMM Server | 192.168.0.99:666
Client Name | backup-server
Client Address | 192.168.0.47
开始数据收集
将客户端连接到PMM服务器后,通过添加监控服务,从数据库实例启用数据收集。
要启用一般系统度量,MySQL指标和查询分析,请运行:
管理PMM客户端
# 添加监控服务
pmm-admin add
# 检查PMM客户端和PMM服务器之间的网络连接。
pmm-admin check-network
# 配置PMM Client如何与PMM服务器通信。
pmm-admin config
# 打印任何命令和退出的帮助
pmm-admin help
# 打印有关PMM客户端的信息
pmm-admin info
# 出为此PMM客户端添加的所有监控服务
pmm-admin list
# 检查PMM服务器是否存活
pmm-admin ping
# 检查PMM服务器是否存活。
pmm-admin purge
# 清除PMM服务器上的度量数据
pmm-admin remove, pmm-admin rm
# 删除监控服务
pmm-admin repair
# 重启pmm
pmm-admin restart
# 打印PMM Client使用的密码
pmm-admin show-passwords
# 开启监控服务
pmm-admin start
# 停止监控服务
pmm-admin stop
# 在卸载之前清理PMM Client
pmm-admin uninstall
- 添加MySQL查询分析服务
默认情况下不存在初始的被pmm-client使用的mysql用户,需要自己创建,笔者是登录到mysql中创建的用户,感兴趣的同学可以使用pmm-admin提供的参数创建默认用户
GRANT ALL PRIVILEGES ON *.* TO 'pmm'@'192.168.0.47' IDENTIFIED BY 'pmmpassword';
# 创建用户成功
[root@backup-server ~]# sudo pmm-admin add mysql:metrics --user pmm --password pmmpassword --host 192.168.0.47
# 使用创建的用户添加监控mysql服务
OK, now monitoring MySQL metrics using DSN pmm:***@tcp(192.168.0.47:3306)
[root@backup-server ~]# sudo pmm-admin add mysql:queries --user pmm --password pmmpassword --host 192.168.0.47
- 查看当前服务器监控的服务
[root@backup-server ~]# pmm-admin list
pmm-admin 1.1.3
PMM Server | 192.168.0.99:666
Client Name | backup-server
Client Address | 192.168.0.47
Service Manager | unix-systemv
-------------- -------------- ----------- -------- ------------------------------- ------------------------------------------
SERVICE TYPE NAME LOCAL PORT RUNNING DATA SOURCE OPTIONS
-------------- -------------- ----------- -------- ------------------------------- ------------------------------------------
mysql:queries backup-server - YES pmm:***@tcp(192.168.0.47:3306) query_source=slowlog, query_examples=true
linux:metrics backup-server 42000 YES -
mysql:metrics backup-server 42002 YES pmm:***@tcp(192.168.0.47:3306) tablestats=OFF
报错排查
QAN API error: "qh.Profile: No query classes for selected instance and time range. Please check whether your MySQL settings match the recommended.".Check the /var/log/qan-api.log file in docker container for more information
# mysql 开启慢日志查询
yum install percona-toolkit -y # 建议安装
#
slow_query_log = 1
long_query_time = 2
# 重启mysql(mysql5.6)
/etc/init.d/mysql restart
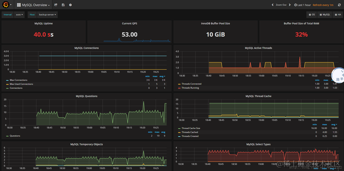
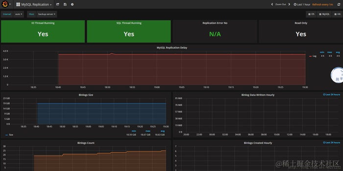
继续访问http://192.168.0.99:666,查看监控mysql的状态
这里写图片描述
这里写图片描述
这里写图片描述
后续补充监控MongoDB的教程。。。
作者:静静是我女朋友
链接:www.jianshu.com/p/97233bac2…
來源:简书
著作权归作者所有。商业转载请联系作者获得授权,非商业转载请注明出处。