开源OA办公平台功能介绍:应用市场之固定资产管理(一)功能设计

201 阅读3分钟

概述

应用市场-固定资产管理,是用来维护管理企业固定资产的一个功能。其整个功能包括对固定资产的台账信息、领用、调拨、借用、维修、盘点、报废等一整个生命周期的动态管理过程。力求客户安装就可以使用。

image.png

本应用主要使用了o2oa自带的五大块应用来实现:

1、门户管理:固定资产管理。

2、流程管理:固定资产管理。

3、内容管理:固定资产。

4、数据中心管理:固定资产数据。

5、服务管理:定时代理。

一、门户管理

门户管理主要用于首页展现,首页包含两块:首页、资产。

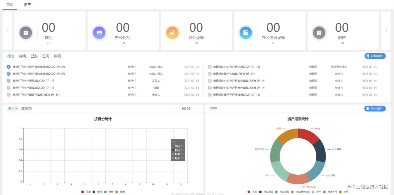
首页:

image.png

首页功能点:

1、各类型资产数量及本月增长量的统计,可左右滚动。

2、流程的发起处理,待办、待阅、已办、已阅、我拟稿的文件的详情列表。

3、按四大使用类型分年度对资产使用记录的统计柱状图,类型:领用、借用、维修、报废。

4、各类型资产的库存量饼状图。

5、资产的批量导入。

image.png

资产功能点:

1、所有资产的详情列表。

2、通过资产编号、资产名称、资产类型模糊查询符合条件的固定资产。

3、新增、删除固定资产。

4、点击资产名称可进入资产详情页面。

二、流程管理

image.png

流程管理里主要是对固定资产使用中的审批过程做的一个流程管理,主要包含有资产的申请、领用、借用、归还、退库、调拨、报修、报废、盘点流程审批。

流程流转结束后需要将使用记录同步到内容管理的固定资产使用记录中去,以方便后期对使用记录进行统计查询。

三、内容管理

image.png

内容管理里主要有两块内容:固定资产信息表和固定资产的使用记录。

固定资产信息表可以通过首页的批量导入导进来,也可以通过内容管理固定资产分类进行手工新建。

使用记录分为:领用记录、借用记录、归还记录、退库记录、调拨记录、报修记录、报废记录、盘点记录。分别和流程管理中的流程一一对应,流程流转完毕时自动生成对应的使用记录。

四、数据中心管理

image.png

数据中心的固定资产数据提供各种维度的视图统计用于首页的查询和流程表单中的具体功能点。

五、服务管理

image.png

门户首页有大量的统计数据,需要与后台进行多次交互,为了提高首页的加载速度,我们使用了定时代理来定时执行一下统计,将数据记录在了流程的数据字典中,该代理设置了每十分钟运行一次。

固定资产需要每月盘点一次,所以增加了一个定时代理,每月1号将所有固定资产的盘点状态重置为“未盘点”。

(转自公众号:浙江兰德网络)