SpringBoot健康检查,如何与容器配合?

4,124 阅读4分钟

原创:不羡鸳鸯不羡仙,一行代码调半天。小姐姐味道(微信公众号ID:xjjdog),欢迎分享,转载请保留出处。

监控的重要性就不必多说了吧,不要再花功夫开会讨论它的必要性了,当你线上遇到问题,就不会再怀疑监控是浪费开发成本的建设。监控让人告别了靠“猜”来维持的救火现状,它能够留下证据,来支撑我们后续的分析。

作为监控的首要目标,服务的存活性,也就是它的健康状况,成为了重中之重。SpringBoot可以通过简单的参数,来开启健康检查,并能够和主流的监控系统集成起来。

xjjdog.cn 对200+原创文章进行了细致的分类,阅读更流畅,欢迎收藏。

1. 监控开启

在Spring中,是使用actuator组件,来做监控等相关操作。可以在pom中加入下面的starter:

<dependency>
  <groupId>org.springframework.boot</groupId>
  <artifactId>spring-boot-starter-actuator</artifactId>
</dependency>

对于gradle来说,加入下面这个。

dependencies {
  compile("org.springframework.boot:spring-boot-starter-actuator")
}

访问/actuator/health,即可获取项目的健康状况。

{"status":"UP"}

在application.yml文件里,加入如下的内容:

management:
  endpoint:
    health:
      show-details: always

再次访问这个接口,将输出详细的内容。包括DB的状态、磁盘状态等。可以看到,最外层的status,其实是内部各个组件状态的集合。

{
    "status":"UP",
    "components":{
        "db":{
            "status":"UP",
            "details":{
                "database":"H2",
                "validationQuery":"isValid()"
            }
        },
        "diskSpace":{
            "status":"UP",
            "details":{
                "total":250685575168,
                "free":31373905920,
                "threshold":10485760,
                "exists":true
            }
        },
        "ping":{
            "status":"UP"
        }
    }
}

2. 自定义Indicator

这些功能,是由Indicators来实现的(HealthIndicator)。比如下面这些:

  • DataSourceHealthIndicator
  • DiskSpaceHealthIndicator
  • CouchbaseHealthIndicator
  • MongoHealthIndicator
  • RedisHealthIndicator
  • CassandraHealthIndicator

如果你是用的是组件提供的starter,这些Indicator就会在/health接口进行聚合,如果你不想要监控某个组件,可以在配置中把它关闭。

management:
  health:
    mongo:
      enabled: false

明白了这个道理,在做一些组件的时候时候,就可以通过这种方式,来提供组件自带的健康检查:只需要实现HealthIndicator接口就可以了。代码样例如下:

@Component
@Slf4j
public class X implements HealthIndicator {
    @Override
    public Health health() {
        try {
            //检查组件状态异常信息
        } catch (Exception e) {
            log.warn("Failed to connect to: {}", URL);
            return Health.down()
                    .withDetail("error", e.getMessage())
                    .build();
        }
        return Health.up().build();
    }
}

3. 接入监控系统

更多情况,我们是希望把业务监控的数据,使用专业的监控组件收集起来。这个在SpringBoot中,可以使用micrometer来实现。

以最流行的prometheus为例,在pom里增加下面的内容。

<dependency>
    <groupId>io.micrometer</groupId>
    <artifactId>micrometer-registry-prometheus</artifactId>
</dependency>

当然,我们也要在yaml里配置一些内容。它现在看起来长这个样子:

management:
  endpoints:
    web:
      exposure:
        include: health,info,prometheus
  endpoint:
    health:
      show-details: always

这时候,访问/actuator/prometheus,即可获取prometheus格式的监控数据。

类似于下面这种:

jvm_memory_used_bytes{area="heap",id="PS Survivor Space",} 0.0
jvm_memory_used_bytes{area="heap",id="PS Old Gen",} 2.9444904E7
jvm_memory_used_bytes{area="heap",id="PS Eden Space",} 6.829E7
jvm_memory_used_bytes{area="nonheap",id="Metaspace",} 5.917196E7
jvm_memory_used_bytes{area="nonheap",id="Code Cache",} 1.0929088E7
jvm_memory_used_bytes{area="nonheap",id="Compressed Class Space",} 8420512.0

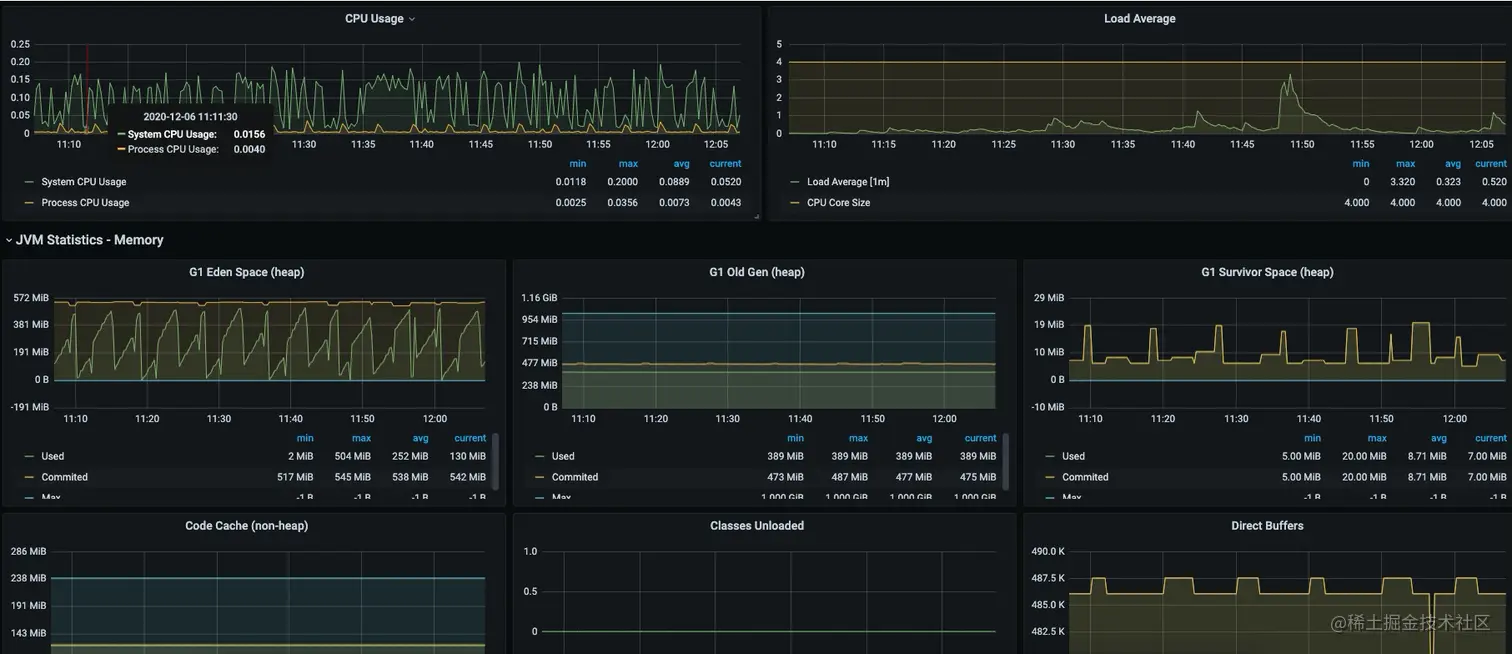
在prometheus的target页面,可以看到下面的信息:

最终在Grafana里,长的更加妖艳一些。

那它都能监控一些什么东西呢?我们来看一下:

  • 服务节点基本信息,包括内存CPU网络IO等
  • JVM堆栈信息
  • JVM GC信息,STW信息
  • 默认HikariCP的连接池信息
  • HTTP请求接口信息(最大耗时,QPS最高)
  • Tomcat容器监控
  • Logback日志打印监控(各级别条数)
  • ...其他

可以看到,只需要暴露这么一个接口,就可以对项目中的组件,进行比较全面的掌控。

4. 与容器配合

最后一点,由于SpringBoot服务,经常会发布到一些容器中,比如docker。这个时候,就要用到probes配置(kube有相同的概念)。probes是探测的意思,用来区分Liveness和Readiness两种状态。

最终的配置如下:

management:
  health:
    probes:
      enabled: true
  endpoints:
    web:
      exposure:
        include: health,info,prometheus
  endpoint:
    health:
      show-details: always

这时候,我们将在浏览器的接口中获取两个分组,展示如下:

这两个链接,前者用于判断容器是否应该重启;后者判断服务是否可用,如果可用,将开始接受外部的请求。

End

对于规模比较小的SpringBoot应用来说,使用SpringBootAdmin一类的监控,就已经足够了。但如果你的企业是集中式部署,节点多且变化频繁,一个统一的监控建设平台是非常必要的。

除了Prometheus,SpringBoot的Metrics还支持以下组件:

  • AppOptics
  • Atlas
  • Datadog
  • Dynatrace
  • Elastic
  • Ganglia
  • Graphite
  • Humio
  • Influx
  • JMX
  • KairosDB
  • New Relic
  • Prometheus
  • SignalFx
  • Simple (in-memory)
  • Stackdriver
  • StatsD
  • Wavefront

你熟悉的组件,有没有它的身影呢?

作者简介:小姐姐味道 (xjjdog),一个不允许程序员走弯路的公众号。聚焦基础架构和Linux。十年架构,日百亿流量,与你探讨高并发世界,给你不一样的味道。我的个人微信xjjdog0,欢迎添加好友,​进一步交流。​