微信生态中,「电商」如何借“运营工具”,抢占 4.5 亿流量红利?

455 阅读9分钟

据 2020 腾讯财报数据显示,微信月活用户已超 12 亿,相比我国网络购物用户规模的 7.5 亿(截至 2020 年 6 月),其中仍存在超 4.5 亿人的空集,这巨大的红利让众多行业蠢蠢欲动。

其中,电商企业尤甚。布局微信生态,公众号、小程序、企业微信、社群等已是基本素养,如何利用“运营工具”产生聚合效应才是致胜关键。 下面,本文将以电商为例,介绍如何利用运营工具——神策营销云,在微信生态中抢占这 4.5 亿人乘 N 元的巨量红利?

一、快速拉新:引流激活、去粗取精、裂变增长

1.融会贯通,轻松激活用户,打造核心流量池
在微信生态中,企业微信、社群和公众号等均可以作为流量聚集地。如下图,在第三方电商、线下门店、自营平台等,商家可以通过各种方式向微信生态导流。 同时,微信生态内的各渠道也可实现相互导流,聚焦到企业的核心微信流量池。

举个栗子:

某电商企业的核心流量池为“小程序”, 以运营小 S 从公众号向小程序导流为例。

运营小 S 将 11 月底活动期间关注公众号,但 1 小时内没有启动小程序的用户在神策智能运营中筛选出来,并发送个性化文案进行激活。同时将触达 15 分钟后小程序的启动完成率设置为首要目标,进行实时效果的观测,以便及时调整运营策略。

图 神策智能运营工具 demo 截图

图 神策智能运营工具 demo 截图

整个策划到配置完成并启动,小 S 用时 10 分钟。这类的运营一天可以策划 10 个以上,效果反馈再迭代,运营动作的运转效率指数级提升,比如在今年双十一,小 S 利用神策营销云向小程序引流量同比增长 179%,销售额同比增长 136%。

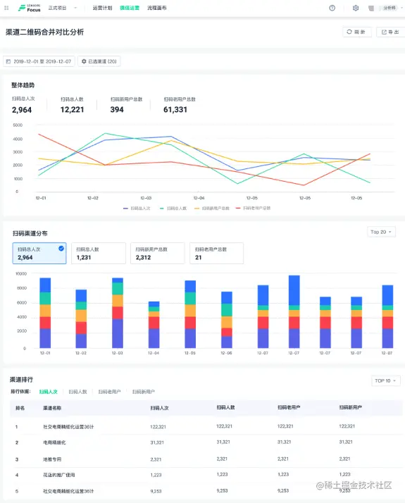
2.一键监测质与量,流量轨迹全知道

企业在打造核心流量池的过程中,识别各渠道的“质”与“量”是运营的必备功课。

图 神策智能运营工具 demo 截图

举个栗子:

作为运营老手的小 S,常常会自定义批量创建追踪二维码,并设置用户扫码后的自动回复(可根据具体场景设置文字、图片、菜单回话、微信图文、外部页面、卡券、小程序等),不放过用户的每一个转化节点。

图 神策智能运营工具 demo 截图

如下图,近期小 S 做了一个专家免费答疑的活动,她做了一个服务号的带参二维码,微信扫码关注后,会自动弹出引导回复(下以神策学堂为例,可以试试哦):

图 神策学堂服务号模拟场景

活动期间的每天下班前,小 S 还会在后台做当天渠道引流的数据分析:

图 神策智能运营工具 demo 截图

整个流程下来,小 S 不仅对各个渠道的流量质与量心中有数,还逐渐摸索出适应各渠道的不同运营引导策略,使 2020 年上半年的投放 ROI 提高约 24%。

3.个性设置,裂变拉新,找到最佳传播者

裂变是电商黑马拼多多逆势突围的关键手段,在花样裂变玩法中,如何实时监控效果,找到最佳传播者、优化活动策略是关键。

小 S 因数据打通需要技术支持,没有用市面上眼花缭乱的裂变工具,而直接在神策营销云上进行裂变玩法的设置,实时监控裂变的推广人数、拉新人数、受邀人数趋势,进行互动策略的调整。

图 神策智能运营工具 demo 截图

由于裂变用户数据与企业自身数据是打通的,小 S 可以轻松判断拉新用户的价值,如是否是新用户,对哪类商品有需求等,每次裂变的效果评估报告都极具参考价值。

二、精准转化:个性触达、智能促销,交叉推荐

前文提到 7.5 亿人的网购用户与 12 亿的微信用户有超 4.5 亿流量待开垦,通过运营手段可进行一对一触达、打通变现“最后一公里”是电商的常用手段。

1.定时型 + 触发型,轻松点选,智能个性触达

运营小 S 常做且有效的运营手段是,在用户在最后转化阶段犹豫不决或近乎遗忘时加一点助力。而这里,可以组合应用神策营销云的定时型和触发型的计划能力,实现对用户润物细无声的个性转化引导。 举个栗子: 小 S 通过神策营销云后台筛选加购商品后但未支付的用户进行精准促转化,如下图:

图 神策智能运营工具 demo 截图

针对这群用户,小 S 不仅通过短信进行通知,还通过微信模板进行推送,提醒用户可以领取优惠券进行支付,并将支付成功设置为运营目标作为实时监测指标。

图 神策智能运营工具 demo 截图

现在,小 S 已把这个运营策略作为日常运营策略在跑,使用户活跃率增长 1.5 倍。

2.聚焦用户需求,智能设置促销计划,提升同品类复购转化

运营小 S,经常在后台看用户回复的关键词词云,找到用户近期关注的热门商品品类作为重点参考。

图 神策智能运营工具 demo 截图

找到重点关键词之后,小 S 还会在后台通过关键词可视化的数据呈现,进行关键词请求人次占比与趋势分析再一步验证猜想。

举个栗子:

通过关键词分析发现护肤品为近期热门品类,小 S 在策略器上筛选潜在用户群推送不同护肤品的优惠信息促进其同品类转化。

图 神策智能运营工具 demo 截图

有时,小 S 要做多个热门品类大促时,也会用神策营销云的流程画布,同时设置几个促销计划运行,并将流程画布进行保存,这样小 S 后期只需调整运营时间,或启动计划就可以轻松运行,省去了大量与技术沟通需求与运营设置的时间。如下图:

图 神策智能运营工具 demo 截图

3.交叉推荐,复制忠实用户,使客单价翻倍

提升增长的奥妙,在于提高忠实用户的占比,有一个方法,可以近似复制忠实用户,即交叉推荐。

举个栗子:

运营小 S,通过事件分析,发现购买 A 商品的用户同时喜欢购买 B 商品,便做了如下运营措施:

给购买 A 未购买 B 的用户,推送 B 商品信息(Deeplink 跳转);给购买 A 商品的用户,在复购节点推送组合商品包(优惠券)。并根据后台数据实时查看活动目标完成人次、完成率、商品访问量、加购量、订单量等,根据效果反馈,进行策略调整。

通过以上方法,小 S 每天均可做 2-3 次运营策略尝试或优化。

三、智能促活:突破限制、加强交互,精细运营

1.抓住 48 小时互动期,向用户彰显你的价值

电商行业中也有很多客户因活动或爆品被吸引到微信生态,便逐渐沦为沉默用户,使沉默用户再次活跃是运营的一个必修课。

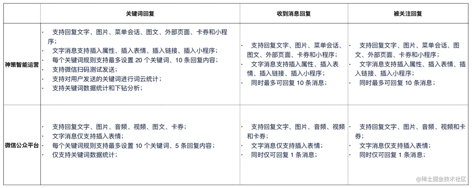
运营小 S 利用微信公众号的 48 小时活跃规则,设置被关注回复,向新用户推送欢迎语、折扣券、历史消息等,并通过菜单会话的模式促使用户产生更多的交互行为,突破每月只能发 4 次消息的设置,加强用户的差异化运营,提高用户的互动频次和服务体验。如下图: 2.巧用标签分群,优质内容库,精细化运营

相比微信公众平台,小 S 感觉神策营销云与用户的互动更好玩,便捷很多,她还梳理了一个功能对比: 此外,小 S 还发现相比市面上的微信运营服务商,神策营销云依托神策数据的技术与大数据实践优势,可无缝衔接全端数据采集与打通及全渠道运营,灵活应用分析模型,如用户分群、标签画像等功能圈选人群,精细化运营。 举个栗子:

运营小 S 在月底冲业绩或做活动时,常常会在神策营销云上选择不同用户分群以及标签,发送弹窗与微信卡券,促进用户的互动。 与此同时,小 S 还会在神策营销云进行素材创建与后台管理,测试不同类型的排版设计、海报等消息回复的效果,避免了不同平台切换的低效。

图 神策智能运营工具 demo 截图

综上,小 S 使用运营工具(神策营销云)仅凭 1 人之力实现了微信生态中用户从关注到转化,促活跃提升客单全链路的运营、监测、数据分析等动作。且小 S 发现工具可自定义角色,让企业运营的内部管理权责分明,加强安全和协作效率。 据预测,未来 3-5 年内,微信生态会成为获取用户、连接用户,并与用户双向创造价值的重要阵地。“工欲善其事,必先利其器”,这个运营工具你心动了吗?