利用开源OA办公系统进行企业的智慧资产管理,有用吗?

160 阅读2分钟

企业资产是企业存在的物质基础,也是生产经营效益的源泉。管理企业资产的方式,与每个企业的发展的细节密切相关,比如企业的资产结构、管理水平、业务规模等等,这些细节都方方面面影响着企业资产管理。

一个适合本公司发展的企业资产管理方式,能够确保企业资产安全和完整,为企业降本增益,以加强企业的市场竞争力。

目前利用OA办公系统进行全公司的资产管理已经成为了越来越多企业单位的选择,从而防止资产流失,提高资产的使用效率,将资产的使用价值更大的发挥,管理固定资产的整个生命周期,从而提高工作效率。

接下来我们一起看看O2OA开源免费OA办公系统下的智能资产管理:

1.资产台账

以实物为基础,为单位的每一个资产赋予一个唯一的编码录入系统中,详细记录资产信息。避免出现设备不清、资产不明、闲置浪费、虚增资产和资产流失等问题。

2.功能流程

对固定资产实物从入库、领用、调拨、盘点、维修到报废的整个生命周期进行全方位准确监管。

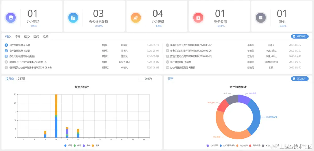
3.视图统计

多维度统计资产台账信息,资产使用盘点等信息,更加快速有效的对资产使用进行查看统计处理。

4.资产首页

界面清晰友好、操作简单。

O2OA的智能资产管理模块下,通过简单的操作,利用动态数据化优势,更科学地加强了企业的资产管理,同时因为O2OA开源免费的优势,能够最低“零成本”助力企业升级,帮助企业摆脱资产无序状态,进一步降低企业成本,帮助资产合理分配。

(转自公众号:浙江兰德网络)