阿里云ARMS前端监控Angular接入实战

2,590 阅读7分钟

为什么要引入前端监控?

用户访问业务时,整个访问过程大致可以分为三个阶段:页面生产时(服务器端状态)、页面加载时和页面运行时。为了保证线上业务稳定运行,我们会在服务器端对业务的运行状态进行各种监控。现有的服务器端监控系统相对已经很成熟,而页面加载和页面运行时的状态监控一直比较欠缺。例如:

  • 无法第一时间获知用户访问您的站点时遇到的错误。
  • 各个国家、各个地区的用户访问您的站点的真实速度未知。
  • 每个应用内有大量的异步数据调用,而它们的性能、成功率都是未知的。 随着前端项目工程化得发展,我们对前端项目的性能要求也越来越高,如果没有引入前端监控,团队对前端线上环境的运行状况是很抽象的。在之前的工作中,经常遇到用户在使用业务得过程中出现异常,此时无法很快得定位并复现用户遇到的问题,导致在维护中消耗了较大得工作量。如果有前端监控得存在我们就可以快速定位到异常并做出修复,能够大幅提升工作效率以及用户体验。

选择一款优秀的前端监控

挑选前端监控之前,首先确定项目对监控得需求,在我们项目中需求大致分为几点:

  • JS异常信息统计
  • 页面加载效率分析
  • API接口调用信息统计
  • 监控可视化呈现 针对这些需求,就可以有目标性地挑选一款符合项目的前端监控。目前开源的Sentry和阿里云团队的ARMS都是比较全面的监控,基本满足我们项目的需求。

Sentry

正如其名「哨兵」,可以实时监控生产环境上的系统运行状态,一旦发生异常会第一时间把报错的路由路径、错误所在文件等详细信息以邮件形式通知我们,并且利用错误信息的堆栈跟踪快速定位到需要处理的问题。

优点:开源对各种前端框架的友好支持 (Vue、React、Angular)支持 SourceMap。Sentry 官方提供的免费服务有次数限制,达到一定限制后继续使用就需要收费,但是我们可以利用 Sentry 的开源库在自己的服务器上搭建服务,官方已经提供了完善的操作文档。

ARMS

ARMS前端监控专注于对Web场景、Weex场景和小程序场景的监控,从页面打开速度(测速)、页面稳定性(JS Error)和外部服务调用成功率(API)这三个方面监测Web和小程序页面的健康度。

优点:重点监控页面的加载过程和运行时状态,同时将页面加载性能、运行时异常以及API调用状态和耗时等数据,上报到日志服务器。之后借助ARMS提供的海量实时日志分析和处理服务,对当前线上所有真实用户的访问情况进行监控。最后通过直观的报表展示。

可以看出Sentry更加专注于异常信息处理,ARMS则从更多的维度统计系统信息,并且通过丰富得可视化呈现,由此看来ARMS在这个项目中是更优得选择。

Angular项目接入ARMS监控

在选定监控框架后,就要开始着手接入项目了,ARMS文档有两种接入方式提供给我们选择:

cdh方式为Web应用安装ARMS前端监控探针

cdh的方式比较便捷,在阿里云后台创建好项目后,直接复制ARMS提供的<script>标签中代码至根页面的<body>标签中即可生效。cdh方式又分为异步加载和同步加载。

  • 异步加载:又称为非阻塞加载,表示浏览器在下载执行JS之后还会继续处理后续页面。若对页面性能的要求非常高,建议使用此方式。
  • 同步加载:又称为阻塞加载,表示当前JS加载完毕后才会进行后续处理。如需捕捉从页面打开到关闭的整个过程中的JS错误和资源加载错误,建议cdh引入使用此方式。

npm方式为Web应用安装ARMS前端监控探针

我们项目中选择npm方式安装探针

在npm仓库中安装alife-logger

npm install alife-logger --save

SDK以BrowserLogger.singleton方式初始化

arms.ts

import BrowserLogger from 'alife-logger';
import { environment } from 'src/environments/environment';

/**
 * ARMS前端监控
 */
let logger = null;
let environmentType = '';

switch (environment.type) {
  case 'dev':
    environmentType = 'daily';
    break;
  case 'local':
    environmentType = 'local';
    break;
  case 'pre':
    environmentType = 'pre';
    break;
  case 'rep':
    environmentType = 'gray';
    break;
  case 'prod':
    environmentType = 'prod';
    break;
  default:
    break;
}

try {
  if (environment.type !== 'local') {
    logger = BrowserLogger.singleton({
      pid: 'd465464j9@4caac5459*****', // 项目唯一ID,由ARMS在创建站点时自动生成
      appType: 'web', // 项目类型
      imgUrl: 'https://arms-retcode.aliyuncs.com/r.png?', // 日志上传地址
      sendResource: true, // 上报页面静态资源
      enableLinkTrace: true, // 进行前后端链路追踪
      behavior: true, // 是否为了便于排查错误而记录报错的用户行为
      enableSPA: true, // 监听页面的hashchange事件并重新上报PV
      useFmp: true, // 采集首屏FMP
      environment: environmentType, // 当前环境
      release: environment.version, // 项目版本号
    });
  }
} catch (e) {
  console.error('init arms fail', e);
}

export default logger;

在页面初始化的时候引入arms.ts重启项目就可以看到探针已经生效。

Angular自定义异常处理

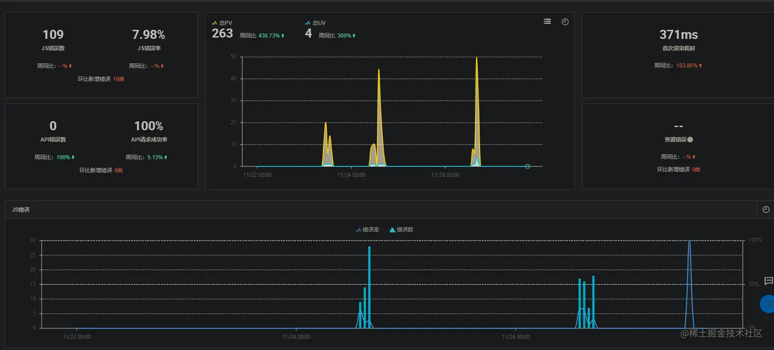
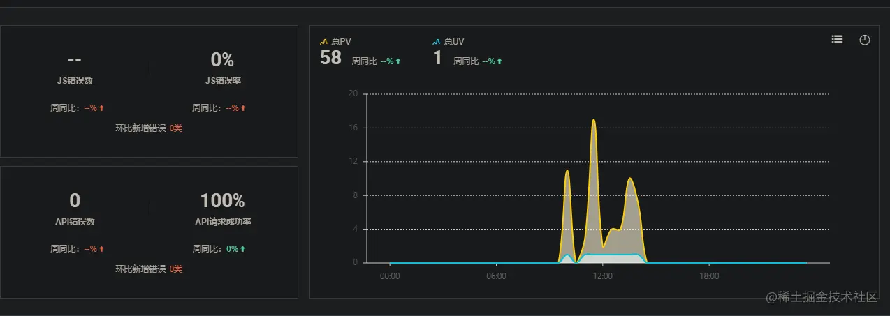
当用户进入项目时ARMS就会把前端监控日志上报,在ARMS后台可以看到访问速度、UV和PV统计、API请求日志信息。 到这里原本以为一切搞定了,但是自测过程中发现JS错误信息无法自动上报,我立刻再去看了一遍ARMS的接入文档,发现文档上也没有关于Anuglar项目的接入教程。然后开始各种Goole也没有找到关于Angular接入ARMS的攻略,最后我只能加了官方钉钉群去咨询开发团队,得到了以下解答。

根据这个线索,我终于定位到JS异常没有上报的原因,是因为Angular框架底层对JS抛出的异常进行统一捕获处理,所以ARMS无法监听到JS异常,我们需要通过ARMS提供的error()方法手动上报异常信息。

error()

调用error()接口来上报页面中的JS错误或使用者想关注的异常。一般情况下,SDK会监听页面全局的Error并调用此接口上报异常信息,但由于浏览器的同源策略往往无法获取错误的具体信息,此时就需要使用者手动上报。

arms.error(error, pos)
参数类型描述是否必选默认值
errorErrorJS的Error对象
posObject错误发生的位置,包含以下3个属性
pos.filenameString错误发生的文件名
pos.linenoNumber错误发生的行数
pos.colnoNumber错误发生的列数

Angular提供了钩子让我们自定义异常处理,我们要做的就是创建一个类,该类实现ErrorHandler来自@angular/core程序包的接口。该类必须实现handleError()方法。

import { ErrorHandler } from '@angular/core';
import arms from './arms';
import { environment } from 'src/environments/environment';

/**
 * 全局异常处理
 */
export class GlobalErrorhandler implements ErrorHandler {
  handleError(error) {
    switch (environment.type) {
      case 'prod':
        arms.error(error);
        break;
      case 'local':
        console.error('Error from global error handler', error);
        break;
      default:
        console.error('Error from global error handler', error);
        arms.error(error);
        break;
    }
  }
}

然后在app.modules.ts,告诉Angular它应该使用我们的错误处理程序,可以通过在providers配置中添加以下条目来实现

providers: [
  { provide: ErrorHandler, useClass: GlobalErrorhandler },
],

部署项目可以看到异常信息可以上报至ARMS后台,大功告成~

最后

感谢观看,若有不足望提出指正!