tomcat线程数快速增长问题排查

1,769 阅读4分钟

欢迎关注公众号【sharedCode】致力于主流中间件的源码分析, 个人网站:www.shared-code.com/

时间线

2020-07-11 17:40:00 hotfix修复版本上线

2020-07-11 17:50:00 用户反馈页面无法访问,所有的请求全部爆502 bad gateway , 显示连接不上后端服务了

2020-07-11 17:54:00 运维第一反应给予系统重启

2020-07-11 17:57:00 系统再次宕机, 版本回滚

排查过程

查看grafana应用监控,可以很明显的看到,tomcat线程数在短时间内快速上升,很快到了500 ,到了500之后

系统不在接受请求,整体的QPS瞬间下降,CPU利用率也不高(图中CPU飙升的地方是系统发版本导致的,由于这是一个很大的项目,启动时编译类会导致CPU升高)。

image-20200712175246530

查看JVM线程情况,后台守护线程也是瞬间增长 image-20200712174902936

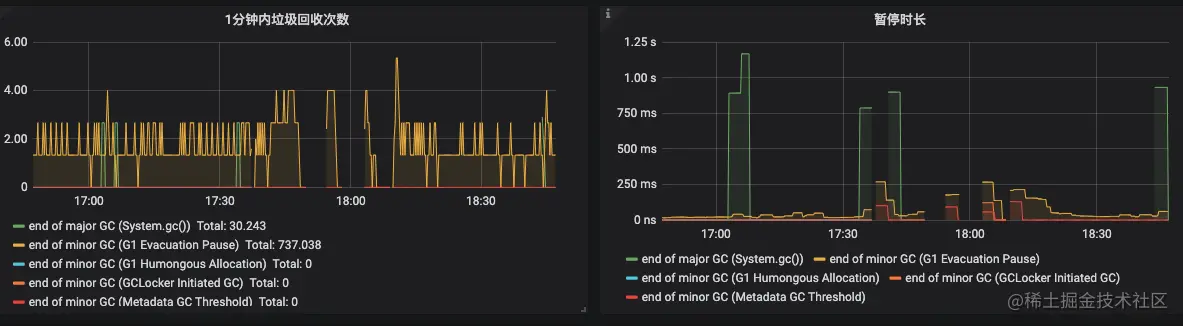
查看系统GC情况

image-20200712175330464

GC次数也非常平稳

image-20200712180051314

后面查看系统的数据库CPU,慢查询,网络流量,都很正常。

由于服务器被瞬间重启了,当时的堆栈信息没有保存下来。 只能新开一个节点,由于是修改BUG的版本,可以和线上的旧版本同时跑,新节点加入负载,继续观察

新节点启动后一直运行正常,直到下午3点多,tomcat线程开始飙升了,通知运维这台机器的负载下掉

image-20200712181151675

导出线程栈信息

jstack -l 13454 >> 123.txt

这里介绍一个堆栈分析工具

gceasy.io/

image-20200712183129702

image-20200712182938597

可以看到http的线程数有212个,点进去查看线程栈的具体信息, 可以看到线程是等待状态,阻塞在了获取redis连接, 程序入口是HealthEndpoint , 由这里可以猜测出是springboot的健康检查接口,去检查redis是否可用,但是没有获取到redis的资源,导致一直阻塞

image-20200712183219029

通过阅读源码发现,这里使用的还是老的Jedis连接池,没有设置最大等待时间。

image-20200712183556038

默认borrowMaxWaitMillis=-1 , 因此走的是阻塞队列的take方法,而不是走的poll, take会阻塞当前线程。

/actuator/health 这个接口我们运维拿来做阿里云SLB负载检查的接口了,这个从SLB那边过来的请求,有7-8个QPS(PS:运维说不可以改,改不动,也是好无奈), 请求非常频繁,猜测是由于jedisPoll资源紧张,加上这个检测接口调用过于频繁。导致竞争不到连接池资源,因此发生请求线程一直阻塞,最终导致tomcat请求无法响应。

修改方案

设置JedisPoll的maxWaitMillis = 3000。

关闭actuator对redis的检查 , 没办法, 为了避免再出现,这个接口调用这么频繁,目前先禁用掉

management:
  health:
    redis:
      enabled: false

配置加上,上线观察, 一个小时后,上线后发现系统报错,但是错误信息为

image-20200713130524758

显示获取不到连接,这个是因为设置了maxWaitMillis,所以系统不再是阻塞,而是报错了,拿不到连接了。

既然是连接池的资源不够用,那么问题就好解决了,修改配置,排查代码不规范的地方

@Component
@Slf4j
public class OrderSynEvent implements ApplicationListener<ContextRefreshedEvent> {

    @SneakyThrows
    @Override
    public void onApplicationEvent(ContextRefreshedEvent contextRefreshedEvent) {
        executor.execute(() -> {
            while (true) {
                log.info("");
                try {
                    // 此处使用了阻塞方式获取list里面的元素
                    Object o = operation.rightPop(RedisConst.ORDER_ZERO_LOAD_SYN_STATE_LIST, 0, TimeUnit.SECONDS);
                } catch (Exception e) {
                    log.error("",3);
                }
            }
        });
    }
}

上面线程里面的代码没有什么问题,但是在onApplicationEvent里面去new线程,会new出来很多个的,经过测试,这个线程在spring启动之后会new出来5次(因为当前类可能会被多个上下文加载),因此系统里面会有5个线程阻塞的去获取list的元素,根本原因应该不是这个,但是这个不规范的使用,会导致redis里面的线程池资源被占用,直接修复。

同时修改redis的配置,最终配置如下

<bean id="jedisPoolConfig" class="redis.clients.jedis.JedisPoolConfig">
        <property name="maxIdle" value="300"/>
        <property name="maxWaitMillis" value="3000"/>
        <property name="testOnBorrow" value="true"/>
        <property name="testOnReturn" value="true"/>
        <property name="minIdle" value="10"/>
        <property name="testWhileIdle" value="true"/>
        <property name="timeBetweenEvictionRunsMillis" value="3000"/>
        <property name="numTestsPerEvictionRun" value="10"/>
        <property name="minEvictableIdleTimeMillis" value="60000"/>
 </bean>

代码修复上线,运行一天状况良好