HttpReports 2.0 介绍和快速接入

167 阅读4分钟

🍀 前言介绍

HttpReports 是基于.Net Core 开发的APM监控系统,使用MIT开源协议,主要功能包括,统计, 分析, 可视化, 监控,追踪等,适合在微服务环境中使用。

Github地址:github.com/dotnetcore/…

在线预览: http://122.51.188.23:8080 (带宽有限,第一次会有点慢)

在线文档: www.yuque.com/httpreports…

账号: admin 密码 123456

开源不易,感兴趣的同学还希望点个Star,支持下

🍉 简单架构

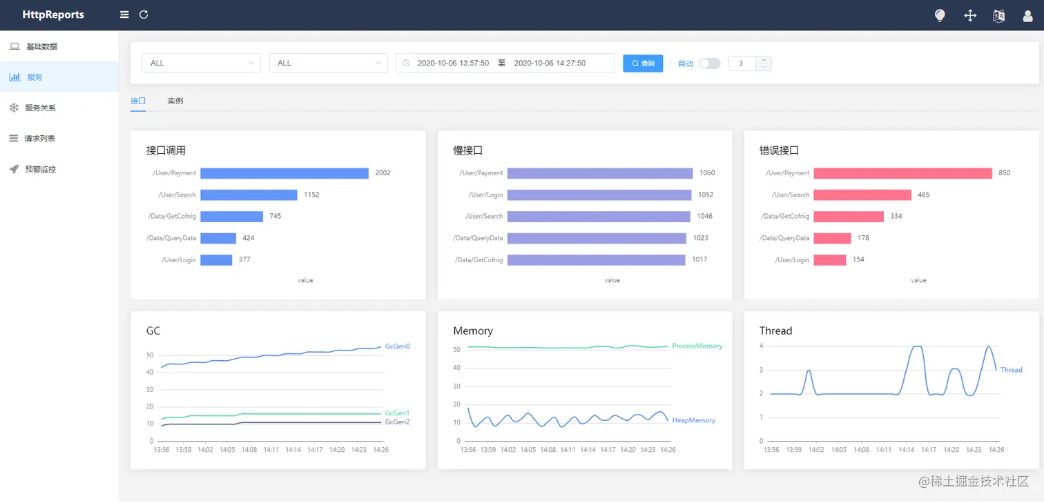
🍌 主要功能

  • 接口调用指标分析
  • 多服务节点数据聚合分析
  • 慢请求,错误请求分析
  • 接口调用日志查询
  • 多类型预警监控
  • HTTP,Grpc 调用分析
  • 分布式追踪
  • 多数据库支持,集成方便
  • 程序性能监控

2.0 更新

HttpReports 上一次发布HttpReports 还是在3个月前,HttpReports 2.0 版本的改动还是挺大的,所以建议老版本的升级前,还是先看下文档,本次更新主要以下几个方面

  • 项目结构调整,统一使用 HttpTransport
  • 使用 Vue + Antv + ElementUI 重构了Dashboard
  • 使用FreeSql ORM重构了存储层,之前兼容多数据库是个很头疼的问题,要写很多sql,FreeSql兼容的很好,现在项目里面你找不到一行sql, 用起来非常方便,性能也有提升,这里给叶老板点个赞

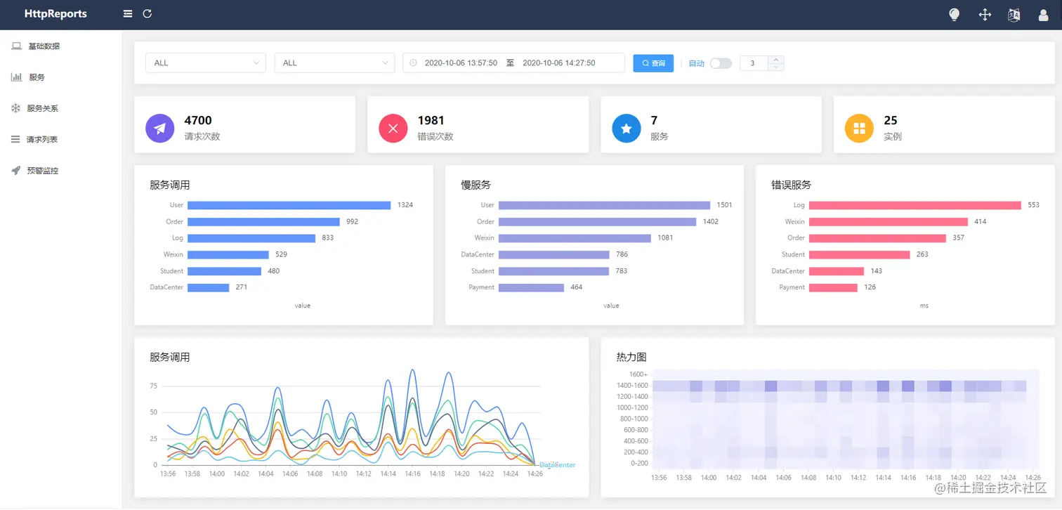
🍍 预览

引用 HttpReports.Dashboard

首先,需要创建Dashboard 项目来接收,处理和展示数据,Dashboard 使用了 Vue + Antv +ElementUI 构建页面并打包到程序集,只需要Web项目引用 Nuget包安装即可,非常方便。

新建一个 .Net Core 的空Web项目,支持 2.1 及以上版本

新建完成后,通过Nuget包分别安装 HttpReports.Dashboard ,HttpReports.MySQL(或者是HttpReports.SqlServer, HttpReports.PostgreSQL)

引用完成后,简单配置一下, 修改项目的 appsetting.json 文件

{
 "HttpReportsDashboard": { 
    "ExpireDay": 3,
    "Storage": {
      "ConnectionString": "DataBase=HttpReports;Data Source=localhost;User Id=root;Password=123456;", 
      "DeferSecond": 10,
      "DeferThreshold": 100
    },
    "Mail": {
      "Server": "smtp.163.com",
      "Port": 465,
      "Account": "HttpReports@qq.com",
      "Password": "*******",
      "EnableSsL": true,
      "Switch": true
    }
  } 
}

参数介绍:
ExpireDay - 数据过期天数,默认3天,HttpReports 会自动清除过期的数据 Storage - 存储信息 DeferSecond - 批量数据入库的秒数,建议值 5-60 DeferThreshold - 批量数据入库的数量,建议值100-1000 Mail - 邮箱信息,配置监控的话,可以发告警邮件

修改完成后,我们接着修改 Dahboard 项目的 Startup.cs 文件

public void ConfigureServices(IServiceCollection services)
{ 
	services.AddHttpReportsDashboard().UseMySqlStorage(); 
} 
 
public void Configure(IApplicationBuilder app, IWebHostEnvironment env)
{ 
	app.UseHttpReportsDashboard(); 
}

把Dashboard 程序启动起来,如果没有问题的话,会跳转到Dashboard的登陆页面 默认账号:admin 密码: 123456

现在可视化有了,但是没有数据,我们还需要 给服务端程序,添加 HttpReports 来收集信息。

引用HttpReports

我新建一个WebAPI 项目 UserService ,来充当用户服务,然后安装 HttpReports,当然你可以在你的项目中直接使用

Nuget 引用 HttpReports , HttpReports.Transport.Http

修改 appsettings.json,简单配置一下

{
 "HttpReports": {
   "Transport": {
     "CollectorAddress": "http://localhost:5000/",
     "DeferSecond": 10,
     "DeferThreshold": 10
   },
   "Server": "http://localhost:7000",
   "Service": "User",
   "Switch": true,
   "RequestFilter": [ "/api/Helath/*", "/HttpReports*" ],
   "WithRequest": true,
   "WithResponse": true,
   "WithCookie": true,
   "WithHeader": true
 }
}

参数介绍:

Transport -
CollectorAddress - 数据发送的地址,配置Dashboard 的项目地址即可 DeferSecond - 批量数据入库的秒数,建议值 5-60 DeferThreshold - 批量数据入库的数量,建议值100-1000

Server - 服务的地址, Service - 服务的名称 Switch - 是否开启收集数据 RequestFilter - 数据过滤,用 * 来模糊匹配 WithRequest - 是否记录接口的入参 WithResponse - 是否记录接口的出参 WithCookie - 是否记录Cookie 信息 WithHeader - 是否记录请求Header信息

修改完成后,我们接着修改 UserService 项目的 Startup.cs 文件

public void ConfigureServices(IServiceCollection services)
{
     services.AddHttpReports().UseHttpTransport();
     services.AddControllers();
}

        
public void Configure(IApplicationBuilder app, IWebHostEnvironment env)
{
     app.UseHttpReports();
     ....

修改 UserService 项目的启动端口为7000, 然后 VS 设置多项目启动, 同时运行 UserService 和Dashboard

public static IHostBuilder CreateHostBuilder(string[] args) =>
    Host.CreateDefaultBuilder(args)
    .ConfigureWebHostDefaults(webBuilder =>
                {
                     webBuilder.UseStartup<Startup>().UseUrls("http://localhost:7000");
                });

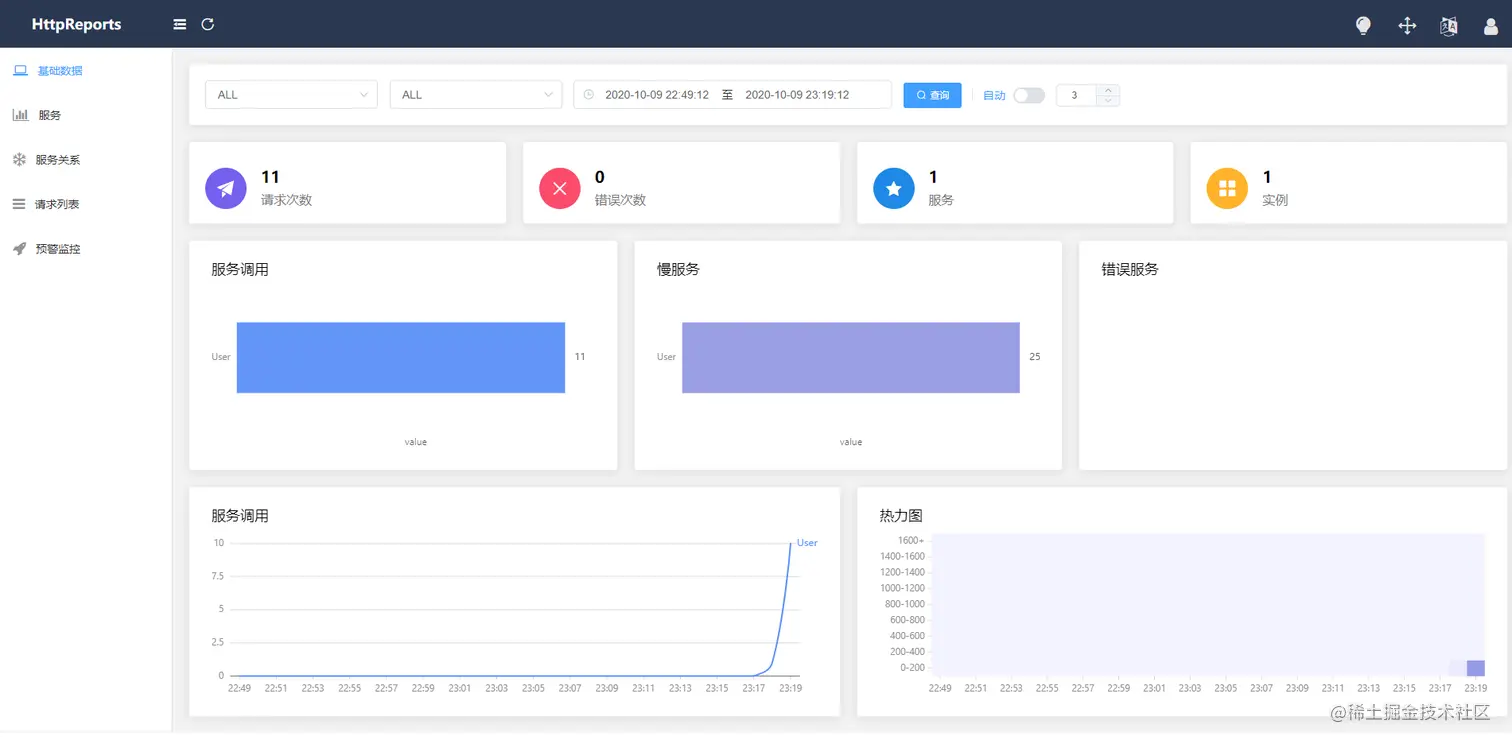
刷新下 UserService 的接口,再回到Dashboard的页面上面,已经可以看到数据了,一个简单的服务接入HttpReports,已经完成了,是不是很简单!

配置IP和端口 Server

HttpReports 需要显式指定Web程序的IP和端口,当然这个地址用外网和内网的都可以,在微服务环境中, 一个服务会开启多个实例, HttpReports 通过IP和端口来区分不同的程序实例。

在appsetting.json 中配置

我们直接在 appsetting.json 中设置 Urls 属性,你可以设置 "Server": "http://127.0.0.1:3000" 在命令行参数中配置

dotnet UserService.dll --urls="http://127.0.0.1:3000"

或者

dotnet UserService.dll --HttpReports:Server="http://127.0.0.1:5000"

交流沟通

贡献的最简单的方法之一就是是参与讨论和讨论问题(issue)。你也可以通过提交的 Pull Request 代码变更作出贡献。

可以添加QQ群沟通,也可以添加的微信,我拉你进微信群

写在最后

HttpReports 从第一次提交代码到现在已经10个月了,兼职开源,占据了生活很大一部分的时间, 一个个版本迭代到现在,2.0 不是最终版,未来可能会有 3.0 5.0,我看支持的同学也有很多,有很多人提了很多意见,感谢各位的支持,让我们觉得做这件事是有意义的,一定会把 HttpReports 做的越来越好