经过约7个月的研发测试,JNPF快速开发平台的3.0版本即将于10月重磅发布。相对于目前的2.5版本,3.0版本在老版本的基础上做出了许多重大的突破创新与优化升级,新版本主要有以下六大核心功能亮点。
低代码设计器
将已有代码的可视化模块拖放到工作流中以创建应用程序,无需编写重复的编码,可以将精力集中于应用程序中重要的10%部分。

零代码设计器
消除开发平台对代码编程的依赖,根据企业数据和业务管理需求,通过组件拖拽等可视化方式设计并完成页面内容,所见即所得。

大屏设计器
全程可视化编辑操作,自由布局页面,拖拽控件至页面中,针对不同的控件进行内容设 值和数据绑定,无须任何代码即可快速搭建专业、酷炫的大屏。

报表设计器
后端工程师准备好数据后,前端只需指定数据源,写好SQL语句,定义好报表样式和基本交互方式,报表引擎就可以完成接下来的数据呈现工作了。

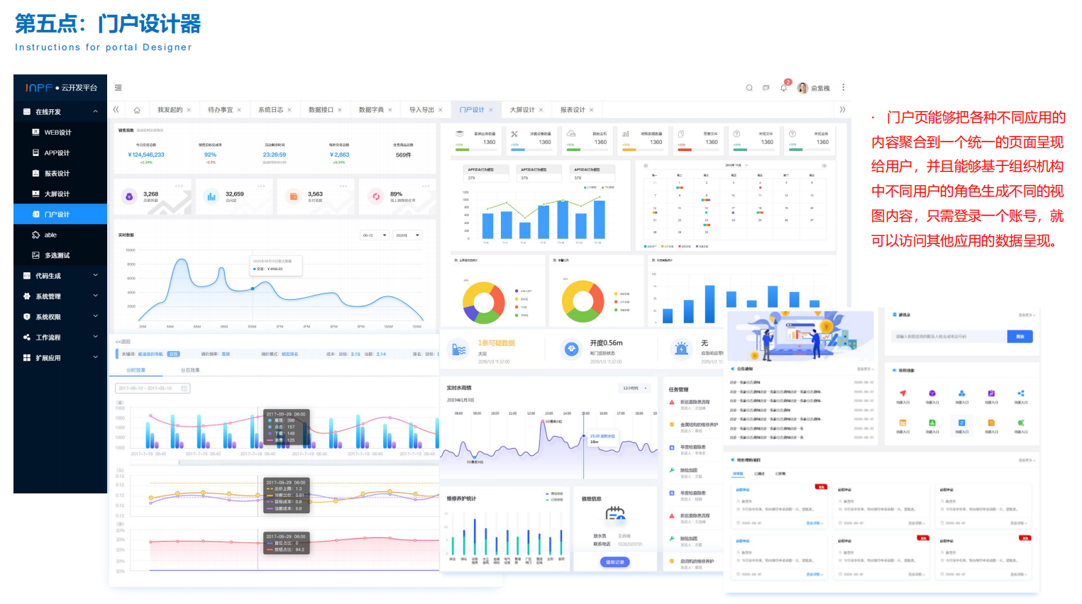
门户设计器
门户设计器提供了多样式的预定义门户风格,用户可以自由的将组件拖拽到画布上进行配置和布局,通过简单的拖动和设置,设计个性化的门户页面。

流程设计器
流程设计器集成了自由表单设计器和流程引擎,并支持线性流程、父子流程、同步分合流、异步分合流程,全部实现可视化设计,十分方便快捷。

以上这些便是JNPF快速开发平台3.0版本的六大核心功能亮点,高品质多样化的平台设计器给使用者带来了一个全新的交互体验和高效快捷的开发流程。助力企业降低软件开发成本、提高产品质量、改善客户满意程度以及控制开发进度等问题,极大提高了企业的市场竞争力和企业效益。