王者荣耀背后的实时大数据平台用了什么黑科技?

1,168 阅读33分钟

大家好我是许振文,今天分享的主题是《基于 Flink+ServiceMesh 的腾讯游戏大数据服务应用实践》,内容主要分为以下四个部分:

  1. 背景和解决框架介绍
  2. 实时大数据计算 OneData
  3. 数据接口服务 OneFun
  4. 微服务化& ServiceMesh

一、背景和解决框架介绍

1、离线数据运营和实时数据运营

首先介绍下背景,我们做游戏数据运营的时间是比较久的了,在 13 年的时候就已经在做游戏离线数据分析,并且能把数据运用到游戏的运营活动中去。

但那时候的数据有一个缺陷,就是大部分都是离线数据,比如今天产生的数据我们算完后,第二天才会把这个数据推到线上。所以数据的实时性,和对游戏用户的实时干预、实时运营效果就会非常不好。尤其是比如我今天中的奖,明天才能拿到礼包,这点是玩家很不爽的。

现在提倡的是:“我看到的就是我想要的”或者“我想要的我立马就要”,所以我们从 16 年开始,整个游戏数据逐渐从离线运营转到实时运营,但同时我们在做的过程中,离线数据肯定少不了,因为离线的一些计算、累计值、数据校准都是非常有价值的。

实时方面主要是补足我们对游戏运营的体验,比如说在游戏里玩完一局或者做完一个任务后,立马就能得到相应的奖励,或者下一步的玩法指引。对用户来说,这种及时的刺激和干预,对于他们玩游戏的体验会更好。

其实不单单是游戏,其他方面也是一样的,所以我们在做这套系统的时候,就是离线+实时结合着用,但主要还是往实时方面去靠拢,未来大数据的方向也是,尽量会往实时方向去走。

2、应用场景

■ 1)游戏内任务系统

这个场景给大家介绍一下,是游戏内的任务系统,大家都应该看过。比如第一个是吃鸡里的,每日完成几局?分享没有?还有其他一些活动都会做简历,但这种简历我们现在都是实时的,尤其是需要全盘计算或者分享到其他社区里的。以前我们在做数据运营的时候,都是任务做完回去计算,第二天才会发到奖励,而现在所有任务都可以做到实时干预。

游戏的任务系统是游戏中特别重要的环节,大家不要认为任务系统就是让大家完成任务,收大家钱,其实任务系统给了玩家很好的指引,让玩家在游戏中可以得到更好的游戏体验。

■ 2)实时排行版

还有一个很重要的应用场景就是游戏内的排行榜,比如说王者荣耀里要上星耀、王者,其实都是用排行榜的方式。但我们这个排行榜可能会更具体一些,比如说是今天的战力排行榜,或者今天的对局排行榜,这些都是全局计算的实时排行榜。而且我们有快照的功能,比如 0 点 00 分 的时候有一个快照,就能立马给快照里的玩家发奖励。

这些是实时计算的典型应用案例,一个任务系统一个排行榜,其他的我们后面还会慢慢介绍。

3、游戏对数据的需求

再说一下为什么会有这样一个平台,其实我们最初在做数据运营的时候,是筒仓式或者手工作坊式的开发。当接到一个需求后,我们会做一个资源的评审、数据接入、大数据的编码,编码和数据开发完后,还要做线上资源的申请、发布、验证,再去开发大数据计算完成后的服务接口,然后再开发页面和线上的系统,这些都完了后再发到线上去,做线上监控,最后会有一个资源回收。

其实这种方式在很早期的时候是没有问题的,那为什么说现在不适应了?主要还是流程太长了。我们现在对游戏运营的要求非常高,比如说我们会接入数据挖掘的能力,大数据实时计算完成之后,我们还要把实时的用户画像,离线画像进行综合,接着推荐给他这个人适合哪些任务,然后指引去完成。

这种情况下,原来的做法门槛就比较高了,每一个都要单独去做,而且成本高效率低,在数据的复用性上也比较差,容易出错,而且没有办法沉淀。每一个做完之后代码回收就扔到一块,最多下次做的时候,想起来我有这个代码了可以稍微借鉴一下,但这种借鉴基本上也都是一种手工的方式。

所以我们希望能有一个平台化的方式,从项目的创建、资源分配、服务开发、在线测试、独立部署、服务上线、线上监控、效果分析、资源回收、项目结项整个综合成一站式的服务。

其实这块我们是借鉴 DevOps 的思路,就是你的开发和运营应该是一个人就可以独立完成的,有这样一个系统能够去支撑这件事。当一个服务在平台上呈现出来的时候,有可能会复用到计算的数据,比说实时的登录次数或击杀数,那这个指标在后面的服务中就可以共用。

而且有了这样一个平台之后,开发者只需主要关注他的开发逻辑就行了,其余两条运维发布和线上运营都由平台来保证。所以我们希望有一个平台化的方式,把数据计算和接口服务统一起来,通过数据的标准化和数据字典的统一,能够形成上面不同的数据应用,这个是我们的第一个目标。

其实我们现在都是这种方式了,第一是要在 DevOps 的指导思想下去做,尤其是腾讯去做的时候数据服务的量是非常大的,比如我们去年一共做了 5、6 万的营销服务,在这种情况下如果没有平台支撑,没有平台去治理和管理这些服务,单靠人的话成本非常大。

4、思路

3 个现代化,大数据应用的 DevOps。

我们的思路也是这样,三个现代化,而且把大数据应用的 DevOps 思路实现起来。

  • 规范化:流程规范、数据开发规范和开发框架;
  • 自动化:资源分配、发布上线、监控部署(这是 DevOps 里不可缺少的);
  • 一体化:数据开发、数据接口开发、测试发布、运维监控。

所以我们针对大数据的应用系统,会把它拆成这样三块,一个是大数据的开发,另外一个是数据服务接口的开发,当然接口后面就是一些页面和客户端,这些完了后这些开发还要有一个完整的开发流程支持。

这样我们就能够为各种数据应用场景提供一站式的数据开发及应用解决服务、统一的活动管理、数据指标计算开发管理和各种数据应用接口自动化生产管理的一站式的服务。

这样的系统能保障这些的事情,而且我们这里也合理拆分,不要把大数据和接口混到一块去,一定要做解耦,这是一个非常关键的地方。

5、数据服务平台整体架构

**■ 1)计算存储 **

这个框架大家可以看一下,我认为可以借鉴,如果你内部要去做一个数据服务平台的话,基本上思路也是这样的,底层的 Iass 可以不用管,直接用腾讯云或者阿里云或者其他云上的服务就可以了。

我们主要是做上层这一块的东西,最下面的计算存储这个部分我们内部在做系统的时候也不是 care 的,这块最好是能承包出去。现在 Iass 发展到这个程度,这些东西在云上可以直接像 MySQL 数据库或者 Redis 数据库一样购买就行了,比如 Kafka、Pulsar、Flink、Storm。

存储这块我们内部的有 TRedis、TSpider,其实就是 Redis 和 MySQL 的升级版本。基础这块我建议大家如果自己构建的话,也不需要太过于关注。

■ 2)服务调度

系统核心主要是在中间的服务调度这个部分,它是统一的调度 API,就是上层的一些服务能发下来,然后去统一调度。另外一个就是流程的开发,我们有一个不可缺少的调度系统,这里我们使用的是 DAG 调度引擎,这样我们可以把离线任务、实时任务、实时+离线、离线+函数接口的服务能够组合起来,来完成更复杂实时数据应用场景。

比如我们现在做的实时排行榜,把实时计算任务下发到 Flink 后,同时会给 Flink 下发一个 URL,Flink 拿到 URL 后,它会把符合条件的数据都发送到 URL,这个 URL 其实就是函数服务,这些函数服务把数据,在 Redis 里做排序,最终生成一个排行榜。

再往下的这个调度器,你可以不断地去横向拓展,比如我可以做 Storm 的调度器、Flink 的调度器、Spark 的调度器等等一系列。在这块可以形成自己算法库,这个算法库可以根据场景去做,比如有些是 Flink 的 SQL 的分装,也就是把 SQL 传进来,它就能够计算和封装的 Jar 包。另外比如一些简单的数据出发、规则判断也可以去做,直接把算法库分装到这块就行。

其实这块和业务场景没有直接关系的,但算法库一定是和场景是有关系的,另外下层我们会有写文件通道,比如说一些 Jar 包的分发,这里腾讯用的是 COS,能够去做一些数据的传输和 Jar 包的提交。

还有一个命令管道,它主要针对机器,比如提交 Flink 任务的时候一定是通过命令管道,然后在一台机器去把 Jar 包拉下来,然后同时把任务提交到 Flink 集群里去。数据管道也是类似的一个作用。

■ 3)各种管理

另外还要将一个蛮重要的内容,右边绿色这块的运营监控、集群管理、系统管理(用户权限管理,业务管理,场景管理,菜单配置管理等等),还有消息中心、帮助文档,这些都是配套的,整个系统不可缺少的。

还有一部分是组件管理,包括大数据组件管理、函数管理、服务的二进制管理都可以在这里能够做统一的管理。

数据资产,比如我们通过 Flink 或者 Storm 能够生成的数据指标,它的计算逻辑的管理都在这里面,包括我们计算出来后,把这些指标打上标签或者划后,我们也作为数据资产。

还有一个最重要的是数据表的管理,我们无论是 Flink 或 Storm,它的计算最终的落地点一定是通过一个数据表能算出来的。其他都还好,数据报表,比如每天计算多少数据,成功计算多少,每天有多少任务在跑,新增多少任务,这些都在里面可以做,包括我们版本的发布变更。还有一个是外部管理端,这个根据业务场景去做就行了,等会演示我们管理端的时候大家就可以看到,其实我们的菜单相对来说比较简单,根据比如我们的数据接入,从源头把数据接入到 Kafka 或者 Pulsar 里去。然后数据指标基于接入的数据表,进行数据指标的计算,比如一些特性的 Jar 包,它是多张表的数据混合计算,或者是加上的表的混合计算,等等一系列通过硬场景做的一些分装。

我们最终把这些做完后,所有的大数据都是通过对外的服务 API 暴露出去的,比如最终游戏任务是否完成,用户 ID 过来后我们能看这个用户的任务是否完成,这样的一些应用场景可以直接使用 API 去操作。

这是整个流程,讲得比较细后面大家才会更清晰。

二、实时大数据计算 OneData

1、数据开发流程

这是我们整体的数据应用流程:

我们的 Game Server 先把数据上传到日志 Server(数据接入部分),日志 Server 再把数据转到 Kafka 或者 Pulsar,就是消息队列里。

接进来后是数据表,数据表是描述,基于描述的表去开发指标、数据。比如我们这里一共有三类,一类是 SQL,另外一类是我们已经分装好的框架,你可以自己去填充它的个性代码,然后就可以在线完成 Flink 程序的编写。

还有一种是自己全新的在本地把代码写好,再发到系统里去调测。之前说了在大数据计算和数据接口一定要做解耦,我们解耦的方式是存储,存储我们用 Redis。它这种做法是把 Redis 和 SSD 盘能够结合起来,然后再加上 RockDB,就是 Redis 里面它 hold 热点数据,同时它把这些数据都通过这个 RockDB 落地到 SSD 盘里去,所以它的读写性非常好,就是把整个磁盘作为数据库存储,而不像普通的 Redis 一样再大数据情况下智能把内存作为存储对象。

在大数据把数据计算存储进去后,后面的就简单了,我们提供查询的服务有两种,一种是计算的指标,点一下就可以生成接口,我们叫规则接口;然后我们另外一种,也提供特性化的存储到介质里,我可以自己去定义他的 SQL 或者查询方式,然后在数据进行加工处理,生成接口 。

还有一种方式,是我们在 Flink 和 Storm 直接把数据配置我们这边的一个函数接口,比如我刚才讲的排行榜的方式,就给一个接口,他直接在 Flink 这边处理完成之后,把数据吐到函数接口里面,函数接口对这个数据进行二次处理。

这个是整个处理方式,所以我们前面讲的就是,基于 Flink 和 Storm 构建一个全面的、托管的、可配置化的大数据处理服务。主要消费的是 Kafka 的数据,Pulsar 现在在少量的使用。

这样做就是我们把数据的开发门槛降低,不需要很多人懂 Flink 或者 Storm,他只要会 SQL 或者一些简单的逻辑函数编写,那就可以去完成大数据的开发。

2、数据计算统一

其实我们之前在做的时候,有一些优化的过程,原来每一个计算任务都是用 Jar 包去写,写完之后就是编辑、打包、开发、发布。后来我们划分了三种场景,一种是 SQL 化,就是一些我们能用 SQL 表示的我们就尽量分装成 SQL,然后有一个 Jar 包能去执行这个提交的 SQL 就可以了。

还有一种是在线的 WebIDE,是处理函数的逻辑,举例子 Storm 里可以把 blot 和 spout 暴露出来,你把这两函数写完后,再把并行度提交就可以运行。但这里我们具体实现的时候是基于 Flink 去做的。

另一个是场景化的配置,我们个性化的 Jar 包能够统一调度,根据调度逻辑去执行。

3、数据计算服务体系

这是我们整个 OneData 计算体系的过程,支持三种,一种的自研的 SQL,一种是 Flink SQL,还有是 Jar 包。

我们自研的 SQL 是怎么存储,最早是使用 Storm,但 StormSQL 的效率非常低,所以我们根据 SQL Parser 做的 SQL 的分装,我们对 SQL 自己进行解析,自己形成函数,在 SQL 提交之后,我们用这样的方式直接把它编译成 Java 的字节码,再把字节码扔到 Storm 里去计算。

Flink 这块我们也继承了这种方式,后面会讲一下两种方式有什么区别。其实我们自研 SQL 在灵活性上比 Flink SQL 要好一点。

这里是做平台化,不能说直接放一个 FlinkSQL 去跑,因为我们想要在里面统计整个业务逻辑的执行情况,比如 SQL 处理的数据量,正确的和错误的,包括一些衰减,都是要做统计。

这是基本的过程,完了后我们在上面形成的一些基本场景,比如实时统计的场景,PV,UV,用独立的 Jar 包去算就行了,配置一下表就可以去计算。另外实时指标的服务,比如杀人书,金币的积累数,游戏的场次,王者荣耀里下路走的次数,这种数据都可以作为实时指标。

还有一种是规则触发服务,表里的某个数据满足什么条件时,触发一个接口。还有通讯实时排行榜和一些定制化的服务。

■ 1)自研 SQL

接下来说我们自研 SQL 的过程,我们早期为了避免像 Hive 一样(函数栈调用),而我们自己通过 SQL Paser 的语法抽象后,把它生成一段函数,就不需要这么多的对账调用。

这个是函数生成过程,最终生成的就是这样一段代码,它去做计算逻辑,一个函数完成,不需要函数栈的调用,这样效率就会大大提升。我们原来单核跑八万,放在现在可以跑二十多万。

整个处理的时候,我们把 SQL 编译成字节码,Flink 消费了数据后,把数据转化成 SQL 能够执行的函数,就是 roll 的方式。然后把 Roll 整个数据传到 class 里去执行,最后输出。

这种场景适合于,比如 FlinkSQL 它有状态值,我们要统计某个最大值的话,要一直把用户的最大值 hold 到内存里去。而我们自研的 SQL 呢,自己写的函数,它把数据借助第三方存储,比如刚才说的 TRedis 存储。每次只需要读取和写入数据即可,不需要做过多的内存的 hold。

当前做到状态的实时落地,就算挂掉也能立马起来接着去执行,所以超过 10G、100G 的数据计算,都不成问题,但是 FlinkSQL 如果要算的话,它的状态值就一直要 hould 到内存里去了,而且挂掉后只能用它的 check point 去恢复。

所以这是这两种 SQL 的应用场景。

■ 2)SQL 化

另外 SQL 里我们还可以做些其他的事情。我们的数据是持久化保存在存储里的,那存储里如果是同一张表,同一个纬度,比如我们都是用 QQ,在这个纬度上我们配置了两个指标,那能不能一次算完?只消费一次把数据算完,然后存储一次。

其实这种在大数据计算里是很多的,目前在我们在做的平台化就可以,比如一个是计算登录次数,另一个是计算最高等级,这两个计算逻辑不一样,但是消费的数据表是一样的,然后聚合纬度也是一样的,聚合关键字也是一样。那这个数据就可以进行一次消费,同时把数据计算出来同时去落地,大大减少了存储和计算成本。

我们现在整个游戏里面有一万一千多个指标,就是计算出来的,存储的纬度有两千六百多,实际节省计算和存储约有 60%以上。

两个 SQL,甚至更多的 SQL,我们一张表算十几个指标很正常,原来要消费十几次现在只需要一次就可以算出来。而且这种情况对用户是无感知的。A 用户在这张表上配了指标是 A 纬度,B 用户在这张表上配了指标也是 A 纬度,那这两个用户的数据,我们在底层计算的时候就消费一次计算两次存储一次,最终拿到的数据也是一样的。

**■ 3)在线实时编程

**

  • 无需搭建本地开发环境;
  • 在线开发测试;
  • 严格的输入输出管理;
  • 标准化输入和输出;
  • 一站式开发测试发布监控。

再介绍下刚才提到的在线实时编程,其实很多时候对开发者来说,搭建一个本地的 Flink 集群做开发调测也是非常麻烦的,所以我们现在就是提供一种测试环境,上层的代码都是固定的,不能修改。比如数据已经消费过来了,进行数据的加工处理,最终往存储里去塞就可以了。

通过这种方式,我们可以对简单逻辑进行分装,需要函数代码,但比 SQL 复杂,比自动的 Jar 包开发要简单一些,可以在线写代码,写完代码直接提交和测试就能完成结果的输出。而且这种的好处是,数据的上报逻辑,数据的统计逻辑,我都在这里面分装好了。只要管业务逻辑的开发就好了。

4、Flink 特性应用

  • 时间特性:基于事件时间水印的监控,减少计算量,提高准确性;
  • 异步化 IO:提高吞吐量,确保顺序性和一致性。

我们最早在 Storm 里做的时候,数据产生的时间和数据进到消息队列的时间,都是通过这种消息里自带的时间戳,每一个消息都是要对比的。有了 Flink 之后,有了 watermark 这个机制之后,这一部分的计算就可以减少了。

实际测试下来的效果也是比较理想的,我们原来在 Storm 里单核计算,大概是以前的 QPS,加上读写和处理性能,单核五个线程的情况下。但是 Flink 的时候我们可以到一万,还加上 Redis 存储 IO 的开销。

另一个我们原来数据想要从 Redis 里取出来,再去算最大值最小值,完了算了再写到 Redis 里,这个都是同步去写的,但是同步 IO 有一个问题就是性能不高。所以我们现在在把它改成异步 IO,但是异步 IO 也有个特点就是整个一条数据的处理必须是同步的,必须先从 Redis 里把数据取出来,然后再把值计算完,再塞到里面去,保证塞完后再处理下一个统一的数据。

我们再做这样的一些优化。Flink 这里有些特性可以保证我们数据的一致性,而且提升效率。

5、统一大数据开发服务—服务案例

接着介绍下更多的案例,如果大家玩英雄联盟的话,那这个任务系统就是我们设计的,下次玩做这个任务的时候,你就可以想起我。还有天龙八部、CF、王者荣耀 LBS 荣耀战区(通过大数据实时计算+LBS 的数据排行)、王者荣耀的日常活动(实时数据+接口+规则计算)、有哪些好友是实时在线的,跟你匹配的。

三、数据接口服务 OneFun

1、数据应用的出口

下面介绍下函数,我们原来在做的时候也是存在着一些问题,把数据存到存储里面,如果存储直接开放出去,让别人任意去使用的话,其实对存储的压力和管理程度都是很有问题的。所以后来我们采用了一种类似于 Fass 的的解决方式。我们把存储在里面的元数据进行管理,完了之后接口再配置化的方式,你要使用我这个 DB,这个 DB 最大 QPS 多少,我就进行对比,允许你之后才能使用这个量。

比如我这个 DB 的最大 QPS 只有 10 万,你要申请 11 万,那我就给你申请不了,我就只能通知 DB 把这个 Redis 进行扩容,扩容后才给你提供使用。所以这里面牵扯到我们的指标数据的元数据管理和接口之间的打通。

2、一体化函数执行引擎—OneFun

这个和刚才 OneData 的方式是一样的,比如这块提供了快速的函数,还有一些在线函数编程的方式的接口,你可以在上面写一点 JavaScript 或者 Golang 代码,然后就生成接口,接口里面可以直接对外提供服务,把他形成产品化的包装,在上层根据接口衍生出更多其他的一些应用系统。

3、基于 ssa 的在线 Golang 函数执行引擎

这里重点介绍下 Golang,其实我们是基于 Golang 语言本身 ssa 的特点去做的,我们有一个执行器,这个执行器已经写好的,它的作用就是可以把你写的 Golang 代码提交过来,加载到它的执行器里。

并且我们可以把我们写的代码作为函数库,积累下来然后放进去,它可以在执行的时候去调用这些函数库,而这里面写的代码语法和 Golang 是完全一样的。

同时我们在这里面执行的时候,指定了一个协程,每一个协程我们规定它的作用域,就是以沙箱机制的方式来去执行,最先实现的就是外部 context 去实现的,我们就可以实现 Web 化的 Golang 开发,这种有点像 Lua 那种脚本语言一样,你在线写完语言直接提交执行。

4、基于 V8 引擎的在线函数服务引擎

这是我们的 Javascript 的执行引擎,我们主要是做了 V8 引擎的池子,所有 Javascript 写完之后,丢到 V8 引擎上去执行,这应该大家都能够理解,如果大家玩过 JS 的可以理解这种方式,就是 V8 引擎里直接去执行。

5、一体化函数执行引擎--函数即服务

这是我们的在线函数编写过程:

右下角是我们的函数代码编写区,写完后左边的黑框是点击测试,输出可以在这里写,点击测试就会把结果输出出来,通过这种方式,我们极大地扩张了我们数据平台的开发能力。原来是本地要把 Golang 代码写完,然后调试完再发到线上环境去测试,而现在我们可以很大的规范化,比如说数据源的引入,我们就直接可以在这里去规定了,你只能引入申请过的数据源,你不能随便乱引入数据源,包括你数据源引入的时候,QPS 放大我都可以通过这种方式知道。

  • 降低启动成本;
  • 更快的部署流水线;
  • 更快的开发速度;
  • 系统安全性更高;
  • 适应微服务架构;
  • 自动扩展能力。

这个是我们一站式,把函数开发完后,直接提交,我们用 Prometheus + Grafana 可以里面看到实时报表。

6、案例介绍

这是一个典型的应用,Flink 里面去计算的时候,他对这个数据进行过滤,完了之后进行一个远程的 call,这个远程调用执行函数代码,大多数这种情况就是一个开发就可以完成大数据的开发和这个函数接口的开发,就可以完成这样一个活动的开发,整个活动开发的门槛就低了很多,真正实现了我们 DevOps,就是开发能够把整个流程自己走完。

四、微服务化 & ServiceMesh

1、数据应用必走之路—微服务化

上面讲的是 OneData 和 OneFun 的实现原理和机制,我们在内部是怎么去应用的,这套系统我们在游戏内部是大力推广。

这里尤其是接口这块,其实如果说要微服务化的话,大数据我们能做的也就是那样了,能够用 yarn 或者 K8S 去做资源的管控,和任务的管控,但真正去做服务治理还是在接口这块。目前我们上下接口大概是三千五百个,每周新增 50 个接口。

所以我们在做的时候也考虑到。原来我们服务是一个个开发,但是没有治理,现在我们加上服务还是一个个去开发,甚至有些服务我们会把它变成一个服务,但是我们加入了这个服务的治理。

好多人在提微服务,微服务如果没有一个平台去治理的话,将会是一种灾难。所以微服务化给我们带来便利的同时,也会给我们带来一些问题,所以在我们的场景里面,微服务是非常好的,每一个接口就可以作为一个服务,这种是天然的微服务。

2、一体化服务治理设计

但是这种微服务的治理将会是我们很大的一个问题,所以我们花了很大的精力去做了一个微服务的治理系统,从项目注册的时候,他就把项目注册的微服务中心,并且把 API 注册上来,然后在服务发布的时候,发到集群里的时候,这些服务都要主动的注册到我们的名册服务,就是 Consoul。

但注册到服务里不是作为服务路由来用的,而是到服务里后,我们在普罗米修斯这块去做它的健康检查和状态采集,只要注册上来,我立马就能感知和把状态采集过来,然后主要做实时报表和告警。

首先在服务的稳定性和健康度这块我们有一个保障,另外一个就是服务的信息注册到 Consul 里去后,我们有一个服务的网关,我们用的是 envoy,其实内部我们还把它作为 SideCar 使用,后面会介绍。

注册完了之后,envoy 会把这个所有的负载进信息加载到这块来,它去做它服务的路由,同时我们会把整个日志上报到日志中心去,包括网关的日志也会上传到日志中心去,日志中心再去做离线的报表和实时的一些报警监控。

所以这里面我们还加了一个基于 Consul 的一个配置,就是我们包括 server 的实时控制都可以通过 Consul 去配置,配置完了后立马能够 watch 到,然后去执行。

这个是基本的服务治理,但现在我们的服务治理升级了,比这个要更好一点,基本的原理是这样。

3、南北流量+东西流量的统一管控

并且我们在这里面实现了一个对 envoy 的管控,我们说是服务治理,主要是对流量的一些治理,比如贫富负载策略,路由策略,熔断,超时控制,故障注入等等一系列。

我们是通过 Consul 的配置管理,通过它能够下发到我们的 Agent,这个 Agent 再把这个数据能够通过 Istio 的接口和 K8s 的 API 能够下发到 envoy,这里面就是 API GeteWay 和 SideCar 都是 envoy,所以我们通过 Istio 对他的 XDS 的接口写入,就可以把所有的配置信息下发到这里。

这套系统能够整个去管控整个集群,南北流量和东西流量的统一管控。这套系统我们未来准备开源,现在主要是内部在使用,而且这里面我们也做了图形化的配置,所有 envoy 和 Istio 的配置我们都经过 YAML 转 Istio 再转 UI 的方式,把它图形化了,在这块能够做统一的管控。

而且我们把 Agent 开发完了之后就是多集群的支持,就是多个 K8s 集群只要加入进来,没问题可以去支持,我们管理 API GeteWay。

还有一块是 SideCar 的管理,就是 ServiceMash 里的 SideCar 管理。我们刚才说的函数接口也好,规则接口也好,是一个 server。

当然这里面还提到一个 chaos mesh 的功能,我们现在还在研究,我们准备在这套系统里把它实现了。

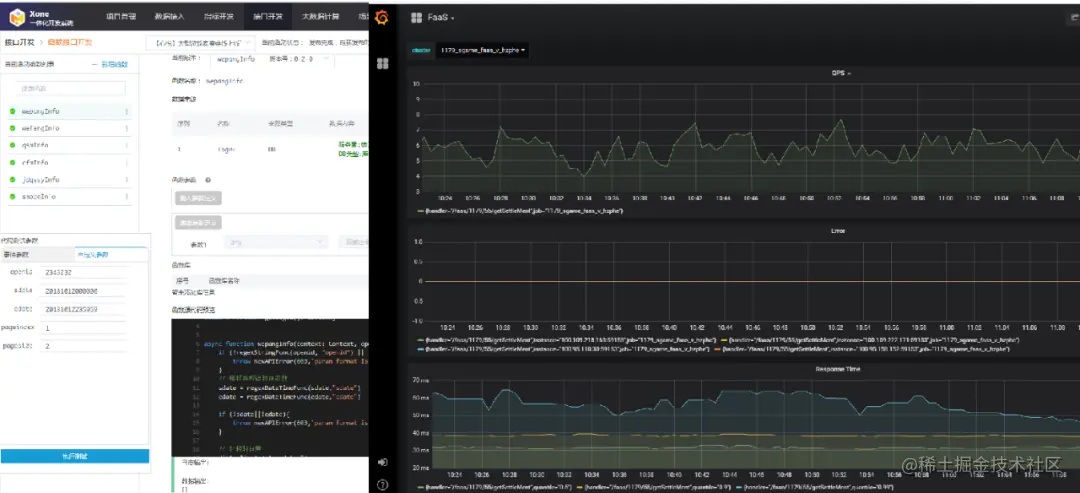
4、基于 ServiceMesh 的全链路流量分析

这是一个我们通过 ServiceMesh 做的分析,我们虽然可以宏观地看出来我们接口对 DB 的压力有多大,但实际上我们把流量导进来是我们对压力的监控是不够的,所以这种情况我们通过 ServiceMesh,他对出口流量和进口流量的管控,然后可以把流量进行详细的统计,统计完后可以生成一个快照,这次快照和下次快照之间的数据对比,入流量有多少的时候,对下面各个流量压力有多少。

这是整个展示图,我们有多个测试用例,这两个测试用例之间我们可以算出来对下游的压力的流量分析,后期对下游压力的分析和下游资源的扩容、缩容都有非常大的价值。

5、案例介绍

最后再介绍下我们目前用这套系统实现的一些案例,大数据的游戏回归,比如做一个游戏数据的回顾 (生涯回顾)、任务系统、排行榜。

Q & A

Q1:ServiceMesh 是怎么部署的?主要用来解决什么问题?

目前我们在使用的 ServiceMesh 技术实现是 Istio,版本是 1.3.6。这个版本还不支持物理机方式部署,所以我们是在 K8s 中部署使用,部署方式有 2 种,可以是直接使用 istioctl 命令安装,或者是生成 Yaml 文件后使用 kubectl 进行安装。

Servicemesh 的架构主要解决的问题是集群内东西流量的治理问题。同时 Servicemesh 的 Sidercar 作为协议代理服务和可以屏蔽后面的服务开发技术栈, Sidercar 后面的服务可以是各种语言开发,但是流量的管理和路由可以有统一的管控。

Q2:微服务治理架构能介绍一下吗?

微服务治理架构在我看来可以分为两类:

  • 服务实例的治理,这个在目前的 K8s 架构下,基本都是由 K8s 来管理了,包含了服务实例的发布,升级,阔所容,服务注册发现等等;
  • 服务流量的治理,这一个大家通常说的服务治理,目前主要是由微服务网关和服务网格两种技术来实现。服务网关实现集群内和集群外的流量治理,服务网格实现了集群内的流量治理。

Q3:开发人员主要具有什么样的技术背景?

针对大数据开发人员,要使用我们这套系统只需要会 SQL 语句和基本统计知识就可以了。

针对应用接口开发人员,要使用我们这套系统只需要会 JavaScript 或者 Golang,会基本的正则表达式,了解 HTTP 协议,会调试 HTTP 的 API 接口就可以了。

Q4:实时计算,Flink 与 Spark 选择上有没啥建议?

Spark 在 15,16 年的时候我们也在大规模使用,也在实时计算中使用过,但是当时的版本在实时计算上还是比较弱,在 500ms 的批处理中还是会出现数据堆积,所以在实时性上会有一定的问题,Spark 擅长在数据迭代计算和算法计算中。但是如果实时性要求不高而且有算法要求的场景中 Spark 还是不错的选择。

Flink 在设计之初就是一种流失处理模型,所以在针对实时性要求较高的场景中 Flink 还是比较合适的,在我们内部测试发现 Flink 的流失计算吞吐确实要比 Storm 好很多,比 Spark 也是好很多,而且 Flink 目前的窗口机制针对实时计算中的窗口计算非常好用。所以一般实时计算或者对实时性要求较高的场景 Flink 还是比较推荐的。

Q5:游戏回放数据服务端存储场景有么?

这种场景也是有的,游戏回放一般有 2 种方式,一种是录屏传输回放,这种成本非常高,但是简单且及时性比较好,另外一种是控制指令发回 Server,在另外的服务中去恢复当时的场景,这种方式在成本相对较小,但是使用复杂。

Q6:回放场景下客户端走什么协议将数据发送到服务端?

一般是游戏的私有协议。