盘点2020年主流的几款App渠道统计工具

614 阅读2分钟

1. 友盟+ [U-App移动统计]

官网地址:www.umeng.com/ 友盟+,国内第三方数据服务商。2010年4月友盟在北京成立,是中国专业的移动开发者服务平台。2016年1月26日友盟、CNZZ及缔元信三家公司正式合并,业务全面整合,升级为友盟+ 。 友盟+以“数据智能,驱动业务增长”为使命,基于技术与算法能力,结合全域数据资源,挖掘出40+标签大类,15,000+客群标签、100+用户/行业分析指标,通过AI赋能的一站式互联网数据产品与服务体系,帮助企业实现深度用户洞察、实时业务决策和持续业务增长。

值得一提的是,友盟服务链很全,还提供了应用联盟、社区平台、消息推送、自动更新、App查询等一系列增值服务。 友盟

2. Talking Data

官网地址 :www.talkingdata.com/ TalkingData 是国内领先的第三方数据智能服务商。借助以SmartDP为核心的数据智能应用生态为企业赋能,帮助企业逐步实现以数据为驱动力的数字化转型

talkingData DMP 平台集数据收集、整合、运营分析、营销投放、效果追踪于一体,帮助企业分析用户行为,挖掘用户价值,优化投放策略。

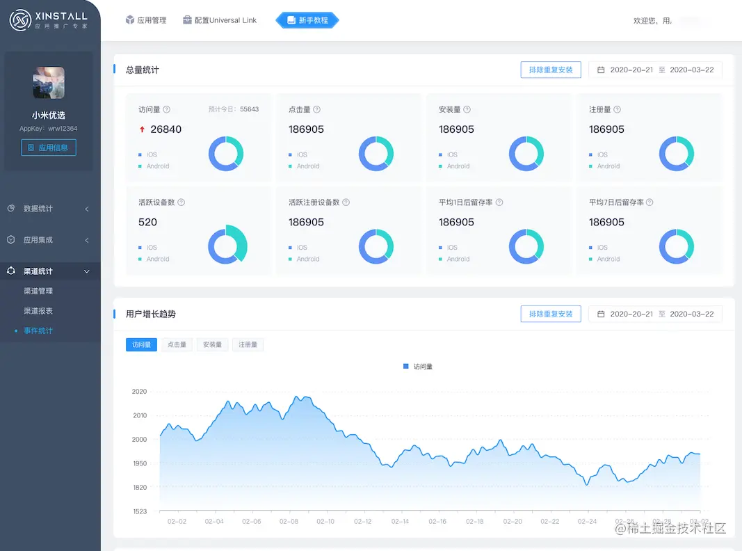
3. Xinstall

官网地址:www.xinstall.com/ Xinstall不需要填写渠道邀请码和无需制造渠道包即可识别App安装渠道来源的渠道统计工具。专注移动端app推广、人工智能等领域开展技术研发和业务落地的平台。它在提升推广效率、节省推广成本、多维数据统计方面,以及用户行为分析方面提供了便捷的技术服务。 截止目前,Xinstall在数据分析、人工智能领域已有充沛积累。为服务于互联网产品的基础设施平台,成为每个优秀开发者必不可少的公共产品。 Xinstall 总体来说Xinstall数据维度全面、产品功能丰富、是难得的移动应用统计平台。如果你刚入门,且希望得到全面一些的数据统计反馈,而且希望可以统计多个渠道数据,Xinstall是最好的选择 渠道统计

4. 百度移动统计

特点能做用户行为分析、用户画像、可视化埋点,数据不能作为结算数据

5. App-track 移动广告效果监测

App-track是面向广告主推出的监测分析平台,基于设备ID进行效果追踪,统计数据维度丰富,有反作弊技术